Genera visualizzazioni utilizzando il linguaggio naturale - OpenSearch Servizio Amazon

Le traduzioni sono generate tramite traduzione automatica. In caso di conflitto tra il contenuto di una traduzione e la versione originale in Inglese, quest'ultima prevarrà.

Genera visualizzazioni utilizzando il linguaggio naturale

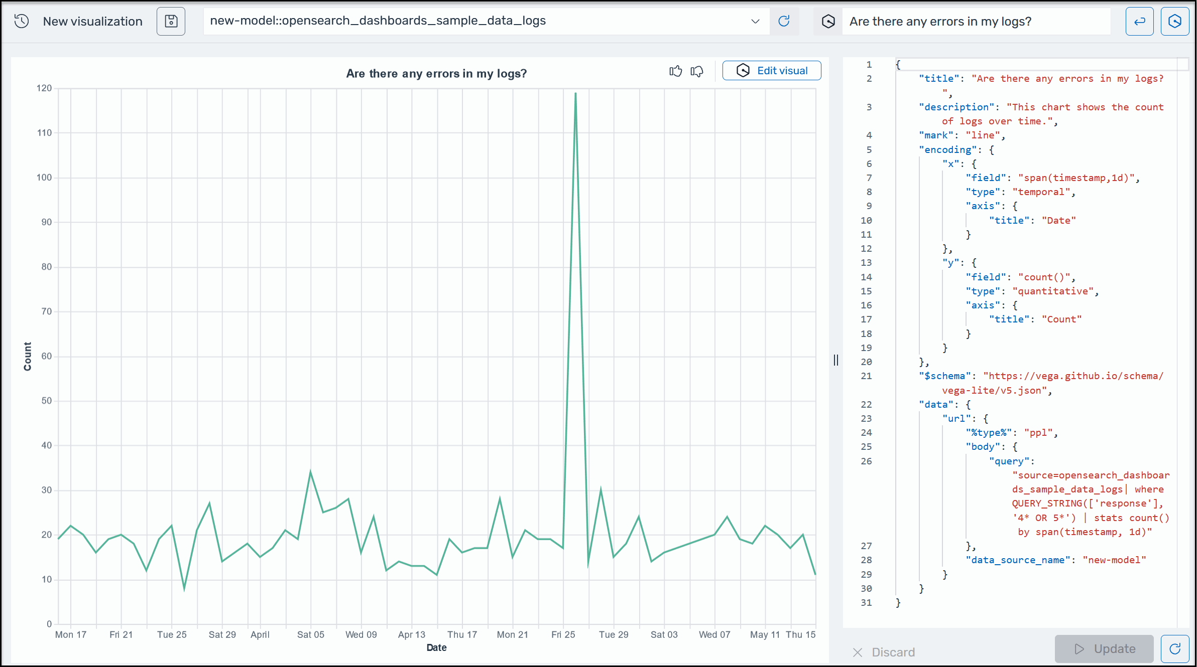
Per aiutarti a ottenere ulteriori informazioni sui tuoi dati operativi, AI Assistant for OpenSearch Service supporta l'utilizzo di istruzioni in linguaggio naturale per creare visualizzazioni. Prima di iniziare, verifica di aver configurato AI Assistant for Service. OpenSearch Una volta confermato, avvia l'applicazione OpenSearch Service UI, vai alla pagina Visualizzazioni, seleziona il pulsante + Crea visualizzazione e scegli il linguaggio naturale. Ora puoi specificare un'origine dati e inserire un requisito in linguaggio naturale per generare le visualizzazioni. Ecco un esempio.

Un esempio di visualizzazione di Amazon Q in OpenSearch Service.

Le visualizzazioni possono accelerare la risoluzione dei problemi suddividendo l'analisi degli errori in base a diverse dimensioni. Le visualizzazioni possono anche aiutarti a identificare modelli e tendenze, accelerare il processo decisionale, rivelare relazioni e semplificare dati complessi. In alternativa, puoi anche creare visualizzazioni nella pagina Discover come parte dei risultati della query.