Le traduzioni sono generate tramite traduzione automatica. In caso di conflitto tra il contenuto di una traduzione e la versione originale in Inglese, quest'ultima prevarrà.
Visualizza e condividi dati in Grafana
Questo tutorial ti guida nella configurazione del plug-in di origine AWS IoT SiteWise dati con Grafana, una piattaforma di visualizzazione dei dati. Con Grafana, puoi creare dashboard che visualizzano e monitorano i tuoi dati industriali. In questo tutorial, viene utilizzato un set di dati di esempio tratto da una dimostrazione di un parco eolico per illustrare i concetti chiave. Dopo aver acquisito familiarità con il processo, puoi ripetere il tutorial con i tuoi dati.
Dopo aver completato questo tutorial, puoi fare quanto segue:
-
Raccogli, interroga e analizza i dati delle apparecchiature industriali
-
Crea dashboard Grafana interattivi per visualizzare le metriche delle prestazioni degli asset
-
Monitora i dati operativi tramite un'interfaccia unificata
-
Condividi le informazioni con il tuo team utilizzando le funzionalità di collaborazione di Grafana
-
Combina AWS IoT SiteWise i AWS dati con altre fonti di dati come Amazon CloudWatch o Amazon
Timestream
Argomenti
Prerequisiti
Per completare questo tutorial, è necessario quanto segue:
-
Un. Account AWS Se non lo hai, consultare Configura un account AWS.
-
Un utente AWS Identity and Access Management (IAM) con autorizzazioni di amministratore. Per istruzioni dettagliate, vedi Come AWS IoT SiteWise funziona con IAM.
-
Una AWS IoT SiteWise demo in esecuzione.
Nota
Questo tutorial richiede l'uso di risorse create nella versione Use the AWS IoT SiteWise demo. È necessario completarlo prima di procedere con questo tutorial.
La creazione della demo richiede in genere circa 3 minuti. Se la demo non riesce a creare, potrebbe indicare che le autorizzazioni nel tuo AWS account non sono sufficienti. In questo caso, passa a un account con accesso amministrativo. Per ulteriori informazioni sulle autorizzazioni richieste, consultare Come AWS IoT SiteWise funziona con IAM.
Importante
Conserva tutte le risorse dimostrative fino al completamento di questo tutorial. L'eliminazione di qualsiasi componente potrebbe interrompere la funzionalità della demo e influire sulla capacità di visualizzare i dati in Grafana.
Fase 1: configura il tuo spazio di lavoro Amazon Managed Grafana
In questa procedura, crea e configura un'area di lavoro Amazon Managed Grafana per visualizzare i dati del tuo parco eolico.
-
Accedi alla console Amazon Managed Grafana
. -
Scegli Crea area di lavoro.
-
In Dettagli dell'area di lavoro, inserisci un nome per il tuo spazio di lavoro, ad esempio.
SiteWiseTutorialDemo -
In Versione Grafana, scegli la versione più recente. Scegli questa versione per la maggior parte delle up-to-date funzionalità e funzionalità. Per ulteriori informazioni sui diversi set di versioni, consulta Differenze tra le versioni di Grafana nella Amazon Managed Grafana User Guide.
-
Scegli Next (Successivo).
-
Nella sezione Accesso tramite autenticazione, scegli AWS IAM Identity Center.
-
Se AWS IAM Identity Center nel tuo account non è abilitato, ti verrà prima richiesto di configurarlo. Per istruzioni dettagliate su come configurare l'accesso degli utenti, consulta gli esempi di policy basate sull'identità per Amazon Managed Grafana nella Amazon Managed Grafana User Guide.
-
-
In Tipo di autorizzazione, scegli Servizio gestito. Amazon Managed Grafana crea e configura automaticamente i ruoli e le autorizzazioni IAM necessari per tutte le fonti di AWS dati che scegli di utilizzare in questo spazio di lavoro. Per gli account dei membri dell'organizzazione, l'opzione Service managed è disponibile solo se l'account è designato come amministratore delegato. Per informazioni sulla configurazione degli account di amministratore delegato, consulta Registrare un account membro amministratore delegato nella Guida per l'CloudFormation utente.
-
In Opzioni di configurazione di Workspace, esegui le seguenti azioni:
-
Seleziona Attiva gli avvisi Grafana. Con questa impostazione, puoi creare e gestire avvisi tramite un'interfaccia centralizzata nel tuo spazio di lavoro. Per ulteriori informazioni, consulta gli avvisi Working with Grafana nella Amazon Managed Grafana User Guide.
-
Seleziona Attiva la gestione dei plugin. Ciò ti consente di installare, aggiornare e disinstallare i plugin nel tuo spazio di lavoro. Per ulteriori informazioni, consulta Estendi il tuo spazio di lavoro con i plugin nella Amazon Managed Grafana User Guide.
Importante
Assicurati di abilitare la gestione dei plugin. Se non selezioni questa opzione, non puoi aggiungerla AWS IoT SiteWise come fonte di dati nel passaggio successivo.
-
-
In Controllo dell'accesso alla rete, scegli Apri accesso. In questo tutorial utilizzi i dati dimostrativi, in modo da rendere l'area di lavoro disponibile al pubblico.
-
Accesso aperto: consente all'area di lavoro di essere accessibile al pubblico.
-
Accesso limitato: limita l'accesso a intervalli IP o endpoint VPC specifici. Per ulteriori informazioni, consulta Come funziona la connettività VPC nella Amazon Managed Grafana User Guide.
-
-
Scegli Next (Successivo).
-
Nella pagina Impostazioni delle autorizzazioni gestite dal servizio, scegli Account corrente per fare in modo che Amazon Managed Grafana crei automaticamente policy e autorizzazioni per l'accesso ai AWS dati all'interno del tuo account.
-
In Origini dati, seleziona. AWS IoT SiteWise Per ulteriori informazioni, consulta Connect a an AWS IoT SiteWise data source nella Amazon Managed Grafana User Guide.
-
(Facoltativo) In Canali di notifica, seleziona Amazon SNS per consentire l'invio degli avvisi Grafana tramite Amazon SNS. Questo crea una policy IAM che consente la pubblicazione su Amazon SNS di argomenti con nomi che iniziano con Grafana. È necessario completare la configurazione del canale di notifica in un secondo momento nella console Grafana all'interno dell'area di lavoro.
-
Conferma i dettagli dell'area di lavoro e scegli Crea area di lavoro. Questo processo richiede un paio di minuti.
-
Nella scheda Autenticazione, in AWS IAM Identity Center, assegna utenti o gruppi al tuo spazio di lavoro procedendo come segue:
-
Per assegnare l'utente che gestirà AWS IoT SiteWise i dati, scegli Assegna nuovo utente o gruppo. Quindi scegli Rendi amministratore dall'elenco a discesa Azioni per concedere loro i privilegi amministrativi.
Importante
Per gestire l'area di lavoro Grafana, devi assegnare il
Adminruolo ad almeno un utente. Questo utente avrà pieno accesso alla console dell'area di lavoro Grafana.
-
Ora hai impostato e configurato il tuo spazio di lavoro Grafana. Nella fase successiva, puoi aggiungerlo AWS IoT SiteWise come fonte di dati e iniziare a creare visualizzazioni per i dati del tuo parco eolico. Dal tuo spazio di lavoro, puoi interrogare, visualizzare e analizzare i dati industriali in tempo reale. Per ulteriori informazioni sugli spazi di lavoro Amazon Managed Grafana, consulta Use your Grafana workspace nella Amazon Managed Grafana User Guide.
Passaggio 2: aggiungi come fonte di dati AWS IoT SiteWise
Per aiutarti a visualizzare i tuoi dati, Amazon Managed Grafana include AWS il plug-in Data Sources, che semplifica il processo di connessione a. Servizi AWS Questo plugin è preinstallato nel tuo spazio di lavoro e fornisce un'interfaccia unificata per scoprire e configurare le risorse come fonti di dati. AWS Per la visualizzazione del tuo parco eolico, utilizzerai questo plugin per connetterti a. AWS IoT SiteWise Per ulteriori informazioni, consulta Connect a an AWS IoT SiteWise data source nella Amazon Managed Grafana User Guide.
Prima di poter iniziare a interrogare i dati del tuo parco eolico, il plug-in AWS Data Sources necessita delle autorizzazioni appropriate per accedere alle tue risorse. AWS IoT SiteWise Queste autorizzazioni sono state configurate automaticamente quando l'hai selezionata AWS IoT SiteWise come fonte di dati nel passaggio precedente. Per ulteriori informazioni sulle autorizzazioni dei plug-in, consulta Autorizzazioni richieste nella Amazon Managed Grafana User Guide.
Per connetterti AWS IoT SiteWise al tuo spazio di lavoro Grafana
-
Apri la console Amazon Managed Grafana
. Nella pagina dei dettagli dell'area di lavoro, scegli l'URL visualizzato sotto l'URL dell'area di lavoro Grafana. L'URL dell'area di lavoro apre la pagina di accesso alla console dell'area di lavoro Grafana. -
Scegli Accedi con AWS IAM Identity Center e inserisci le tue credenziali. Queste credenziali funzionano solo se hai risposto all'e-mail di Amazon Managed Grafana che ti chiedeva di creare una password per IAM Identity Center.
-
Nel riquadro di navigazione a sinistra, scegli App, quindi Origini AWS dati, quindi seleziona la scheda. Servizi AWS
-
In AWS IoT SiteWise, scegli Installa ora per installare la versione più recente del AWS IoT SiteWise plug-in.
-
Vai alla scheda Origini dati e seleziona IoT SiteWise come servizio.
-
In Regione predefinita, seleziona la regione da cui desideri recuperare i dati, ad esempio Stati Uniti orientali (Virginia settentrionale).
-
Dopo aver specificato i parametri per il plug-in, seleziona Aggiungi origine dati.
-
Seleziona Vai alle impostazioni.
-
In Dettagli di connessione, seleziona Salva e prova per verificare che il servizio funzioni.
Passaggio 3: crea una dashboard per esplorare e visualizzare i tuoi dati
In questo passaggio, crea una dashboard Grafana per visualizzare i dati dimostrativi del parco eolico che hai creato in precedenza. Le dashboard ti aiutano a monitorare i tuoi dati visualizzando più visualizzazioni in un'unica vista. Puoi utilizzare le dashboard per tenere traccia delle metriche, analizzare i modelli e ottenere informazioni dettagliate dai tuoi dati industriali. Per ulteriori informazioni, consulta Crea la tua prima dashboard nella Amazon Managed Grafana User Guide.
Per creare la tua prima dashboard in Grafana
-
Nel riquadro di navigazione a sinistra, seleziona Dashboard, quindi scegli Crea dashboard per iniziare a creare la tua prima dashboard.
-
Seleziona Aggiungi visualizzazione. Si apre l'editor del pannello in cui è possibile configurare le fonti di dati, le query e le impostazioni di visualizzazione.
-
Nella scheda Query, seleziona la fonte di AWS IoT SiteWise dati dal menu a discesa.
-
In Tipo di query, seleziona Ottieni aggregati di valori di proprietà dal menu a discesa per recuperare i valori aggregati delle proprietà degli asset nel tempo.
-
Seleziona Esplora per visualizzare le risorse disponibili nella tua gerarchia. Dalla scheda Gerarchia, seleziona Demo Wind Farm Asset, quindi seleziona Demo Turbine Asset 1.
-
In Proprietà, seleziona Potenza media tra le proprietà disponibili. Seleziona Esegui interrogazioni per eseguire la query in modo da poter visualizzare l'anteprima dell'output. La visualizzazione verrà aggiornata per mostrare i dati sulla potenza media di.
Demo Turbine Asset 1 -
Nel riquadro di navigazione a destra, assegna un titolo al nuovo pannello, ad esempio
Turbine Demo 1 (Average Power). Scegliere Apply (Applica) per salvare le modifiche.avvertimento
Ogni volta che apporti modifiche alla dashboard, salva la dashboard prima di aggiornare la pagina o uscire. Altrimenti, perderai i tuoi progressi.
-
Nell'angolo in alto a destra, seleziona Salva dashboard. Ti verrà richiesto di inserire un nome per la dashboard, ad esempio.
SiteWise Wind Farm Demo Dashboard -
Scegli Save (Salva).
Per informazioni sulla condivisione di dashboard, consulta la sezione Condivisione di dashboard e pannelli nella Amazon Managed Grafana User Guide.
Per aggiungere un altro pannello per visualizzare la velocità del vento
-
Seleziona Aggiungi visualizzazione per aprire un pannello vuoto.
-
Nella scheda Query, seleziona la fonte di AWS IoT SiteWise dati dal menu a discesa.
-
In Tipo di query, seleziona Ottieni il valore della proprietà dal menu a discesa e in Risorsa, seleziona
Demo Wind Farm Asset, quindi.Demo Turbine Asset 1 -
In Proprietà, seleziona Velocità del vento tra le proprietà disponibili. Seleziona Esegui interrogazioni per aggiornare le modifiche.
-
In Visualization, seleziona Gauge. Gli indicatori funzionano meglio per visualizzare singole metriche in tempo reale come la velocità del vento.
-
Nel riquadro di navigazione a destra, assegna un titolo al nuovo pannello, ad esempio.
Turbine Demo 1 (Wind Speed) -
In Opzioni standard dalle opzioni del pannello, seleziona Unità. Scegliete Velocity, quindi scegliete meters/second (m/s).
-
Scegliere Apply (Applica) per salvare le modifiche.
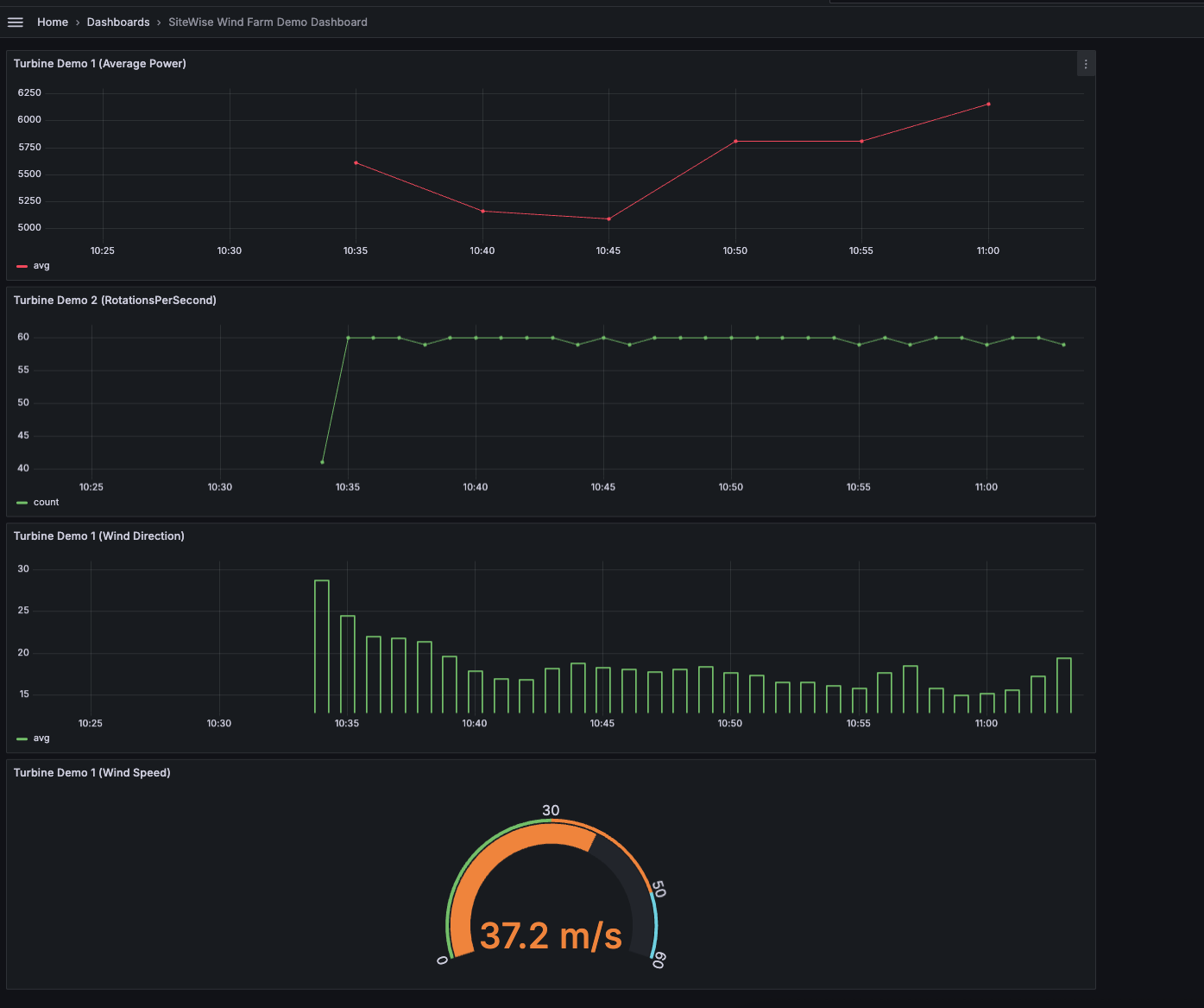
L'immagine seguente mostra come potrebbero apparire le dashboard Grafana una volta completato questo passaggio.
(opzionale) Fase 4: Impostazione degli avvisi per monitorare le prestazioni
Gli avvisi indicano cambiamenti di stato dopo che si sono verificati per identificare problemi di prestazioni delle apparecchiature industriali. Per ulteriori informazioni, consulta gli avvisi di Amazon Managed Grafana nella Amazon Managed Grafana User Guide.
Per impostare avvisi in Grafana
-
Nella scheda Regola di
Turbine Demo 1 (Average Power), imposta Evaluate every to5me For to.15mQuesta configurazione valuta la potenza media ogni 5 minuti e attiva un avviso se la condizione persiste per più di 15 minuti. -
In Condizioni, seleziona È SOTTO e inserisci i watt.
7,020Questa impostazione ti avviserà se le condizioni medie della turbina scendono al di sotto di 7.020 watt per più di 5 minuti. Per ulteriori informazioni sulla creazione di avvisi, consulta i campi delle regole di avviso nella Amazon Managed Grafana User Guide.
Hai completato il tutorial. In questa procedura, hai creato un'area di lavoro Grafana e l'hai configurata per visualizzare i dati del parco eolico da. AWS IoT SiteWise Hai creato una dashboard interattiva con diversi tipi di widget, tra cui un grafico delle serie temporali per la potenza media e un indicatore per la velocità del vento. Hai anche impostato avvisi per monitorare le prestazioni delle turbine, consentendoti di identificare potenziali problemi prima che interrompano la produzione. Potete continuare a migliorare la dashboard aggiungendo altre visualizzazioni, creando avvisi aggiuntivi o collegando altre fonti di AWS dati per ottenere informazioni più approfondite sulle vostre operazioni industriali.
Passaggio 5: Pulisci le risorse dopo il tutorial
Dopo aver completato questo tutorial sulla visualizzazione dei dati con Grafana, ripulisci le tue risorse per evitare di incorrere in costi aggiuntivi.
AWS IoT SiteWise Per eliminare la demo
Passare alla console AWS IoT SiteWise
. Nell'angolo in alto a destra della pagina, scegli Elimina demo.
Nella finestra di dialogo di conferma immettere
DELETEe quindi scegliere Delete (Elimina).
Per ulteriori informazioni, consulta Eliminare la AWS IoT SiteWise demo.
Se elimini un Amazon Managed Grafana, vengono eliminati anche tutti i dati di configurazione per quell'area di lavoro. Ciò include dashboard, configurazione dell'origine dati, avvisi e istantanee.
Per eliminare un'area di lavoro Amazon Managed Grafana
Apri la console Amazon Managed Grafana
. Nel riquadro di navigazione a sinistra, scegli l'icona del menu.
Seleziona Tutte le aree di lavoro.
Scegli il nome dell'area di lavoro che desideri eliminare.
Scegli Elimina.
Per confermare l'eliminazione, inserisci il nome dell'area di lavoro e scegli Elimina.
Nota
Questa procedura elimina un'area di lavoro. Le altre risorse potrebbero non essere eliminate. Ad esempio, i ruoli IAM utilizzati dal workspace non vengono eliminati (ma possono essere sbloccati se non sono più in uso).
Per ulteriori informazioni, consulta Eliminare uno spazio di lavoro Amazon Managed Grafana nella Amazon Managed Grafana User Guide.
Risorse aggiuntive
Per ulteriori informazioni sulla visualizzazione dei dati, consulta le seguenti risorse:
-
Risoluzione dei problemi di identità e accesso ad Amazon Managed Grafana nella Amazon Managed Grafana User Guide
-
Le migliori pratiche di sicurezza nella Amazon Managed Grafana User Guide
-
Elabora e visualizza i dati con SiteWise Edge e strumenti open source
-
Utenti, team e autorizzazioni nella Amazon Managed Grafana User Guide
-
Autorizzazioni e policy di Amazon Managed Grafana per le fonti di AWS dati nella Amazon Managed Grafana User Guide