Monitoraggio del piano di controllo - Amazon EKS

Le traduzioni sono generate tramite traduzione automatica. In caso di conflitto tra il contenuto di una traduzione e la versione originale in Inglese, quest'ultima prevarrà.

Monitoraggio del piano di controllo

Server API

Quando esaminiamo il nostro server API, è importante ricordare che una delle sue funzioni è quella di limitare le richieste in entrata per evitare di sovraccaricare il piano di controllo. Ciò che può sembrare un collo di bottiglia a livello di server API potrebbe in realtà proteggerlo da problemi più gravi. Dobbiamo tenere conto dei pro e dei contro dell'aumento del volume di richieste che transitano attraverso il sistema. Per determinare se i valori del server API debbano essere aumentati, ecco un piccolo esempio degli aspetti a cui dobbiamo prestare attenzione:

  1. Qual è la latenza delle richieste che transitano attraverso il sistema?

  2. Questa latenza è il server API stesso o qualcosa di «derivato» come etcd?

  3. La profondità della coda del server API è un fattore di questa latenza?

  4. Le code API Priority and Fairness (APF) sono configurate correttamente per i modelli di chiamata API che vogliamo?

Dov'è il problema?

Per iniziare, possiamo utilizzare la metrica della latenza delle API per darci un'idea del tempo impiegato dal server API per soddisfare le richieste di servizio. Usiamo la mappa di calore ProMQL e Grafana di seguito per visualizzare questi dati.

max(increase(apiserver_request_duration_seconds_bucket{subresource!="status",subresource!="token",subresource!="scale",subresource!="/healthz",subresource!="binding",subresource!="proxy",verb!="WATCH"}[$__rate_interval])) by (le)
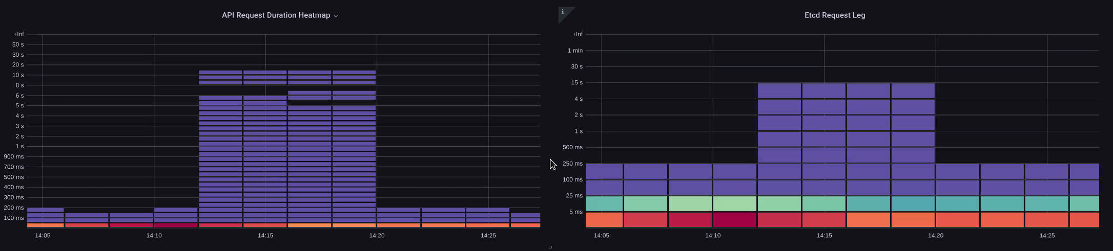
Heatmap della durata della richiesta API

Queste richieste sono tutte inferiori a un secondo, il che è una buona indicazione del fatto che il piano di controllo sta gestendo le richieste in modo tempestivo. E se invece non fosse così?

Il formato che stiamo usando nella precedente API Request Duration è una heatmap. La cosa bella del formato heatmap è che ci indica il valore di timeout per l'API di default (60 sec). Tuttavia, ciò di cui abbiamo veramente bisogno è sapere a quale soglia questo valore deve destare preoccupazione prima di raggiungere la soglia di timeout. Per una guida approssimativa su quali siano le soglie accettabili, possiamo utilizzare lo SLO di Kubernetes a monte, che può essere trovato qui

Nota

Notate la funzione max in questa dichiarazione? Quando si utilizzano metriche che aggregano più server (per impostazione predefinita due server API su EKS) è importante non calcolare la media di tali server.

Modelli di traffico asimmetrici

E se un server API [pod] fosse caricato leggermente e l'altro pesantemente? Se calcoliamo la media di questi due numeri, potremmo fraintendere ciò che sta accadendo. Ad esempio, qui abbiamo tre server API ma tutto il carico è su uno di questi server API. Di norma, tutto ciò che ha più server, come etcd e server API, dovrebbe essere interrotto quando si investono in problemi di scalabilità e prestazioni.

Richieste totali in volo

Con il passaggio a API Priority and Fairness, il numero totale di richieste sul sistema è solo uno dei fattori da verificare per verificare se il server API ha un numero di sottoscrizioni eccessivo. Poiché il sistema ora utilizza una serie di code, dobbiamo verificare se qualcuna di queste code è piena e se il traffico per quella coda sta diminuendo.

Diamo un'occhiata a queste code con la seguente domanda:

max without(instance)(apiserver_flowcontrol_nominal_limit_seats{})

Qui vediamo i sette diversi gruppi di priorità presenti di default nel cluster

Concorrenza condivisa

Successivamente vogliamo vedere quale percentuale di quel gruppo di priorità viene utilizzata, in modo da poter capire se un determinato livello di priorità è saturo. Potrebbe essere auspicabile limitare le richieste al livello di carico di lavoro più basso, ma non lo sarebbe un calo del livello di elezione dei leader.

Il sistema API Priority and Fairness (APF) offre una serie di opzioni complesse, alcune delle quali possono avere conseguenze indesiderate. Un problema comune che riscontriamo sul campo è l'aumento della profondità della coda al punto da iniziare ad aggiungere latenze non necessarie. Possiamo monitorare questo problema utilizzando la apiserver_flowcontrol_current_inqueue_request metrica. Possiamo verificare la presenza di cadute usando ilapiserver_flowcontrol_rejected_requests_total. Queste metriche avranno un valore diverso da zero se un bucket supera la concorrenza.

Richieste in uso

L'aumento della profondità della coda può rendere l'API Server una fonte significativa di latenza e deve essere fatto con cautela. Ti consigliamo di usare cautela con il numero di code create. Ad esempio, il numero di condivisioni su un sistema EKS è 600. Se creiamo troppe code, ciò può ridurre le condivisioni nelle code importanti che richiedono il throughput, come la coda per le elezioni dei leader o la coda di sistema. La creazione di troppe code aggiuntive può rendere più difficile il corretto dimensionamento di tali code.

Per concentrarci su una semplice modifica efficace che potete apportare in APF, prendiamo semplicemente le azioni dai bucket sottoutilizzati e aumentiamo le dimensioni dei bucket che raggiungono il loro massimo utilizzo. Ridistribuendo in modo intelligente le azioni tra questi gruppi, è possibile ridurre il rischio di perdite.

Per ulteriori informazioni, consulta le impostazioni di priorità e correttezza delle API nella Guida alle migliori pratiche EKS.

Latenza API vs. etcd

Come possiamo usare il metrics/logs server API per determinare se c'è un problema con il server API, o un problema relativo al server API o una combinazione upstream/downstream di entrambi. Per capirlo meglio, esaminiamo come API Server ed etcd possono essere correlati e quanto può essere facile risolvere i problemi del sistema sbagliato.

Nel grafico seguente vediamo la latenza del server API, ma vediamo anche che gran parte di questa latenza è correlata al server etcd a causa delle barre nel grafico che mostrano la maggior parte della latenza a livello di etcd. Se ci sono 15 secondi di latenza etcd contemporaneamente, ci sono 20 secondi di latenza del server API, allora la maggior parte della latenza è effettivamente a livello etcd.

Osservando l'intero flusso, vediamo che è consigliabile non concentrarsi esclusivamente sull'API Server, ma anche cercare segnali che indichino che etcd è in difficoltà (ad esempio un lento aumento dei contatori di applicazioni). La possibilità di passare rapidamente all'area problematica giusta con un semplice colpo d'occhio è ciò che rende potente una dashboard.

Nota

La dashboard nella sezione Troubleshooter.json è disponibile in https://github.com/RiskyAdventure/ Troubleshooter.json Dashboards/blob/main/api

Coercizione ETCD

Problemi relativi al piano di controllo e al lato client

In questo grafico cerchiamo le chiamate API che hanno richiesto più tempo per essere completate in quel periodo. In questo caso vediamo che una risorsa personalizzata (CRD) sta chiamando una funzione APPLY che è la chiamata più latente nell'intervallo di tempo delle 05:40.

Le richieste più lente

Grazie a questi dati, possiamo utilizzare una query Ad-Hoc ProMQL o CloudWatch Insights per estrarre le richieste LIST dal registro di controllo durante quel periodo di tempo e vedere quale potrebbe essere l'applicazione.

Trovare la fonte con CloudWatch

Le metriche sono utilizzate al meglio per trovare l'area problematica che vogliamo esaminare e restringere sia l'intervallo di tempo che i parametri di ricerca del problema. Una volta che disponiamo di questi dati, vogliamo passare ai log per tempi ed errori più dettagliati. Per fare ciò, trasformeremo i nostri log in metriche utilizzando CloudWatch Logs Insights.

Ad esempio, per esaminare il problema di cui sopra, utilizzeremo la seguente query di CloudWatch Logs Insights per estrarre UserAgent e RequestURI in modo da poter individuare quale applicazione causa questa latenza.

Nota

È necessario utilizzare un Count appropriato per non generare un List/Resync comportamento normale su un Watch.

fields @timestamp, @message
| filter @logStream like "kube-apiserver-audit"
| filter ispresent(requestURI)
| filter verb = "list"
| parse requestReceivedTimestamp /\d+-\d+-(?<StartDay>\d+)T(?<StartHour>\d+):(?<StartMinute>\d+):(?<StartSec>\d+).(?<StartMsec>\d+)Z/
| parse stageTimestamp /\d+-\d+-(?<EndDay>\d+)T(?<EndHour>\d+):(?<EndMinute>\d+):(?<EndSec>\d+).(?<EndMsec>\d+)Z/
| fields (StartHour * 3600 + StartMinute * 60 + StartSec + StartMsec / 1000000) as StartTime, (EndHour * 3600 + EndMinute * 60 + EndSec + EndMsec / 1000000) as EndTime, (EndTime - StartTime) as DeltaTime
| stats avg(DeltaTime) as AverageDeltaTime, count(*) as CountTime by requestURI, userAgent
| filter CountTime >=50
| sort AverageDeltaTime desc

Utilizzando questa query abbiamo trovato due agenti diversi che eseguono un gran numero di operazioni con elenchi ad alta latenza. Splunk e agent. CloudWatch Grazie ai dati, possiamo decidere di rimuovere, aggiornare o sostituire questo controller con un altro progetto.

Risultati della query
Nota

Per maggiori dettagli su questo argomento, consulta il seguente blog

Pianificatore

Poiché le istanze del piano di controllo EKS vengono eseguite in un account AWS separato, non saremo in grado di raccogliere tali componenti per le metriche (il server API è l'eccezione). Tuttavia, poiché abbiamo accesso ai log di controllo di questi componenti, possiamo trasformarli in metriche per vedere se qualcuno dei sottosistemi sta causando un collo di bottiglia di scalabilità. Utilizziamo CloudWatch Logs Insights per vedere quanti pod non pianificati ci sono nella coda dello scheduler.

Pods non programmati nel registro dello scheduler

Se avessimo accesso per analizzare le metriche dello scheduler direttamente su un Kubernetes autogestito (come Kops), utilizzeremmo il seguente ProMQL per comprendere il backlog dello scheduler.

max without(instance)(scheduler_pending_pods)

Poiché non abbiamo accesso alla metrica di cui sopra in EKS, utilizzeremo la seguente query di CloudWatch Logs Insights per visualizzare il backlog verificando quanti pod non sono stati annullati durante un determinato periodo di tempo. Potremmo quindi approfondire i messaggi ricevuti nei momenti di maggiore affluenza per comprendere la natura del problema. Ad esempio, i nodi non si avviano abbastanza velocemente o il limitatore di velocità presente nello scheduler stesso.

fields timestamp, pod, err, @message
| filter @logStream like "scheduler"
| filter @message like "Unable to schedule pod"
| parse @message  /^.(?<date>\d{4})\s+(?<timestamp>\d+:\d+:\d+\.\d+)\s+\S*\s+\S+\]\s\"(.*?)\"\s+pod=(?<pod>\"(.*?)\")\s+err=(?<err>\"(.*?)\")/
| count(*) as count by pod, err
| sort count desc

Qui vediamo gli errori dello scheduler che indicano che il pod non è stato distribuito perché lo storage PVC non era disponibile.

CloudWatch Richiesta di registro
Nota

La registrazione di controllo deve essere attivata sul piano di controllo per abilitare questa funzione. È inoltre consigliabile limitare la conservazione dei registri per non aumentare inutilmente i costi nel tempo. Di seguito è riportato un esempio per attivare tutte le funzioni di registrazione utilizzando lo strumento EKSCTL.

cloudWatch: clusterLogging: enableTypes: ["*"] logRetentionInDays: 10

Kube Controller Manager

Kube Controller Manager, come tutti gli altri controller, ha dei limiti sul numero di operazioni che può eseguire contemporaneamente. Esaminiamo quali sono alcuni di questi flag esaminando una configurazione KOPS in cui possiamo impostare questi parametri.

kubeControllerManager: concurrentEndpointSyncs: 5 concurrentReplicasetSyncs: 5 concurrentNamespaceSyncs: 10 concurrentServiceaccountTokenSyncs: 5 concurrentServiceSyncs: 5 concurrentResourceQuotaSyncs: 5 concurrentGcSyncs: 20 kubeAPIBurst: 30 kubeAPIQPS: "20"

Questi controller hanno code che si riempiono durante i periodi di elevato tasso di abbandono su un cluster. In questo caso vediamo che il controller del set replicaset ha un grosso backlog nella sua coda.

Queues

Abbiamo due modi diversi per affrontare una situazione del genere. Se eseguissimo la gestione autonoma, potremmo semplicemente aumentare le goroutine simultanee, tuttavia ciò avrebbe un impatto su etcd elaborando più dati nel KCM. L'altra opzione sarebbe quella di ridurre il numero di oggetti replicaset utilizzati nella distribuzione per ridurre il numero di oggetti replicaset che è possibile ripristinare, riducendo così la pressione .spec.revisionHistoryLimit su questo controller.

spec: revisionHistoryLimit: 2

Altre funzionalità di Kubernetes possono essere regolate o disattivate per ridurre la pressione nei sistemi ad alto tasso di abbandono. Ad esempio, se l'applicazione contenuta nei nostri pod non ha bisogno di comunicare direttamente con l'API k8s, la disattivazione del segreto proiettato in quei pod ridurrebbe il carico. ServiceaccountTokenSyncs Questo è il modo più auspicabile per risolvere tali problemi, se possibile.

kind: Pod spec: automountServiceAccountToken: false

Nei sistemi in cui non riusciamo ad accedere alle metriche, possiamo nuovamente esaminare i log per rilevare eventuali contese. Se volessimo vedere il numero di richieste elaborate per controller o a livello aggregato, utilizzeremmo la seguente CloudWatch Logs Insights Query.

Volume totale elaborato dal KCM

# Query to count API qps coming from kube-controller-manager, split by controller type.
# If you're seeing values close to 20/sec for any particular controller, it's most likely seeing client-side API throttling.
fields @timestamp, @logStream, @message
| filter @logStream like /kube-apiserver-audit/
| filter userAgent like /kube-controller-manager/
# Exclude lease-related calls (not counted under kcm qps)
| filter requestURI not like "apis/coordination.k8s.io/v1/namespaces/kube-system/leases/kube-controller-manager"
# Exclude API discovery calls (not counted under kcm qps)
| filter requestURI not like "?timeout=32s"
# Exclude watch calls (not counted under kcm qps)
| filter verb != "watch"
# If you want to get counts of API calls coming from a specific controller, uncomment the appropriate line below:
# | filter user.username like "system:serviceaccount:kube-system:job-controller"
# | filter user.username like "system:serviceaccount:kube-system:cronjob-controller"
# | filter user.username like "system:serviceaccount:kube-system:deployment-controller"
# | filter user.username like "system:serviceaccount:kube-system:replicaset-controller"
# | filter user.username like "system:serviceaccount:kube-system:horizontal-pod-autoscaler"
# | filter user.username like "system:serviceaccount:kube-system:persistent-volume-binder"
# | filter user.username like "system:serviceaccount:kube-system:endpointslice-controller"
# | filter user.username like "system:serviceaccount:kube-system:endpoint-controller"
# | filter user.username like "system:serviceaccount:kube-system:generic-garbage-controller"
| stats count(*) as count by user.username
| sort count desc

Quando si esaminano i problemi di scalabilità, è fondamentale esaminare ogni fase del percorso (API, scheduler, KCM, ecc.) prima di passare alla fase dettagliata della risoluzione dei problemi. Spesso, in produzione, è necessario apportare modifiche a più di una parte di Kubernetes per consentire al sistema di funzionare al massimo delle prestazioni. È facile risolvere inavvertitamente quello che è solo un sintomo (come il timeout di un nodo) di un collo di bottiglia molto più grande.

ECCETERA

etcd utilizza un file mappato in memoria per memorizzare in modo efficiente le coppie chiave-valore. Esiste un meccanismo di protezione per impostare la dimensione di questo spazio di memoria disponibile, generalmente ai limiti di 2, 4 e 8 GB. Un numero inferiore di oggetti nel database significa meno operazioni di pulizia da eseguire su etcd quando gli oggetti vengono aggiornati e le versioni precedenti devono essere pulite. Questo processo di pulizia delle vecchie versioni di un oggetto viene chiamato compattazione. Dopo una serie di operazioni di compattazione, viene seguito un processo che recupera lo spazio utilizzabile chiamato deframmentazione, che avviene al di sopra di una certa soglia o in base a un programma di tempo prestabilito.

Esistono un paio di elementi relativi all'utente che possiamo fare per limitare il numero di oggetti in Kubernetes e quindi ridurre l'impatto del processo di compattazione e deframmentazione. Ad esempio, Helm mantiene un livello elevato. revisionHistoryLimit In questo modo gli oggetti più vecchi, come quelli ReplicaSets presenti nel sistema, possono eseguire i rollback. Impostando i limiti della cronologia su 2, possiamo ridurre il numero di oggetti (ad esempio ReplicaSets) da dieci a due, il che a sua volta graverebbe meno carico sul sistema.

apiVersion: apps/v1 kind: Deployment spec: revisionHistoryLimit: 2

Dal punto di vista del monitoraggio, se i picchi di latenza del sistema si verificano secondo uno schema prestabilito separato da ore, può essere utile verificare se questo processo di deframmentazione ne è l'origine. Possiamo vederlo usando Logs. CloudWatch

Se vuoi vedere gli start/end orari di deframmentazione usa la seguente query:

fields @timestamp, @message
| filter @logStream like /etcd-manager/
| filter @message like /defraging|defraged/
| sort @timestamp asc
Deframmenta la query