View a markdown version of this page

Panoramica del pannello di controllo di Performance Insights - Amazon DocumentDB

Le traduzioni sono generate tramite traduzione automatica. In caso di conflitto tra il contenuto di una traduzione e la versione originale in Inglese, quest'ultima prevarrà.

Panoramica del pannello di controllo di Performance Insights

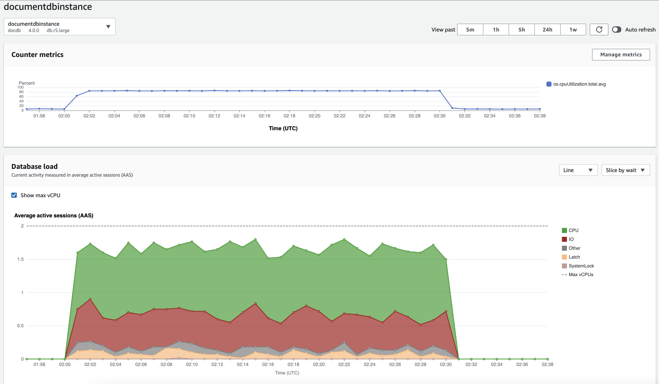
Il pannello di controllo è il modo più semplice per interagire con Performance Insights. L'esempio seguente mostra il pannello di controllo per un'istanza di Amazon DocumentDB. Per impostazione predefinita, il pannello di controllo di Performance Insights mostra i dati relativi agli ultimi 60 minuti.

Dashboard Performance Insights che mostra l'utilizzo della CPU e il carico del database nel tempo per un'istanza Amazon DocumentDB.

Il pannello di controllo è diviso nelle seguenti parti:

  1. Parametri dei contatori: mostra i dati relativi ai contatori delle prestazioni specifici.

  2. Caricamento del database: mostra il confronto tra il carico del database e la capacità dell'istanza DB rappresentata dalla riga Max vCPU.

  3. Dimensioni principali: mostra le dimensioni principali che contribuiscono al carico del DB. Queste dimensioni includono waitsqueries,hosts,databases, eapplications.

Grafico Parametri contatore

Con i parametri contatore, puoi personalizzare il pannello di controllo di Performance Insights per includere fino a 10 grafici aggiuntivi. Questi grafici mostrano una selezione di dozzine di metriche del sistema operativo. Queste informazioni possono essere correlate ai carichi dei database per agevolare l’individuazione e l’analisi di problemi legati alle prestazioni.

Il grafico Counter Metrics (Parametri contatore) visualizza i dati per i contatori delle prestazioni.

Grafico dei contatori che mostra l'utilizzo della CPU nel tempo.

Per modificare i contatori delle prestazioni, scegli Gestisci le metriche. Puoi selezionare più metriche del sistema operativo come mostrato nella schermata seguente. Per visualizzare i dettagli relativi a qualsiasi metrica, passare il mouse sul nome della metrica.

Interfaccia di selezione delle metriche del dashboard di Performance Insights con opzioni di metriche del sistema operativo.

Grafico di carico database

Il grafico di carico del database mostra il confronto tra l'attività del database e la capacità dell'istanza rappresentata dalla riga Max vCPU. Per impostazione predefinita, il grafico a linee in pila rappresenta il carico DB come sessioni attive medie per unità di tempo. Il carico DB viene suddiviso (raggruppato) in base agli stati di attesa.

Il grafico di carico del database mostra la media delle sessioni attive nel tempo, con un picco di utilizzo della CPU verso la fine.
Carico del database suddiviso per dimensioni

È possibile scegliere di visualizzare il carico sotto forma di sessioni attive raggruppate in base alle dimensioni supportate. L'immagine seguente mostra le dimensioni dell'istanza Amazon DocumentDB.

Grafico che mostra il carico del database con varie opzioni «Slice by» visualizzate in un elenco a discesa.
Dettagli del carico DB per un elemento della dimensione

Per visualizzare i dettagli su un elemento del carico del database all’interno di una dimensione, passa il mouse sul nome dell’elemento. L'immagine seguente mostra i dettagli di un'istruzione di interrogazione.

Grafico a barre che mostra il carico del database con dettagli aggiuntivi visualizzati al passaggio del mouse sul nome di un elemento.

Per visualizzare i dettagli relativi a qualsiasi elemento per il periodo di tempo selezionato nella legenda, passa il mouse su tale elemento.

Grafico a barre che mostra il carico del database con dettagli aggiuntivi visualizzati al passaggio del mouse su una barra.

Tabella dimensioni superiori

La tabella delle dimensioni principali suddivide il carico del DB in base a dimensioni diverse. Una dimensione è una categoria o una suddivisione per le diverse caratteristiche del carico del database. Se la dimensione è una query, Top queries mostra le istruzioni di query che contribuiscono maggiormente al carico del DB.

Scegli una delle seguenti schede di dimensione.

La scheda Dimensioni delle query principali che mostra le due query principali.

La tabella seguente fornisce una breve descrizione di ciascuna scheda.

Scheda Description

Principali stati d’attesa

L’evento per il quale il back-end del database è in attesa

Le domande più frequenti

Le istruzioni di interrogazione attualmente in esecuzione

Host principali

L'IP e la porta dell'host del client connesso

Database principali

Nome del database a cui è connesso il client

Applicazioni principali

Il nome dell’applicazione connessa al database

Per informazioni su come analizzare le interrogazioni utilizzando la scheda Interrogazioni principali, consulta. Panoramica della scheda Domande principali