View a markdown version of this page

Dashboard di test e simulazione - Amazon Connect

Le traduzioni sono generate tramite traduzione automatica. In caso di conflitto tra il contenuto di una traduzione e la versione originale in Inglese, quest'ultima prevarrà.

Dashboard di test e simulazione

Amazon Connect supporta dashboard e parametri di test e simulazione. Per visualizzare questi dashboard, devi impostare l'autorizzazione nella pagina dei profili di sicurezza per Analytics and Optimization for Dashboards su tutti e impostare l'autorizzazione nei profili di sicurezza per Testing e simulazione per Testcase da visualizzare.

La procedura seguente mostra come visualizzare la dashboard.

Per visualizzare il pannello di controllo
  1. Apri la console Amazon Connect all'indirizzo https://console.aws.amazon.com/connect/.

  2. Nel riquadro di navigazione principale, scegli Analisi e ottimizzazione, quindi scegli Dashboard e report.

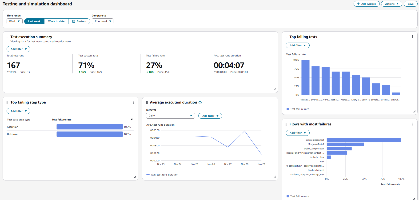
  3. Scegli Dashboard di test e simulazione. La dashboard mostra i report di analisi sull'esecuzione dei test, tra cui metriche di riepilogo, analisi di varie metriche di errore e metriche sulla durata dell'esecuzione.