Download e revisione dei log di Amazon Connect Contact Control Panel (Amazon CCP) - Amazon Connect

Le traduzioni sono generate tramite traduzione automatica. In caso di conflitto tra il contenuto di una traduzione e la versione originale in Inglese, quest'ultima prevarrà.

Download e revisione dei log di Amazon Connect Contact Control Panel (Amazon CCP)

Questo argomento è rivolto agli amministratori e agli sviluppatori IT che devono risolvere i problemi del Contact Control Panel (CCP) di un agente.

Download dei log del Pannello di controllo dei contatti

  1. Sul desktop dell'agente, nel Pannello di controllo dei contatti, scegli Impostazioni, Scarica log.

    Pannello di controllo dei contatti, icona delle impostazioni nell'angolo in alto a destra, collegamento per il download dei log nella parte inferiore della pagina.
  2. Il file agent-log.txt viene salvato nella directory predefinita del browser. Dopo il download, è possibile modificare il nome del file analogamente a come si rinomina qualsiasi altro file nel computer. Non è possibile personalizzare il nome del file prima del download.

Revisione dei log del CCP utilizzando il parser di log del CCP di Amazon Connect

Dopo aver scaricato i log del CCP dell’agente, puoi utilizzare il parser di log del CCP di Amazon Connect per risolvere ulteriori problemi e ottenere una visione migliore degli errori e informazioni dettagliate sulle modalità con cui si verifica l’errore. La visualizzazione dei log del CCP ti consentirà inoltre di identificare gli errori e risolverli ove possibile.

Per caricare il file dei log del CCP nel parser di log del CCP e visualizzare i log
  1. Apri Parser di log del CCP (https://tools.connect.aws/ccp-log-parser/).

  2. Trascina e posiziona il file di log, ad esempio, agent-log.txt nel parser. L’immagine seguente mostra il parser di log.

    L’interfaccia del parser di log del CCP di Amazon Connect mostra l’area di caricamento dei file per l’analisi dei log degli agenti.
  3. Nella scheda Snapshot e log puoi visualizzare i log registrati durante la sessione dell’agente.

    Di norma le voci di log sono compresse, ma la maggior parte delle voci contiene ulteriori informazioni. Per visualizzare l’oggetto del log originale in formato JSON, fai clic sul pulsante + per espandere o comprimere le righe di log in modo da visualizzare ulteriori informazioni.

    Nota

    I log del CCP non vengono mantenuti durante gli aggiornamenti del browser.

    Parser di log del CCP che mostra le voci di log degli agenti analizzate con dettagli espandibili.
  4. Sulla sinistra della voce di log, puoi scegliere Snapshot. CCP recupera periodicamente un messaggio AgentSnapshot da Amazon Connect. Lo snapshot mostra lo stato dell’agente acquisito durante questi periodi di recupero. Facendo clic su una snapshot ne viene evidenziata la sezione fino alla snapshot successiva.

    Parser di log del CCP che mostra il pannello Snapshot con informazioni sullo stato dell’agente.
  5. L’immagine seguente mostra un log di snapshot, con un errore softphone.

    Il parser di log del CCP mostra un log di snapshot con un messaggio di errore del softphone.
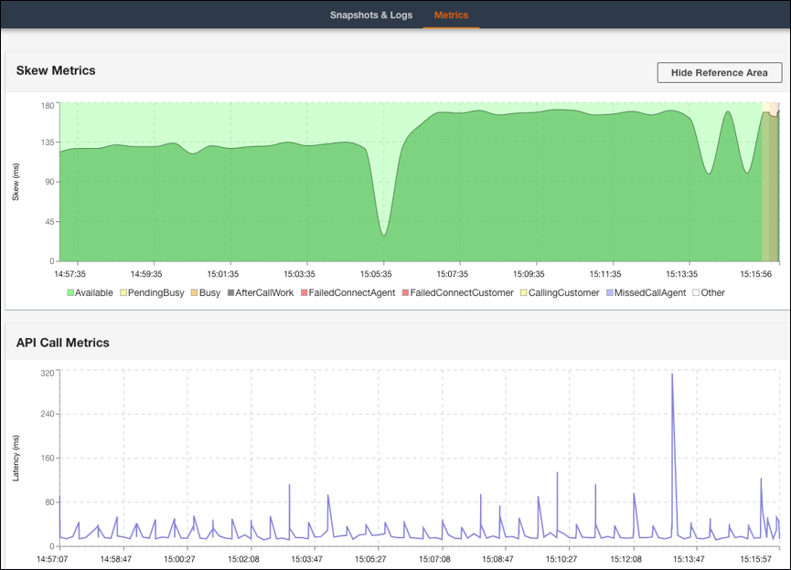
  6. Nella scheda Metriche, puoi visualizzare le seguenti metriche:

    • Metriche di disallineamento mostra la differenza tra il timestamp locale lato client (workstation dell’agente) e il timestamp lato server (servizio Amazon Connect) in millisecondi.

    • Metriche di chiamata API mostra la latenza della chiamata API proveniente dal CCP.

    • Metriche WebRTC: disponibile se la chiamata è stata effettuata con il CCP. Metriche WebRTC mostra le condizioni del flusso multimediale durante una chiamata.

    Scheda Metriche del parser di log del CCP che mostra i dati di Metriche di disallineamento e Metriche di chiamata API.
    Sezione Metriche WebRTC del parser di log del CCP che mostra le condizioni del flusso multimediale durante una chiamata.

Per istruzioni sulla risoluzione dei problemi di qualità delle chiamate, consulta Risoluzione di problemi di qualità audio utilizzando QualityMetrics nel record di contatto.