Buat CloudWatch dasbor khusus menggunakan templat CloudFormation - Amazon WorkSpaces

Terjemahan disediakan oleh mesin penerjemah. Jika konten terjemahan yang diberikan bertentangan dengan versi bahasa Inggris aslinya, utamakan versi bahasa Inggris.

Buat CloudWatch dasbor khusus menggunakan templat CloudFormation

AWS menyediakan CloudFormation templat yang dapat Anda gunakan untuk membuat CloudWatch dasbor khusus. WorkSpaces Pilih dari opsi CloudFormation templat berikut untuk membuat dasbor khusus untuk Anda WorkSpaces di CloudFormation konsol.

Pertimbangan sebelum memulai

Pertimbangkan hal berikut sebelum Anda memulai dengan CloudWatch dasbor khusus:

  • Buat dasbor Anda AWS Region sama dengan yang digunakan yang ingin WorkSpaces Anda pantau.

  • Anda juga dapat membuat dasbor khusus menggunakan CloudWatch konsol.

  • Biaya mungkin terkait dengan CloudWatch dasbor khusus. Untuk informasi tentang harga, lihat CloudWatchHarga Amazon

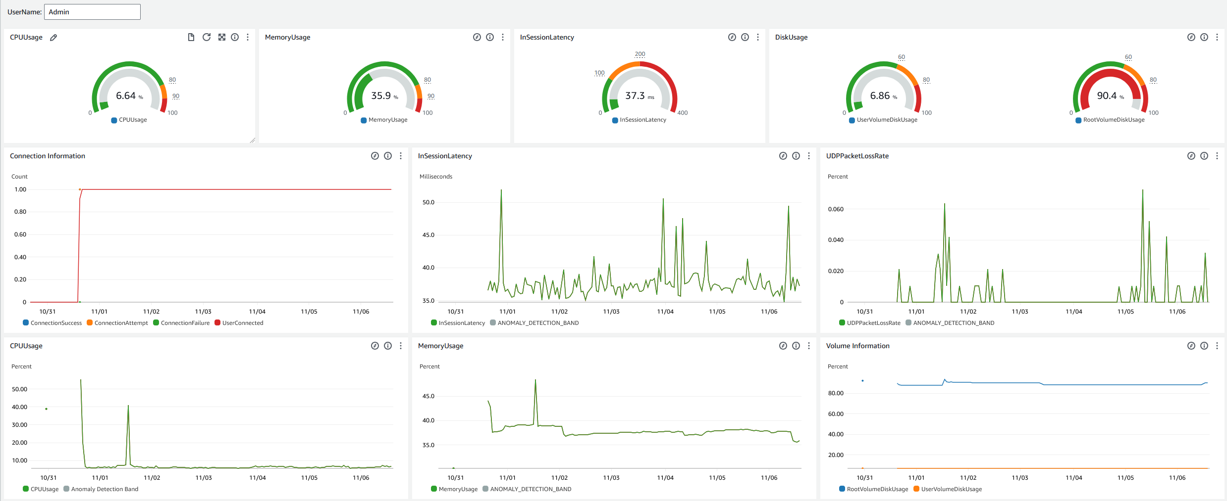
Dasbor Help Desk

Dasbor Help Desk menampilkan metrik berikut untuk spesifik WorkSpace:

  • Penggunaan CPU

  • Penggunaan memori

  • Latensi dalam sesi

  • Volume root

  • Volume pengguna

  • Kehilangan paket

  • Penggunaan disk

Berikut ini adalah contoh dasbor Help Desk.

Dasbor meja bantuan sampel untuk CloudWatch.

Selesaikan prosedur berikut untuk membuat dasbor khusus dalam CloudWatch penggunaan CloudFormation.

  1. Buka halaman Create Stack di CloudFormation konsol. Tautan ini membuka halaman dengan lokasi bucket Amazon S3 dari templat CloudWatch dasbor khusus Help Desk yang telah diisi sebelumnya.

  2. Tinjau pilihan default pada halaman Create Stack. Perhatikan bahwa bidang URL Amazon S3 telah diisi sebelumnya dengan lokasi bucket Amazon S3 dari template. CloudFormation

  3. Pilih Berikutnya.

  4. Di kotak teks nama Stack, masukkan nama tumpukan.

    Nama tumpukan adalah pengidentifikasi yang membantu Anda menemukan tumpukan tertentu dari daftar tumpukan. Nama tumpukan hanya dapat berisi karakter alfanumerik (peka huruf besar/kecil) dan tanda hubung. Ini harus dimulai dengan karakter abjad dan tidak boleh lebih dari 128 karakter.

  5. Di kotak DashboardNameteks, masukkan nama yang ingin Anda berikan pada dasbor Anda.

    Nama dasbor hanya dapat berisi alfanumerik, tanda hubung (), dan garis bawah (). _

  6. Pilih Berikutnya.

  7. Tinjau pilihan default pada halaman Configure stack options, dan pilih Next.

  8. Gulir ke bawah ke Transforms mungkin memerlukan kemampuan akses dan centang kotak untuk pengakuan. Kemudian pilih Kirim untuk membuat tumpukan dan CloudWatch dasbor khusus.

    penting

    Biaya mungkin terkait dengan CloudWatch dasbor khusus. Untuk informasi tentang harga, lihat CloudWatchHarga Amazon

  9. Buka CloudWatch konsol di https://console.aws.amazon.com/cloudwatch/.

  10. Di bilah navigasi kiri, pilih Dasbor.

  11. Di bawah Dasbor Kustom, pilih dasbor dengan nama dasbor yang Anda masukkan sebelumnya dalam prosedur ini.

  12. Menggunakan contoh template Help Desk, masukkan UserName file WorkSpace untuk memantau datanya.

Dasbor Wawasan Koneksi

Dasbor Connection Insights menampilkan versi klien, platform, dan alamat IP yang terhubung ke Anda WorkSpaces. Dasbor ini memungkinkan Anda untuk lebih memahami bagaimana pengguna Anda terhubung sehingga Anda dapat secara proaktif memberi tahu pengguna Anda menggunakan klien yang sudah ketinggalan zaman. Variabel dinamis memungkinkan Anda untuk memantau detail alamat IP atau direktori tertentu.

Berikut ini adalah contoh dasbor Connection Insights.

Dasbor wawasan koneksi sampel untuk CloudWatch.

Selesaikan prosedur berikut untuk membuat dasbor khusus dalam CloudWatch penggunaan CloudFormation.

  1. Buka halaman Create Stack di CloudFormation konsol. Tautan ini membuka halaman dengan lokasi bucket Amazon S3 dari templat CloudWatch dasbor kustom Connection Insights yang telah diisi sebelumnya.

  2. Tinjau pilihan default pada halaman Create Stack. Perhatikan bahwa bidang URL Amazon S3 telah diisi sebelumnya dengan lokasi bucket Amazon S3 dari template. CloudFormation

  3. Pilih Berikutnya.

  4. Di kotak teks nama Stack, masukkan nama tumpukan.

    Nama tumpukan adalah pengidentifikasi yang membantu Anda menemukan tumpukan tertentu dari daftar tumpukan. Nama tumpukan hanya dapat berisi karakter alfanumerik (peka huruf besar/kecil) dan tanda hubung. Ini harus dimulai dengan karakter abjad dan tidak boleh lebih dari 128 karakter.

  5. Di kotak DashboardNameteks, masukkan nama yang ingin Anda berikan pada dasbor Anda. Masukkan informasi pengaturan grup CloudWatch akses relevan lainnya.

    Nama dasbor hanya dapat berisi alfanumerik, tanda hubung (), dan garis bawah (). _

  6. Di bawah LogRetention, masukkan jumlah hari yang ingin Anda LogGroup pertahankan.

  7. Di bawah SetupEventBridge, pilih apakah Anda ingin menerapkan EventBridge aturan untuk mendapatkan log WorkSpaces akses.

  8. Di bawah WorkSpaceAccessLogsName, masukkan nama CloudWatch LogGroup yang memiliki log WorkSpaces akses.

  9. Pilih Berikutnya.

  10. Tinjau pilihan default pada halaman Configure stack options, dan pilih Next.

  11. Gulir ke bawah ke Transforms mungkin memerlukan kemampuan akses dan centang kotak untuk pengakuan. Kemudian pilih Kirim untuk membuat tumpukan dan CloudWatch dasbor khusus.

    penting

    Biaya mungkin terkait dengan CloudWatch dasbor khusus. Untuk informasi tentang harga, lihat CloudWatchHarga Amazon

  12. Buka CloudWatch konsol di https://console.aws.amazon.com/cloudwatch/.

  13. Di bilah navigasi kiri, pilih Dasbor.

  14. Di bawah Dasbor Kustom, pilih dasbor dengan nama dasbor yang Anda masukkan sebelumnya dalam prosedur ini.

  15. Sekarang Anda dapat memantau data Anda WorkSpace menggunakan dasbor Connection Insights.

Dasbor Pemantauan Internet

Dasbor Pemantauan Internet menampilkan detail tentang Penyedia Layanan Internet (ISP) yang digunakan pengguna Anda untuk bergabung dengan WorkSpaces instans mereka. Ini memberikan rincian tentang kota, negara bagian, ASN, nama jaringan, jumlah skor yang terhubung WorkSpaces, kinerja, dan pengalaman. Anda juga dapat menggunakan alamat IP tertentu untuk mendapatkan detail pengguna Anda yang terhubung dari lokasi tertentu. Menyebarkan monitor CloudWatch internet untuk mendapatkan informasi data ISP. Untuk informasi selengkapnya, lihat Menggunakan Amazon CloudWatch Internet Monitor.

Berikut ini adalah contoh dasbor Internet Monitoring.

Contoh dasbor Pemantauan Internet untuk CloudWatch.
Untuk membuat dasbor kustom dalam CloudWatch menggunakan CloudFormation
catatan

Sebelum membuat dasbor khusus, pastikan Anda membuat Internet Monitor dengan CloudWatch Internet Monitor. Untuk informasi selengkapnya, lihat Membuat monitor di Amazon CloudWatch Internet Monitor menggunakan konsol

  1. Buka halaman Create Stack di CloudFormation konsol. Tautan ini membuka halaman dengan lokasi bucket Amazon S3 dari templat CloudWatch dasbor kustom Pemantauan Internet yang telah diisi sebelumnya.

  2. Tinjau pilihan default pada halaman Create Stack. Perhatikan bahwa bidang URL Amazon S3 telah diisi sebelumnya dengan lokasi bucket Amazon S3 dari template. CloudFormation

  3. Pilih Berikutnya.

  4. Di kotak teks nama Stack, masukkan nama tumpukan.

    Nama tumpukan adalah pengidentifikasi yang membantu Anda menemukan tumpukan tertentu dari daftar tumpukan. Nama tumpukan hanya dapat berisi karakter alfanumerik (peka huruf besar/kecil) dan tanda hubung. Ini harus dimulai dengan karakter abjad dan tidak boleh lebih dari 128 karakter.

  5. Di kotak DashboardNameteks, masukkan nama yang ingin Anda berikan pada dasbor Anda. Masukkan informasi pengaturan grup CloudWatch akses relevan lainnya.

    Nama dasbor hanya dapat berisi alfanumerik, tanda hubung (), dan garis bawah (). _

  6. Di bawah ResourcesToMonitor, masukkan ID direktori direktori tempat Anda mengaktifkan pemantauan internet.

  7. Di bawah MonitorName, masukkan nama monitor internet yang ingin Anda gunakan.

  8. Pilih Berikutnya.

  9. Tinjau pilihan default pada halaman Configure stack options, dan pilih Next.

  10. Gulir ke bawah ke Transforms mungkin memerlukan kemampuan akses dan centang kotak untuk pengakuan. Kemudian pilih Kirim untuk membuat tumpukan dan CloudWatch dasbor khusus.

    penting

    Biaya mungkin terkait dengan CloudWatch dasbor khusus. Untuk informasi tentang harga, lihat CloudWatchHarga Amazon

  11. Buka CloudWatch konsol di https://console.aws.amazon.com/cloudwatch/.

  12. Di bilah navigasi kiri, pilih Dasbor.

  13. Di bawah Dasbor Kustom, pilih dasbor dengan nama dasbor yang Anda masukkan sebelumnya dalam prosedur ini.

  14. Anda sekarang dapat memantau data Anda WorkSpace menggunakan dasbor Internet Monitoring.