Menggunakan kueri terjadwal dan data mentah untuk menelusuri - Amazon Timestream

Untuk kemampuan serupa dengan Amazon Timestream LiveAnalytics, pertimbangkan Amazon Timestream untuk InfluxDB. Ini menawarkan konsumsi data yang disederhanakan dan waktu respons kueri milidetik satu digit untuk analitik waktu nyata. Pelajari lebih lanjut di sini.

Terjemahan disediakan oleh mesin penerjemah. Jika konten terjemahan yang diberikan bertentangan dengan versi bahasa Inggris aslinya, utamakan versi bahasa Inggris.

Menggunakan kueri terjadwal dan data mentah untuk menelusuri

Anda dapat menggunakan statistik agregat di seluruh armada Anda untuk mengidentifikasi area yang perlu ditelusuri dan kemudian menggunakan data mentah untuk menelusuri data terperinci untuk mendapatkan wawasan yang lebih dalam.

Dalam contoh ini, Anda akan melihat bagaimana Anda dapat menggunakan dasbor agregat untuk mengidentifikasi penerapan apa pun (penerapan adalah untuk layanan mikro tertentu dalam wilayah, sel, silo, dan zona ketersediaan tertentu) yang tampaknya memiliki pemanfaatan CPU yang lebih tinggi dibandingkan dengan penerapan lainnya. Anda kemudian dapat menelusuri untuk mendapatkan pemahaman yang lebih baik menggunakan data mentah. Karena penelusuran ini mungkin jarang terjadi dan hanya mengakses data yang relevan dengan penerapan, Anda dapat menggunakan data mentah untuk analisis ini dan tidak perlu menggunakan kueri terjadwal.

Per penyebaran menelusuri

Dasbor di bawah ini menyediakan penelusuran ke statistik yang lebih terperinci dan tingkat server dalam penerapan tertentu. Untuk membantu Anda menelusuri berbagai bagian armada Anda, dasbor ini menggunakan variabel seperti wilayah, sel, silo, layanan mikro, dan availability_zone. Ini kemudian menunjukkan beberapa statistik agregat untuk penerapan itu.

Dashboard showing deployment statistics with filters for region, cell, silo, and other parameters.
CPU distribution graph showing consistent patterns for avg, p90, p95, and p99 values over 24 hours.

Dalam kueri di bawah ini, Anda dapat melihat bahwa nilai yang dipilih dalam drop-down variabel digunakan sebagai predikat dalam WHERE klausa kueri, yang memungkinkan Anda untuk hanya fokus pada data untuk penerapan. Dan kemudian panel memplot metrik CPU agregat untuk instance dalam penerapan itu. Anda dapat menggunakan data mentah untuk melakukan penelusuran ini dengan latensi kueri interaktif untuk mendapatkan wawasan yang lebih dalam.

SELECT bin(time, 5m) as minute, ROUND(AVG(cpu_user), 2) AS avg_value, ROUND(APPROX_PERCENTILE(cpu_user, 0.9), 2) AS p90_value, ROUND(APPROX_PERCENTILE(cpu_user, 0.95), 2) AS p95_value, ROUND(APPROX_PERCENTILE(cpu_user, 0.99), 2) AS p99_value FROM "raw_data"."devops" WHERE time BETWEEN from_milliseconds(1636527099476) AND from_milliseconds(1636613499476) AND region = 'eu-west-1' AND cell = 'eu-west-1-cell-10' AND silo = 'eu-west-1-cell-10-silo-1' AND microservice_name = 'demeter' AND availability_zone = 'eu-west-1-3' AND measure_name = 'metrics' GROUP BY bin(time, 5m) ORDER BY 1

Statistik tingkat instans

Dasbor ini selanjutnya menghitung variabel lain yang juga mencantumkan servers/instances dengan pemanfaatan CPU tinggi, diurutkan dalam urutan pemanfaatan yang menurun. Kueri yang digunakan untuk menghitung variabel ini ditampilkan di bawah ini.

WITH microservice_cell_avg AS ( SELECT AVG(cpu_user) AS microservice_avg_metric FROM "raw_data"."devops" WHERE $__timeFilter AND measure_name = 'metrics' AND region = '${region}' AND cell = '${cell}' AND silo = '${silo}' AND availability_zone = '${availability_zone}' AND microservice_name = '${microservice}' ), instance_avg AS ( SELECT instance_name, AVG(cpu_user) AS instance_avg_metric FROM "raw_data"."devops" WHERE $__timeFilter AND measure_name = 'metrics' AND region = '${region}' AND cell = '${cell}' AND silo = '${silo}' AND microservice_name = '${microservice}' AND availability_zone = '${availability_zone}' GROUP BY availability_zone, instance_name ) SELECT i.instance_name FROM instance_avg i CROSS JOIN microservice_cell_avg m WHERE i.instance_avg_metric > (1 + ${utilization_threshold}) * m.microservice_avg_metric ORDER BY i.instance_avg_metric DESC

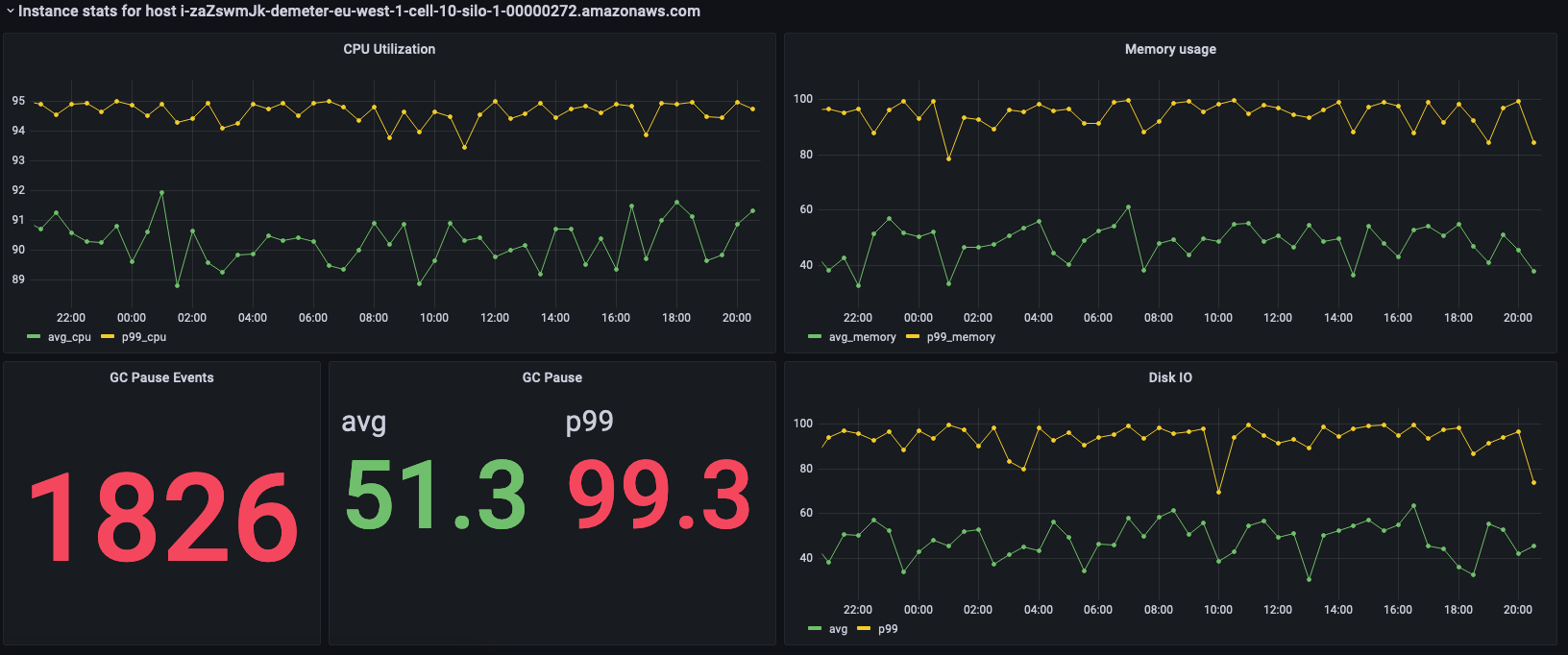
Dalam kueri sebelumnya, variabel dihitung ulang secara dinamis tergantung pada nilai yang dipilih untuk variabel lainnya. Setelah variabel diisi untuk penerapan, Anda dapat memilih instance individual dari daftar untuk lebih memvisualisasikan metrik dari instance tersebut. Anda dapat memilih instance yang berbeda dari drop-down nama instance seperti yang terlihat dari snapshot di bawah ini.

List of Amazon Web Services (AWS) resource identifiers for Demeter instances in eu-west-1 region.
Dashboard showing CPU utilization, memory usage, GC pause events, and disk I/O metrics for an AWS instance.

Panel sebelumnya menunjukkan statistik untuk contoh yang dipilih dan di bawah ini adalah kueri yang digunakan untuk mengambil statistik ini.

SELECT BIN(time, 30m) AS time_bin, AVG(cpu_user) AS avg_cpu, ROUND(APPROX_PERCENTILE(cpu_user, 0.99), 2) as p99_cpu FROM "raw_data"."devops" WHERE time BETWEEN from_milliseconds(1636527099477) AND from_milliseconds(1636613499477) AND measure_name = 'metrics' AND region = 'eu-west-1' AND cell = 'eu-west-1-cell-10' AND silo = 'eu-west-1-cell-10-silo-1' AND availability_zone = 'eu-west-1-3' AND microservice_name = 'demeter' AND instance_name = 'i-zaZswmJk-demeter-eu-west-1-cell-10-silo-1-00000272.amazonaws.com' GROUP BY BIN(time, 30m) ORDER BY time_bin desc
SELECT BIN(time, 30m) AS time_bin, AVG(memory_used) AS avg_memory, ROUND(APPROX_PERCENTILE(memory_used, 0.99), 2) as p99_memory FROM "raw_data"."devops" WHERE time BETWEEN from_milliseconds(1636527099477) AND from_milliseconds(1636613499477) AND measure_name = 'metrics' AND region = 'eu-west-1' AND cell = 'eu-west-1-cell-10' AND silo = 'eu-west-1-cell-10-silo-1' AND availability_zone = 'eu-west-1-3' AND microservice_name = 'demeter' AND instance_name = 'i-zaZswmJk-demeter-eu-west-1-cell-10-silo-1-00000272.amazonaws.com' GROUP BY BIN(time, 30m) ORDER BY time_bin desc
SELECT COUNT(gc_pause) FROM "raw_data"."devops" WHERE time BETWEEN from_milliseconds(1636527099477) AND from_milliseconds(1636613499478) AND measure_name = 'events' AND region = 'eu-west-1' AND cell = 'eu-west-1-cell-10' AND silo = 'eu-west-1-cell-10-silo-1' AND availability_zone = 'eu-west-1-3' AND microservice_name = 'demeter' AND instance_name = 'i-zaZswmJk-demeter-eu-west-1-cell-10-silo-1-00000272.amazonaws.com'
SELECT avg(gc_pause) as avg, round(approx_percentile(gc_pause, 0.99), 2) as p99 FROM "raw_data"."devops" WHERE time BETWEEN from_milliseconds(1636527099478) AND from_milliseconds(1636613499478) AND measure_name = 'events' AND region = 'eu-west-1' AND cell = 'eu-west-1-cell-10' AND silo = 'eu-west-1-cell-10-silo-1' AND availability_zone = 'eu-west-1-3' AND microservice_name = 'demeter' AND instance_name = 'i-zaZswmJk-demeter-eu-west-1-cell-10-silo-1-00000272.amazonaws.com'
SELECT BIN(time, 30m) AS time_bin, AVG(disk_io_reads) AS avg, ROUND(APPROX_PERCENTILE(disk_io_reads, 0.99), 2) as p99 FROM "raw_data"."devops" WHERE time BETWEEN from_milliseconds(1636527099478) AND from_milliseconds(1636613499478) AND measure_name = 'metrics' AND region = 'eu-west-1' AND cell = 'eu-west-1-cell-10' AND silo = 'eu-west-1-cell-10-silo-1' AND availability_zone = 'eu-west-1-3' AND microservice_name = 'demeter' AND instance_name = 'i-zaZswmJk-demeter-eu-west-1-cell-10-silo-1-00000272.amazonaws.com' GROUP BY BIN(time, 30m) ORDER BY time_bin desc