View a markdown version of this page

Pemantauan operasional terpadu dengan Cluster Insights - OpenSearch Layanan Amazon

Terjemahan disediakan oleh mesin penerjemah. Jika konten terjemahan yang diberikan bertentangan dengan versi bahasa Inggris aslinya, utamakan versi bahasa Inggris.

Pemantauan operasional terpadu dengan Cluster Insights

Amazon OpenSearch Service sekarang menyertakan Cluster Insights, solusi pemantauan yang menyediakan visibilitas operasional komprehensif klaster Anda melalui satu dasbor. Ini menghilangkan kerumitan karena harus menganalisis dan mengkorelasikan berbagai log dan metrik untuk mengidentifikasi potensi risiko terhadap ketersediaan atau kinerja klaster. Solusi ini mengotomatiskan konsolidasi data operasional penting di seluruh node, indeks, dan pecahan, mengubah pemecahan masalah yang kompleks menjadi proses yang efisien. Anda dapat mendeteksi masalah seperti pecahan besar dan tanda air disk rendah, melihat metrik terperinci di tingkat node, indeks, dan pecahan, serta mengakses praktik terbaik keamanan dan ketahanan.

catatan

Cluster Insights tersedia melalui UI OpenSearch Layanan tanpa biaya tambahan untuk semua pengguna yang menjalankan OpenSearch versi 2.17 atau yang lebih baru. Selain itu, domain dengan OpenSearch versi 2.17 dan 2.19 juga harus ada di pembaruan versi perangkat lunak layanan terbaru.

Manfaat

  • Pemantauan proaktif - Pantau kesehatan klaster secara proaktif dengan metrik kinerja terperinci di semua komponen - mulai dari node dan indeks individual hingga pecahan dan kueri penelusuran.

  • Visibilitas terpadu - Konsolidasikan data pemantauan ke dalam satu dasbor

  • Rekomendasi yang dapat ditindaklanjuti - Dapatkan step-by-step panduan untuk penyelesaian masalah

  • Cakupan komprehensif - Pantau keamanan, stabilitas, dan ketahanan di seluruh cluster Anda OpenSearch

  • Pengoptimalan kueri - Identifikasi kueri intensif sumber daya dan optimalkan kinerja

Dengan Cluster Insights, Anda dapat mempertahankan kinerja klaster yang optimal, mengurangi overhead operasional, dan memastikan praktik terbaik yang konsisten di seluruh klaster Anda OpenSearch

Akses Wawasan Cluster melalui Konsol

Tinjau rekomendasi kinerja dan ketahanan serta buat perubahan konfigurasi yang diperlukan, semuanya dalam Konsol yang sama. Di Konsol, di bawah tab Kesehatan cluster, Anda dapat mengakses Wawasan Cluster yang mencantumkan semua Wawasan aktif. Klik Insight mana saja untuk melihat rekomendasi.

Layar-1: Wawasan Cluster di bawah tab Kesehatan Cluster

Akses Wawasan Cluster dan metrik terperinci melalui UI OpenSearch

Anda dapat melihat wawasan untuk kluster OpenSearch Layanan tertentu melalui OpenSearch UI (Dasbor). Di OpenSearch UI, aplikasi hanyalah konstruksi organisasi seperti folder. Setiap aplikasi dapat terhubung dan menampilkan wawasan untuk beberapa kluster OpenSearch Layanan. Mengakses Cluster Insights memerlukan peran administratif dalam aplikasi OpenSearch UI.

catatan

Mengakses Cluster Insights memerlukan peran administratif dalam aplikasi OpenSearch UI.

Membuat dan mengkonfigurasi aplikasi untuk melihat Cluster Insights

  1. Buka konsol OpenSearch Layanan di https://console.aws.amazon.com/aos/home

  2. Pilih OpenSearch UI (Dasbor) dari navigasi kiri

  3. Lengkapi langkah-langkah berikut untuk membuat dan mengkonfigurasi aplikasi:

  4. Setelah menyelesaikan dua langkah di atas, Anda dapat melihat Cluster Insights di dasbor OpenSearch UI di bawah bagian Settings > Data administrator > Cluster Insights. Ikon Pengaturan terletak di kiri bawah layar OpenSearch UI.

Screen-2: Akses Administrator Data dari UI OpenSearch

Screen-3: Wawasan Cluster di bawah bagian Kelola data

Memahami Wawasan Cluster

Bagian ini menjelaskan berbagai wawasan yang tersedia di Cluster Insights.

Dasbor Ikhtisar

Halaman Ikhtisar Wawasan Cluster, seperti yang ditunjukkan pada gambar berikut, memberikan tampilan tingkat tinggi kesehatan klaster Anda di tingkat aplikasi dan terdiri dari bagian-bagian berikut:

Screen-4: Halaman arahan Cluster Insights di OpenSearch aplikasi UI.

Status cluster saat ini

Bagan donat menampilkan status kesehatan klaster Anda:

  • Hijau - Semua pecahan utama dan replika dialokasikan ke node

  • Kuning - Semua pecahan primer dialokasikan, tetapi beberapa replika tidak

  • Merah - Setidaknya satu pecahan primer tidak dialokasikan ke node manapun

Tren wawasan

Grafik tren melacak pola masalah selama 30 hari terakhir, membantu Anda mengidentifikasi masalah yang muncul dan memantau kemajuan resolusi.

Wawasan terbuka saat ini

Hitungan yang diatur berdasarkan tingkat keparahan wawasan terbuka selama 30 hari terakhir.

OpenSearch Cluster Layanan

Bagian ini mencantumkan semua OpenSearch cluster Anda dengan statistik kunci termasuk jumlah node, jumlah pecahan, dan kueri aktif.

Wawasan teratas berdasarkan tingkat keparahan

Anda dapat meninjau wawasan di semua domain dalam aplikasi Anda. Bagian ini memprioritaskan masalah yang perlu segera diperhatikan (Kritis, dan Keparahan Tinggi). Setiap wawasan mencakup deskripsi dan rekomendasi spesifik, yang dapat membantu Anda fokus pada masalah kritis terlebih dahulu.

Detail wawasan

Setiap wawasan di bagian Wawasan teratas berdasarkan tingkat keparahan bersifat interaktif dan memberikan analisis terperinci. Misalnya, saat Anda memilih insight Large Shard Size:

  1. Anda melihat berapa banyak pecahan yang melebihi ambang batas dan indeks mana yang terpengaruh.

  2. Peta sumber daya mengidentifikasi setiap pecahan besar dengan indeks, ID, dan ukuran saat ini.

  3. Tab rekomendasi memberikan panduan step-by-step remediasi.

  4. Tab Sejarah menampilkan garis waktu tindakan remediasi sumber daya.

Detail Cluster

Saat Anda memilih klaster tertentu di bagian Cluster OpenSearch Layanan, OpenSearch menampilkan wawasan untuk klaster tersebut di tab berikut: Kesehatan cluster, tampilan Node, tampilan Indeks, tampilan Shard, dan tampilan Kueri. Tab kesehatan Cluster menampilkan informasi berikut:

Ikhtisar

Informasi utama termasuk kesehatan klaster, jumlah pecahan, jumlah simpul, jumlah indeks, dan statistik dokumen.

Praktik terbaik konfigurasi

Bagan donat menunjukkan kepatuhan dengan pengaturan yang disarankan untuk ketahanan, dan keamanan.

Wawasan

Tabel mencantumkan wawasan terbaru yang dihasilkan untuk klaster, dengan panduan perincian dan remediasi terperinci yang sama yang tersedia dari halaman ikhtisar.

Screen-5: Tinjauan Kesehatan Cluster menyediakan metrik utama, praktik terbaik, dan Wawasan

Saat Anda mengklik wawasan apa pun, Anda dapat melihat detail dan sumber daya yang terkena dampak, rekomendasi. Selain itu, Anda juga dapat melihat riwayat sumber daya tetap.

Layar-6: Detail wawasan. Memberi Anda detail, rekomendasi, dan garis waktu historis.

Bagian Metrik

Bagan interaktif di bagian ini menampilkan metrik cluster berikut:

  • Metrik kesehatan klaster secara keseluruhan seperti Status Cluster, status Tulis, dan dokumen yang dapat dicari

  • KPIs (Indikator Kinerja Utama) seperti Tingkat dan latensi Pengindeksan dan Pencarian

  • Metrik Pemanfaatan Sumber Daya seperti JVM dan pemanfaatan CPU

Tampilan Node, Index, dan Shard

Tampilan Node, Index, dan Shard menggunakan OpenSearch statistik untuk memberikan visibilitas terperinci ke dalam operasi cluster. Anda dapat melihat:

  • Metrik real-time seperti pemanfaatan CPU dan tekanan memori JVM

  • Pencarian dan pengindeksan data kinerja

  • Hotspot sumber daya di seluruh komponen cluster

  • Diagnostik tingkat simpul granular

  • Tumpukan pecahan atas dialokasikan

Screen-7: Metrik tingkat Node, Indeks, dan Shard

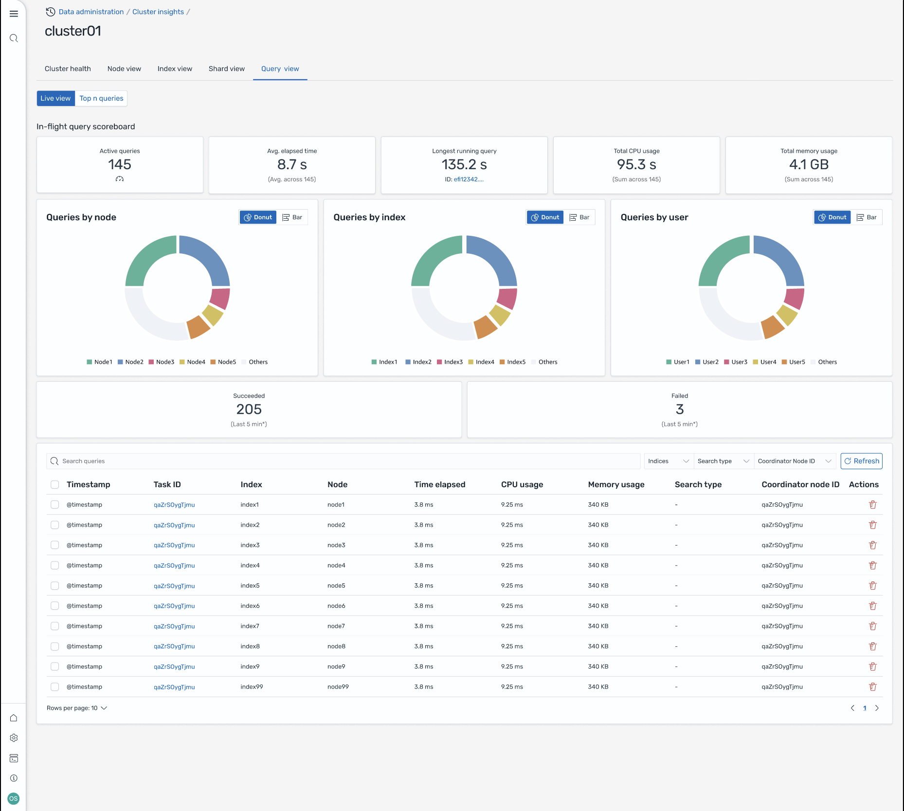
Tampilan Kueri

catatan

Fitur Query View didukung untuk OpenSearch versi 2.19 atau yang lebih baru.

Halaman Query View membantu Anda memantau kueri intensif sumber daya dengan:

Pengaturan Akses

Melihat kueri N Teratas memerlukan izin kontrol akses berbutir halus. Pastikan yang berikut:

  • Kontrol akses berbutir halus diaktifkan di domain Anda.

  • Peran IAM Anda (atau pengguna internal) dipetakan ke OpenSearch peran dengan izin klaster yang diperlukan untuk wawasan kueri.

  • Untuk akses admin penuh, petakan ARN peran IAM Anda sebagai peran backend ke peran all_access dan security_manager. Anda dapat melakukan ini di OpenSearch Dasbor di bawah Keamanan > Peran > pilih peran > Pengguna yang dipetakan > Kelola pemetaan, atau dengan menggunakan API Keamanan (PUT _plugins/_ security/api/rolesmapping/all _access).

Tanpa pemetaan peran yang tepat, pengguna dapat menerima 403 kesalahan Terlarang saat mencoba mengakses data wawasan kueri. Untuk detailnya, lihat Kontrol akses berbutir halus.

Dasbor langsung

Lihat statistik eksekusi, penggunaan CPU dan memori, dan kemajuan penyelesaian untuk setiap kueri.

Kueri N teratas

Tabel peringkat menunjukkan kueri paling signifikan dengan detail termasuk:

  • Jumlah kueri

  • Latensi, CPU, dan penggunaan memori

  • Jenis pencarian dan node koordinator

  • Indeks target dan jumlah pecahan

Detail kueri

Klik dua kali kueri apa pun untuk melihat:

  • Langkah-langkah payload dan eksekusi kueri yang tepat

  • Rincian latensi untuk setiap fase (perluas, kueri, ambil)

  • Rekomendasi optimasi

Layar-8: Tampilan langsung dalam penerbangan. Anda juga dapat melihat kueri Top-N

Akses Wawasan melalui acara Amazon EventBridge

Anda dapat memantau wawasan melalui EventBridge acara Amazon. Untuk detail tambahan, periksa notifikasi.