Hasilkan visualisasi menggunakan bahasa alami - OpenSearch Layanan Amazon

Terjemahan disediakan oleh mesin penerjemah. Jika konten terjemahan yang diberikan bertentangan dengan versi bahasa Inggris aslinya, utamakan versi bahasa Inggris.

Hasilkan visualisasi menggunakan bahasa alami

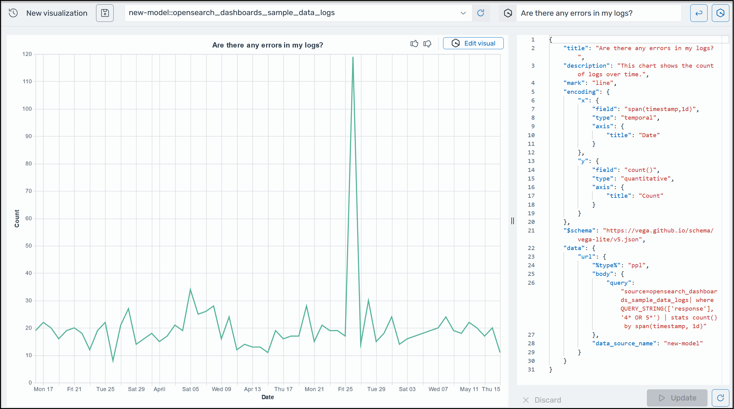
Untuk membantu Anda mendapatkan wawasan lebih lanjut tentang data operasional Anda, AI Assistant for OpenSearch Service mendukung penggunaan perintah bahasa alami untuk membangun visualisasi. Sebelum memulai, verifikasi bahwa Anda telah menyiapkan Asisten AI untuk OpenSearch Layanan. Setelah dikonfirmasi, luncurkan aplikasi UI OpenSearch Layanan Anda, arahkan ke halaman Visualisasi, pilih tombol + Buat Visualisasi, dan pilih bahasa alami. Anda sekarang dapat menentukan sumber data, dan memasukkan persyaratan dalam bahasa alami untuk menghasilkan visualisasi. Inilah contohnya.

Contoh visualisasi Amazon Q di OpenSearch Layanan.

Visualisasi dapat mempercepat pemecahan masalah dengan memecah analisis kesalahan menurut dimensi yang berbeda. Visualisasi juga dapat membantu Anda mengidentifikasi pola dan tren, mempercepat pengambilan keputusan, mengungkapkan hubungan, dan menyederhanakan data yang kompleks. Atau, Anda juga dapat membuat visualisasi di halaman Discover sebagai bagian dari hasil kueri.