Memantau HyperPod pekerjaan dengan MLflow - Amazon Nova

Terjemahan disediakan oleh mesin penerjemah. Jika konten terjemahan yang diberikan bertentangan dengan versi bahasa Inggris aslinya, utamakan versi bahasa Inggris.

Memantau HyperPod pekerjaan dengan MLflow

Anda dapat menggunakan MLflow untuk melacak dan memantau pekerjaan pelatihan Anda SageMaker HyperPod. Ikuti langkah-langkah ini untuk mengatur MLflow dan menghubungkannya ke resep pelatihan Anda.

Buat MLflow Aplikasi

Contoh AWS CLI perintah

aws sagemaker-mlflow create-mlflow-app \ --name <app-name> \ --artifact-store-uri <s3-bucket-name> \ --role-arn <role-arn> \ --region <region-name>

Contoh Output

{ "Arn": "arn:aws:sagemaker:us-east-1:111122223333:mlflow-app/app-LGZEOZ2UY4NZ" }

Hasilkan URL yang telah ditandatangani sebelumnya

Contoh AWS CLI perintah

aws sagemaker-mlflow create-presigned-mlflow-app-url \ --arn <app-arn> \ --region <region-name> \ --output text

Contoh Output

https://app-LGZEOZ2UY4NZ.mlflow.sagemaker.us-east-1.app.aws/auth?authToken=eyJhbGciOiJIUzI1NiJ9.eyJhdXRoVG9rZW5JZCI6IkxETVBPUyIsImZhc0NyZWRlbnRpYWxzIjoiQWdWNGhDM1VvZ0VYSUVsT2lZOVlLNmxjRHVxWm1BMnNhZ3JDWEd3aFpOSmdXbzBBWHdBQkFCVmhkM010WTNKNWNIUnZMWEIxWW14cFl5MXJaWGtBUkVFd09IQmtVbU5IUzJJMU1VTnVaVEl3UVhkUE5uVm9Ra2xHTkZsNVRqTTNXRVJuTTNsalowNHhRVFZvZERneVdrMWlkRlZXVWpGTWMyWlRUV1JQWmpSS2R6MDlBQUVBQjJGM2N5MXJiWE1BUzJGeWJqcGhkM002YTIxek9uVnpMV1ZoYzNRdE1Ub3pNVFF4TkRZek1EWTBPREk2YTJWNUx6Y3dOMkpoTmpjeExUUXpZamd0TkRFeU5DMWhaVFUzTFRrMFlqTXdZbUptT1RJNU13QzRBUUlCQUhnQjRVMDBTK3ErVE51d1gydlFlaGtxQnVneWQ3YnNrb0pWdWQ2NmZjVENVd0ZzRTV4VHRGVllHUXdxUWZoeXE2RkJBQUFBZmpCOEJna3Foa2lHOXcwQkJ3YWdiekJ0QWdFQU1HZ0dDU3FHU0liM0RRRUhBVEFlQmdsZ2hrZ0JaUU1FQVM0d0VRUU1yOEh4MXhwczFBbmEzL1JKQWdFUWdEdTI0K1M5c2VOUUNFV0hJRXJwdmYxa25MZTJteitlT29pTEZYNTJaeHZsY3AyZHFQL09tY3RJajFqTWFuRjMxZkJyY004MmpTWFVmUHRhTWdJQUFCQUE3L1pGT05DRi8rWnVPOVlCVnhoaVppSEFSLy8zR1I0TmR3QWVxcDdneHNkd2lwTDJsVWdhU3ZGNVRCbW9uMUJnLy8vLy93QUFBQUVBQUFBQUFBQUFBQUFBQUFFQUFBUTdBMHN6dUhGbEs1NHdZbmZmWEFlYkhlNmN5OWpYOGV3T2x1NWhzUWhGWFllRXNVaENaQlBXdlQrVWp5WFY0ZHZRNE8xVDJmNGdTRUFOMmtGSUx0YitQa0tmM0ZUQkJxUFNUQWZ3S1oyeHN6a1lDZXdwRlNpalFVTGtxemhXbXBVcmVDakJCOHNGT3hQL2hjK0JQalY3bUhOL29qcnVOejFhUHhjNSt6bHFuak9CMHljYy8zL2JuSHA3NVFjRE8xd2NMbFJBdU5KZ2RMNUJMOWw1YVVPM0FFMlhBYVF3YWY1bkpwTmZidHowWUtGaWZHMm94SDJSNUxWSjNkbG40aGVRbVk4OTZhdXdsellQV253N2lTTDkvTWNidDAzdVZGN0JpUnRwYmZMN09JQm8wZlpYSS9wK1pUNWVUS2wzM2tQajBIU3F6NisvamliY0FXMWV4VTE4N1QwNHpicTNRcFhYMkhqcDEvQnFnMVdabkZoaEwrekZIaUV0Qjd4U1RaZkZsS2xRUUhNK0ZkTDNkOHIyRWhCMjFya2FBUElIQVBFUk5Pd1lnNmFzM2pVaFRwZWtuZVhxSDl3QzAyWU15R0djaTVzUEx6ejh3ZTExZVduanVTai9DZVJpZFQ1akNRcjdGMUdKWjBVREZFbnpNakFuL3Y3ajA5c2FMczZnemlCc2FLQXZZOWpib0JEYkdKdGZ0N2JjVjl4eUp4amptaW56TGtoVG5pV2dxV3g5MFZPUHlWNWpGZVk1QTFrMmw3bDArUjZRTFNleHg4d1FrK0FqVGJuLzFsczNHUTBndUtESmZKTWVGUVczVEVrdkp5VlpjOC9xUlpIODhybEpKOW1FSVdOd1BMU21yY1l6TmZwVTlVOGdoUDBPUWZvQ3FvcW1WaUhEYldaT294bGpmb295cS8yTDFKNGM3NTJUaVpFd1hnaG9haFBYdGFjRnA2NTVUYjY5eGxTN25FaXZjTTlzUjdTT3REMEMrVHIyd0cxNEJ3Zm9NZTdKOFhQeVRtcmQ0QmNKOEdOYnVZTHNRNU9DcFlsV3pVNCtEcStEWUI4WHk1UWFzaDF0dzJ6dGVjVVQyc0hsZmwzUVlrQ0d3Z1hWam5Ia2hKVitFRDIrR3Fpc3BkYjRSTC83RytCRzRHTWNaUE02Q3VtTFJkMnZLbnozN3dUWkxwNzdZNTdMQlJySm9Tak9idWdNUWdhOElLNnpWL2VtcFlSbXJsVjZ5VjZ6S1h5aXFKWFk3TTBXd3dSRzd5Q0xYUFRtTGt3WGE5cXF4NkcvZDY1RS83V3RWMVUrNFIxMlZIUmVUMVJmeWw2SnBmL2FXWFVCbFQ2ampUR0M5TU1uTk5OVTQwZHRCUTArZ001S1d2WGhvMmdmbnhVcU1OdnFHblRFTWdZMG5ZL1FaM0RWNFozWUNqdkFOVWVsS1NCdkxFbnY4SEx0WU9uajIrTkRValZOV1h5T1c4WFowMFFWeXU0ZU5LaUpLQ1hJbnI1N3RrWHE3WXl3b0lZV0hKeHQwWis2MFNQMjBZZktYYlhHK1luZ3F6NjFqMkhIM1RQUmt6dW5rMkxLbzFnK1ZDZnhVWFByeFFmNUVyTm9aT2RFUHhjaklKZ1FxRzJ2eWJjbFRNZ0M5ZXc1QURVcE9KL1RrNCt2dkhJMDNjM1g0UXcrT3lmZHFUUzJWb3N4Y0hJdG5iSkZmdXliZi9lRlZWRlM2L3lURkRRckhtQ1RZYlB3VXlRNWZpR20zWkRhNDBQUTY1RGJSKzZSbzl0S3c0eWFlaXdDVzYwZzFiNkNjNUhnQm5GclMyYytFbkNEUFcrVXRXTEF1azlISXZ6QnR3MytuMjdRb1cvSWZmamJucjVCSXk3MDZRTVR4SzhuMHQ3WUZuMTBGTjVEWHZiZzBvTnZuUFFVYld1TjhFbE11NUdpenZxamJmeVZRWXdBSERCcDkzTENsUUJuTUdVQ01GWkNHUGRPazJ2ZzJoUmtxcWQ3SmtDaEpiTmszSVlyanBPL0h2Z2NZQ2RjK2daM3lGRjMyTllBMVRYN1FXUkJYZ0l4QU5xU21ZTHMyeU9uekRFenBtMUtnL0tvYmNqRTJvSDJkZHcxNnFqT0hRSkhkVWRhVzlZL0NQYTRTbWxpN2pPbGdRPT0iLCJjaXBoZXJUZXh0IjoiQVFJQkFIZ0I0VTAwUytxK1ROdXdYMnZRZWhrcUJ1Z3lkN2Jza29KVnVkNjZmY1RDVXdHeDExRlBFUG5xU1ZFbE5YVUNrQnRBQUFBQW9qQ0Jud1lKS29aSWh2Y05BUWNHb0lHUk1JR09BZ0VBTUlHSUJna3Foa2lHOXcwQkJ3RXdIZ1lKWUlaSUFXVURCQUV1TUJFRURHemdQNnJFSWNEb2dWSTl1d0lCRUlCYitXekkvbVpuZkdkTnNYV0VCM3Y4NDF1SVJUNjBLcmt2OTY2Q1JCYmdsdXo1N1lMTnZUTkk4MEdkVXdpYVA5NlZwK0VhL3R6aGgxbTl5dzhjcWdCYU1pOVQrTVQxdzdmZW5xaXFpUnRRMmhvN0tlS2NkMmNmK3YvOHVnPT0iLCJzdWIiOiJhcm46YXdzOnNhZ2VtYWtlcjp1cy1lYXN0LTE6MDYwNzk1OTE1MzUzOm1sZmxvdy1hcHAvYXBwLUxHWkVPWjJVWTROWiIsImlhdCI6MTc2NDM2NDYxNSwiZXhwIjoxNzY0MzY0OTE1fQ.HNvZOfqft4m7pUS52MlDwoi1BA8Vsj3cOfa_CvlT4uw

Buka URL yang telah ditetapkan sebelumnya dan lihat aplikasinya

Klik

https://app-LGZEOZ2UY4NZ.mlflow.sagemaker.us-east-1.app.aws/auth?authToken=eyJhbGciOiJIUzI1NiJ9.eyJhdXRoVG9rZW5JZCI6IkxETVBPUyIsImZhc0NyZWRlbnRpYWxzIjoiQWdWNGhDM1VvZ0VYSUVsT2lZOVlLNmxjRHVxWm1BMnNhZ3JDWEd3aFpOSmdXbzBBWHdBQkFCVmhkM010WTNKNWNIUnZMWEIxWW14cFl5MXJaWGtBUkVFd09IQmtVbU5IUzJJMU1VTnVaVEl3UVhkUE5uVm9Ra2xHTkZsNVRqTTNXRVJuTTNsalowNHhRVFZvZERneVdrMWlkRlZXVWpGTWMyWlRUV1JQWmpSS2R6MDlBQUVBQjJGM2N5MXJiWE1BUzJGeWJqcGhkM002YTIxek9uVnpMV1ZoYzNRdE1Ub3pNVFF4TkRZek1EWTBPREk2YTJWNUx6Y3dOMkpoTmpjeExUUXpZamd0TkRFeU5DMWhaVFUzTFRrMFlqTXdZbUptT1RJNU13QzRBUUlCQUhnQjRVMDBTK3ErVE51d1gydlFlaGtxQnVneWQ3YnNrb0pWdWQ2NmZjVENVd0ZzRTV4VHRGVllHUXdxUWZoeXE2RkJBQUFBZmpCOEJna3Foa2lHOXcwQkJ3YWdiekJ0QWdFQU1HZ0dDU3FHU0liM0RRRUhBVEFlQmdsZ2hrZ0JaUU1FQVM0d0VRUU1yOEh4MXhwczFBbmEzL1JKQWdFUWdEdTI0K1M5c2VOUUNFV0hJRXJwdmYxa25MZTJteitlT29pTEZYNTJaeHZsY3AyZHFQL09tY3RJajFqTWFuRjMxZkJyY004MmpTWFVmUHRhTWdJQUFCQUE3L1pGT05DRi8rWnVPOVlCVnhoaVppSEFSLy8zR1I0TmR3QWVxcDdneHNkd2lwTDJsVWdhU3ZGNVRCbW9uMUJnLy8vLy93QUFBQUVBQUFBQUFBQUFBQUFBQUFFQUFBUTdBMHN6dUhGbEs1NHdZbmZmWEFlYkhlNmN5OWpYOGV3T2x1NWhzUWhGWFllRXNVaENaQlBXdlQrVWp5WFY0ZHZRNE8xVDJmNGdTRUFOMmtGSUx0YitQa0tmM0ZUQkJxUFNUQWZ3S1oyeHN6a1lDZXdwRlNpalFVTGtxemhXbXBVcmVDakJCOHNGT3hQL2hjK0JQalY3bUhOL29qcnVOejFhUHhjNSt6bHFuak9CMHljYy8zL2JuSHA3NVFjRE8xd2NMbFJBdU5KZ2RMNUJMOWw1YVVPM0FFMlhBYVF3YWY1bkpwTmZidHowWUtGaWZHMm94SDJSNUxWSjNkbG40aGVRbVk4OTZhdXdsellQV253N2lTTDkvTWNidDAzdVZGN0JpUnRwYmZMN09JQm8wZlpYSS9wK1pUNWVUS2wzM2tQajBIU3F6NisvamliY0FXMWV4VTE4N1QwNHpicTNRcFhYMkhqcDEvQnFnMVdabkZoaEwrekZIaUV0Qjd4U1RaZkZsS2xRUUhNK0ZkTDNkOHIyRWhCMjFya2FBUElIQVBFUk5Pd1lnNmFzM2pVaFRwZWtuZVhxSDl3QzAyWU15R0djaTVzUEx6ejh3ZTExZVduanVTai9DZVJpZFQ1akNRcjdGMUdKWjBVREZFbnpNakFuL3Y3ajA5c2FMczZnemlCc2FLQXZZOWpib0JEYkdKdGZ0N2JjVjl4eUp4amptaW56TGtoVG5pV2dxV3g5MFZPUHlWNWpGZVk1QTFrMmw3bDArUjZRTFNleHg4d1FrK0FqVGJuLzFsczNHUTBndUtESmZKTWVGUVczVEVrdkp5VlpjOC9xUlpIODhybEpKOW1FSVdOd1BMU21yY1l6TmZwVTlVOGdoUDBPUWZvQ3FvcW1WaUhEYldaT294bGpmb295cS8yTDFKNGM3NTJUaVpFd1hnaG9haFBYdGFjRnA2NTVUYjY5eGxTN25FaXZjTTlzUjdTT3REMEMrVHIyd0cxNEJ3Zm9NZTdKOFhQeVRtcmQ0QmNKOEdOYnVZTHNRNU9DcFlsV3pVNCtEcStEWUI4WHk1UWFzaDF0dzJ6dGVjVVQyc0hsZmwzUVlrQ0d3Z1hWam5Ia2hKVitFRDIrR3Fpc3BkYjRSTC83RytCRzRHTWNaUE02Q3VtTFJkMnZLbnozN3dUWkxwNzdZNTdMQlJySm9Tak9idWdNUWdhOElLNnpWL2VtcFlSbXJsVjZ5VjZ6S1h5aXFKWFk3TTBXd3dSRzd5Q0xYUFRtTGt3WGE5cXF4NkcvZDY1RS83V3RWMVUrNFIxMlZIUmVUMVJmeWw2SnBmL2FXWFVCbFQ2ampUR0M5TU1uTk5OVTQwZHRCUTArZ001S1d2WGhvMmdmbnhVcU1OdnFHblRFTWdZMG5ZL1FaM0RWNFozWUNqdkFOVWVsS1NCdkxFbnY4SEx0WU9uajIrTkRValZOV1h5T1c4WFowMFFWeXU0ZU5LaUpLQ1hJbnI1N3RrWHE3WXl3b0lZV0hKeHQwWis2MFNQMjBZZktYYlhHK1luZ3F6NjFqMkhIM1RQUmt6dW5rMkxLbzFnK1ZDZnhVWFByeFFmNUVyTm9aT2RFUHhjaklKZ1FxRzJ2eWJjbFRNZ0M5ZXc1QURVcE9KL1RrNCt2dkhJMDNjM1g0UXcrT3lmZHFUUzJWb3N4Y0hJdG5iSkZmdXliZi9lRlZWRlM2L3lURkRRckhtQ1RZYlB3VXlRNWZpR20zWkRhNDBQUTY1RGJSKzZSbzl0S3c0eWFlaXdDVzYwZzFiNkNjNUhnQm5GclMyYytFbkNEUFcrVXRXTEF1azlISXZ6QnR3MytuMjdRb1cvSWZmamJucjVCSXk3MDZRTVR4SzhuMHQ3WUZuMTBGTjVEWHZiZzBvTnZuUFFVYld1TjhFbE11NUdpenZxamJmeVZRWXdBSERCcDkzTENsUUJuTUdVQ01GWkNHUGRPazJ2ZzJoUmtxcWQ3SmtDaEpiTmszSVlyanBPL0h2Z2NZQ2RjK2daM3lGRjMyTllBMVRYN1FXUkJYZ0l4QU5xU21ZTHMyeU9uekRFenBtMUtnL0tvYmNqRTJvSDJkZHcxNnFqT0hRSkhkVWRhVzlZL0NQYTRTbWxpN2pPbGdRPT0iLCJjaXBoZXJUZXh0IjoiQVFJQkFIZ0I0VTAwUytxK1ROdXdYMnZRZWhrcUJ1Z3lkN2Jza29KVnVkNjZmY1RDVXdHeDExRlBFUG5xU1ZFbE5YVUNrQnRBQUFBQW9qQ0Jud1lKS29aSWh2Y05BUWNHb0lHUk1JR09BZ0VBTUlHSUJna3Foa2lHOXcwQkJ3RXdIZ1lKWUlaSUFXVURCQUV1TUJFRURHemdQNnJFSWNEb2dWSTl1d0lCRUlCYitXekkvbVpuZkdkTnNYV0VCM3Y4NDF1SVJUNjBLcmt2OTY2Q1JCYmdsdXo1N1lMTnZUTkk4MEdkVXdpYVA5NlZwK0VhL3R6aGgxbTl5dzhjcWdCYU1pOVQrTVQxdzdmZW5xaXFpUnRRMmhvN0tlS2NkMmNmK3YvOHVnPT0iLCJzdWIiOiJhcm46YXdzOnNhZ2VtYWtlcjp1cy1lYXN0LTE6MDYwNzk1OTE1MzUzOm1sZmxvdy1hcHAvYXBwLUxHWkVPWjJVWTROWiIsImlhdCI6MTc2NDM2NDYxNSwiZXhwIjoxNzY0MzY0OTE1fQ.HNvZOfqft4m7pUS52MlDwoi1BA8Vsj3cOfa_CvlT4uw

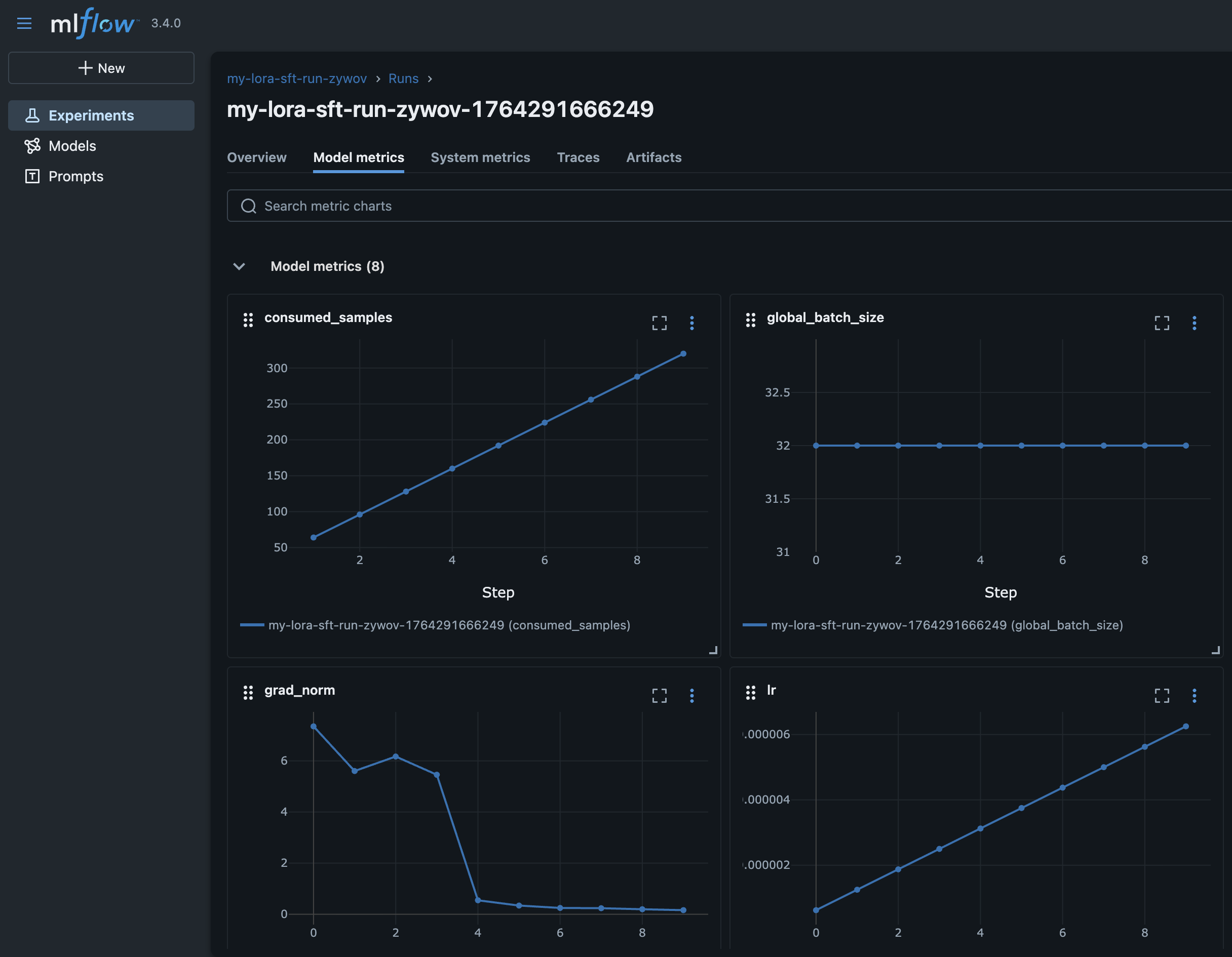
Tampilan

Contoh gambar nova.

Lanjutkan ke resep di bawah blok run SageMaker HyperPod resep Anda

Resep

run mlflow_tracking_uri: arn:aws:sagemaker:us-east-1:111122223333:mlflow-app/app-LGZEOZ2UY4NZ

Tampilan

Contoh gambar nova.