View a markdown version of this page

Kontrol Pemantauan Pesawat - Amazon EKS

Terjemahan disediakan oleh mesin penerjemah. Jika konten terjemahan yang diberikan bertentangan dengan versi bahasa Inggris aslinya, utamakan versi bahasa Inggris.

Kontrol Pemantauan Pesawat

Server API

Saat melihat server API kami, penting untuk diingat bahwa salah satu fungsinya adalah membatasi permintaan masuk untuk mencegah overloading bidang kontrol. Apa yang tampak seperti hambatan di tingkat server API mungkin sebenarnya melindunginya dari masalah yang lebih serius. Kita perlu memperhitungkan pro dan kontra untuk meningkatkan volume permintaan yang bergerak melalui sistem. Untuk menentukan apakah nilai server API harus ditingkatkan, berikut adalah contoh kecil dari hal-hal yang perlu kita perhatikan:

  1. Apa latensi permintaan yang bergerak melalui sistem?

  2. Apakah latensi itu server API itu sendiri, atau sesuatu yang “hilir” seperti etcd?

  3. Apakah kedalaman antrian server API merupakan faktor dalam latensi ini?

  4. Apakah antrian API Priority and Fairness (APF) diatur dengan benar untuk pola panggilan API yang kita inginkan?

Dimana masalahnya?

Untuk memulai, kita dapat menggunakan metrik untuk latensi API untuk memberi kita wawasan tentang berapa lama waktu yang dibutuhkan server API untuk permintaan layanan. Mari kita gunakan peta panas PromQL dan Grafana di bawah ini untuk menampilkan data ini.

max(increase(apiserver_request_duration_seconds_bucket{subresource!="status",subresource!="token",subresource!="scale",subresource!="/healthz",subresource!="binding",subresource!="proxy",verb!="WATCH"}[$__rate_interval])) by (le)
catatan

Untuk penulisan mendalam tentang cara memantau server API dengan dasbor API yang digunakan dalam artikel ini, silakan lihat blog berikut

Peta panas durasi permintaan API

Permintaan ini semua berada di bawah tanda satu detik, yang merupakan indikasi yang baik bahwa pesawat kontrol menangani permintaan secara tepat waktu. Tetapi bagaimana jika bukan itu masalahnya?

Format yang kita gunakan dalam API Request Duration di atas adalah heatmap. Apa yang baik tentang format heatmap, adalah bahwa ia memberi tahu kita nilai batas waktu untuk API secara default (60 detik). Namun, yang benar-benar perlu kita ketahui adalah pada ambang batas berapa nilai ini harus menjadi perhatian sebelum kita mencapai ambang batas waktu. Untuk pedoman kasar tentang ambang batas yang dapat diterima, kita dapat menggunakan SLO Kubernetes hulu, yang dapat ditemukan di sini

catatan

Perhatikan fungsi maksimal pada pernyataan ini? Saat menggunakan metrik yang menggabungkan beberapa server (secara default dua server API di EKS), penting untuk tidak merata-ratakan server tersebut bersama-sama.

Pola lalu lintas asimetris

Bagaimana jika satu server API [pod] dimuat dengan ringan, dan yang lainnya dimuat dengan berat? Jika kita merata-ratakan kedua angka itu bersama-sama, kita mungkin salah menafsirkan apa yang terjadi. Misalnya, di sini kita memiliki tiga server API tetapi semua beban ada di salah satu server API ini. Sebagai aturan, apa pun yang memiliki banyak server seperti etcd dan server API harus dipecah saat menginvestasikan skala dan masalah kinerja.

Total permintaan dalam pesawat

Dengan perpindahan ke Prioritas dan Keadilan API, jumlah total permintaan pada sistem hanyalah satu faktor yang harus diperiksa untuk melihat apakah server API kelebihan langganan. Karena sistem sekarang bekerja dari serangkaian antrian, kita harus melihat apakah ada antrian ini penuh dan apakah lalu lintas untuk antrian itu semakin menurun.

Mari kita lihat antrian ini dengan kueri berikut:

max without(instance)(apiserver_flowcontrol_nominal_limit_seats{})
catatan

Untuk informasi selengkapnya tentang cara kerja API A&F, silakan lihat panduan praktik terbaik berikut

Di sini kita melihat tujuh grup prioritas berbeda yang datang secara default di cluster

Konkurensi bersama

Selanjutnya kita ingin melihat berapa persentase dari kelompok prioritas yang digunakan, sehingga kita dapat memahami apakah tingkat prioritas tertentu sedang jenuh. Permintaan pelambatan di tingkat beban kerja rendah mungkin diinginkan, namun penurunan tingkat pemilihan pemimpin tidak akan terjadi.

Sistem API Priority and Fairness (APF) memiliki sejumlah opsi kompleks, beberapa opsi tersebut dapat memiliki konsekuensi yang tidak diinginkan. Masalah umum yang kita lihat di lapangan adalah meningkatkan kedalaman antrian ke titik itu mulai menambahkan latensi yang tidak perlu. Kita dapat memantau masalah ini dengan menggunakan apiserver_flowcontrol_current_inqueue_request metrik. Kami dapat memeriksa tetes menggunakanapiserver_flowcontrol_rejected_requests_total. Metrik ini akan menjadi nilai bukan nol jika ada bucket yang melebihi konkurensinya.

Permintaan yang digunakan

Meningkatkan kedalaman antrian dapat membuat Server API menjadi sumber latensi yang signifikan dan harus dilakukan dengan hati-hati. Kami merekomendasikan bersikap bijaksana dengan jumlah antrian yang dibuat. Misalnya, jumlah saham pada sistem EKS adalah 600, jika kita membuat terlalu banyak antrian, ini dapat mengurangi saham dalam antrian penting yang membutuhkan throughput seperti antrian pemimpin-pemilihan atau antrian sistem. Membuat terlalu banyak antrian tambahan dapat membuatnya lebih sulit untuk mengukur antrian tesis dengan benar.

Untuk fokus pada perubahan berdampak sederhana yang dapat Anda lakukan di APF, kami cukup mengambil saham dari ember yang kurang dimanfaatkan dan meningkatkan ukuran ember yang dapat digunakan secara maksimal. Dengan secara cerdas mendistribusikan kembali saham di antara ember ini, Anda dapat membuat penurunan lebih kecil kemungkinannya.

Untuk informasi selengkapnya, kunjungi setelan Prioritas dan Keadilan API di Panduan Praktik Terbaik EKS.

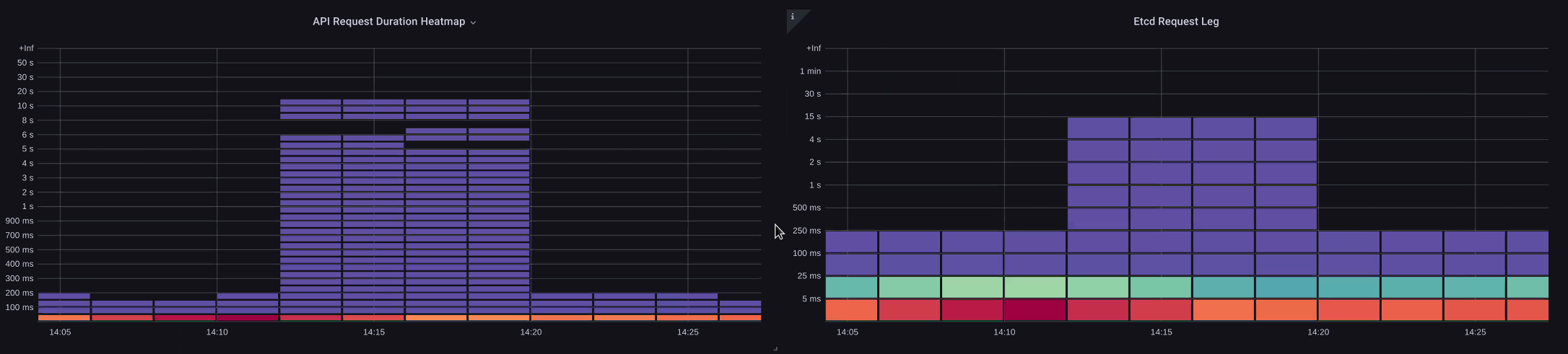
Latensi API vs. etcd

Bagaimana kita bisa menggunakan server API untuk menentukan apakah ada masalah dengan server API, atau masalah yang ada upstream/downstream pada server API, atau kombinasi keduanya. metrics/logs Untuk memahami hal ini dengan lebih baik, mari kita lihat bagaimana API Server dan etcd dapat dihubungkan, dan betapa mudahnya memecahkan masalah sistem yang salah.

Pada bagan di bawah ini kita melihat latensi server API, tetapi kita juga melihat banyak latensi ini berkorelasi dengan server etcd karena bilah dalam grafik yang menunjukkan sebagian besar latensi pada tingkat etcd. Jika ada 15 detik latensi etcd pada saat yang sama ada 20 detik latensi server API, maka sebagian besar latensi sebenarnya pada level etcd.

Dengan melihat seluruh aliran, kami melihat bahwa adalah bijaksana untuk tidak hanya fokus pada Server API, tetapi juga mencari sinyal yang menunjukkan bahwa etcd berada di bawah tekanan (yaitu penghitung penerapan lambat meningkat). Mampu dengan cepat pindah ke area masalah yang tepat hanya dengan sekilas adalah apa yang membuat dasbor kuat.

catatan

Dasbor di bagian dapat ditemukan di Troubleshooting- https://github.com/RiskyAdventure/ -troubleshooter.json Dashboards/blob/main/api

paksaan ETCD

Bidang kontrol vs masalah sisi Klien

Dalam bagan ini kami mencari panggilan API yang membutuhkan waktu paling lama untuk diselesaikan untuk periode itu. Dalam hal ini kita melihat sumber daya khusus (CRD) memanggil fungsi APPLY yang merupakan panggilan paling laten selama kerangka waktu 05:40.

Permintaan paling lambat

Berbekal data ini, kita dapat menggunakan Ad-Hoc PromQL atau kueri CloudWatch Insights untuk menarik permintaan LIST dari log audit selama jangka waktu tersebut untuk melihat aplikasi mana ini.

Menemukan sumbernya dengan CloudWatch

Metrik paling baik digunakan untuk menemukan area masalah yang ingin kita lihat dan mempersempit kerangka waktu dan parameter pencarian masalah. Setelah kami memiliki data ini, kami ingin beralih ke log untuk waktu dan kesalahan yang lebih rinci. Untuk melakukan ini, kami akan mengubah log kami menjadi metrik menggunakan Wawasan CloudWatch Log.

Misalnya, untuk menyelidiki masalah di atas, kita akan menggunakan query CloudWatch Logs Insights berikut untuk menarik UserAgent dan RequestURI sehingga kita dapat menentukan aplikasi mana yang menyebabkan latensi ini.

catatan

Hitungan yang sesuai perlu digunakan agar tidak menarik List/Resync perilaku normal pada Jam Tangan.

fields @timestamp, @message
| filter @logStream like "kube-apiserver-audit"
| filter ispresent(requestURI)
| filter verb = "list"
| parse requestReceivedTimestamp /\d+-\d+-(?<StartDay>\d+)T(?<StartHour>\d+):(?<StartMinute>\d+):(?<StartSec>\d+).(?<StartMsec>\d+)Z/
| parse stageTimestamp /\d+-\d+-(?<EndDay>\d+)T(?<EndHour>\d+):(?<EndMinute>\d+):(?<EndSec>\d+).(?<EndMsec>\d+)Z/
| fields (StartHour * 3600 + StartMinute * 60 + StartSec + StartMsec / 1000000) as StartTime, (EndHour * 3600 + EndMinute * 60 + EndSec + EndMsec / 1000000) as EndTime, (EndTime - StartTime) as DeltaTime
| stats avg(DeltaTime) as AverageDeltaTime, count(*) as CountTime by requestURI, userAgent
| filter CountTime >=50
| sort AverageDeltaTime desc

Dengan menggunakan kueri ini, kami menemukan dua agen berbeda yang menjalankan sejumlah besar operasi daftar latensi tinggi. Splunk dan CloudWatch agen. Berbekal data, kita dapat membuat keputusan untuk menghapus, memperbarui, atau mengganti pengontrol ini dengan proyek lain.

Hasil kueri
catatan

Untuk detail lebih lanjut tentang hal ini, silakan lihat blog berikut

Penjadwal

Karena instance bidang kontrol EKS dijalankan di akun AWS terpisah, kami tidak akan dapat mengikis komponen tersebut untuk metrik (Server API menjadi pengecualian). Namun, karena kami memiliki akses ke log audit untuk komponen ini, kami dapat mengubah log tersebut menjadi metrik untuk melihat apakah ada sub-sistem yang menyebabkan kemacetan penskalaan. Mari kita gunakan CloudWatch Logs Insights untuk melihat berapa banyak pod yang tidak terjadwal dalam antrean scheduler.

Pod tak terjadwal di log scheduler

Jika kami memiliki akses untuk mengikis metrik penjadwal secara langsung pada Kubernetes yang dikelola sendiri (seperti Kops), kami akan menggunakan PromQL berikut untuk memahami backlog penjadwal.

max without(instance)(scheduler_pending_pods)

Karena kami tidak memiliki akses ke metrik di atas di EKS, kami akan menggunakan kueri CloudWatch Logs Insights di bawah ini untuk melihat backlog dengan memeriksa berapa banyak pod yang tidak dapat di-unscheduled selama jangka waktu tertentu. Kemudian kita bisa menyelam lebih jauh ke dalam pesan pada kerangka waktu puncak untuk memahami sifat kemacetan. Misalnya, node tidak berputar cukup cepat, atau pembatas laju di penjadwal itu sendiri.

fields timestamp, pod, err, @message
| filter @logStream like "scheduler"
| filter @message like "Unable to schedule pod"
| parse @message  /^.(?<date>\d{4})\s+(?<timestamp>\d+:\d+:\d+\.\d+)\s+\S*\s+\S+\]\s\"(.*?)\"\s+pod=(?<pod>\"(.*?)\")\s+err=(?<err>\"(.*?)\")/
| count(*) as count by pod, err
| sort count desc

Di sini kita melihat kesalahan dari penjadwal yang mengatakan pod tidak digunakan karena PVC penyimpanan tidak tersedia.

CloudWatch Kueri log
catatan

Pencatatan audit harus diaktifkan pada bidang kontrol untuk mengaktifkan fungsi ini. Ini juga merupakan praktik terbaik untuk membatasi retensi log agar tidak menaikkan biaya dari waktu ke waktu yang tidak perlu. Contoh untuk mengaktifkan semua fungsi logging menggunakan alat EKSCTL di bawah ini.

cloudWatch: clusterLogging: enableTypes: ["*"] logRetentionInDays: 10

Manajer Pengontrol Kube

Kube Controller Manager, seperti semua pengendali lainnya, memiliki batasan berapa banyak operasi yang dapat dilakukan sekaligus. Mari kita tinjau apa beberapa flag tersebut dengan melihat konfigurasi KOPS di mana kita dapat mengatur parameter ini.

kubeControllerManager: concurrentEndpointSyncs: 5 concurrentReplicasetSyncs: 5 concurrentNamespaceSyncs: 10 concurrentServiceaccountTokenSyncs: 5 concurrentServiceSyncs: 5 concurrentResourceQuotaSyncs: 5 concurrentGcSyncs: 20 kubeAPIBurst: 30 kubeAPIQPS: "20"

Pengontrol ini memiliki antrian yang terisi selama waktu churn tinggi pada sebuah cluster. Dalam hal ini kita melihat replicaset set controller memiliki backlog besar dalam antreannya.

Antrian

Kami memiliki dua cara berbeda untuk mengatasi situasi seperti itu. Jika menjalankan dikelola sendiri, kami cukup meningkatkan goroutine bersamaan, namun ini akan berdampak pada etcd dengan memproses lebih banyak data di KCM. Pilihan lainnya adalah mengurangi jumlah objek replicaset yang digunakan .spec.revisionHistoryLimit pada penerapan untuk mengurangi jumlah objek replicaset yang dapat kita kembalikan, sehingga mengurangi tekanan pada pengontrol ini.

spec: revisionHistoryLimit: 2

Fitur Kubernetes lainnya dapat disetel atau dimatikan untuk mengurangi tekanan pada sistem churn rate tinggi. Misalnya, jika aplikasi di pod kita tidak perlu berbicara dengan API k8s secara langsung, maka mematikan rahasia yang diproyeksikan ke dalam pod tersebut akan mengurangi beban. ServiceaccountTokenSyncs Ini adalah cara yang lebih diinginkan untuk mengatasi masalah seperti itu jika memungkinkan.

kind: Pod spec: automountServiceAccountToken: false

Dalam sistem di mana kita tidak bisa mendapatkan akses ke metrik, kita dapat melihat kembali log untuk mendeteksi pertentangan. Jika kami ingin melihat jumlah permintaan yang sedang diproses pada per pengontrol atau tingkat agregat, kami akan menggunakan Kueri Wawasan CloudWatch Log berikut.

Total Volume yang Diproses oleh KCM

# Query to count API qps coming from kube-controller-manager, split by controller type.
# If you're seeing values close to 20/sec for any particular controller, it's most likely seeing client-side API throttling.
fields @timestamp, @logStream, @message
| filter @logStream like /kube-apiserver-audit/
| filter userAgent like /kube-controller-manager/
# Exclude lease-related calls (not counted under kcm qps)
| filter requestURI not like "apis/coordination.k8s.io/v1/namespaces/kube-system/leases/kube-controller-manager"
# Exclude API discovery calls (not counted under kcm qps)
| filter requestURI not like "?timeout=32s"
# Exclude watch calls (not counted under kcm qps)
| filter verb != "watch"
# If you want to get counts of API calls coming from a specific controller, uncomment the appropriate line below:
# | filter user.username like "system:serviceaccount:kube-system:job-controller"
# | filter user.username like "system:serviceaccount:kube-system:cronjob-controller"
# | filter user.username like "system:serviceaccount:kube-system:deployment-controller"
# | filter user.username like "system:serviceaccount:kube-system:replicaset-controller"
# | filter user.username like "system:serviceaccount:kube-system:horizontal-pod-autoscaler"
# | filter user.username like "system:serviceaccount:kube-system:persistent-volume-binder"
# | filter user.username like "system:serviceaccount:kube-system:endpointslice-controller"
# | filter user.username like "system:serviceaccount:kube-system:endpoint-controller"
# | filter user.username like "system:serviceaccount:kube-system:generic-garbage-controller"
| stats count(*) as count by user.username
| sort count desc

Kunci utama di sini adalah ketika melihat masalah skalabilitas, untuk melihat setiap langkah di jalur (API, penjadwal, KCM, dll) sebelum pindah ke fase pemecahan masalah terperinci. Seringkali dalam produksi Anda akan menemukan bahwa dibutuhkan penyesuaian pada lebih dari satu bagian Kubernetes untuk memungkinkan sistem bekerja dengan kinerja terbaiknya. Sangat mudah untuk secara tidak sengaja memecahkan masalah apa yang hanya gejala (seperti batas waktu simpul) dari leher botol yang jauh lebih besar.

ETCD

etcd menggunakan file yang dipetakan memori untuk menyimpan pasangan nilai kunci secara efisien. Ada mekanisme perlindungan untuk mengatur ukuran ruang memori ini tersedia ditetapkan umumnya pada batas 2, 4, dan 8GB. Lebih sedikit objek dalam database berarti lebih sedikit pembersihan etcd yang perlu dilakukan ketika objek diperbarui dan versi yang lebih lama perlu dibersihkan. Proses pembersihan versi lama dari suatu objek disebut sebagai pemadatan. Setelah sejumlah operasi pemadatan, ada proses selanjutnya yang memulihkan ruang ruang yang dapat digunakan yang disebut defragging yang terjadi di atas ambang batas tertentu atau pada jadwal waktu yang tetap.

Ada beberapa item terkait pengguna yang dapat kita lakukan untuk membatasi jumlah objek di Kubernetes dan dengan demikian mengurangi dampak dari proses pemadatan dan de-fragmentasi. Misalnya, Helm tetap tinggirevisionHistoryLimit. Ini membuat objek yang lebih tua seperti ReplicaSets pada sistem untuk dapat melakukan rollback. Dengan menetapkan batas riwayat menjadi 2 kita dapat mengurangi jumlah objek (seperti ReplicaSets) dari sepuluh menjadi dua yang pada gilirannya akan mengurangi beban pada sistem.

apiVersion: apps/v1 kind: Deployment spec: revisionHistoryLimit: 2

Dari sudut pandang pemantauan, jika lonjakan latensi sistem terjadi dalam pola set yang dipisahkan oleh jam, memeriksa untuk melihat apakah proses defragmentasi ini adalah sumbernya dapat membantu. Kita bisa melihat ini dengan menggunakan CloudWatch Log.

Jika Anda ingin melihat start/end waktu defrag gunakan kueri berikut:

fields @timestamp, @message
| filter @logStream like /etcd-manager/
| filter @message like /defraging|defraged/
| sort @timestamp asc
Permintaan Defrag