View a markdown version of this page

Ikhtisar dasbor Wawasan Performa - Amazon DocumentDB

Terjemahan disediakan oleh mesin penerjemah. Jika konten terjemahan yang diberikan bertentangan dengan versi bahasa Inggris aslinya, utamakan versi bahasa Inggris.

Ikhtisar dasbor Wawasan Performa

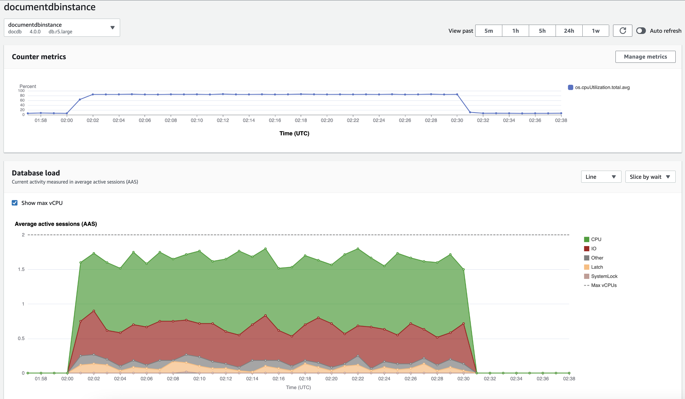
Dasbor adalah cara termudah untuk berinteraksi dengan Wawasan Performa. Contoh berikut menunjukkan dasbor untuk instance Amazon DocumentDB. Secara default, dasbor Wawasan Kinerja menunjukkan data selama satu jam terakhir.

Dasbor Performance Insights yang menampilkan pemanfaatan CPU dan pemuatan basis data dari waktu ke waktu untuk instans Amazon DocumentDB.

Dasbor dibagi menjadi beberapa bagian berikut:

  1. Metrik penghitung — Menampilkan data untuk metrik penghitung kinerja tertentu.

  2. Beban basis data - Menunjukkan bagaimana beban DB dibandingkan dengan kapasitas instans DB seperti yang diwakili oleh baris vCPU Max.

  3. Dimensi teratas - Menunjukkan dimensi teratas yang berkontribusi terhadap beban DB. Dimensi ini meliputiwaits,queries,hosts,databases, danapplications.

Bagan metrik penghitung

Dengan metrik penghitung, Anda dapat menyesuaikan dasbor Wawasan Performa untuk menyertakan hingga 10 grafik tambahan. Grafik ini menunjukkan pilihan lusinan metrik sistem operasi. Anda dapat menghubungkan informasi ini dengan muatan DB untuk membantu mengidentifikasi dan menganalisis masalah performa.

Bagan Metrik Penghitung menampilkan data untuk penghitung performa.

Bagan metrik penghitung yang menunjukkan pemanfaatan CPU dari waktu ke waktu.

Untuk mengubah penghitung kinerja, pilih Kelola metrik. Anda dapat memilih beberapa metrik OS seperti yang ditunjukkan pada gambar berikut. Untuk melihat detail setiap metrik, arahkan kursor ke nama metrik.

Antarmuka pemilihan metrik dasbor Performance Insights dengan opsi metrik OS.

Bagan muatan basis data

Bagan beban Database menunjukkan bagaimana aktivitas database dibandingkan dengan kapasitas instance seperti yang diwakili oleh baris Max vCPU. Secara default, bagan garis bertumpuk mewakili muatan DB sebagai sesi aktif rata-rata per unit waktu. Muatan DB diiris (dikelompokkan) berdasarkan status tunggu.

Bagan beban basis data menunjukkan sesi aktif rata-rata dari waktu ke waktu, dengan penggunaan CPU melonjak mendekati akhir.
Muatan DB diiris berdasarkan dimensi

Anda dapat memilih untuk menampilkan muatan sebagai sesi aktif yang dikelompokkan berdasarkan dimensi yang didukung. Gambar berikut menunjukkan dimensi untuk instance Amazon DocumentDB.

Grafik yang menunjukkan beban database dengan berbagai opsi “Slice by” ditampilkan dalam daftar dropdown.
Detail muatan DB untuk item dimensi

Untuk melihat detail tentang item muatan DB dalam dimensi, arahkan kursor ke nama item. Gambar berikut menunjukkan rincian untuk pernyataan query.

Grafik batang yang menunjukkan beban database dengan detail tambahan ditampilkan saat mengarahkan kursor ke nama item.

Untuk melihat detail setiap item selama periode waktu yang dipilih dalam legenda, arahkan kursor ke item tersebut.

Grafik batang menunjukkan beban basis data dengan detail tambahan ditampilkan saat melayang di atas bilah.

Tabel Dimensi teratas

Tabel dimensi atas mengiris beban DB dengan dimensi yang berbeda. Dimensi adalah kategori atau “irisan menurut” untuk karakteristik muatan DB yang berbeda. Jika dimensinya adalah kueri, Kueri teratas menunjukkan pernyataan kueri yang berkontribusi paling besar pada beban DB.

Pilih salah satu tab dimensi berikut.

Tab Dimensi kueri teratas yang menampilkan dua kueri teratas.

Tabel berikut memberikan deskripsi singkat dari setiap tab.

Tab Deskripsi

Tunggu teratas

Peristiwa di mana backend basis data sedang menunggu

Kueri teratas

Pernyataan kueri yang sedang berjalan

Host teratas

IP host dan port klien yang terhubung

Basis data teratas

Nama basis data yang terhubung ke klien

Aplikasi teratas

Nama aplikasi yang terhubung ke basis data

Untuk mempelajari cara menganalisis kueri menggunakan tab Kueri teratas, lihat. Ikhtisar tab Kueri teratas