Uji dan simulasikan dasbor - Amazon Connect

Terjemahan disediakan oleh mesin penerjemah. Jika konten terjemahan yang diberikan bertentangan dengan versi bahasa Inggris aslinya, utamakan versi bahasa Inggris.

Uji dan simulasikan dasbor

Amazon Connect mendukung pengujian dan simulasi dasbor dan metrik. Untuk melihat dasbor ini, Anda harus menetapkan izin di halaman profil keamanan untuk Analytics dan Optimization for Dashboards ke semua dan menetapkan izin di profil keamanan untuk Pengujian dan simulasi untuk kasus Uji untuk dilihat.

Prosedur berikut menunjukkan cara melihat dasbor.

Untuk melihat dasbor
  1. Buka konsol Amazon Connect di https://console.aws.amazon.com/connect/.

  2. Di panel navigasi utama, pilih Analytics dan optimasi, lalu pilih Dasbor dan laporan.

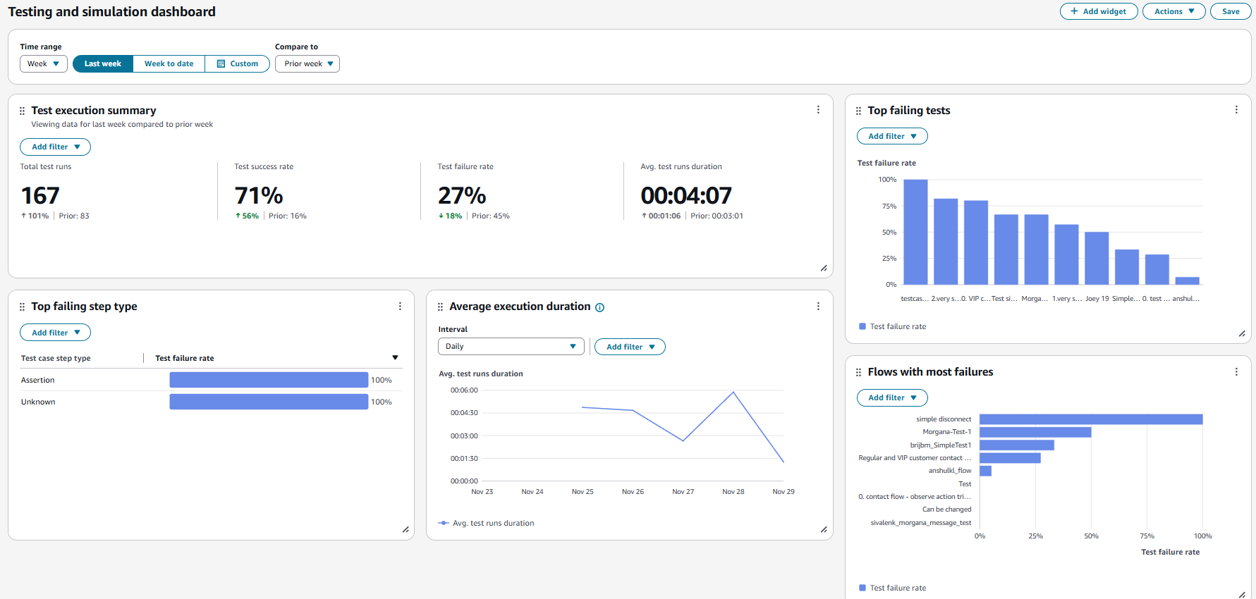
  3. Pilih Dasbor Uji dan simulasi. Dasbor menampilkan laporan analitik tentang eksekusi pengujian termasuk metrik ringkasan, rincian berbagai metrik kegagalan, dan metrik durasi eksekusi.