Unduh dan tinjau log Panel Kontrol Kontak Amazon Connect (CCP) - Amazon Connect

Terjemahan disediakan oleh mesin penerjemah. Jika konten terjemahan yang diberikan bertentangan dengan versi bahasa Inggris aslinya, utamakan versi bahasa Inggris.

Unduh dan tinjau log Panel Kontrol Kontak Amazon Connect (CCP)

Topik ini ditujukan untuk admin dan pengembang TI yang perlu memecahkan masalah dengan Panel Kontrol Kontak (CCP) agen.

Unduh log CCP

  1. Di desktop agen, di PKC mereka, pilih Pengaturan, Unduh log.

    PKC, ikon pengaturan di sudut kanan atas, tautan log unduhan di bagian bawah halaman.
  2. agent-log.txtFile disimpan ke direktori default browser Anda. Setelah file diunduh, Anda dapat mengubah nama file dengan cara yang sama Anda mengganti nama file lain di komputer Anda. Anda tidak dapat menyesuaikan nama file sebelum file diunduh.

Tinjau log PKC menggunakan Amazon Connect CCP Log Parser

Setelah mengunduh log CCP agen, Anda dapat menggunakan Amazon Connect CCP Log Parser untuk memecahkan masalah lebih lanjut dan mendapatkan tampilan yang lebih baik tentang kesalahan dan detail verbose tentang bagaimana kesalahan terjadi. Melihat log CCP juga akan memungkinkan Anda mengidentifikasi kesalahan dan menyelesaikan jika memungkinkan.

Untuk memuat file log CCP ke dalam parser log CCP dan melihat log
  1. Buka CCP Log Parser ()https://tools.connect.aws/ccp-log-parser/.

  2. Seret dan jatuhkan file log Anda, misalnya, agent-log.txt ke parser. Gambar berikut menunjukkan parser log.

    Antarmuka Amazon Connect CCP Log Parser yang menampilkan area unggahan file untuk menganalisis log agen.
  3. Pada tab Snapshots & Logs Anda dapat melihat log yang direkam selama sesi agen.

    Biasanya entri log diciutkan tetapi sebagian besar entri log berisi informasi lebih lanjut. Untuk melihat objek log asli dalam format JSON, klik tombol + untuk memperluas atau menciutkan baris log dengan informasi lebih lanjut.

    catatan

    Log CCP tidak bertahan melalui penyegaran browser.

    CCP Log Parser menampilkan entri log agen yang diurai dengan detail yang dapat diperluas.
  4. Di sisi kiri entri log, Anda dapat memilih Snapshots. CCP secara berkala mengambil AgentSnapshot dari Amazon Connect. Snapshot menampilkan status agen yang ditangkap selama periode pengambilan ini. Mengklik satu Snapshot menyoroti bagian dari snapshot itu hingga snapshot berikutnya.

    CCP Log Parser menampilkan panel Snapshots dengan informasi status agen.
  5. Gambar berikut menunjukkan log Snapshot, dengan kesalahan softphone.

    CCP Log Parser menampilkan log Snapshot dengan pesan kesalahan softphone.
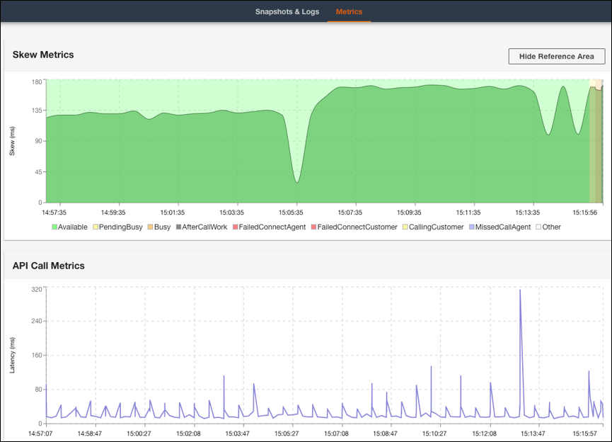
  6. Pada tab Metrik, Anda dapat melihat metrik berikut:

    • Skew Metrics menunjukkan perbedaan antara stempel waktu lokal sisi klien (stasiun kerja agen) dan stempel waktu sisi server (layanan Amazon Connect) dalam milidetik.

    • Metrik Panggilan API menunjukkan latensi panggilan API dari CCP.

    • Metrik WebRTC: Tersedia jika panggilan dilakukan dengan CCP. Metrik WebRTC menunjukkan kondisi aliran media selama panggilan.

    Tab CCP Log Parser Metrics menampilkan data Metrik Skew dan Metrik Panggilan API.
    Bagian Metrik WebRTC Pengurai Log CCP yang menampilkan kondisi aliran media selama panggilan berlangsung.

Untuk petunjuk tentang pemecahan masalah kualitas panggilan, lihat. Memecahkan masalah kualitas audio dengan menggunakan QualityMetrics dalam catatan kontak