Evaluasi kebijakan penskalaan prediktif Anda - Amazon EC2 Auto Scaling

Terjemahan disediakan oleh mesin penerjemah. Jika konten terjemahan yang diberikan bertentangan dengan versi bahasa Inggris aslinya, utamakan versi bahasa Inggris.

Evaluasi kebijakan penskalaan prediktif Anda

Sebelum Anda menggunakan kebijakan penskalaan prediktif untuk menskalakan grup Auto Scaling, tinjau rekomendasi dan data lain untuk kebijakan Anda di konsol Amazon EC2 Auto Scaling. Ini penting karena Anda tidak ingin kebijakan penskalaan prediktif untuk menskalakan kapasitas aktual Anda sampai Anda tahu bahwa prediksinya akurat.

Jika grup Auto Scaling baru, berikan Amazon EC2 Auto Scaling 24 jam untuk membuat perkiraan pertama.

Saat Amazon EC2 Auto Scaling membuat perkiraan, ia menggunakan data historis. Jika grup Auto Scaling Anda belum memiliki banyak data historis terbaru, Amazon EC2 Auto Scaling mungkin untuk sementara mengisi ulang perkiraan dengan agregat yang dibuat dari agregat historis yang tersedia saat ini. Prakiraan diisi kembali hingga dua minggu sebelum tanggal pembuatan kebijakan.

Lihat rekomendasi penskalaan prediktif Anda

Untuk analisis yang efektif, Amazon EC2 Auto Scaling harus memiliki setidaknya dua kebijakan penskalaan prediktif untuk dibandingkan. (Namun, Anda masih dapat meninjau temuan untuk satu kebijakan.) Saat membuat beberapa kebijakan, Anda dapat mengevaluasi kebijakan yang menggunakan satu metrik terhadap kebijakan yang menggunakan metrik berbeda. Anda juga dapat mengevaluasi dampak dari nilai target dan kombinasi metrik yang berbeda. Setelah kebijakan penskalaan prediktif dibuat, Amazon EC2 Auto Scaling segera mulai mengevaluasi kebijakan mana yang akan melakukan pekerjaan yang lebih baik dalam menskalakan grup Anda.

Untuk melihat rekomendasi Anda di konsol Amazon EC2 Auto Scaling
  1. Buka konsol Amazon EC2 di https://console.aws.amazon.com/ec2/, dan pilih Grup Auto Scaling dari panel navigasi.

  2. Pilih kotak centang di samping grup Auto Scaling.

    Panel split terbuka di bagian bawah halaman.

  3. Pada tab Penskalaan otomatis, di bawah Kebijakan penskalaan prediktif, Anda dapat melihat detail tentang kebijakan beserta rekomendasi kami. Rekomendasi memberi tahu Anda apakah kebijakan penskalaan prediktif melakukan pekerjaan yang lebih baik daripada tidak menggunakannya.

    Jika Anda tidak yakin apakah kebijakan penskalaan prediktif sesuai untuk grup Anda, tinjau kolom Dampak ketersediaan dan dampak Biaya untuk memilih kebijakan yang tepat. Informasi untuk setiap kolom memberi tahu Anda apa dampak kebijakan tersebut.

    • Dampak ketersediaan: Menjelaskan apakah kebijakan akan menghindari dampak negatif terhadap ketersediaan dengan menyediakan instans yang cukup untuk menangani beban kerja, dibandingkan dengan tidak menggunakan kebijakan.

    • Dampak biaya: Menjelaskan apakah kebijakan akan menghindari dampak negatif pada biaya Anda dengan tidak menyediakan contoh yang berlebihan, dibandingkan dengan tidak menggunakan kebijakan. Dengan terlalu banyak penyediaan, instans Anda kurang dimanfaatkan atau tidak digunakan, yang hanya menambah dampak biaya.

    Jika Anda memiliki beberapa kebijakan, maka tag prediksi terbaik akan ditampilkan di samping nama kebijakan yang memberikan manfaat ketersediaan terbanyak dengan biaya lebih rendah. Lebih banyak bobot diberikan untuk dampak ketersediaan.

  4. (Opsional) Untuk memilih periode waktu yang diinginkan untuk hasil rekomendasi, pilih nilai yang Anda inginkan dari dropdown periode Evaluasi: 2 hari, 1 minggu, 2 minggu, 4 minggu, 6 minggu, atau 8 minggu. Secara default, periode evaluasi adalah dua minggu terakhir. Periode evaluasi yang lebih lama memberikan lebih banyak poin data ke hasil rekomendasi. Namun, menambahkan lebih banyak titik data mungkin tidak meningkatkan hasil jika pola beban Anda telah berubah, seperti setelah periode permintaan yang luar biasa. Dalam hal ini, Anda bisa mendapatkan rekomendasi yang lebih fokus dengan melihat data yang lebih baru.

catatan

Rekomendasi dibuat hanya untuk kebijakan yang hanya dalam mode Forecast. Fitur rekomendasi bekerja lebih baik ketika kebijakan berada dalam mode Forecast only selama periode evaluasi. Jika Anda memulai kebijakan dalam mode Forecast dan skala dan beralih ke mode Forecast only nanti, temuan untuk kebijakan tersebut cenderung bias. Ini karena kebijakan telah berkontribusi terhadap kapasitas aktual.

Tinjau grafik pemantauan penskalaan prediktif

Di konsol Amazon EC2 Auto Scaling, Anda dapat meninjau perkiraan hari, minggu, atau bulan sebelumnya untuk memvisualisasikan seberapa baik kinerja kebijakan dari waktu ke waktu. Anda juga dapat menggunakan informasi ini untuk mengevaluasi keakuratan prediksi saat memutuskan apakah akan membiarkan kebijakan menskalakan kapasitas aktual Anda.

Untuk meninjau grafik pemantauan penskalaan prediktif di konsol Amazon EC2 Auto Scaling
  1. Pilih kebijakan dari daftar Kebijakan penskalaan prediktif.

  2. Di bagian Pemantauan, Anda dapat melihat perkiraan masa lalu dan masa depan kebijakan Anda untuk beban dan kapasitas terhadap nilai aktual. Grafik beban menunjukkan perkiraan beban dan nilai aktual untuk metrik beban yang Anda pilih. Grafik Kapasitas menunjukkan jumlah contoh yang diprediksi oleh kebijakan. Ini juga mencakup jumlah sebenarnya dari instans yang diluncurkan. Garis vertikal memisahkan nilai historis dari perkiraan masa depan. Grafik ini tersedia segera setelah kebijakan dibuat.

  3. (Opsional) Untuk mengubah jumlah data historis yang ditampilkan dalam bagan, pilih nilai yang Anda inginkan dari dropdown Periode evaluasi di bagian atas halaman. Periode evaluasi tidak mengubah data di halaman ini dengan cara apa pun. Itu hanya mengubah jumlah data historis yang ditampilkan.

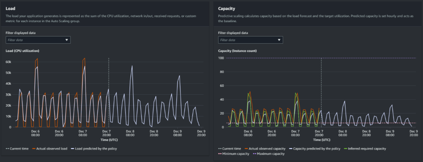
Gambar berikut menunjukkan grafik Beban dan Kapasitas saat prakiraan telah diterapkan beberapa kali. Prakiraan penskalaan prediktif dimuat berdasarkan data beban historis Anda. Beban yang dihasilkan aplikasi Anda direpresentasikan sebagai jumlah pemanfaatan CPU, masuk/keluar jaringan, permintaan yang diterima, atau metrik kustom untuk setiap instance dalam grup Auto Scaling. Penskalaan prediktif menghitung kebutuhan kapasitas masa depan berdasarkan perkiraan beban dan pemanfaatan target yang ingin Anda capai untuk metrik penskalaan.

Grafik penskalaan prediktif
Bandingkan data dalam grafik Load

Setiap garis horizontal mewakili serangkaian titik data berbeda yang dilaporkan dalam interval satu jam:

  1. Beban yang diamati aktual menggunakan statistik SUM untuk metrik beban yang Anda pilih untuk menunjukkan total beban per jam terakhir.

  2. Beban yang diprediksi oleh kebijakan menunjukkan prediksi beban per jam. Prediksi ini didasarkan pada dua minggu sebelumnya dari pengamatan beban aktual.

Bandingkan data dalam grafik Kapasitas

Setiap garis horizontal mewakili serangkaian titik data berbeda yang dilaporkan dalam interval satu jam:

  1. Kapasitas pengamatan aktual menunjukkan kapasitas aktual grup Auto Scaling Anda sebelumnya saat GroupTotalInstancesmetrik diaktifkan. Kapasitas ini tergantung pada kebijakan penskalaan Anda yang lain dan ukuran grup minimum selama periode waktu yang dipilih.

  2. Kapasitas yang diprediksi oleh kebijakan menunjukkan kapasitas dasar yang dapat Anda harapkan pada awal setiap jam ketika kebijakan dalam mode Forecast dan skala.

  3. Kapasitas yang diperlukan yang disimpulkan menunjukkan kapasitas ideal untuk mempertahankan metrik penskalaan pada nilai target yang Anda pilih.

  4. Kapasitas minimum menunjukkan kapasitas minimum grup Auto Scaling.

  5. Kapasitas maksimum menunjukkan kapasitas maksimum grup Auto Scaling.

Untuk tujuan menghitung kapasitas yang diperlukan yang disimpulkan, kita mulai dengan mengasumsikan bahwa setiap instance sama-sama digunakan pada nilai target yang ditentukan. Dalam praktiknya, contoh tidak digunakan secara merata. Dengan mengasumsikan bahwa pemanfaatan tersebar secara seragam antar contoh, bagaimanapun, kita dapat membuat perkiraan kemungkinan jumlah kapasitas yang dibutuhkan. Persyaratan kapasitas kemudian dihitung berbanding terbalik dengan metrik penskalaan yang Anda gunakan untuk kebijakan penskalaan prediktif Anda. Dengan kata lain, ketika kapasitas meningkat, metrik penskalaan menurun pada tingkat yang sama. Misalnya, jika kapasitas berlipat ganda, metrik penskalaan harus berkurang setengahnya.

Rumus untuk kapasitas yang dibutuhkan yang disimpulkan:

sum of (actualCapacityUnits*scalingMetricValue)/(targetUtilization)

Sebagai contoh, kita mengambil actualCapacityUnits (10) dan scalingMetricValue (30) untuk satu jam tertentu. Kami kemudian mengambil targetUtilization yang Anda tentukan dalam kebijakan penskalaan prediktif Anda (60) dan menghitung kapasitas yang diperlukan yang disimpulkan untuk jam yang sama. Ini mengembalikan nilai5. Ini berarti bahwa lima adalah jumlah kapasitas yang disimpulkan yang diperlukan untuk mempertahankan kapasitas dalam proporsi terbalik langsung dengan nilai target metrik penskalaan.

catatan

Berbagai tuas tersedia bagi Anda untuk menyesuaikan dan meningkatkan penghematan biaya dan ketersediaan aplikasi Anda.

  • Anda menggunakan penskalaan prediktif untuk kapasitas dasar dan penskalaan dinamis untuk menangani kapasitas tambahan. Penskalaan dinamis bekerja secara independen dari penskalaan prediktif, penskalaan masuk dan keluar berdasarkan pemanfaatan saat ini. Pertama, Amazon EC2 Auto Scaling menghitung jumlah instans yang disarankan untuk setiap kebijakan penskalaan dinamis. Kemudian, skala berdasarkan kebijakan yang menyediakan jumlah instance terbesar.

  • Agar penskalaan masuk terjadi saat beban berkurang, grup Auto Scaling Anda harus selalu memiliki setidaknya satu kebijakan penskalaan dinamis dengan bagian penskalaan diaktifkan.

  • Anda dapat meningkatkan kinerja penskalaan dengan memastikan bahwa kapasitas minimum dan maksimum Anda tidak terlalu membatasi. Kebijakan dengan jumlah instans yang direkomendasikan yang tidak termasuk dalam rentang kapasitas minimum dan maksimum akan dicegah dari penskalaan masuk dan keluar.