Créez des CloudWatch tableaux de bord personnalisés à l'aide de modèles CloudFormation - Amazon WorkSpaces

Les traductions sont fournies par des outils de traduction automatique. En cas de conflit entre le contenu d'une traduction et celui de la version originale en anglais, la version anglaise prévaudra.

Créez des CloudWatch tableaux de bord personnalisés à l'aide de modèles CloudFormation

AWS fournit des CloudFormation modèles que vous pouvez utiliser pour créer des CloudWatch tableaux de bord personnalisés. WorkSpaces Choisissez parmi les options de CloudFormation modèle suivantes pour créer des tableaux de bord personnalisés pour vous WorkSpaces dans la CloudFormation console.

Considérations à prendre en compte avant de commencer

Tenez compte des points suivants avant de commencer à utiliser des CloudWatch tableaux de bord personnalisés :

  • Créez vos tableaux de bord de la même manière Région AWS que le déploiement que WorkSpaces vous souhaitez surveiller.

  • Vous pouvez également créer des tableaux de bord personnalisés à l'aide de la CloudWatch console.

  • Un coût peut être associé aux CloudWatch tableaux de bord personnalisés. Pour plus d'informations sur les tarifs, consultez Amazon CloudWatch Pricing

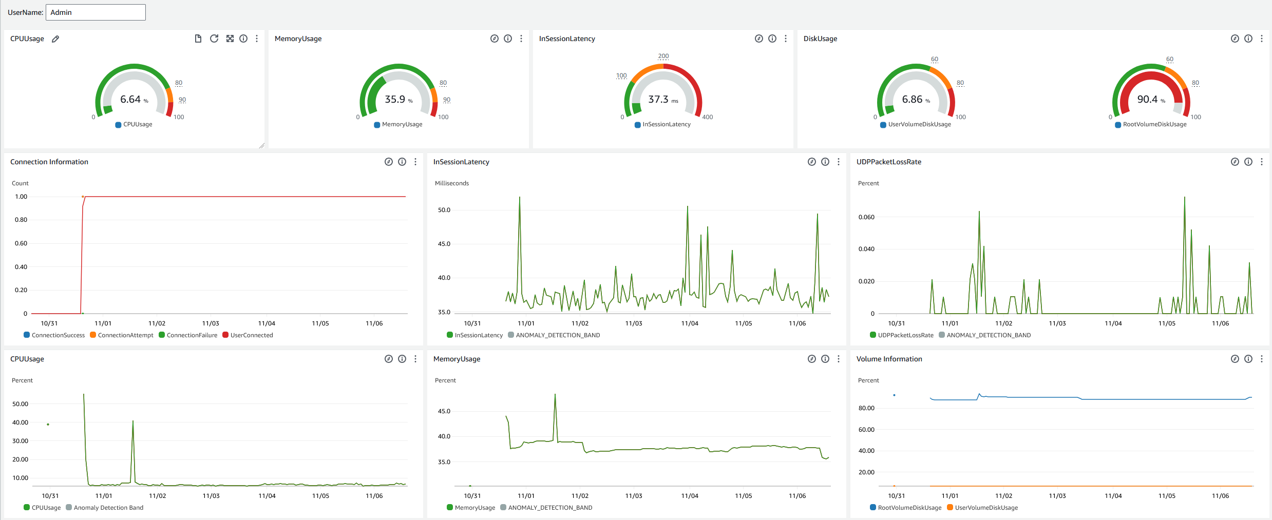
Tableau de bord du service d'assistance

Le tableau de bord du service d'assistance affiche les statistiques suivantes pour un sujet spécifique WorkSpace :

  • Utilisation de l’UC

  • Utilisation de la mémoire

  • Latence en cours de session

  • Volume racine

  • Volume d'utilisateurs

  • Perte de paquets

  • Utilisation du disque

Voici un exemple du tableau de bord du service d'assistance.

Exemple de tableau de bord du service d'assistance pour CloudWatch.

Procédez comme suit pour créer un tableau de bord personnalisé lors de CloudWatch l'utilisation CloudFormation.

  1. Ouvrez la page Create Stack dans la CloudFormation console. Ce lien ouvre la page contenant l'emplacement du compartiment Amazon S3 du modèle de tableau de CloudWatch bord personnalisé du service d'assistance prérempli.

  2. Passez en revue les sélections par défaut sur la page Create Stack. Notez que le champ URL Amazon S3 est prérempli avec l'emplacement du compartiment Amazon S3 du CloudFormation modèle.

  3. Choisissez Suivant.

  4. Dans la zone de texte Nom de la pile, entrez le nom de la pile.

    Ce nom est un identifiant qui vous aidera à retrouver une pile particulière dans une liste de piles. Un nom de pile ne peut contenir que des caractères alphanumériques (sensibles à la casse) et des traits d’union. Il doit commencer par un caractère alphabétique et ne doit pas dépasser 128 caractères.

  5. Dans la zone de DashboardNametexte, entrez le nom que vous souhaitez attribuer à votre tableau de bord.

    Le nom du tableau de bord ne peut contenir que des caractères alphanumériques, un tiret () et un trait de soulignement (). _

  6. Choisissez Suivant.

  7. Passez en revue les sélections par défaut sur la page Configurer les options de pile, puis choisissez Next.

  8. Faites défiler la page vers le bas jusqu'à Transformations susceptibles de nécessiter des fonctionnalités d'accès et cochez les cases de confirmation. Choisissez ensuite Soumettre pour créer la pile et le tableau de CloudWatch bord personnalisé.

    Important

    Un coût peut être associé aux CloudWatch tableaux de bord personnalisés. Pour plus d'informations sur les tarifs, consultez Amazon CloudWatch Pricing

  9. Ouvrez la CloudWatch console à l'adresse https://console.aws.amazon.com/cloudwatch/.

  10. Dans la barre de navigation de gauche, sélectionnez Tableaux de bord.

  11. Sous Tableaux de bord personnalisés, choisissez le tableau de bord portant le nom du tableau de bord que vous avez saisi plus tôt dans cette procédure.

  12. À l'aide du modèle d'exemple du centre UserName d'assistance, entrez le WorkSpace pour surveiller ses données.

Tableau de bord Connection Insights

Le tableau de bord Connection Insights affiche les versions des clients, les plateformes et les adresses IP connectées à votre WorkSpaces. Ce tableau de bord vous permet de mieux comprendre comment vos utilisateurs se connectent afin de pouvoir les informer de manière proactive en utilisant un client obsolète. Les variables dynamiques vous permettent de surveiller les détails des adresses IP ou des annuaires spécifiques.

Voici un exemple du tableau de bord Connection Insights.

Exemple de tableau de bord d'informations sur les connexions pour CloudWatch.

Procédez comme suit pour créer un tableau de bord personnalisé lors de CloudWatch l'utilisation CloudFormation.

  1. Ouvrez la page Create Stack dans la CloudFormation console. Ce lien ouvre la page contenant l'emplacement du compartiment Amazon S3 du modèle de tableau de CloudWatch bord personnalisé Connection Insights prérempli.

  2. Passez en revue les sélections par défaut sur la page Create Stack. Notez que le champ URL Amazon S3 est prérempli avec l'emplacement du compartiment Amazon S3 du CloudFormation modèle.

  3. Choisissez Suivant.

  4. Dans la zone de texte Nom de la pile, entrez le nom de la pile.

    Ce nom est un identifiant qui vous aidera à retrouver une pile particulière dans une liste de piles. Un nom de pile ne peut contenir que des caractères alphanumériques (sensibles à la casse) et des traits d’union. Il doit commencer par un caractère alphabétique et ne doit pas dépasser 128 caractères.

  5. Dans la zone de DashboardNametexte, entrez le nom que vous souhaitez attribuer à votre tableau de bord. Entrez d'autres informations pertinentes sur la configuration du groupe d' CloudWatch accès.

    Le nom du tableau de bord ne peut contenir que des caractères alphanumériques, un tiret () et un trait de soulignement (). _

  6. Sous LogRetention, entrez le nombre de jours pendant lesquels vous souhaitez conserver votre LogGroup nom.

  7. Sous SetupEventBridge, indiquez si vous souhaitez déployer la EventBridge règle pour obtenir les journaux WorkSpaces d'accès.

  8. Sous WorkSpaceAccessLogsName, entrez le nom du CloudWatch LogGroup titulaire des journaux WorkSpaces d'accès.

  9. Choisissez Suivant.

  10. Passez en revue les sélections par défaut sur la page Configurer les options de pile, puis choisissez Next.

  11. Faites défiler la page vers le bas jusqu'à Transformations susceptibles de nécessiter des fonctionnalités d'accès et cochez les cases de confirmation. Choisissez ensuite Soumettre pour créer la pile et le tableau de CloudWatch bord personnalisé.

    Important

    Un coût peut être associé aux CloudWatch tableaux de bord personnalisés. Pour plus d'informations sur les tarifs, consultez Amazon CloudWatch Pricing

  12. Ouvrez la CloudWatch console à l'adresse https://console.aws.amazon.com/cloudwatch/.

  13. Dans la barre de navigation de gauche, sélectionnez Tableaux de bord.

  14. Sous Tableaux de bord personnalisés, choisissez le tableau de bord portant le nom du tableau de bord que vous avez saisi plus tôt dans cette procédure.

  15. Vous pouvez désormais surveiller vos données à l'aide WorkSpace du tableau de bord Connection Insights.

Tableau de bord de surveillance Internet

Le tableau de bord de surveillance Internet affiche des informations détaillées sur le fournisseur de services Internet (ISP) que vos utilisateurs utilisent pour rejoindre leurs WorkSpaces instances. Il fournit des détails sur la ville, l'État, l'ASN, le nom du réseau, le nombre de personnes connectées WorkSpaces, les performances et les scores d'expérience. Vous pouvez également utiliser des adresses IP spécifiques pour obtenir les informations de vos utilisateurs qui se connectent à partir d'un emplacement spécifique. Déployez un moniteur CloudWatch Internet pour obtenir des informations sur les données des fournisseurs de services Internet. Pour plus d'informations, consultez la section Utilisation d'Amazon CloudWatch Internet Monitor.

Voici un exemple du tableau de bord de surveillance Internet.

Exemple de tableau de bord de surveillance Internet pour CloudWatch.
Pour créer un tableau de bord personnalisé en CloudWatch utilisant CloudFormation
Note

Avant de créer un tableau de bord personnalisé, assurez-vous de créer un moniteur Internet avec CloudWatch Internet Monitor. Pour plus d'informations, consultez Création d'un moniteur dans Amazon CloudWatch Internet Monitor à l'aide de la console

  1. Ouvrez la page Create Stack dans la CloudFormation console. Ce lien ouvre la page avec l'emplacement du compartiment Amazon S3 du modèle de tableau de CloudWatch bord personnalisé de surveillance Internet prérempli.

  2. Passez en revue les sélections par défaut sur la page Create Stack. Notez que le champ URL Amazon S3 est prérempli avec l'emplacement du compartiment Amazon S3 du CloudFormation modèle.

  3. Choisissez Suivant.

  4. Dans la zone de texte Nom de la pile, entrez le nom de la pile.

    Ce nom est un identifiant qui vous aidera à retrouver une pile particulière dans une liste de piles. Un nom de pile ne peut contenir que des caractères alphanumériques (sensibles à la casse) et des traits d’union. Il doit commencer par un caractère alphabétique et ne doit pas dépasser 128 caractères.

  5. Dans la zone de DashboardNametexte, entrez le nom que vous souhaitez attribuer à votre tableau de bord. Entrez d'autres informations pertinentes sur la configuration du groupe d' CloudWatch accès.

    Le nom du tableau de bord ne peut contenir que des caractères alphanumériques, un tiret () et un trait de soulignement (). _

  6. Sous ResourcesToMonitor, entrez l'ID du répertoire pour lequel vous avez activé la surveillance Internet.

  7. Sous MonitorName, entrez le nom du moniteur Internet que vous souhaitez utiliser.

  8. Choisissez Suivant.

  9. Passez en revue les sélections par défaut sur la page Configurer les options de pile, puis choisissez Next.

  10. Faites défiler la page vers le bas jusqu'à Transformations susceptibles de nécessiter des fonctionnalités d'accès et cochez les cases de confirmation. Choisissez ensuite Soumettre pour créer la pile et le tableau de CloudWatch bord personnalisé.

    Important

    Un coût peut être associé aux CloudWatch tableaux de bord personnalisés. Pour plus d'informations sur les tarifs, consultez Amazon CloudWatch Pricing

  11. Ouvrez la CloudWatch console à l'adresse https://console.aws.amazon.com/cloudwatch/.

  12. Dans la barre de navigation de gauche, sélectionnez Tableaux de bord.

  13. Sous Tableaux de bord personnalisés, choisissez le tableau de bord portant le nom du tableau de bord que vous avez saisi plus tôt dans cette procédure.

  14. Vous pouvez désormais surveiller vos données à WorkSpace l'aide du tableau de bord de surveillance Internet.