Tutoriel : Création et test d'une application sans serveur avec AWS Lambda - AWS Boîte à outils avec Amazon Q

Les traductions sont fournies par des outils de traduction automatique. En cas de conflit entre le contenu d'une traduction et celui de la version originale en anglais, la version anglaise prévaudra.

Tutoriel : Création et test d'une application sans serveur avec AWS Lambda

Vous pouvez créer une application Lambda sans serveur à l'aide AWS Toolkit for Visual Studio d'un modèle. Les modèles de projet Lambda incluent un modèle pour une application AWS sans serveur, qui est l' AWS Toolkit for Visual Studio implémentation du modèle d'application AWS sans serveur (SAM).AWS Ce type de projet vous permet de développer un ensemble de AWS Lambda fonctions et de les déployer avec toutes les AWS ressources nécessaires en tant qu'application complète, AWS CloudFormation afin d'orchestrer le déploiement.

Pour les prérequis et les informations relatives à la configuration du AWS Toolkit for Visual Studio, consultez la section Utilisation des modèles AWS Lambda dans AWS le Toolkit for Visual Studio.

Création d'un nouveau projet d'application AWS sans serveur

AWS Les projets d'applications sans serveur créent des fonctions Lambda à l'aide d'un CloudFormation modèle sans serveur. CloudFormation les modèles vous permettent de définir des ressources supplémentaires telles que des bases de données, d'ajouter des rôles IAM et de déployer plusieurs fonctions à la fois. Cela diffère des projets AWS Lambda, qui se concentrent sur le développement et le déploiement d'une fonction Lambda unique.

La procédure suivante décrit comment créer un nouveau projet d'application AWS sans serveur.

  1. Dans Visual Studio, développez le menu Fichier, développez Nouveau, puis choisissez Projet.

  2. Dans la boîte de dialogue Nouveau projet, assurez-vous que les listes déroulantes Langue, Plateforme et Type de projet sont définies sur « Tout... » et entrez aws lambda dans le champ Rechercher.

  3. Sélectionnez le modèle AWS Serverless Application with Tests (.NET Core - C#).

    Note

    Il est possible que le modèle AWS Serverless Application with Tests (.NET Core - C#) ne soit pas renseigné en haut des résultats.

  4. Cliquez sur Suivant pour ouvrir la boîte de dialogue Configurer votre nouveau projet.

  5. Dans la boîte de dialogue Configurer votre nouveau projet, saisissez ServerlessPowertools le nom, puis complétez les champs restants selon vos préférences. Cliquez sur le bouton Créer pour accéder à la boîte de dialogue Sélectionner le plan.

  6. Dans la boîte de dialogue Select Blueprint, choisissez les Powertools for AWS Lambda Blueprint, puis cliquez sur Terminer pour créer le projet Visual Studio.

Révision des fichiers de l'application sans serveur

Les sections suivantes fournissent un aperçu détaillé de trois fichiers d'application sans serveur créés pour votre projet :

  1. serverless.template

  2. Functions.cs

  3. aws-lambda-tools-defaults.json

1. serverless.template

Un serverless.template fichier est un AWS CloudFormation modèle pour déclarer vos fonctions Serverless et autres AWS ressources. Le fichier inclus dans ce projet contient une déclaration pour une seule fonction Lambda qui sera exposée via Amazon API Gateway en tant HTTP *Get* qu'opération. Vous pouvez modifier ce modèle pour personnaliser la fonction existante ou ajouter d'autres fonctions et autres ressources requises par votre application.

Voici un exemple de fichier serverless.template :

{ "AWSTemplateFormatVersion": "2010-09-09", "Transform": "AWS::Serverless-2016-10-31", "Description": "An AWS Serverless Application.", "Resources": { "Get": { "Type": "AWS::Serverless::Function", "Properties": { "Architectures": [ "x86_64" ], "Handler": "ServerlessPowertools::ServerlessPowertools.Functions::Get", "Runtime": "dotnet8", "CodeUri": "", "MemorySize": 512, "Timeout": 30, "Role": null, "Policies": [ "AWSLambdaBasicExecutionRole" ], "Environment": { "Variables": { "POWERTOOLS_SERVICE_NAME": "ServerlessGreeting", "POWERTOOLS_LOG_LEVEL": "Info", "POWERTOOLS_LOGGER_CASE": "PascalCase", "POWERTOOLS_TRACER_CAPTURE_RESPONSE": true, "POWERTOOLS_TRACER_CAPTURE_ERROR": true, "POWERTOOLS_METRICS_NAMESPACE": "ServerlessGreeting" } }, "Events": { "RootGet": { "Type": "Api", "Properties": { "Path": "/", "Method": "GET" } } } } } }, "Outputs": { "ApiURL": { "Description": "API endpoint URL for Prod environment", "Value": { "Fn::Sub": "https://${ServerlessRestApi}.execute-api.${AWS::Region}.amazonaws.com/Prod/" } } } }

Notez que de nombreux champs de ...AWS:: Serverless::Function... déclaration sont similaires aux champs d'un déploiement de projet Lambda. La journalisation, les métriques et le suivi de Powertools sont configurés via les variables d'environnement suivantes :

  • POWERTOOLS_SERVICE_NAME= ServerlessGreeting

  • PowerTools_Log_Level=Informations

  • POWERTOOLS_LOGGER_CASE= PascalCase

  • PowerTools_Tracer_Capture_Response=vrai

  • PowerTools_Tracer_Capture_Error=vrai

  • ESPACE DE NOMS POWERTOOLS_METRICS_= ServerlessGreeting

Pour obtenir des définitions et des informations supplémentaires sur les variables d'environnement, consultez le site Web Powertools for AWS Lambda references.

2. Functions.cs

Functions.csest un fichier de classe contenant une méthode C# mappée à une seule fonction déclarée dans le fichier modèle. La fonction Lambda répond aux HTTP Get méthodes d'API Gateway. Voici un exemple de Functions.cs fichier :

public class Functions { [Logging(LogEvent = true, CorrelationIdPath = CorrelationIdPaths.ApiGatewayRest)] [Metrics(CaptureColdStart = true)] [Tracing(CaptureMode = TracingCaptureMode.ResponseAndError)] public APIGatewayProxyResponse Get(APIGatewayProxyRequest request, ILambdaContext context) { Logger.LogInformation("Get Request"); var greeting = GetGreeting(); var response = new APIGatewayProxyResponse { StatusCode = (int)HttpStatusCode.OK, Body = greeting, Headers = new Dictionary (string, string) { { "Content-Type", "text/plain" } } }; return response; } [Tracing(SegmentName = "GetGreeting Method")] private static string GetGreeting() { Metrics.AddMetric("GetGreeting_Invocations", 1, MetricUnit.Count); return "Hello Powertools for AWS Lambda (.NET)"; } }

3. aws-lambda-tools-defaults.json

aws-lambda-tools-defaults.jsonfournit les valeurs par défaut pour l'assistant de AWS déploiement dans Visual Studio et les AWS Lambda commandes ajoutées à la CLI .NET Core. Voici un exemple du aws-lambda-tools-defaults.json fichier inclus dans ce projet :

{ "profile": "Default", "region": "us-east-1", "configuration": "Release", "s3-prefix": "ServerlessPowertools/", "template": "serverless.template", "template-parameters": "" }

Déploiement de l'application sans serveur

Pour déployer votre application sans serveur, procédez comme suit :

  1. Dans l'explorateur de solutions, ouvrez le menu contextuel de votre projet (cliquez avec le bouton droit de la souris) et choisissez Publier sur AWS Lambda pour ouvrir la boîte de dialogue Publier une application AWS sans serveur.

  2. Dans la boîte de dialogue Publier une application AWS sans serveur, entrez le nom du conteneur de CloudFormation pile dans le champ Stack Name.

  3. Dans le champ Compartiment S3, choisissez un compartiment Amazon S3 vers lequel votre bundle d'applications sera chargé ou choisissez le Nouveau... bouton et entrez le nom d'un nouveau compartiment Amazon S3. Choisissez ensuite Publier pour publier afin de déployer votre application.

    Note

    Votre CloudFormation stack et votre compartiment Amazon S3 doivent se trouver dans la même AWS région. Les autres paramètres de votre projet sont définis dans le serverless.template fichier.

    Image de la boîte de dialogue Publier une application AWS sans serveur.
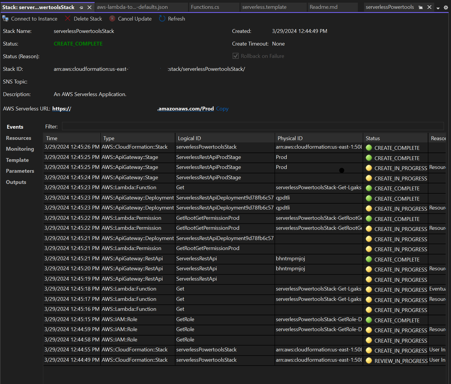
  4. La fenêtre Stack View s'ouvre pendant le processus de publication. Lorsque le déploiement est terminé, le champ État affiche :CREATE_COMPLETE.

    Image de la fenêtre d'affichage de la pile de déploiement dans Visual Studio.

Testez l'application sans serveur

Lorsque la création de la pile est terminée, vous pouvez consulter votre application à l'aide de l'URL AWS sans serveur. Si vous avez terminé ce didacticiel sans ajouter de fonctions ou de paramètres supplémentaires, l'accès à votre URL AWS sans serveur affiche la phrase suivante dans votre navigateur Web :Hello Powertools for AWS Lambda (.NET).