Utilisation de requêtes planifiées et de données brutes pour les analyses approfondies - Amazon Timestream

Pour des fonctionnalités similaires à celles d'Amazon Timestream pour, pensez à Amazon Timestream LiveAnalytics pour InfluxDB. Il permet une ingestion simplifiée des données et des temps de réponse aux requêtes à un chiffre en millisecondes pour des analyses en temps réel. Pour en savoir plus, cliquez ici.

Les traductions sont fournies par des outils de traduction automatique. En cas de conflit entre le contenu d'une traduction et celui de la version originale en anglais, la version anglaise prévaudra.

Utilisation de requêtes planifiées et de données brutes pour les analyses approfondies

Vous pouvez utiliser les statistiques agrégées sur l'ensemble de votre flotte pour identifier les domaines nécessitant une analyse approfondie, puis utiliser les données brutes pour explorer des données granulaires afin d'obtenir des informations plus approfondies.

Dans cet exemple, vous verrez comment vous pouvez utiliser un tableau de bord agrégé pour identifier tout déploiement (un déploiement concerne un microservice donné dans une région, une cellule, un silo et une zone de disponibilité donnés) qui semble avoir une utilisation du processeur plus élevée que les autres déploiements. Vous pouvez ensuite effectuer une analyse approfondie pour mieux comprendre à l'aide des données brutes. Étant donné que ces analyses peuvent être peu fréquentes et n'accéder qu'aux données pertinentes pour le déploiement, vous pouvez utiliser les données brutes pour cette analyse et vous n'avez pas besoin d'utiliser de requêtes planifiées.

Analyse détaillée par déploiement

Le tableau de bord ci-dessous permet d'accéder à des statistiques plus détaillées et plus détaillées au niveau du serveur dans le cadre d'un déploiement donné. Pour vous aider à analyser les différentes parties de votre flotte, ce tableau de bord utilise des variables telles que la région, la cellule, le silo, le microservice et la zone de disponibilité. Il affiche ensuite des statistiques agrégées pour ce déploiement.

Dashboard showing deployment statistics with filters for region, cell, silo, and other parameters.
CPU distribution graph showing consistent patterns for avg, p90, p95, and p99 values over 24 hours.

Dans la requête ci-dessous, vous pouvez voir que les valeurs choisies dans le menu déroulant des variables sont utilisées comme prédicats dans la WHERE clause de la requête, ce qui vous permet de vous concentrer uniquement sur les données du déploiement. Ensuite, le panneau trace les métriques agrégées du processeur pour les instances de ce déploiement. Vous pouvez utiliser les données brutes pour effectuer cette analyse détaillée avec une latence de requête interactive afin d'obtenir des informations plus approfondies.

SELECT bin(time, 5m) as minute, ROUND(AVG(cpu_user), 2) AS avg_value, ROUND(APPROX_PERCENTILE(cpu_user, 0.9), 2) AS p90_value, ROUND(APPROX_PERCENTILE(cpu_user, 0.95), 2) AS p95_value, ROUND(APPROX_PERCENTILE(cpu_user, 0.99), 2) AS p99_value FROM "raw_data"."devops" WHERE time BETWEEN from_milliseconds(1636527099476) AND from_milliseconds(1636613499476) AND region = 'eu-west-1' AND cell = 'eu-west-1-cell-10' AND silo = 'eu-west-1-cell-10-silo-1' AND microservice_name = 'demeter' AND availability_zone = 'eu-west-1-3' AND measure_name = 'metrics' GROUP BY bin(time, 5m) ORDER BY 1

Statistiques au niveau de l'instance

Ce tableau de bord calcule en outre une autre variable qui répertorie également les personnes servers/instances ayant une utilisation élevée du processeur, triées par ordre décroissant d'utilisation. La requête utilisée pour calculer cette variable est affichée ci-dessous.

WITH microservice_cell_avg AS ( SELECT AVG(cpu_user) AS microservice_avg_metric FROM "raw_data"."devops" WHERE $__timeFilter AND measure_name = 'metrics' AND region = '${region}' AND cell = '${cell}' AND silo = '${silo}' AND availability_zone = '${availability_zone}' AND microservice_name = '${microservice}' ), instance_avg AS ( SELECT instance_name, AVG(cpu_user) AS instance_avg_metric FROM "raw_data"."devops" WHERE $__timeFilter AND measure_name = 'metrics' AND region = '${region}' AND cell = '${cell}' AND silo = '${silo}' AND microservice_name = '${microservice}' AND availability_zone = '${availability_zone}' GROUP BY availability_zone, instance_name ) SELECT i.instance_name FROM instance_avg i CROSS JOIN microservice_cell_avg m WHERE i.instance_avg_metric > (1 + ${utilization_threshold}) * m.microservice_avg_metric ORDER BY i.instance_avg_metric DESC

Dans la requête précédente, la variable est recalculée dynamiquement en fonction des valeurs choisies pour les autres variables. Une fois que la variable est renseignée pour un déploiement, vous pouvez sélectionner des instances individuelles dans la liste pour mieux visualiser les métriques de cette instance. Vous pouvez sélectionner les différentes instances dans le menu déroulant des noms d'instance, comme le montre l'instantané ci-dessous.

List of Amazon Web Services (AWS) resource identifiers for Demeter instances in eu-west-1 region.
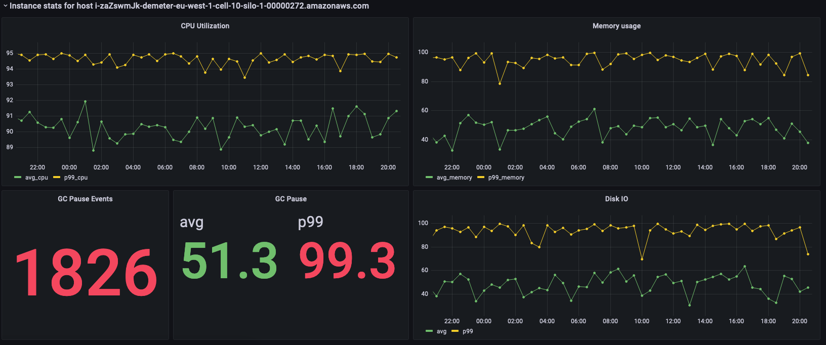
Dashboard showing CPU utilization, memory usage, GC pause events, and disk I/O metrics for an AWS instance.

Les panneaux précédents présentent les statistiques de l'instance sélectionnée et les requêtes utilisées pour récupérer ces statistiques sont présentées ci-dessous.

SELECT BIN(time, 30m) AS time_bin, AVG(cpu_user) AS avg_cpu, ROUND(APPROX_PERCENTILE(cpu_user, 0.99), 2) as p99_cpu FROM "raw_data"."devops" WHERE time BETWEEN from_milliseconds(1636527099477) AND from_milliseconds(1636613499477) AND measure_name = 'metrics' AND region = 'eu-west-1' AND cell = 'eu-west-1-cell-10' AND silo = 'eu-west-1-cell-10-silo-1' AND availability_zone = 'eu-west-1-3' AND microservice_name = 'demeter' AND instance_name = 'i-zaZswmJk-demeter-eu-west-1-cell-10-silo-1-00000272.amazonaws.com' GROUP BY BIN(time, 30m) ORDER BY time_bin desc
SELECT BIN(time, 30m) AS time_bin, AVG(memory_used) AS avg_memory, ROUND(APPROX_PERCENTILE(memory_used, 0.99), 2) as p99_memory FROM "raw_data"."devops" WHERE time BETWEEN from_milliseconds(1636527099477) AND from_milliseconds(1636613499477) AND measure_name = 'metrics' AND region = 'eu-west-1' AND cell = 'eu-west-1-cell-10' AND silo = 'eu-west-1-cell-10-silo-1' AND availability_zone = 'eu-west-1-3' AND microservice_name = 'demeter' AND instance_name = 'i-zaZswmJk-demeter-eu-west-1-cell-10-silo-1-00000272.amazonaws.com' GROUP BY BIN(time, 30m) ORDER BY time_bin desc
SELECT COUNT(gc_pause) FROM "raw_data"."devops" WHERE time BETWEEN from_milliseconds(1636527099477) AND from_milliseconds(1636613499478) AND measure_name = 'events' AND region = 'eu-west-1' AND cell = 'eu-west-1-cell-10' AND silo = 'eu-west-1-cell-10-silo-1' AND availability_zone = 'eu-west-1-3' AND microservice_name = 'demeter' AND instance_name = 'i-zaZswmJk-demeter-eu-west-1-cell-10-silo-1-00000272.amazonaws.com'
SELECT avg(gc_pause) as avg, round(approx_percentile(gc_pause, 0.99), 2) as p99 FROM "raw_data"."devops" WHERE time BETWEEN from_milliseconds(1636527099478) AND from_milliseconds(1636613499478) AND measure_name = 'events' AND region = 'eu-west-1' AND cell = 'eu-west-1-cell-10' AND silo = 'eu-west-1-cell-10-silo-1' AND availability_zone = 'eu-west-1-3' AND microservice_name = 'demeter' AND instance_name = 'i-zaZswmJk-demeter-eu-west-1-cell-10-silo-1-00000272.amazonaws.com'
SELECT BIN(time, 30m) AS time_bin, AVG(disk_io_reads) AS avg, ROUND(APPROX_PERCENTILE(disk_io_reads, 0.99), 2) as p99 FROM "raw_data"."devops" WHERE time BETWEEN from_milliseconds(1636527099478) AND from_milliseconds(1636613499478) AND measure_name = 'metrics' AND region = 'eu-west-1' AND cell = 'eu-west-1-cell-10' AND silo = 'eu-west-1-cell-10-silo-1' AND availability_zone = 'eu-west-1-3' AND microservice_name = 'demeter' AND instance_name = 'i-zaZswmJk-demeter-eu-west-1-cell-10-silo-1-00000272.amazonaws.com' GROUP BY BIN(time, 30m) ORDER BY time_bin desc