View a markdown version of this page

Surveillance opérationnelle unifiée avec Cluster Insights - Amazon OpenSearch Service

Les traductions sont fournies par des outils de traduction automatique. En cas de conflit entre le contenu d'une traduction et celui de la version originale en anglais, la version anglaise prévaudra.

Surveillance opérationnelle unifiée avec Cluster Insights

Amazon OpenSearch Service inclut désormais Cluster Insights, une solution de surveillance qui fournit une visibilité opérationnelle complète de vos clusters via un tableau de bord unique. Cela élimine la complexité liée à l'analyse et à la corrélation de divers journaux et mesures pour identifier les risques potentiels liés à la disponibilité ou aux performances du cluster. La solution automatise la consolidation des données opérationnelles critiques sur les nœuds, les index et les partitions, transformant ainsi le dépannage complexe en un processus rationalisé. Vous pouvez détecter des problèmes tels que les partitions volumineuses et les filigranes de disque faibles, consulter des métriques détaillées au niveau du nœud, de l'index et de la partition, et accéder aux meilleures pratiques en matière de sécurité et de résilience.

Note

Cluster Insights est disponible via l'interface utilisateur du OpenSearch service sans frais supplémentaires pour tous les utilisateurs exécutant OpenSearch la version 2.17 ou ultérieure. En outre, les domaines dotés des OpenSearch versions 2.17 et 2.19 doivent également disposer de la dernière mise à jour de la version du logiciel de service.

Avantages

  • Surveillance proactive : surveillez l'état du cluster de manière proactive à l'aide de mesures de performance détaillées pour tous les composants, des nœuds et des index individuels aux partitions et aux requêtes de recherche.

  • Visibilité unifiée : consolidez les données de surveillance dans un tableau de bord unique

  • Recommandations pratiques - Obtenez des step-by-step conseils pour la résolution des problèmes

  • Couverture complète : surveillez la sécurité, la stabilité et la résilience de vos OpenSearch clusters

  • Optimisation des requêtes : identifiez les requêtes gourmandes en ressources et optimisez les performances

Avec Cluster Insights, vous pouvez maintenir des performances de cluster optimales, réduire les frais d'exploitation et garantir la cohérence des meilleures pratiques dans l'ensemble de vos OpenSearch clusters

Accédez à Cluster Insights via la console

Passez en revue les recommandations en matière de performances et de résilience et apportez les modifications de configuration nécessaires, le tout au sein de la même console. Dans la console, sous l'onglet État du cluster, vous pouvez accéder à Cluster Insights qui répertorie tous les insights actifs. Cliquez sur n'importe quel Insight pour voir les recommandations.

Écran 1 : Cluster Insights sous l'onglet Cluster Health

Accédez à Cluster Insights et à des métriques détaillées via l' OpenSearch interface utilisateur

Vous pouvez consulter les informations relatives à un cluster de OpenSearch services spécifique via l'OpenSearch interface utilisateur (tableaux de bord). Dans l' OpenSearch interface utilisateur, une application est simplement une structure organisationnelle telle qu'un dossier. Chaque application peut se connecter à plusieurs clusters de OpenSearch services et afficher des informations les concernant. L'accès à Cluster Insights nécessite un rôle administratif dans l'application d' OpenSearch interface utilisateur.

Note

L'accès à Cluster Insights nécessite un rôle administratif dans l'application d' OpenSearch interface utilisateur.

Création et configuration d'une application pour afficher Cluster Insights

  1. Ouvrez la console de OpenSearch service à l'adresse https://console.aws.amazon.com/aos/home

  2. Choisissez OpenSearch UI (Dashboards) dans le menu de navigation de gauche

  3. Procédez comme suit pour créer et configurer une application :

  4. Après avoir effectué les deux étapes ci-dessus, vous pouvez consulter Cluster Insights dans le tableau de bord de l' OpenSearch interface utilisateur dans la section Paramètres > Administrateur des données > Cluster Insights. L'icône Paramètres se trouve en bas à gauche de l'écran de l' OpenSearch interface utilisateur.

Écran 2 : Accès à l'administrateur des données depuis l'interface utilisateur OpenSearch

Écran 3 : Cluster Insights dans la section Gérer les données

Comprendre Cluster Insights

Cette section décrit les différentes informations disponibles dans Cluster Insights.

Tableau de bord d'ensemble

La page de présentation de Cluster Insights, illustrée dans la capture d'écran suivante, fournit une vue globale de l'état de santé de votre cluster au niveau de l'application et comprend les sections suivantes :

Écran 4 : page d'accueil de Cluster Insights dans l'application d' OpenSearch interface utilisateur.

État actuel du cluster

Un graphique en forme de donut affiche l'état de santé de votre cluster :

  • Vert : tous les fragments et répliques principaux sont alloués aux nœuds

  • Jaune : tous les fragments principaux sont alloués, mais certaines répliques ne le sont pas

  • Rouge : au moins une partition principale n'est allouée à aucun nœud

Tendances des connaissances

Le graphique de tendance suit l'évolution des problèmes au cours des 30 derniers jours, ce qui vous aide à identifier les problèmes émergents et à suivre les progrès réalisés en matière de résolution.

Perspectives ouvertes actuelles

Un décompte organisé par gravité des informations ouvertes au cours des 30 derniers jours.

OpenSearch Clusters de services

Cette section répertorie tous vos OpenSearch clusters avec des statistiques clés, notamment le nombre de nœuds, le nombre de partitions et les requêtes actives.

Informations les plus pertinentes par niveau de gravité

Vous pouvez consulter les informations relatives à tous les domaines de votre application. Cette section donne la priorité aux problèmes nécessitant une attention immédiate (critiques et graves). Chaque aperçu inclut une description et des recommandations spécifiques, qui peuvent vous aider à vous concentrer d'abord sur les problèmes critiques.

Détails des informations

Chaque aperçu de la section Principales informations par gravité est interactif et fournit une analyse détaillée. Par exemple, lorsque vous choisissez l'aperçu Large Shard Size :

  1. Vous pouvez voir combien de partitions dépassent le seuil et quels indices sont affectés.

  2. Une carte des ressources identifie chaque partition surdimensionnée avec son index, son identifiant et sa taille actuelle.

  3. L'onglet des recommandations fournit des conseils step-by-step de correction.

  4. L'onglet Historique affiche une chronologie des actions de remédiation des ressources.

Détails du cluster

Lorsque vous sélectionnez un cluster spécifique dans la section Clusters de OpenSearch services, les informations OpenSearch relatives à ce cluster sont affichées dans les onglets suivants : État du cluster, vue des nœuds, vue de l'index, vue des partitions et vue des requêtes. L'onglet État du cluster affiche les informations suivantes :

Présentation de

Les informations clés incluent l'état du cluster, le nombre de partitions, le nombre de nœuds, le nombre d'index et les statistiques des documents.

Bonnes pratiques en matière de configuration

Les diagrammes en anneau indiquent la conformité aux paramètres recommandés en matière de résilience et de sécurité.

Informations

Un tableau répertorie les informations récemment générées pour le cluster, avec les mêmes instructions détaillées de ventilation et de correction disponibles sur la page de présentation.

Screen-5 : La vue d'ensemble de Cluster Health fournit des indicateurs clés, les meilleures pratiques et des informations

Lorsque vous cliquez sur un aperçu, vous pouvez voir les détails, les ressources concernées et les recommandations. En outre, vous pouvez également consulter l'historique des ressources fixes.

Screen-6 : Détails de l'aperçu. Vous fournit des détails, des recommandations et une chronologie historique.

Section des métriques

Les graphiques interactifs de cette section présentent les mesures de cluster suivantes :

  • Mesures de santé globales du cluster, telles que l'état du cluster, le statut d'écriture et les documents consultables

  • KPIs (Indicateurs de performance clés) tels que les taux d'indexation et de recherche et les latences

  • Mesures d'utilisation des ressources telles que l'utilisation de la machine virtuelle Java et du processeur

Vues des nœuds, des index et des partitions

Les vues Node, Index et Shard utilisent des OpenSearch statistiques pour fournir une visibilité détaillée des opérations du cluster. Vous pouvez consulter :

  • Mesures en temps réel telles que l'utilisation du processeur et la pression de la mémoire JVM

  • Rechercher et indexer les données de performance

  • Points névralgiques de ressources entre les composants du cluster

  • Diagnostic granulaire au niveau des nœuds

  • Tasse de partition la plus élevée allouée

Screen-7 : métriques au niveau du nœud, de l'index et de la partition

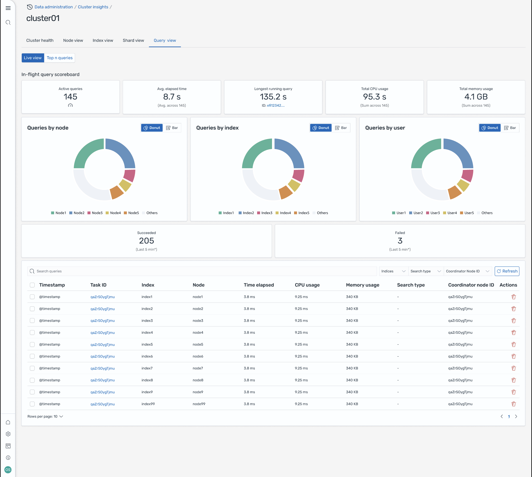
Vue de la requête

Note

La fonctionnalité Query View est prise en charge pour OpenSearch les versions 2.19 ou ultérieures.

La page Vue des requêtes vous permet de surveiller les requêtes gourmandes en ressources avec :

Configuration de l'accès

L'affichage des requêtes Top N nécessite des autorisations de contrôle d'accès précises. Vérifiez les points suivants :

  • Le contrôle d'accès détaillé est activé sur votre domaine.

  • Votre rôle IAM (ou utilisateur interne) est mappé à un OpenSearch rôle doté des autorisations de cluster requises pour obtenir des informations sur les requêtes.

  • Pour un accès administrateur complet, associez l'ARN de votre rôle IAM en tant que rôle principal aux rôles all_access et security_manager. Vous pouvez le faire dans OpenSearch les tableaux de bord sous Sécurité > Rôles > sélectionner le rôle > Utilisateurs mappés > Gérer le mappage, ou en utilisant l'API de sécurité (PUT _plugins/_ _accesssecurity/api/rolesmapping/all).

Sans mappage de rôles approprié, les utilisateurs peuvent recevoir des erreurs 403 Forbidden lorsqu'ils tentent d'accéder aux données Query Insights. Pour plus de détails, consultez la section Contrôle d'accès détaillé.

Tableaux de bord en direct

Consultez les statistiques d'exécution, l'utilisation du processeur et de la mémoire, ainsi que la progression de l'exécution de chaque requête.

Requêtes Top N

Un tableau classé présente les requêtes les plus importantes avec des détails tels que :

  • Nombre de requêtes

  • Latence, utilisation du processeur et de la mémoire

  • Type de recherche et nœud coordinateur

  • Indices cibles et nombre de partitions

Détails de la requête

Double-cliquez sur une requête pour voir :

  • Charge utile et étapes d'exécution exactes de la requête

  • Répartition de la latence pour chaque phase (expansion, requête, extraction)

  • Recommandations d'optimisation

Écran 8 : vue en direct en vol. Vous pouvez également consulter les requêtes Top-N

Accédez à Insights via les EventBridge événements Amazon

Vous pouvez suivre les informations par le biais EventBridge des événements Amazon. Pour plus de détails, consultez les notifications.