Génération de visualisations à l'aide du langage naturel - Amazon OpenSearch Service

Les traductions sont fournies par des outils de traduction automatique. En cas de conflit entre le contenu d'une traduction et celui de la version originale en anglais, la version anglaise prévaudra.

Génération de visualisations à l'aide du langage naturel

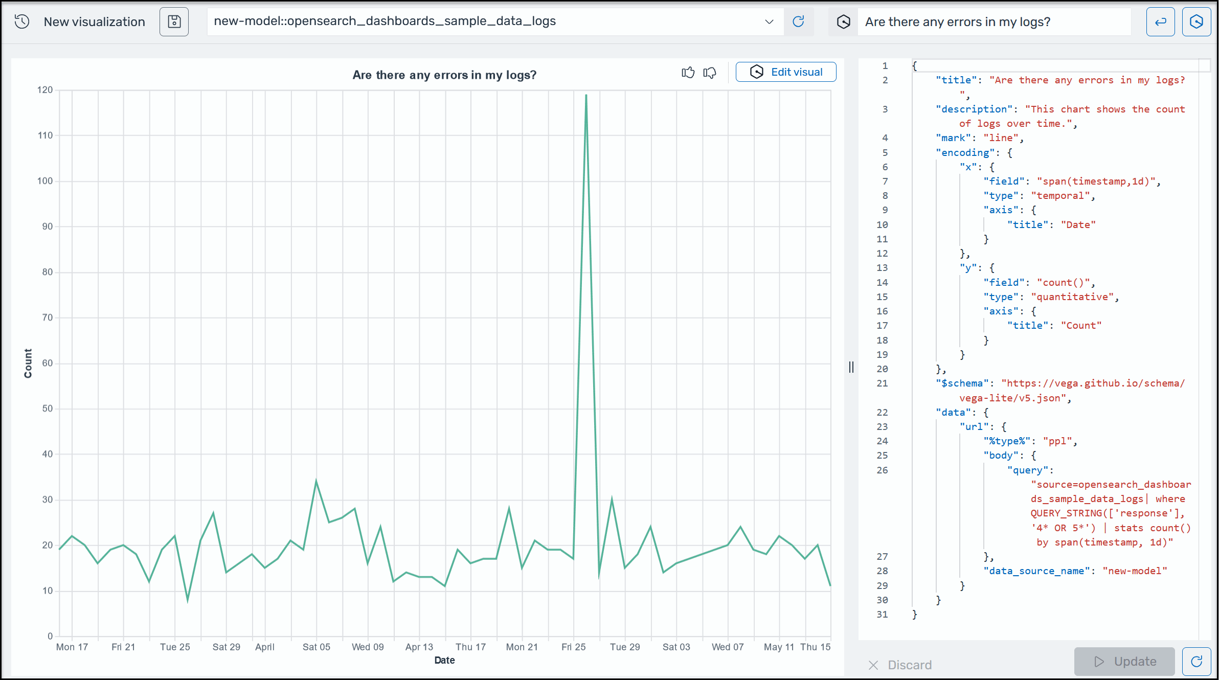
Pour vous aider à mieux comprendre vos données opérationnelles, AI Assistant for OpenSearch Service vous aide à utiliser des instructions en langage naturel pour créer des visualisations. Avant de commencer, vérifiez que vous avez configuré AI Assistant for OpenSearch Service. Une fois confirmé, lancez votre application OpenSearch Service UI, accédez à la page Visualisations, sélectionnez le bouton + Créer une visualisation et choisissez le langage naturel. Vous pouvez désormais spécifier une source de données et saisir une exigence en langage naturel pour générer les visualisations. Voici un exemple.

Exemple de visualisation Amazon Q dans OpenSearch Service.

Les visualisations peuvent accélérer le dépannage en répartissant l'analyse des erreurs en fonction de différentes dimensions. Les visualisations peuvent également vous aider à identifier les modèles et les tendances, à accélérer la prise de décision, à révéler les relations et à simplifier les données complexes. Vous pouvez également créer des visualisations dans la page Découvrir dans le cadre des résultats de la requête.