Surveillance du plan de contrôle - Amazon EKS

Les traductions sont fournies par des outils de traduction automatique. En cas de conflit entre le contenu d'une traduction et celui de la version originale en anglais, la version anglaise prévaudra.

Surveillance du plan de contrôle

Serveur d'API

Lorsque vous examinez notre serveur d'API, il est important de se rappeler que l'une de ses fonctions est de limiter les demandes entrantes afin d'éviter de surcharger le plan de contrôle. Ce qui peut sembler être un goulot d'étranglement au niveau du serveur d'API pourrait en fait le protéger contre des problèmes plus graves. Nous devons prendre en compte les avantages et les inconvénients de l'augmentation du volume de demandes transitant par le système. Pour déterminer si les valeurs du serveur d'API doivent être augmentées, voici un petit échantillon des points auxquels nous devons faire attention :

  1. Quelle est la latence des demandes transitant par le système ?

  2. Cette latence est-elle le serveur d'API lui-même, ou quelque chose « en aval » comme etcd ?

  3. La profondeur de la file d'attente du serveur d'API contribue-t-elle à cette latence ?

  4. Les files d'attente APF (API Priority and Fairness) sont-elles correctement configurées pour les modèles d'appel d'API que nous souhaitons ?

Où est le problème ?

Pour commencer, nous pouvons utiliser la métrique de latence des API pour nous donner un aperçu du temps nécessaire au serveur d'API pour traiter les demandes. Utilisons les cartes thermiques ProMQL et Grafana ci-dessous pour afficher ces données.

max(increase(apiserver_request_duration_seconds_bucket{subresource!="status",subresource!="token",subresource!="scale",subresource!="/healthz",subresource!="binding",subresource!="proxy",verb!="WATCH"}[$__rate_interval])) by (le)
Note

Pour une description détaillée de la façon de surveiller le serveur d'API à l'aide du tableau de bord d'API utilisé dans cet article, veuillez consulter le blog suivant

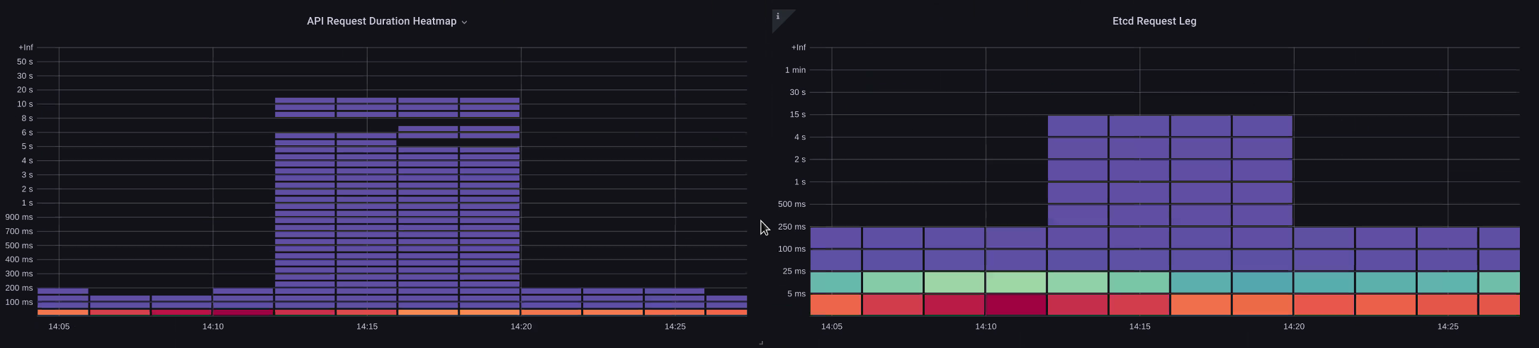
Carte thermique de la durée des demandes d'API

Ces demandes sont toutes traitées en moins d'une seconde, ce qui indique que le plan de contrôle traite les demandes en temps opportun. Et si ce n'était pas le cas ?

Le format que nous utilisons dans la durée de la demande d'API ci-dessus est une carte thermique. L'avantage du format heatmap, c'est qu'il nous indique la valeur du délai d'expiration de l'API par défaut (60 secondes). Cependant, ce que nous devons vraiment savoir, c'est à partir de quel seuil cette valeur devrait être préoccupante avant d'atteindre le seuil de temporisation. Pour une indication approximative des seuils acceptables, nous pouvons utiliser le SLO Kubernetes en amont, que vous pouvez trouver ici

Note

Vous remarquez la fonction max dans cette déclaration ? Lorsque vous utilisez des métriques qui regroupent plusieurs serveurs (par défaut, deux serveurs d'API sur EKS), il est important de ne pas faire la moyenne de ces serveurs ensemble.

Schémas de trafic asymétriques

Et si un serveur d'API [pod] était légèrement chargé et l'autre très chargé ? Si nous faisions la moyenne de ces deux chiffres ensemble, nous risquerions de mal interpréter ce qui se passait. Par exemple, nous avons ici trois serveurs d'API, mais toute la charge se trouve sur l'un de ces serveurs d'API. En règle générale, tout ce qui possède plusieurs serveurs, tels que les serveurs etcd et API, doit être séparé en cas d'investissement pour des problèmes d'échelle et de performance.

Nombre total de demandes en vol

Avec le passage à la priorité et à l'équité des API, le nombre total de demandes sur le système n'est qu'un des facteurs à vérifier pour voir si le serveur d'API est surabonné. Étant donné que le système fonctionne désormais sur une série de files d'attente, nous devons vérifier si l'une de ces files d'attente est pleine et si le trafic correspondant à cette file est en train de diminuer.

Examinons ces files d'attente avec la requête suivante :

max without(instance)(apiserver_flowcontrol_nominal_limit_seats{})
Note

Pour plus d'informations sur le fonctionnement de l'API A&F, veuillez consulter le guide des meilleures pratiques suivant

Nous voyons ici les sept groupes de priorités différents qui apparaissent par défaut sur le cluster

Concurrence partagée

Ensuite, nous voulons voir quel pourcentage de ce groupe de priorités est utilisé, afin de savoir si un certain niveau de priorité est saturé. Il peut être souhaitable de limiter les demandes au niveau le plus bas de la charge de travail, mais une baisse du niveau d'élection d'un leader ne le serait pas.

Le système API Priority and Fairness (APF) comporte un certain nombre d'options complexes, dont certaines peuvent avoir des conséquences imprévues. Un problème courant que nous constatons sur le terrain consiste à augmenter la profondeur de la file d'attente au point d'ajouter une latence inutile. Nous pouvons surveiller ce problème en utilisant la apiserver_flowcontrol_current_inqueue_request métrique. Nous pouvons vérifier les baisses à l'aide duapiserver_flowcontrol_rejected_requests_total. Ces métriques seront une valeur différente de zéro si un bucket dépasse sa simultanéité.

Demandes en cours d'utilisation

L'augmentation de la profondeur de la file d'attente peut faire du serveur API une source importante de latence et doit être effectuée avec précaution. Nous vous recommandons de faire preuve de prudence en ce qui concerne le nombre de files d'attente créées. Par exemple, le nombre de partages sur un système EKS est de 600. Si nous créons trop de files d'attente, cela peut réduire le nombre de partages dans les files d'attente importantes nécessitant un débit élevé, telles que la file d'attente pour l'élection des leaders ou la file d'attente système. La création d'un trop grand nombre de files d'attente supplémentaires peut rendre plus difficile le dimensionnement correct de ces files d'attente.

Pour nous concentrer sur un simple changement impactant que vous pouvez apporter à APF, nous prenons simplement des actions provenant de compartiments sous-utilisés et nous augmentons la taille des compartiments dont l'utilisation est maximale. En redistribuant intelligemment les actions entre ces compartiments, vous pouvez réduire le risque de baisse.

Pour plus d'informations, consultez les paramètres de priorité et d'équité des API dans le guide des meilleures pratiques d'EKS.

Latence entre l'API et la latence etcd

Comment pouvons-nous utiliser le metrics/logs serveur API pour déterminer s'il y a un problème avec le serveur API, ou un problème lié au serveur API, ou une combinaison des deux ? upstream/downstream Pour mieux comprendre cela, voyons comment le serveur API et etcd peuvent être liés, et comment il peut être facile de dépanner le mauvais système.

Dans le graphique ci-dessous, nous voyons la latence du serveur API, mais nous constatons également qu'une grande partie de cette latence est corrélée au serveur etcd en raison des barres du graphique indiquant la majeure partie de la latence au niveau etcd. S'il y a 15 secondes de latence etcd en même temps que 20 secondes de latence du serveur API, alors la majeure partie de la latence se situe en fait au niveau etcd.

En examinant l'ensemble du flux, nous constatons qu'il est sage de ne pas se concentrer uniquement sur le serveur d'API, mais de rechercher également les signaux indiquant qu'etcd est soumis à des contraintes (c'est-à-dire que les compteurs d'application lente augmentent). Pouvoir accéder rapidement à la bonne zone problématique d'un simple coup d'œil est ce qui rend un tableau de bord puissant.

Note

Le tableau de bord présenté dans la section Troubleshooter.json se trouve à l'adresse https://github.com/RiskyAdventure/ Dashboards/blob/main/api Troubleshooter.json

Contrainte ETCD

Problèmes liés au plan de contrôle et problèmes liés au client

Dans ce graphique, nous recherchons les appels d'API dont l'exécution a pris le plus de temps au cours de cette période. Dans ce cas, nous voyons qu'une ressource personnalisée (CRD) appelle une fonction APPLY qui est l'appel le plus latent pendant la période 05:40.

Demandes les plus lentes

Grâce à ces données, nous pouvons utiliser une requête ProMQL ad hoc ou CloudWatch Insights pour extraire les requêtes LIST du journal d'audit pendant cette période afin de voir de quelle application il s'agit.

Trouver la source avec CloudWatch

Il est préférable d'utiliser les métriques pour identifier le problème que nous voulons examiner et pour affiner à la fois le délai et les paramètres de recherche du problème. Une fois que nous aurons ces données, nous souhaitons passer aux journaux pour obtenir des informations plus détaillées sur les heures et les erreurs. Pour ce faire, nous transformerons nos journaux en indicateurs à l'aide de CloudWatch Logs Insights.

Par exemple, pour étudier le problème ci-dessus, nous utiliserons la requête CloudWatch Logs Insights suivante pour extraire UserAgent et RequestURI afin de déterminer quelle application est à l'origine de cette latence.

Note

Un nombre approprié doit être utilisé pour ne pas entraîner un List/Resync comportement normal sur une montre.

fields @timestamp, @message
| filter @logStream like "kube-apiserver-audit"
| filter ispresent(requestURI)
| filter verb = "list"
| parse requestReceivedTimestamp /\d+-\d+-(?<StartDay>\d+)T(?<StartHour>\d+):(?<StartMinute>\d+):(?<StartSec>\d+).(?<StartMsec>\d+)Z/
| parse stageTimestamp /\d+-\d+-(?<EndDay>\d+)T(?<EndHour>\d+):(?<EndMinute>\d+):(?<EndSec>\d+).(?<EndMsec>\d+)Z/
| fields (StartHour * 3600 + StartMinute * 60 + StartSec + StartMsec / 1000000) as StartTime, (EndHour * 3600 + EndMinute * 60 + EndSec + EndMsec / 1000000) as EndTime, (EndTime - StartTime) as DeltaTime
| stats avg(DeltaTime) as AverageDeltaTime, count(*) as CountTime by requestURI, userAgent
| filter CountTime >=50
| sort AverageDeltaTime desc

À l'aide de cette requête, nous avons trouvé deux agents différents exécutant un grand nombre d'opérations de liste à latence élevée. Splunk et CloudWatch agent. Forts de ces données, nous pouvons prendre la décision de supprimer, de mettre à jour ou de remplacer ce contrôleur par un autre projet.

Résultats des requêtes
Note

Pour plus de détails à ce sujet, veuillez consulter le blog suivant

Planificateur

Étant donné que les instances du plan de contrôle EKS sont exécutées sur un compte AWS distinct, nous ne serons pas en mesure de supprimer ces composants pour les métriques (le serveur d'API étant l'exception). Cependant, étant donné que nous avons accès aux journaux d'audit de ces composants, nous pouvons transformer ces journaux en métriques pour déterminer si l'un des sous-systèmes est à l'origine d'un goulot d'étranglement en matière de mise à l'échelle. Utilisons CloudWatch Logs Insights pour voir combien de pods non planifiés se trouvent dans la file d'attente du planificateur.

Pods non planifiés dans le journal du planificateur

Si nous avions accès à l'extraction des métriques du planificateur directement sur un Kubernetes autogéré (tel que Kops), nous utiliserions le ProMQL suivant pour comprendre le backlog du planificateur.

max without(instance)(scheduler_pending_pods)

Comme nous n'avons pas accès à la métrique ci-dessus dans EKS, nous utiliserons la requête CloudWatch Logs Insights ci-dessous pour voir le backlog en vérifiant le nombre de pods qui n'ont pas pu être déplanifiés au cours d'une période donnée. Nous pourrions ensuite approfondir les messages aux heures de pointe afin de comprendre la nature du goulot d'étranglement. Par exemple, les nœuds ne tournent pas assez vite ou le limiteur de débit dans le planificateur lui-même.

fields timestamp, pod, err, @message
| filter @logStream like "scheduler"
| filter @message like "Unable to schedule pod"
| parse @message  /^.(?<date>\d{4})\s+(?<timestamp>\d+:\d+:\d+\.\d+)\s+\S*\s+\S+\]\s\"(.*?)\"\s+pod=(?<pod>\"(.*?)\")\s+err=(?<err>\"(.*?)\")/
| count(*) as count by pod, err
| sort count desc

Nous voyons ici les erreurs du planificateur indiquant que le pod n'a pas été déployé car le PVC de stockage n'était pas disponible.

CloudWatch Requête de journaux
Note

La journalisation des audits doit être activée sur le plan de contrôle pour activer cette fonction. Il est également recommandé de limiter la conservation des journaux afin de ne pas augmenter inutilement les coûts au fil du temps. Voici un exemple d'activation de toutes les fonctions de journalisation à l'aide de l'outil EKSCTL.

cloudWatch: clusterLogging: enableTypes: ["*"] logRetentionInDays: 10

Gestionnaire de contrôleurs Kube

Kube Controller Manager, comme tous les autres contrôleurs, impose des limites quant au nombre d'opérations qu'il peut effectuer simultanément. Passons en revue certains de ces indicateurs en examinant une configuration KOPS dans laquelle nous pouvons définir ces paramètres.

kubeControllerManager: concurrentEndpointSyncs: 5 concurrentReplicasetSyncs: 5 concurrentNamespaceSyncs: 10 concurrentServiceaccountTokenSyncs: 5 concurrentServiceSyncs: 5 concurrentResourceQuotaSyncs: 5 concurrentGcSyncs: 20 kubeAPIBurst: 30 kubeAPIQPS: "20"

Ces contrôleurs ont des files d'attente qui se remplissent lorsque le taux de désabonnement d'un cluster est élevé. Dans ce cas, nous constatons que le contrôleur Replicaset Set a un important backlog dans sa file d'attente.

Files d’attente

Nous avons deux manières différentes de faire face à une telle situation. Si nous utilisions l'autogestion, nous pourrions simplement augmenter le nombre de goroutines simultanées, mais cela aurait un impact sur etcd en traitant davantage de données dans le KCM. L'autre option serait de réduire le nombre d'objets replicaset utilisés lors du déploiement afin de réduire le nombre d'objets replicaset que nous pouvons annuler, réduisant ainsi la pression .spec.revisionHistoryLimit sur ce contrôleur.

spec: revisionHistoryLimit: 2

Les autres fonctionnalités de Kubernetes peuvent être ajustées ou désactivées pour réduire la pression dans les systèmes à taux de désabonnement élevé. Par exemple, si l'application de nos pods n'a pas besoin de parler directement à l'API k8s, la désactivation du secret projeté dans ces pods diminuera la charge. ServiceaccountTokenSyncs C'est le moyen le plus souhaitable de régler ces problèmes si possible.

kind: Pod spec: automountServiceAccountToken: false

Dans les systèmes où nous ne pouvons pas accéder aux métriques, nous pouvons à nouveau consulter les journaux pour détecter les conflits. Si nous voulions connaître le nombre de demandes traitées par contrôleur ou au niveau agrégé, nous utiliserions la requête CloudWatch Logs Insights suivante.

Volume total traité par le KCM

# Query to count API qps coming from kube-controller-manager, split by controller type.
# If you're seeing values close to 20/sec for any particular controller, it's most likely seeing client-side API throttling.
fields @timestamp, @logStream, @message
| filter @logStream like /kube-apiserver-audit/
| filter userAgent like /kube-controller-manager/
# Exclude lease-related calls (not counted under kcm qps)
| filter requestURI not like "apis/coordination.k8s.io/v1/namespaces/kube-system/leases/kube-controller-manager"
# Exclude API discovery calls (not counted under kcm qps)
| filter requestURI not like "?timeout=32s"
# Exclude watch calls (not counted under kcm qps)
| filter verb != "watch"
# If you want to get counts of API calls coming from a specific controller, uncomment the appropriate line below:
# | filter user.username like "system:serviceaccount:kube-system:job-controller"
# | filter user.username like "system:serviceaccount:kube-system:cronjob-controller"
# | filter user.username like "system:serviceaccount:kube-system:deployment-controller"
# | filter user.username like "system:serviceaccount:kube-system:replicaset-controller"
# | filter user.username like "system:serviceaccount:kube-system:horizontal-pod-autoscaler"
# | filter user.username like "system:serviceaccount:kube-system:persistent-volume-binder"
# | filter user.username like "system:serviceaccount:kube-system:endpointslice-controller"
# | filter user.username like "system:serviceaccount:kube-system:endpoint-controller"
# | filter user.username like "system:serviceaccount:kube-system:generic-garbage-controller"
| stats count(*) as count by user.username
| sort count desc

Lorsque l'on examine les problèmes d'évolutivité, il est essentiel d'examiner chaque étape du processus (API, planificateur, KCM, etc.) avant de passer à la phase de dépannage détaillée. En production, vous constaterez souvent qu'il faut ajuster plusieurs parties de Kubernetes pour que le système fonctionne de manière optimale. Il est facile de résoudre par inadvertance ce qui n'est qu'un symptôme (tel qu'un délai d'expiration d'un nœud) dû à un goulot d'étranglement beaucoup plus important.

ETCD

etcd utilise un fichier mappé en mémoire pour stocker efficacement les paires clé-valeur. Il existe un mécanisme de protection permettant de définir la taille de cet espace mémoire disponible, généralement défini aux limites de 2, 4 et 8 Go. La diminution du nombre d'objets dans la base de données signifie moins de nettoyage à effectuer par Etcd lorsque les objets sont mis à jour et que les anciennes versions doivent être nettoyées. Ce processus de nettoyage des anciennes versions d'un objet est appelé compactage. Après un certain nombre d'opérations de compactage, un processus ultérieur permet de récupérer de l'espace utilisable, appelé défragmentation, qui se produit au-dessus d'un certain seuil ou selon un calendrier fixe.

Nous pouvons prendre quelques mesures relatives aux utilisateurs pour limiter le nombre d'objets dans Kubernetes et ainsi réduire l'impact du processus de compactage et de défragmentation. Par exemple, Helm garde un highrevisionHistoryLimit. Cela permet de conserver les anciens objets, tels que ReplicaSets ceux du système, pour pouvoir effectuer des annulations. En fixant les limites d'historique à 2, nous pouvons réduire le nombre d'objets (par exemple ReplicaSets) de dix à deux, ce qui allégerait la charge du système.

apiVersion: apps/v1 kind: Deployment spec: revisionHistoryLimit: 2

Du point de vue de la surveillance, si les pics de latence du système se produisent selon un schéma défini, séparés par des heures, il peut être utile de vérifier si ce processus de défragmentation en est la source. Nous pouvons le constater en utilisant CloudWatch Logs.

Si vous souhaitez connaître les start/end heures de défragmentation, utilisez la requête suivante :

fields @timestamp, @message
| filter @logStream like /etcd-manager/
| filter @message like /defraging|defraged/
| sort @timestamp asc
Requête de défragmentation