View a markdown version of this page

Tester et simuler le tableau de bord - Amazon Connect

Les traductions sont fournies par des outils de traduction automatique. En cas de conflit entre le contenu d'une traduction et celui de la version originale en anglais, la version anglaise prévaudra.

Tester et simuler le tableau de bord

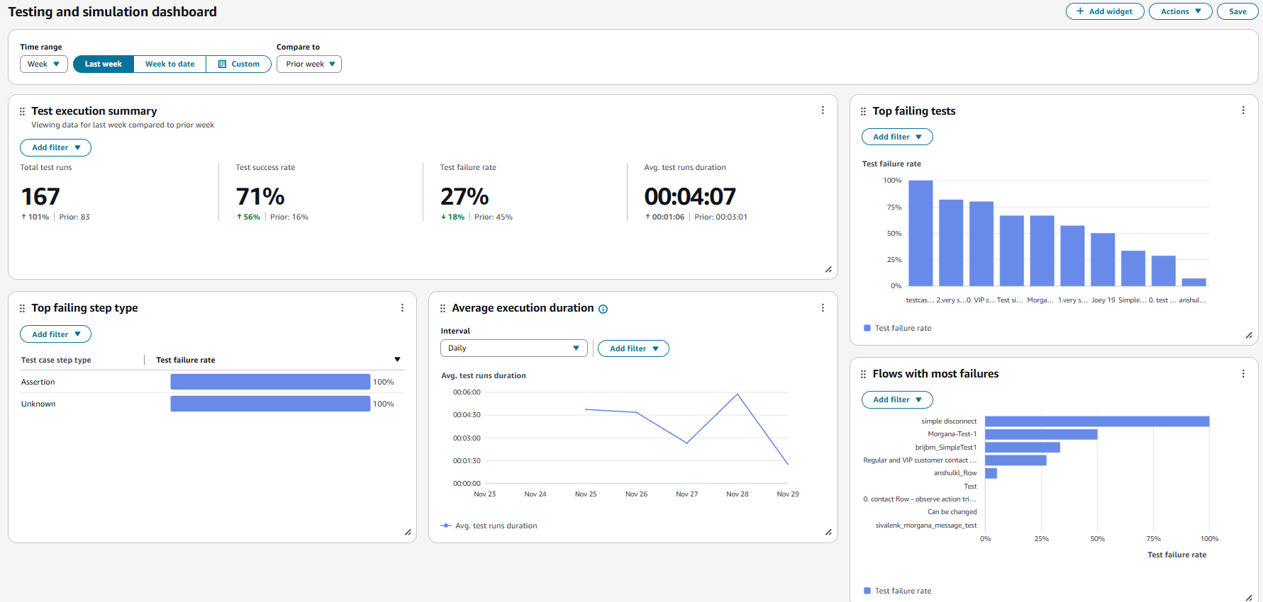
Amazon Connect prend en charge les tableaux de bord et les indicateurs de test et de simulation. Pour consulter ces tableaux de bord, vous devez définir l'autorisation sur la page des profils de sécurité pour Analytics and Optimization for Dashboards pour tous et définir l'autorisation dans les profils de sécurité pour les tests et la simulation pour que le scénario de test puisse être consulté.

La procédure suivante indique comment afficher le tableau de bord.

Pour afficher le tableau de bord
  1. Ouvrez la console Amazon Connect à l'adresse https://console.aws.amazon.com/connect/.

  2. Dans le volet de navigation principal, sélectionnez Analyses et optimisation, puis sélectionnez Tableaux de bord et rapports.

  3. Choisissez le tableau de bord de test et de simulation. Le tableau de bord affiche des rapports d'analyse sur l'exécution des tests, notamment des mesures récapitulatives, la ventilation des différentes mesures d'échec et des mesures de durée d'exécution.