Téléchargement et examen des journaux du Panneau de configuration des contacts (CCP) Amazon Connect - Amazon Connect

Les traductions sont fournies par des outils de traduction automatique. En cas de conflit entre le contenu d'une traduction et celui de la version originale en anglais, la version anglaise prévaudra.

Téléchargement et examen des journaux du Panneau de configuration des contacts (CCP) Amazon Connect

Cette rubrique s’adresse aux administrateurs et développeurs informatiques devant résoudre des problèmes liés au Panneau de configuration des contacts (CCP) d’un agent.

Téléchargement des journaux du CCP

  1. Sur le bureau de l’agent, dans son CCP, choisissez Paramètres, Télécharger les journaux.

    CCP, icône Paramètres dans le coin supérieur droit, lien Téléchargement les journaux au bas de page.
  2. Le fichier agent-log.txt est enregistré dans le répertoire par défaut de votre navigateur. Une fois le fichier téléchargé, vous pouvez en changer le nom comme vous le feriez pour n’importe quel autre fichier sur votre ordinateur. Vous ne pouvez pas personnaliser le nom du fichier avant de le télécharger.

Examen des journaux du CCP à l’aide de l’analyseur de journaux du CCP Amazon Connect

Après avoir téléchargé les journaux du CCP de l’agent, l’analyseur de journaux du CCP Amazon Connect vous permet de poursuivre le dépannage et de bénéficier d’une meilleure vue des erreurs et de détails sur la survenue de l’erreur concernée. La consultation des journaux du CCP vous permet également d’identifier les erreurs et de les corriger dans la mesure du possible.

Pour charger le fichier journal du CCP dans l’analyseur de journaux du CCP et consulter les journaux
  1. Ouvrez l’analyseur de journaux du CCP (https://tools.connect.aws/ccp-log-parser/).

  2. Glissez-déposez votre fichier journal, par exemple agent-log.txt, dans l’analyseur. L’image suivante illustre l’analyseur de journaux.

    L’interface de l’analyseur de journaux du CCP Amazon Connect indique la zone de chargement des fichiers à des fins d’analyse des journaux des agents.
  3. Dans l’onglet Instantanés et journaux, vous pouvez voir les journaux enregistrés pendant la session de l’agent.

    En général, les entrées de journal sont réduites, mais la plupart contiennent plus d’informations. Pour afficher l’objet de journal d’origine au format JSON, cliquez sur le signe + pour développer ou réduire les lignes de journal avec plus d’informations.

    Note

    Les journaux du CCP ne sont pas conservés en cas d’actualisation du navigateur.

    Analyseur de journaux du CCP affichant les entrées de journal de l’agent analysées avec des détails extensibles.
  4. Sur le côté gauche de l’entrée de journal, vous pouvez cliquer sur Instantanés. CCP récupère régulièrement un message sur Amazon AgentSnapshot Connect. L’instantané affiche le statut de l’agent capturé pendant ces périodes de récupération. Cliquez sur un instantané pour mettre en surbrillance la section comprise entre cet instantané et le suivant.

    Analyseur de journaux du CCP affichant le volet Instantanés avec les informations sur le statut de l’agent.
  5. L’image suivante montre un journal d’instantanés, avec une erreur liée à un logiciel de téléphonie par Internet.

    Analyseur de journaux du CCP affichant un journal d’instantanés avec un message d’erreur concernant un logiciel de téléphonie par Internet.
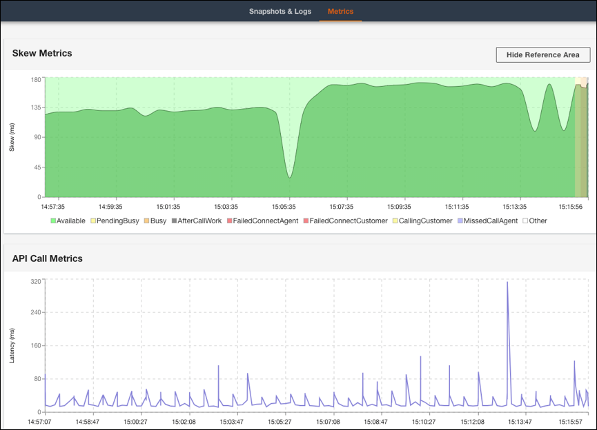
  6. Dans l’onglet Métriques, vous pouvez afficher les métriques suivantes :

    • La section Métriques d’asymétrie indique la différence entre l’horodatage local côté client (station de travail de l’agent) et l’horodatage côté serveur (service Amazon Connect) en millisecondes.

    • La section Métriques d’appels d’API indique la latence de l’appel d’API provenant du CCP.

    • La section Métriques WebRTC est disponible si l’appel a été passé avec le CCP. La section Métriques WebRTC indique les conditions du flux multimédia pendant un appel.

    Onglet Métriques de l’analyseur de journaux du CCP affichant les données Métriques d’asymétrie et Métriques d’appels d’API.
    Section Métriques WebRTC de l’analyseur de journaux du CCP affichant les conditions du flux multimédia pendant un appel.

Pour obtenir des instructions sur la résolution des problèmes de qualité des appels, consultez Résolution des problèmes de qualité audio à l’aide de QualityMetrics dans l’enregistrement de contact.