Évaluer vos politiques de mise à l'échelle prédictive - Amazon EC2 Auto Scaling

Les traductions sont fournies par des outils de traduction automatique. En cas de conflit entre le contenu d'une traduction et celui de la version originale en anglais, la version anglaise prévaudra.

Évaluer vos politiques de mise à l'échelle prédictive

Avant d'utiliser une politique de mise à l'échelle prédictive pour mettre à l'échelle votre groupe Auto Scaling, consultez les recommandations et les autres données relatives à votre politique dans la console Amazon EC2 Auto Scaling. C'est une étape importante pour éviter qu'une politique de mise à l'échelle prédictive mette votre capacité réelle à l'échelle tant que vous ne savez pas si ses prévisions sont exactes.

Si le groupe Auto Scaling est nouveau, laissez 24 heures à Amazon EC2 Auto Scaling pour créer la première prévision.

Lorsqu'Amazon EC2 Auto Scaling crée une prévision, il utilise des données historiques. Si votre groupe Auto Scaling ne dispose pas encore de nombreuses données historiques récentes, Amazon EC2 Auto Scaling peut temporairement remplir la prévision avec des agrégats créés à partir des agrégats historiques actuellement disponibles. Les prévisions sont remplies jusqu'à deux semaines avant la date de création d'une politique.

Afficher vos recommandations de mise à l'échelle prédictive

Pour une analyse efficace, Amazon EC2 Auto Scaling doit disposer d'au moins deux politiques de mise à l'échelle prédictive à comparer. (Toutefois, vous pouvez toujours consulter les résultats d'une seule politique.) Lorsque vous créez plusieurs politiques, vous pouvez évaluer une politique qui utilise une seule métrique par rapport à une autre qui utilise une autre métrique. Vous pouvez également évaluer l'impact de différentes combinaisons de valeurs cibles et de métriques. Une fois les politiques de mise à l'échelle prédictive créées, Amazon EC2 Auto Scaling commence immédiatement à évaluer la politique la plus appropriée pour mettre votre groupe à l'échelle.

Pour afficher vos recommandations dans la console Amazon EC2 Auto Scaling
  1. Ouvrez la console Amazon EC2 à l'adresse https://console.aws.amazon.com/ec2/, puis sélectionnez Auto Scaling Groups dans le volet de navigation.

  2. Cochez la case située en regard du groupe Auto Scaling.

    Un volet fractionné s’ouvre en bas de la page.

  3. Dans l'onglet Auto Scaling, sous Politiques de mise à l'échelle prédictive, vous pouvez afficher les détails d'une politique ainsi que notre recommandation. La recommandation vous indique si la politique de mise à l'échelle prédictive est plus efficace que si vous ne l'utilisez pas.

    Si vous ne savez pas si une politique de mise à l'échelle prédictive convient à votre groupe, consultez les colonnes Impact sur la disponibilité et Impact sur les coûts pour choisir la politique appropriée. Les informations de chaque colonne vous indiquent l'impact de la politique.

    • Impact sur la disponibilité : indique si la politique permettrait d'éviter un impact négatif sur la disponibilité en provisionnant suffisamment d'instances pour gérer la charge de travail, en comparaison avec sa non-utilisation.

    • Impact sur les coûts : indique si la politique permettrait d'éviter un impact négatif sur vos coûts en ne surprovisionnant pas les instances, en comparaison avec sa non-utilisation. En cas de surprovisionnement excessif, vos instances sont sous-utilisées ou inactives, ce qui ne fait qu'augmenter l'impact sur les coûts.

    Si vous avez plusieurs politiques, la balise Meilleure prévision s'affiche à côté du nom de la politique qui offre le plus d'avantages en matière de disponibilité à moindre coût. Une plus grande importance est accordée à l'impact sur la disponibilité.

  4. (Facultatif) Pour sélectionner la période souhaitée pour les résultats des recommandations, choisissez la valeur de votre choix dans la liste déroulante Période d'évaluation : 2 jours, 1 semaine, 2 semaines, 4 semaines, 6 semaines ou 8 semaines. Par défaut, la période d'évaluation est réglée sur les deux dernières semaines. Une période d'évaluation plus longue fournit davantage de points de données pour les résultats des recommandations. Toutefois, l'ajout de points de données supplémentaires risque de ne pas améliorer les résultats si vos modèles de charge ont changé, par exemple après une période de demande exceptionnelle. Dans ce cas, vous pouvez obtenir une recommandation plus ciblée en consultant des données plus récentes.

Note

Les recommandations sont générées uniquement pour les politiques qui sont en mode Prévision uniquement. La fonctionnalité des recommandations offre de meilleurs résultats lorsqu'une politique est en mode Prévision uniquement pendant toute la période d'évaluation. Si vous lancez une politique en mode Prévision et mise à l'échelle et que vous la passez ultérieurement en mode Prévision uniquement, les résultats de cette politique risquent d'être biaisés. Cela s'explique par le fait que la politique a déjà contribué à la capacité réelle.

Consulter les graphiques de surveillance de la mise à l'échelle prédictive

Dans la console Amazon EC2 Auto Scaling, vous pouvez consulter les prévisions des jours, semaines ou mois précédents afin de visualiser les performances de la politique au fil du temps. Vous pouvez également utiliser ces informations pour évaluer la précision des prévisions lorsque vous décidez de laisser une politique mettre votre capacité réelle à l'échelle.

Pour consulter les graphiques de surveillance de la mise à l'échelle prédictive dans la console Amazon EC2 Auto Scaling
  1. Choisissez une politique dans la liste Politiques de mise à l'échelle prédictive.

  2. Dans la section Surveillance, vous pouvez afficher les prévisions passées et futures de votre politique concernant la charge et la capacité par rapport aux valeurs réelles. Le graphique Charge présente la prévision de charge et les valeurs réelles pour la métrique de charge que vous avez choisie. Le graphique Capacité indique le nombre d'instances prédit par la politique. Il inclut également le nombre réel d'instances lancées. La ligne verticale sépare les valeurs historiques des prévisions futures. Ces graphiques sont disponibles peu de temps après la création de la politique.

  3. (Facultatif) Pour modifier la quantité de données historiques affichées dans le graphique, choisissez la valeur de votre choix dans la liste déroulante Période d'évaluation en haut de la page. La période d'évaluation ne transforme en rien les données de cette page. Elle ne fait que modifier la quantité de données historiques affichées.

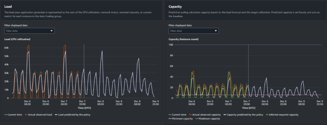
L'image suivante montre les graphiques Charge et Capacité lorsque les prévisions ont été appliquées plusieurs fois. Les prévisions de mise à l'échelle prédictive se chargent en fonction de vos données de charge historiques. La charge générée par votre application est représentée comme la somme de l'utilisation du processeur, des entrées/sorties réseau, des demandes reçues ou des métriques personnalisées pour chaque instance du groupe Auto Scaling. La mise à l'échelle prédictive calcule les besoins de capacité future en fonction de la prévision de charge et de l'utilisation cible que vous souhaitez atteindre pour la métrique de mise à l'échelle.

Graphiques de mise à l'échelle prédictive
Comparer les données du graphique Charge

Chaque ligne horizontale représente un ensemble différent de points de données rapportés à des intervalles d'une heure :

  1. La charge observée réelle utilise la statistique SUM pour la métrique de charge que vous avez choisie afin de montrer la charge horaire totale passée.

  2. La charge prévue par la politique indique la prévision de charge horaire. Cette prévision se base sur les observations de charge réelles des deux semaines précédentes.

Comparez les données du graphique Capacité

Chaque ligne horizontale représente un ensemble différent de points de données rapportés à des intervalles d'une heure :

  1. La capacité réelle observée indique la capacité réelle passée de votre groupe Auto Scaling lorsque la GroupTotalInstancesmétrique est activée. Cette capacité dépend de vos autres politiques de dimensionnement et de la taille minimale du groupe pendant la période sélectionnée.

  2. La capacité prévue par la politique indique la capacité de base à laquelle vous pouvez vous attendre au début de chaque heure lorsque la politique est en mode Prévision et mise à l'échelle.

  3. La capacité requise déduite indique la capacité idéale pour maintenir la métrique de mise à l'échelle à la valeur cible que vous avez définie.

  4. La capacité minimale indique la capacité minimale du groupe Auto Scaling.

  5. La capacité maximale indique la capacité maximale du groupe Auto Scaling.

Afin de calculer la capacité requise déduite, nous partons du principe que chaque instance est utilisée de manière égale à une valeur cible spécifiée. Dans la pratique, les instances ne sont pas utilisées de manière égale. En supposant que l'utilisation est uniformément répartie entre les instances, nous pouvons toutefois établir une estimation probable de la quantité de capacité requise. La capacité requise est ensuite calculée de manière à être inversement proportionnelle à la métrique de mise à l'échelle que vous avez utilisée pour votre politique de mise à l'échelle prédictive. En d'autres termes, la métrique de mise à l'échelle diminue à mesure que la capacité augmente. Par exemple, si la capacité double, la métrique de mise à l'échelle doit être réduite de moitié.

La formule de la capacité requise déduite est la suivante :

sum of (actualCapacityUnits*scalingMetricValue)/(targetUtilization)

Par exemple, nous prenons les actualCapacityUnits (10) et la scalingMetricValue (30) pour une heure donnée. Nous prenons ensuite la targetUtilization que vous avez spécifiée dans votre politique de mise à l'échelle prédictive (60) et calculons la capacité requise déduite pour la même heure. Elle renvoie la valeur 5. Cela signifie que cinq est la quantité de capacité requise déduite pour maintenir la capacité en proportion inverse directe à la valeur cible de la métrique de mise à l'échelle.

Note

Différents leviers sont à votre disposition pour ajuster et améliorer les économies de coûts et la disponibilité de votre application.

  • Vous utilisez la mise à l'échelle prédictive pour la capacité de base et la mise à l'échelle dynamique afin de gérer la capacité supplémentaire. La mise à l'échelle dynamique fonctionne indépendamment de la mise à l'échelle prédictive, avec une mise à l'échelle horizontale et une montée en puissance en fonction de l'utilisation actuelle. Tout d'abord, Amazon EC2 Auto Scaling calcule le nombre d'instances recommandé pour chaque politique de mise à l'échelle dynamique. Il est ensuite mis à l'échelle selon la politique qui fournit le plus grand nombre d'instances.

  • Pour permettre la mise à l'échelle horizontale lorsque la charge diminue, votre groupe Auto Scaling doit toujours disposer d'au moins une politique de mise à l'échelle dynamique avec la partie de mise à l'échelle horizontale activée.

  • Vous pouvez améliorer les performances de mise à l'échelle en vous assurant que vos capacités minimale et maximale ne sont pas trop restrictives. Une politique comportant un nombre recommandé d'instances qui ne se situe pas dans la plage de capacité minimale et maximale ne pourra pas être mise à l'échelle horizontalement ni montée en puissance.