Cree CloudWatch cuadros de mando personalizados mediante plantillas CloudFormation - Amazon WorkSpaces

Las traducciones son generadas a través de traducción automática. En caso de conflicto entre la traducción y la version original de inglés, prevalecerá la version en inglés.

Cree CloudWatch cuadros de mando personalizados mediante plantillas CloudFormation

AWS proporciona CloudFormation plantillas que puede utilizar para crear CloudWatch paneles personalizados. WorkSpaces Elija una de las siguientes opciones de CloudFormation plantilla para crear paneles personalizados para su WorkSpaces consola. CloudFormation

Aspectos que hay que tener en cuenta antes de comenzar

Tenga en cuenta lo siguiente antes de empezar con los CloudWatch paneles personalizados:

  • Cree sus paneles de control de la Región de AWS misma forma que los desplegados WorkSpaces que desee supervisar.

  • También puede crear paneles personalizados mediante la CloudWatch consola.

  • Los CloudWatch paneles personalizados pueden tener un coste asociado. Para obtener información sobre los precios, consulta Amazon CloudWatch Pricing

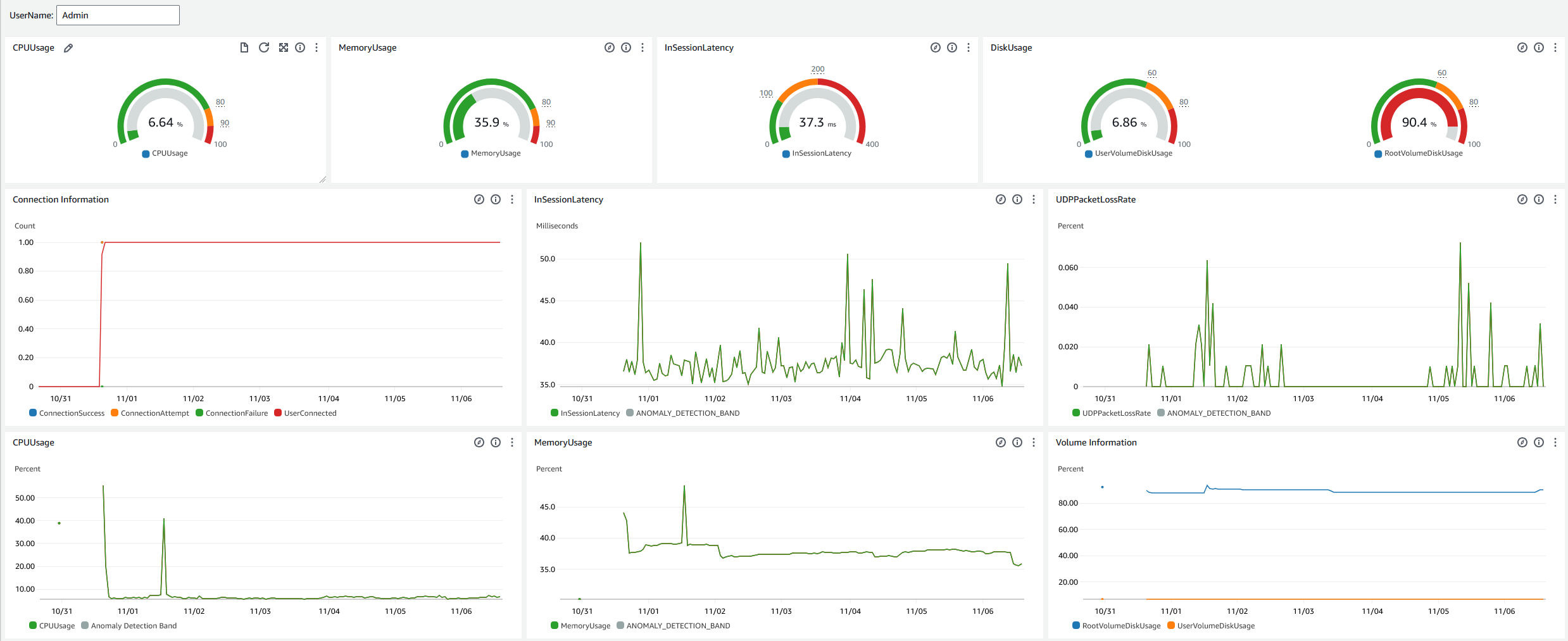
Panel de servicio de asistencia

El panel de Help Desk muestra las siguientes métricas para una información específica WorkSpace:

  • Uso de la CPU

  • Uso de memoria

  • Latencia durante la sesión

  • Volumen raíz

  • Volumen de usuarios

  • Pérdida de paquetes

  • Consumo de disco

A continuación se muestra un ejemplo del panel de servicio de asistencia.

El ejemplo del panel de asistencia técnica de CloudWatch.

Complete el siguiente procedimiento para crear un panel personalizado en CloudWatch uso CloudFormation.

  1. Abre la página Crear pila en la CloudFormation consola. Este enlace abre la página con la ubicación del depósito de Amazon S3 de la plantilla de CloudWatch panel personalizado de Help Desk rellenada previamente.

  2. Revise las selecciones predeterminadas en la página Crear pila. Tenga en cuenta que el campo URL de Amazon S3 viene rellenado previamente con la ubicación del bucket de Amazon S3 de la CloudFormation plantilla.

  3. Elija Siguiente.

  4. En el cuadro de texto Nombre de pila, escriba el nombre de la pila.

    El nombre de pila es un identificador que le ayuda a encontrar una en particular en una lista de pilas. El nombre de una pila puede contener únicamente caracteres alfanuméricos (con distinción entre mayúsculas y minúsculas) y guiones. Debe comenzar con un carácter alfabético y no puede tener más de 128 caracteres.

  5. En el cuadro de DashboardNametexto, introduce el nombre que quieres asignar a tu panel de control.

    El nombre del panel solo puede incluir caracteres alfanuméricos, el signo del guion () y el signo del guion bajo (_).

  6. Elija Siguiente.

  7. Revise las selecciones predeterminadas en la página Configurar opciones de pila y elija Siguiente.

  8. Desplácese hasta Las transformaciones pueden requerir capacidades de acceso y marque las casillas para confirmar. A continuación, selecciona Enviar para crear la pila y el CloudWatch panel personalizado.

    importante

    Es posible que haya un costo asociado a los CloudWatch paneles personalizados. Para obtener información sobre los precios, consulta Amazon CloudWatch Pricing

  9. Abre la CloudWatch consola en https://console.aws.amazon.com/cloudwatch/.

  10. En el panel de navegación de la izquierda, elija Paneles.

  11. En Paneles personalizados, seleccione el panel con el nombre que ha introducido anteriormente en este procedimiento.

  12. Con la plantilla de ejemplo del Help Desk, introduzca UserName la WorkSpace que desea supervisar sus datos.

Panel de información de conexión

El panel de control de Connection Insights muestra las versiones de los clientes, las plataformas y las direcciones IP que están conectadas al suyo WorkSpaces. Este panel le permite comprender mejor cómo se conectan los usuarios para que pueda enviarles notificaciones de forma proactiva con un cliente obsoleto. Las variables dinámicas le permiten supervisar los detalles de las direcciones IP o directorios específicos.

A continuación se muestra un ejemplo del panel de información sobre la conexión.

El ejemplo de panel de información sobre conexiones para CloudWatch.

Complete el siguiente procedimiento para crear un panel personalizado en CloudWatch uso CloudFormation.

  1. Abre la página Crear pila en la CloudFormation consola. Este enlace abre la página con la ubicación del depósito de Amazon S3 de la plantilla de CloudWatch panel personalizado de Connection Insights rellenada previamente.

  2. Revise las selecciones predeterminadas en la página Crear pila. Tenga en cuenta que el campo URL de Amazon S3 viene rellenado previamente con la ubicación del bucket de Amazon S3 de la CloudFormation plantilla.

  3. Elija Siguiente.

  4. En el cuadro de texto Nombre de pila, escriba el nombre de la pila.

    El nombre de pila es un identificador que le ayuda a encontrar una en particular en una lista de pilas. El nombre de una pila puede contener únicamente caracteres alfanuméricos (con distinción entre mayúsculas y minúsculas) y guiones. Debe comenzar con un carácter alfabético y no puede tener más de 128 caracteres.

  5. En el cuadro de DashboardNametexto, introduce el nombre que quieres asignar a tu panel de control. Introduzca otra información relevante sobre la configuración del grupo de CloudWatch acceso.

    El nombre del panel solo puede incluir caracteres alfanuméricos, el signo del guion () y el signo del guion bajo (_).

  6. En la sección LogRetention, introduzca el número de días durante los que desea conservar LogGroup el suyo.

  7. En SetupEventBridge, elija si desea implementar la EventBridge regla para obtener los registros de WorkSpaces acceso.

  8. En la sección WorkSpaceAccessLogsName, introduzca el nombre de la CloudWatch LogGroup entidad que tiene los registros de WorkSpaces acceso.

  9. Elija Siguiente.

  10. Revise las selecciones predeterminadas en la página Configurar opciones de pila y elija Siguiente.

  11. Desplácese hasta Las transformaciones pueden requerir capacidades de acceso y marque las casillas para confirmar. A continuación, seleccione Enviar para crear la pila y el CloudWatch panel personalizado.

    importante

    Es posible que haya un costo asociado a los CloudWatch paneles personalizados. Para obtener información sobre los precios, consulta Amazon CloudWatch Pricing

  12. Abre la CloudWatch consola en https://console.aws.amazon.com/cloudwatch/.

  13. En el panel de navegación de la izquierda, elija Paneles.

  14. En Paneles personalizados, seleccione el panel con el nombre que ha introducido anteriormente en este procedimiento.

  15. Ahora puede supervisar sus datos mediante el panel WorkSpace de control de Connection Insights.

Panel de supervisión de Internet

El panel de supervisión de Internet muestra detalles sobre el proveedor de servicios de Internet (ISP) que utilizan los usuarios para unirse a sus WorkSpaces instancias. Proporciona detalles sobre la ciudad, el estado, la ASN, el nombre de la red, el número de personas conectadas WorkSpaces, el rendimiento y las puntuaciones de experiencia. También puede usar direcciones IP específicas para obtener los detalles de los usuarios que se conectan desde una determinada ubicación. Implemente un monitor de CloudWatch Internet para obtener información sobre los datos del ISP. Para obtener más información, consulte Uso de Amazon CloudWatch Internet Monitor.

A continuación se muestra un ejemplo del panel de supervisión de Internet.

El ejemplo de panel de monitoreo de Internet para CloudWatch.
Para crear un panel de control personalizado CloudWatch utilizando CloudFormation
nota

Antes de crear un panel personalizado, asegúrese de crear un monitor de Internet con CloudWatch Internet Monitor. Para obtener más información, consulte Creación de un monitor en Amazon CloudWatch Internet Monitor mediante la consola

  1. Abra la página Crear pila en la CloudFormation consola. Este enlace abre la página con la ubicación del depósito de Amazon S3 de la plantilla de CloudWatch panel personalizado de monitoreo de Internet rellenada previamente.

  2. Revise las selecciones predeterminadas en la página Crear pila. Tenga en cuenta que el campo URL de Amazon S3 viene rellenado previamente con la ubicación del bucket de Amazon S3 de la CloudFormation plantilla.

  3. Elija Siguiente.

  4. En el cuadro de texto Nombre de pila, escriba el nombre de la pila.

    El nombre de pila es un identificador que le ayuda a encontrar una en particular en una lista de pilas. El nombre de una pila puede contener únicamente caracteres alfanuméricos (con distinción entre mayúsculas y minúsculas) y guiones. Debe comenzar con un carácter alfabético y no puede tener más de 128 caracteres.

  5. En el cuadro de DashboardNametexto, introduce el nombre que quieres asignar a tu panel de control. Introduzca otra información relevante sobre la configuración del grupo de CloudWatch acceso.

    El nombre del panel solo puede incluir caracteres alfanuméricos, el signo del guion () y el signo del guion bajo (_).

  6. En la sección ResourcesToMonitor, introduzca el ID de directorio del directorio para el que ha activado la supervisión de Internet.

  7. En la sección MonitorName, ingresa el nombre del monitor de Internet que deseas usar.

  8. Elija Siguiente.

  9. Revise las selecciones predeterminadas en la página Configurar opciones de pila y elija Siguiente.

  10. Desplácese hasta Las transformaciones pueden requerir capacidades de acceso y marque las casillas para confirmar. A continuación, selecciona Enviar para crear la pila y el CloudWatch panel personalizado.

    importante

    Es posible que haya un costo asociado a los CloudWatch paneles personalizados. Para obtener información sobre los precios, consulta Amazon CloudWatch Pricing

  11. Abre la CloudWatch consola en https://console.aws.amazon.com/cloudwatch/.

  12. En el panel de navegación de la izquierda, elija Paneles.

  13. En Paneles personalizados, seleccione el panel con el nombre que ha introducido anteriormente en este procedimiento.

  14. Ahora puede WorkSpace supervisar sus datos mediante el panel de control de Internet.