Las traducciones son generadas a través de traducción automática. En caso de conflicto entre la traducción y la version original de inglés, prevalecerá la version en inglés.
Supervisión operativa unificada con Cluster Insights
Amazon OpenSearch Service ahora incluye Cluster Insights, una solución de monitoreo que proporciona una visibilidad operativa completa de sus clústeres a través de un único panel de control. Esto elimina la complejidad de tener que analizar y correlacionar varios registros y métricas para identificar los posibles riesgos para la disponibilidad o el rendimiento de los clústeres. La solución automatiza la consolidación de los datos operativos críticos en todos los nodos, índices y fragmentos, lo que transforma la solución de problemas complejos en un proceso simplificado. Puede detectar problemas como fragmentos grandes y marcas de agua bajas en el disco, ver métricas detalladas a nivel de nodo, índice y fragmento, y acceder a las mejores prácticas de seguridad y resiliencia.
nota
Cluster Insights está disponible a través de la interfaz OpenSearch de usuario del servicio sin coste adicional para todos los usuarios que utilicen la OpenSearch versión 2.17 o posterior. Además, los dominios con OpenSearch las versiones 2.17 y 2.19 también deben incluir la última actualización de la versión del software del servicio.
Ventajas
Supervisión proactiva: supervise el estado del clúster de forma proactiva con métricas de rendimiento detalladas en todos los componentes, desde los nodos e índices individuales hasta los fragmentos y las consultas de búsqueda.
Visibilidad unificada: consolide los datos de monitoreo en un único panel
Recomendaciones prácticas: obtenga step-by-step orientación para la resolución de problemas
Cobertura integral: supervise la seguridad, la estabilidad y la resiliencia en todos sus clústeres OpenSearch
Optimización de consultas: identifique las consultas que consumen muchos recursos y optimice el rendimiento
Con Cluster Insights, puede mantener un rendimiento óptimo de los clústeres, reducir la sobrecarga operativa y garantizar la coherencia de las mejores prácticas en todos sus clústeres OpenSearch
Acceda a Cluster Insights a través de la consola
Revise las recomendaciones de rendimiento y resiliencia y realice los cambios de configuración necesarios, todo desde la misma consola. En la consola, en la pestaña Estado del clúster, puede acceder a Cluster Insights, que contiene una lista de todas las estadísticas activas. Haga clic en cualquier Insight para ver las recomendaciones.
Pantalla 1: Cluster Insights en la pestaña Cluster Health
Acceda a las estadísticas y métricas detalladas del clúster a través OpenSearch de la interfaz de usuario
Puede ver la información de un clúster de OpenSearch servicios específico a través de la OpenSearch interfaz de usuario (paneles). En la OpenSearch interfaz de usuario, una aplicación es simplemente una estructura organizativa, como una carpeta. Cada aplicación puede conectarse a varios clústeres de OpenSearch servicios y mostrar información sobre ellos. El acceso a Cluster Insights requiere una función administrativa en la aplicación de OpenSearch interfaz de usuario.
nota
El acceso a Cluster Insights requiere una función administrativa en la aplicación de OpenSearch interfaz de usuario.
Cree y configure una aplicación para ver Cluster Insights
-
Abra la consola OpenSearch de servicio en https://console.aws.amazon.com/aos/home
-
Seleccione la OpenSearch interfaz de usuario (paneles) en el menú de navegación de la izquierda
-
Complete los siguientes pasos para crear y configurar una aplicación:
-
Tras completar los dos pasos anteriores, podrás ver Cluster Insights en el panel de la OpenSearch interfaz de usuario, en la sección Configuración > Administrador de datos > Cluster Insights. El icono de configuración se encuentra en la parte inferior izquierda de la pantalla de la OpenSearch interfaz de usuario.
Pantalla 2: accede al administrador de datos desde OpenSearch la interfaz de usuario
Pantalla 3: Cluster Insights en la sección Administrar datos
Comprensión de las perspectivas de los
En esta sección se describen los distintos conocimientos disponibles en Cluster Insights.
Panel de información general
La página de descripción general de Cluster Insights, como se muestra en la siguiente captura de pantalla, proporciona una visión general del estado del clúster a nivel de aplicación e incluye las siguientes secciones:
Pantalla 4: página de inicio de Cluster Insights en la aplicación de OpenSearch interfaz de usuario.
Estado actual del clúster
Un gráfico circular muestra el estado de salud del clúster:
Verde: todos los fragmentos y réplicas principales están asignados a los nodos
Amarillo: todos los fragmentos principales están asignados, pero algunas réplicas no
Rojo: al menos un fragmento principal no está asignado a ningún nodo
Tendencia de Insights
El gráfico de tendencias rastrea los patrones de los problemas durante los últimos 30 días, lo que le ayuda a identificar los problemas emergentes y a monitorear el progreso de la resolución.
Perspectivas abiertas actuales
Un recuento organizado según la gravedad de la información pendiente de los últimos 30 días.
OpenSearch Clústeres de servicios
En esta sección se enumeran todos los OpenSearch clústeres con estadísticas clave, como el número de nodos, el número de fragmentos y las consultas activas.
Principales datos desglosados por gravedad
Puede revisar la información de todos los dominios de su aplicación. En esta sección se priorizan los problemas que requieren atención inmediata (críticos y de alta gravedad). Cada información incluye una descripción y recomendaciones específicas, que pueden ayudarle a centrarse primero en los problemas críticos.
Detalles de la información
Cada información de la sección Información principal por gravedad es interactiva y proporciona un análisis detallado. Por ejemplo, si elige la información sobre el tamaño de los fragmentos grandes:
Puede ver cuántos fragmentos superan el umbral y qué índices se ven afectados.
Un mapa de recursos identifica cada fragmento sobredimensionado con su índice, identificador y tamaño actual.
La pestaña de recomendaciones proporciona una guía de step-by-step corrección.
La pestaña Historial muestra un cronograma de las acciones de remediación de los recursos.
Detalles de clúster
Al seleccionar un clúster específico en la sección Clústeres de OpenSearch servicios, OpenSearch muestra información sobre ese clúster en las siguientes pestañas: estado del clúster, vista de nodos, vista de índice, vista de fragmentos y vista de consultas. La pestaña Estado del clúster muestra la siguiente información:
Descripción general de
La información clave incluye el estado del clúster, el recuento de fragmentos, el recuento de nodos, el recuento de índices y las estadísticas de los documentos.
Prácticas recomendadas de configuración
Los gráficos anulares muestran el cumplimiento de las configuraciones recomendadas en materia de resiliencia y seguridad.
Información
En una tabla se enumeran los datos recientes generados para el clúster, con el mismo desglose detallado y las mismas directrices de corrección disponibles en la página de información general.
La descripción general de Screen-5: Cluster Health proporciona métricas clave, mejores prácticas e información
Al hacer clic en cualquier información, puede ver los detalles, los recursos afectados y las recomendaciones. Además, también puedes ver el historial de los recursos fijos.
Pantalla 6: detalles de Insight. Le proporciona detalles, recomendaciones y un cronograma histórico.
Sección de métricas
Los gráficos interactivos de esta sección muestran las siguientes métricas del clúster:
Métricas generales del estado del clúster, como el estado del clúster, el estado de escritura y los documentos que permiten búsquedas
KPIs (Indicadores clave de rendimiento), como las tasas y latencias de indexación y búsqueda
Métricas de utilización de recursos, como la utilización de la JVM y la CPU
Vistas de nodos, índices y fragmentos
Las vistas de nodos, índices y fragmentos utilizan OpenSearch estadísticas para proporcionar una visibilidad detallada de las operaciones del clúster. En ella aparecen:
Métricas en tiempo real, como el uso de la CPU y la presión de la memoria de la JVM
Busque e indexe datos de rendimiento
Puntos críticos de recursos en todos los componentes del clúster
Diagnósticos granulares a nivel de nodo
¿Se ha asignado el montón de fragmentos superior?
Pantalla 7: métricas a nivel de nodo, índice y fragmento
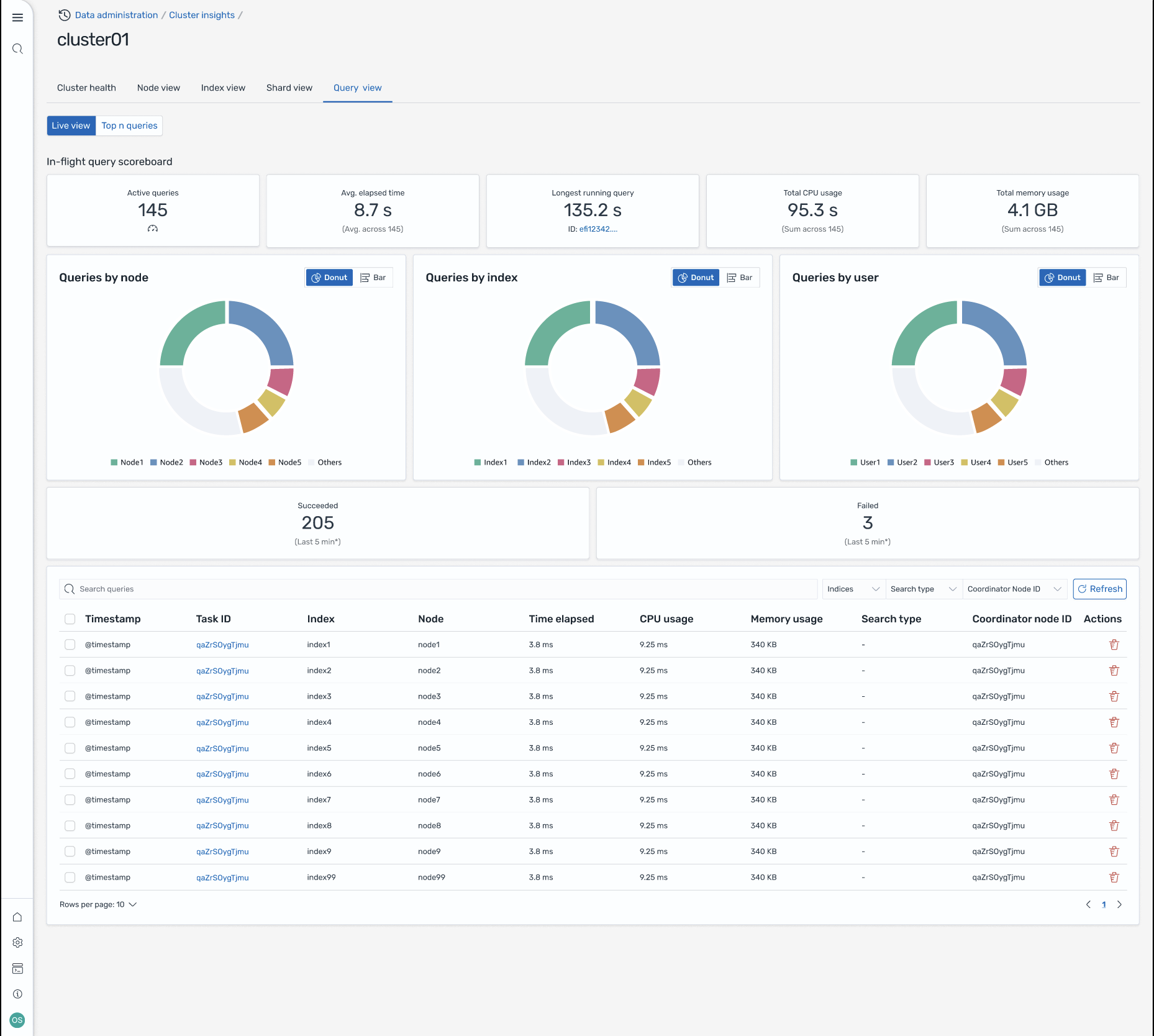
Vista de consulta
nota
La función de visualización de consultas es compatible con las OpenSearch versiones 2.19 o posteriores.
La página de visualización de consultas le ayuda a supervisar las consultas que consumen muchos recursos con:
Configuración de acceso
La visualización de las N consultas principales requiere permisos de control de acceso detallados. Asegúrese de lo siguiente:
El control de acceso detallado está habilitado en su dominio.
Tu función de IAM (o usuario interno) está asignada a una OpenSearch función con los permisos de clúster necesarios para obtener información sobre las consultas.
Para obtener acceso de administrador completo, asigne el ARN de su rol de IAM como rol de backend a los roles all_access y security_manager. Puede hacerlo en los OpenSearch paneles de control, en Seguridad > Roles > seleccione el rol > Usuarios mapeados > Administrar el mapeo, o bien mediante la API de seguridad (PUT _plugins/_ _access).
security/api/rolesmapping/all
Sin una asignación de roles adecuada, los usuarios pueden recibir 403 errores prohibidos al intentar acceder a los datos de Query Insights. Para obtener más información, consulte Control de acceso detallado.
Paneles de control en vivo
Vea las estadísticas de ejecución, el uso de CPU y memoria y el progreso de finalización de cada consulta.
Consultas N principales
En una tabla de clasificación se muestran las consultas más importantes con detalles como:
Recuento de consultas
Latencia, CPU y uso de memoria
Tipo de búsqueda y nodo coordinador
Índices objetivo y recuento de fragmentos
Detalles de consulta
Haga doble clic en cualquier consulta para ver:
Carga útil y pasos de ejecución exactos de la consulta
Desglose de la latencia de cada fase (expandir, consultar, recuperar)
Recomendaciones de optimización
Pantalla-8: vista en directo durante el vuelo. También puedes ver las consultas de Top-N
Acceda a Insights a través de EventBridge los eventos de Amazon
Puedes monitorizar la información a través de EventBridge los eventos de Amazon. Para obtener más información, consulta las notificaciones.