Genere visualizaciones utilizando un lenguaje natural - OpenSearch Servicio Amazon

Las traducciones son generadas a través de traducción automática. En caso de conflicto entre la traducción y la version original de inglés, prevalecerá la version en inglés.

Genere visualizaciones utilizando un lenguaje natural

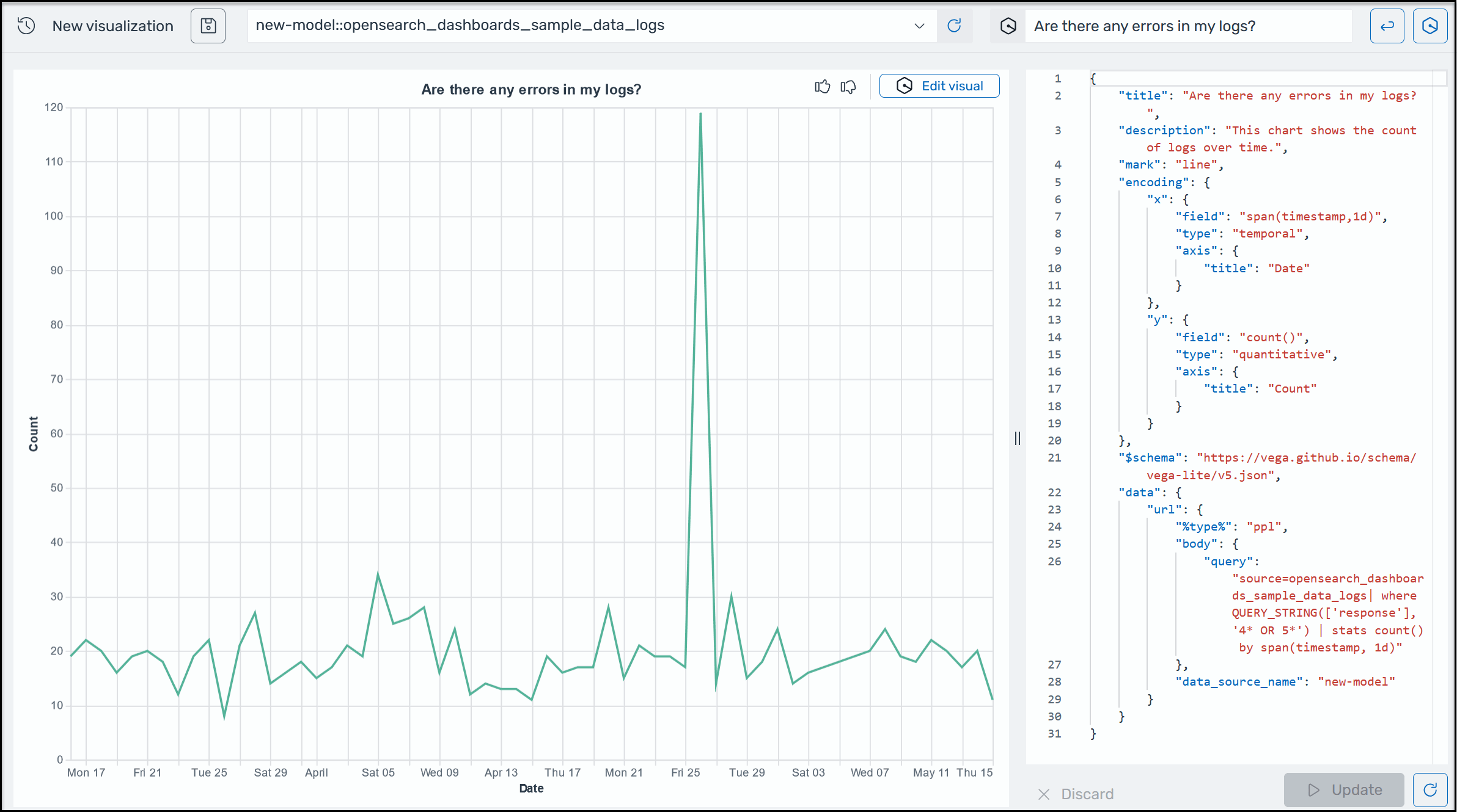
Para ayudarlo a obtener más información sobre sus datos operativos, AI Assistant for OpenSearch Service admite el uso de indicaciones en lenguaje natural para crear visualizaciones. Antes de empezar, compruebe que ha configurado AI Assistant for OpenSearch Service. Cuando lo confirme, inicie la aplicación de interfaz de usuario del OpenSearch servicio, vaya a la página de visualizaciones, seleccione el botón + Crear visualización y elija un lenguaje natural. Ahora puede especificar una fuente de datos e introducir un requisito en lenguaje natural para generar las visualizaciones. A continuación se muestra un ejemplo.

Ejemplo de visualización de Amazon Q en OpenSearch Service.

Las visualizaciones pueden agilizar la resolución de problemas al desglosar el análisis de errores según diferentes dimensiones. También pueden ayudarlo a identificar patrones y tendencias, acelerar la toma de decisiones, revelar relaciones y simplificar datos complejos. Como alternativa, también puedes crear visualizaciones en la página Discover como parte de los resultados de la consulta.