Las traducciones son generadas a través de traducción automática. En caso de conflicto entre la traducción y la version original de inglés, prevalecerá la version en inglés.
Visualice y comparta datos en Grafana
Este tutorial lo guía a través de la configuración del complemento de fuente de AWS IoT SiteWise datos con Grafana, una plataforma de visualización de datos. Con Grafana, puede crear cuadros de mando que visualicen y supervisen sus datos industriales. En este tutorial, se utiliza un conjunto de datos de muestra de una demostración de un parque eólico para ilustrar los conceptos clave. Una vez que se familiarice con el proceso, puede repetir el tutorial con sus propios datos.
Tras completar este tutorial, puede hacer lo siguiente:
-
Recopile, consulte y analice datos de equipos industriales
-
Cree paneles de Grafana interactivos para visualizar las métricas de rendimiento de los activos
-
Supervise los datos operativos a través de una interfaz unificada
-
Comparta información con su equipo mediante las funciones de colaboración de Grafana
-
Combine AWS IoT SiteWise datos con otras fuentes AWS de datos, como Amazon CloudWatch o Amazon
Timestream
Temas
Requisitos previos
Necesitará lo siguiente para completar este tutorial:
-
Y. Cuenta de AWS Si no dispone de una, consulte Configura una AWS cuenta.
-
Un usuario AWS Identity and Access Management (IAM) con permisos de administrador. Para obtener instrucciones detalladas, consulte ¿Cómo AWS IoT SiteWise funciona con IAM.
-
Una AWS IoT SiteWise demostración en ejecución.
nota
Este tutorial requiere el uso de los recursos creados en la versión de AWS IoT SiteWise demostración Use the. Debe completarlo antes de continuar con este tutorial.
La creación de la demostración suele tardar unos 3 minutos. Si la demostración no se crea, es posible que los permisos de tu AWS cuenta sean insuficientes. En este caso, cambie a una cuenta con acceso administrativo. Para obtener más información acerca de los permisos requeridos, consulte ¿Cómo AWS IoT SiteWise funciona con IAM.
importante
Conserve todos los recursos de demostración hasta que complete este tutorial. Eliminar cualquier componente podría interrumpir la funcionalidad de la demostración y afectar a su capacidad para mostrar datos en Grafana.
Paso 1: Configura tu espacio de trabajo de Grafana gestionado por Amazon
En este procedimiento, cree y configure un espacio de trabajo de Grafana gestionado por Amazon para visualizar los datos de su parque eólico.
-
Inicia sesión en la consola de Grafana gestionada por Amazon
. -
Elija Crear espacio de trabajo.
-
En Detalles del espacio de trabajo, introduce un nombre para tu espacio de trabajo, por ejemplo.
SiteWiseTutorialDemo -
En Versión de Grafana, selecciona la última versión. Elija esta versión para obtener la mayoría de las up-to-date funciones y capacidades. Para obtener más información sobre los diferentes conjuntos de versiones, consulte Diferencias entre las versiones de Grafana en la Guía del usuario de Amazon Managed Grafana.
-
Elija Siguiente.
-
En Acceso de autenticación, selecciona AWS IAM Identity Center.
-
Si el centro de identidad de AWS IAM de su cuenta no está activado, se le pedirá que lo configure primero. Para obtener instrucciones detalladas sobre cómo configurar el acceso de los usuarios, consulta los ejemplos de políticas basadas en identidad para Amazon Managed Grafana en la Guía del usuario de Amazon Managed Grafana.
-
-
En Tipo de permiso, selecciona Servicio gestionado. Amazon Managed Grafana crea y configura automáticamente las funciones y permisos de IAM necesarios para cualquier fuente de AWS datos que decida utilizar en este espacio de trabajo. En el caso de las cuentas de los miembros de la organización, la opción de administración del servicio solo está disponible si la cuenta está designada como administradora delegada. Para obtener información sobre la configuración de cuentas de administrador delegado, consulte Registrar una cuenta de miembro de administrador delegado en la Guía del CloudFormation usuario.
-
En las opciones de configuración del espacio de trabajo, lleve a cabo las siguientes acciones:
-
Selecciona Activar las alertas de Grafana. Con esta configuración, puede crear y administrar alertas a través de una interfaz centralizada en su espacio de trabajo. Para obtener más información, consulta Cómo trabajar con alertas de Grafana en la Guía del usuario de Amazon Managed Grafana.
-
Selecciona Activar la administración de complementos. Esto te permite instalar, actualizar y desinstalar complementos en tu espacio de trabajo. Para obtener más información, consulte Amplíe su espacio de trabajo con complementos en la Guía del usuario de Amazon Managed Grafana.
importante
Asegúrese de habilitar la administración de complementos. Si no seleccionas esta opción, no podrás añadirla AWS IoT SiteWise como fuente de datos en el siguiente paso.
-
-
En Control de acceso a la red, selecciona Acceso abierto. En este tutorial, utiliza datos de demostración para que el espacio de trabajo esté disponible públicamente.
-
Acceso abierto: permite que tu espacio de trabajo sea de acceso público.
-
Acceso restringido: limita el acceso a rangos de IP o puntos finales de VPC específicos. Para obtener más información, consulte Cómo funciona la conectividad de VPC en la Guía del usuario de Amazon Managed Grafana.
-
-
Elija Siguiente.
-
En la página de configuración de permisos gestionados por el servicio, selecciona Cuenta corriente para que Amazon Managed Grafana cree automáticamente políticas y permisos para acceder a los AWS datos de tu cuenta.
-
En Fuentes de datos, selecciona AWS IoT SiteWise. Para obtener más información, consulte Conectarse a una fuente de AWS IoT SiteWise datos en la Guía del usuario de Amazon Managed Grafana.
-
(Opcional) En Canales de notificación, selecciona Amazon SNS para permitir que las alertas de Grafana se envíen a través de Amazon SNS. Esto crea una política de IAM que permite publicar en Amazon SNS temas con nombres que comiencen por Grafana. Deberás completar la configuración del canal de notificaciones más adelante en tu consola Grafana dentro del espacio de trabajo.
-
Confirme los detalles del espacio de trabajo y elija Crear espacio de trabajo. Este proceso tarda un par de minutos.
-
En la pestaña Autenticación, en el Centro de identidades de AWS IAM, asigne usuarios o grupos a su espacio de trabajo de la siguiente manera:
-
Para asignar el usuario que administrará AWS IoT SiteWise los datos, seleccione Asignar un nuevo usuario o grupo. A continuación, selecciona Convertir en administrador en la lista desplegable Acciones para otorgarles privilegios administrativos.
importante
Para administrar el espacio de trabajo de Grafana, debes asignar el
Adminrol a al menos un usuario. Este usuario tendrá acceso completo a la consola del espacio de trabajo de Grafana.
-
Ya ha creado y configurado su espacio de trabajo de Grafana. En el siguiente paso, puede añadirlo AWS IoT SiteWise como fuente de datos y empezar a crear visualizaciones para los datos de su parque eólico. Desde su espacio de trabajo, puede consultar, visualizar y analizar sus datos industriales en tiempo real. Para obtener más información sobre los espacios de trabajo de Grafana gestionados por Amazon, consulte Utilice su espacio de trabajo de Grafana en la Guía del usuario de Amazon Managed Grafana.
Paso 2: AWS IoT SiteWise Añádelo como fuente de datos
Para ayudarle a visualizar sus datos, Amazon Managed Grafana incluye el complemento AWS Data Sources, que simplifica el proceso de conexión a. Servicios de AWS Este complemento viene preinstalado en su espacio de trabajo y proporciona una interfaz unificada para descubrir y configurar AWS los recursos como fuentes de datos. Para la visualización de su parque eólico, utilizará este complemento para conectarse a AWS IoT SiteWise. Para obtener más información, consulte Conectarse a una fuente de AWS IoT SiteWise datos en la Guía del usuario de Amazon Managed Grafana.
Antes de empezar a consultar los datos de su parque eólico, el complemento AWS Data Sources necesita los permisos adecuados para acceder a sus AWS IoT SiteWise recursos. Estos permisos se configuraron automáticamente cuando los seleccionaste AWS IoT SiteWise como fuente de datos en el paso anterior. Para obtener más información sobre los permisos de los complementos, consulte Permisos necesarios en la Guía del usuario de Amazon Managed Grafana.
Para conectarse AWS IoT SiteWise a su espacio de trabajo de Grafana
-
Abra la consola de Amazon Managed Grafana
. En la página de detalles de tu espacio de trabajo, elige la URL que aparece debajo de la URL del espacio de trabajo de Grafana. La URL del espacio de trabajo abre la página de inicio de sesión de la consola del espacio de trabajo de Grafana. -
Seleccione Iniciar sesión con AWS IAM Identity Center e introduzca sus credenciales. Estas credenciales solo funcionan si respondiste al correo electrónico de Grafana gestionado por Amazon en el que se te pedía que crearas una contraseña para el Centro de Identidad de IAM.
-
En el panel de navegación izquierdo, selecciona Aplicaciones, luego Fuentes de AWS datos y, a continuación, selecciona la Servicios de AWSpestaña.
-
En AWS IoT SiteWise, selecciona Instalar ahora para instalar la última versión del AWS IoT SiteWise complemento.
-
Ve a la pestaña Fuentes de datos y selecciona IoT SiteWise como servicio.
-
En Región predeterminada, selecciona la región de la que quieres recuperar los datos, por ejemplo, EE. UU. Este (Norte de Virginia).
-
Tras especificar los parámetros del complemento, seleccione Añadir fuente de datos.
-
Selecciona Ir a la configuración.
-
En Detalles de la conexión, selecciona Guardar y probar para comprobar que el servicio funciona.
Paso 3: Crea un panel para explorar y visualizar tus datos
En este paso, cree un panel de Grafana para visualizar los datos de demostración del parque eólico que creó anteriormente. Los paneles le ayudan a monitorear sus datos al mostrar múltiples visualizaciones en una sola vista. Puede usar los paneles de control para realizar un seguimiento de las métricas, analizar patrones y obtener información a partir de sus datos industriales. Para obtener más información, consulta Cómo crear tu primer panel en la Guía del usuario de Amazon Managed Grafana.
Para crear tu primer panel de control en Grafana
-
En el panel de navegación izquierdo, selecciona Paneles y, a continuación, selecciona Crear panel para empezar a crear tu primer panel.
-
Seleccione Añadir visualización. Se abre el editor del panel, donde puede configurar las fuentes de datos, las consultas y los ajustes de visualización.
-
En la pestaña Consulta, selecciona la fuente de AWS IoT SiteWise datos en el menú desplegable.
-
En Tipo de consulta, seleccione Obtener agregados del valor de las propiedades en el menú desplegable para recuperar los valores agregados de las propiedades de los activos a lo largo del tiempo.
-
Seleccione Explorar para ver los activos disponibles en su jerarquía. En la pestaña Jerarquía, seleccione Demo Wind Farm Asset y, a continuación, Demo Turbine Asset 1.
-
En Propiedad, seleccione Potencia media entre las propiedades disponibles. Seleccione Ejecutar consultas para ejecutar la consulta y obtener una vista previa del resultado. La visualización se actualizará para mostrar los datos de potencia media de
Demo Turbine Asset 1. -
En el panel de navegación derecho, asigne un título al nuevo panel, como
Turbine Demo 1 (Average Power). Elija Aplicar para guardar los cambios.aviso
Siempre que realices cambios en el panel de control, guárdalo antes de actualizar la página o salir de ella. De lo contrario, perderás tu progreso.
-
En la esquina superior derecha, selecciona Guardar panel. Se le pedirá que introduzca un nombre para su panel de control, por ejemplo,
SiteWise Wind Farm Demo Dashboard. -
Seleccione Save.
Para obtener información sobre cómo compartir paneles, consulte Compartir paneles y paneles en la Guía del usuario de Amazon Managed Grafana.
Para añadir otro panel para visualizar la velocidad del viento
-
Seleccione Añadir visualización para abrir un panel en blanco.
-
En la pestaña Consulta, selecciona la fuente de AWS IoT SiteWise datos en el menú desplegable.
-
En Tipo de consulta, selecciona Obtener el valor de la propiedad en el menú desplegable y, en Activo, selecciona
Demo Wind Farm Assety, a continuación.Demo Turbine Asset 1 -
En Propiedad, selecciona Velocidad del viento entre las propiedades disponibles. Seleccione Ejecutar consultas para actualizar los cambios.
-
En Visualización, selecciona Calibre. Los medidores funcionan mejor para mostrar métricas únicas y en tiempo real, como la velocidad del viento.
-
En el panel de navegación derecho, asigne un título al nuevo panel, como
Turbine Demo 1 (Wind Speed). -
En Opciones estándar, en las opciones del panel, selecciona Unidad. Elija Velocidad y, a continuación, elija meters/second (m/s).
-
Elija Aplicar para guardar los cambios.
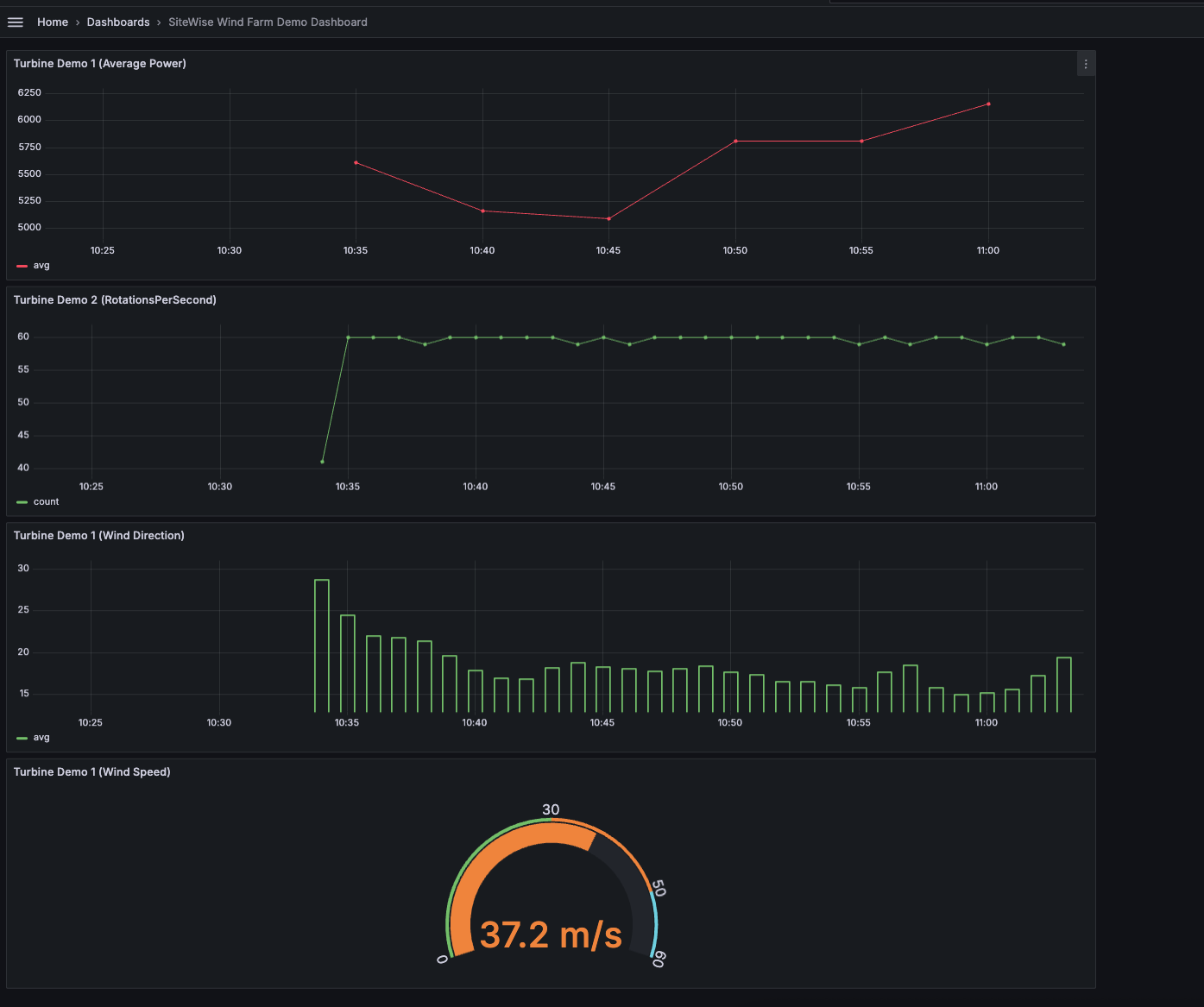
La siguiente imagen muestra el aspecto que podrían tener los paneles de Grafana al completar este paso.
(opcional) Paso 4: Configurar alertas para supervisar el rendimiento
Las alertas indican los cambios de estado una vez que se producen para identificar problemas de rendimiento en sus equipos industriales. Para obtener más información, consulta las alertas de Amazon Managed Grafana en la Guía del usuario de Amazon Managed Grafana.
Para configurar alertas en Grafana
-
En la pestaña Regla
Turbine Demo 1 (Average Power), establece Evaluar todos a5my Para15m. Esta configuración evalúa la potencia media cada 5 minutos y activa una alerta si la condición persiste durante más de 15 minutos. -
En Condiciones, seleccione IS a continuación e introduzca los
7,020vatios. Esta configuración le notificará si las condiciones medias de la turbina caen por debajo de los 7.020 vatios durante más de 5 minutos. Para obtener más información sobre la creación de alertas, consulte los campos de reglas de alerta en la Guía del usuario de Amazon Managed Grafana.
Has completado el tutorial. En este procedimiento, creó un espacio de trabajo de Grafana y lo configuró para visualizar los datos del parque eólico. AWS IoT SiteWise Creó un panel interactivo con varios tipos de widgets, incluido un gráfico de series temporales para la potencia media y un indicador de la velocidad del viento. También configuraste alertas para monitorear el rendimiento de la turbina, lo que te permitió identificar posibles problemas antes de que interrumpan la producción. Puede seguir mejorando su panel de control añadiendo más visualizaciones, creando alertas adicionales o conectando otras fuentes de AWS datos para obtener información más detallada sobre sus operaciones industriales.
Paso 5: Limpiar los recursos después del tutorial
Después de completar este tutorial sobre la visualización de datos con Grafana, limpie sus recursos para evitar incurrir en cargos adicionales.
Para eliminar la demostración AWS IoT SiteWise
Vaya a la consola de AWS IoT SiteWise
. En la esquina superior derecha de la página, selecciona Eliminar demostración.
En el cuadro de diálogo de confirmación, escriba
DELETEy, a continuación, elija Delete (Eliminar).
Para obtener más información, consulte Elimine la AWS IoT SiteWise demostración.
Si eliminas un Grafana gestionado por Amazon, también se eliminarán todos los datos de configuración de ese espacio de trabajo. Esto incluye paneles, configuración de orígenes de datos, alertas e instantáneas.
Para eliminar un espacio de trabajo de Grafana gestionado por Amazon
Abra la consola de Amazon Managed Grafana
. En el panel de navegación de la izquierda, elija el icono del menú.
Elija Todos los espacios de trabajo.
Elija el nombre del espacio de trabajo que desea eliminar.
Elija Eliminar.
Para confirmar la eliminación, ingrese el nombre del espacio de trabajo y elija Eliminar.
nota
Este procedimiento elimina un espacio de trabajo. Es posible que no se eliminen otros recursos. Por ejemplo, los roles de IAM que estaban en uso en el espacio de trabajo no se eliminan (pero se pueden desbloquear si ya no se utilizan).
Para obtener más información, consulte Eliminar un espacio de trabajo de Grafana gestionado por Amazon en la Guía del usuario de Amazon Managed Grafana.
Recursos adicionales
Para obtener más información sobre la visualización de datos, consulte los siguientes recursos:
-
Solución de problemas de acceso e identidad de Amazon Managed Grafana en la Guía del usuario de Amazon Managed Grafana
-
Mejores prácticas de seguridad en la Guía del usuario de Amazon Managed Grafana
-
Procese y visualice datos con SiteWise Edge y herramientas de código abierto
-
Usuarios, equipos y permisos en la Guía del usuario de Amazon Managed Grafana
-
Permisos y políticas de Amazon Managed Grafana para fuentes de AWS datos en la Guía del usuario de Amazon Managed Grafana