Monitorización del plano de control - Amazon EKS

Las traducciones son generadas a través de traducción automática. En caso de conflicto entre la traducción y la version original de inglés, prevalecerá la version en inglés.

Monitorización del plano de control

Servidor de API

Al analizar nuestro servidor de API, es importante recordar que una de sus funciones es limitar las solicitudes entrantes para evitar sobrecargar el plano de control. Lo que puede parecer un cuello de botella en el nivel del servidor de la API, en realidad podría estar protegiéndolo de problemas más graves. Debemos tener en cuenta los pros y los contras de aumentar el volumen de solicitudes que se envían a través del sistema. Para determinar si se deben aumentar los valores del servidor API, he aquí una pequeña muestra de los aspectos que debemos tener en cuenta:

  1. ¿Cuál es la latencia de las solicitudes que circulan por el sistema?

  2. ¿Esa latencia es del propio servidor de API o es algo «descendente», como etcd?

  3. ¿La profundidad de la cola del servidor API es un factor en esta latencia?

  4. ¿Las colas de prioridad y equidad (APF) de la API están configuradas correctamente para los patrones de llamadas a la API que queremos?

¿Dónde está el problema?

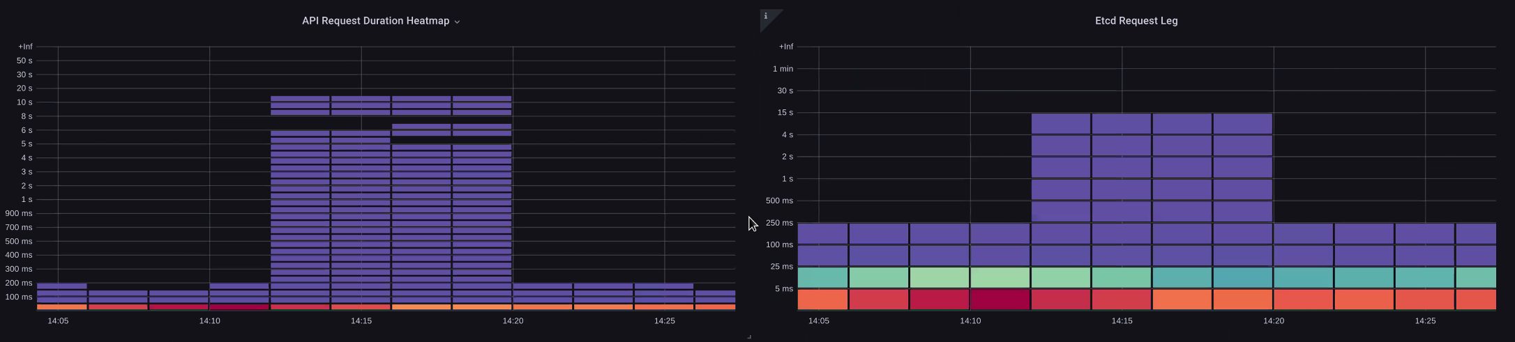
Para empezar, podemos usar la métrica de latencia de la API para saber cuánto tarda el servidor API en atender las solicitudes. Usemos el siguiente mapa de calor de ProMQL y Grafana para mostrar estos datos.

max(increase(apiserver_request_duration_seconds_bucket{subresource!="status",subresource!="token",subresource!="scale",subresource!="/healthz",subresource!="binding",subresource!="proxy",verb!="WATCH"}[$__rate_interval])) by (le)
Mapa térmico de duración de las solicitudes de API

Todas estas solicitudes tardan menos de un segundo, lo que indica que el plano de control está gestionando las solicitudes a tiempo. Pero, ¿y si ese no fuera el caso?

El formato que utilizamos en la sección anterior sobre la duración de la solicitud de API es un mapa de calor. Lo bueno del formato de mapa de calor es que nos indica el valor de tiempo de espera de la API de forma predeterminada (60 segundos). Sin embargo, lo que realmente necesitamos saber es en qué umbral debería preocupar este valor antes de alcanzar el umbral de tiempo de espera. Para tener una idea aproximada de cuáles son los umbrales aceptables, podemos utilizar el SLO previo de Kubernetes, que puede consultarse aquí

nota

¿Te has fijado en la función max de esta afirmación? Cuando se utilizan métricas que agregan varios servidores (de forma predeterminada, dos servidores API en EKS), es importante no calcular el promedio de esos servidores.

Patrones de tráfico asimétricos

¿Qué pasaría si un servidor API [pod] tuviera una carga ligera y el otro estuviera muy cargado? Si calculamos el promedio de esos dos números, podríamos malinterpretar lo que estaba sucediendo. Por ejemplo, aquí tenemos tres servidores API, pero toda la carga está en uno de estos servidores API. Como regla general, todo lo que tenga varios servidores, como los servidores etcd y API, debe desglosarse a la hora de invertir en problemas de escala y rendimiento.

Número total de solicitudes a bordo

Con el cambio a API Priority and Fairness, el número total de solicitudes en el sistema es solo un factor para comprobar si el servidor de API tiene un exceso de suscripciones. Como el sistema ahora funciona a partir de una serie de colas, debemos comprobar si alguna de estas colas está llena y si el tráfico de esa cola se está reduciendo.

Veamos estas colas con la siguiente consulta:

max without(instance)(apiserver_flowcontrol_nominal_limit_seats{})

Aquí vemos los siete grupos de prioridades diferentes que vienen de forma predeterminada en el clúster

Simultaneidad compartida

A continuación, queremos ver qué porcentaje de ese grupo de prioridades se está utilizando, de modo que podamos entender si un determinado nivel de prioridad se está saturando. Podría ser conveniente limitar las solicitudes en el nivel de carga de trabajo más bajo, pero no lo sería reducir las solicitudes en el nivel de elección de un líder.

El sistema API Priority and Fairness (APF) tiene varias opciones complejas, algunas de las cuales pueden tener consecuencias imprevistas. Un problema habitual que observamos sobre el terreno es el aumento de la profundidad de la cola hasta el punto de empezar a añadir una latencia innecesaria. Podemos monitorizar este problema mediante la apiserver_flowcontrol_current_inqueue_request métrica. Podemos comprobar si hay caídas utilizando elapiserver_flowcontrol_rejected_requests_total. Estas métricas tendrán un valor distinto de cero si algún grupo supera su simultaneidad.

Solicitudes en uso

Aumentar la profundidad de la cola puede convertir al servidor API en una fuente importante de latencia y debe hacerse con cuidado. Recomendamos ser prudentes con el número de colas que se crean. Por ejemplo, el número de comparticiones en un sistema EKS es de 600. Si creamos demasiadas colas, esto puede reducir el número de veces que se comparten las colas importantes que necesitan más rendimiento, como la cola para las elecciones de líderes o la cola del sistema. Si se crean demasiadas colas adicionales, puede resultar más difícil dimensionarlas correctamente.

Para centrarnos en un cambio simple e impactante que puedas realizar en APF, simplemente cogemos acciones de los grupos infrautilizados y aumentamos el tamaño de los grupos que están al máximo de su uso. Al redistribuir de forma inteligente las acciones entre estos grupos, puede reducir las probabilidades de que se produzcan caídas.

Para obtener más información, consulte la configuración de prioridad y equidad de la API en la Guía de mejores prácticas de EKS.

Latencia entre API y etcd

¿Cómo podemos utilizar el servidor metrics/logs de API para determinar si hay un problema con el servidor de API, un problema del servidor upstream/downstream de API o una combinación de ambos? Para entenderlo mejor, veamos cómo se pueden relacionar el servidor API y etcd, y lo fácil que puede ser solucionar problemas en un sistema incorrecto.

En el siguiente gráfico, vemos la latencia del servidor API, pero también vemos que gran parte de esta latencia está correlacionada con el servidor etcd debido a que las barras del gráfico muestran la mayor parte de la latencia a nivel etcd. Si hay 15 segundos de latencia etcd al mismo tiempo que hay 20 segundos de latencia del servidor API, entonces la mayor parte de la latencia se encuentra realmente en el nivel etcd.

Al analizar todo el flujo, vemos que es aconsejable no centrarse únicamente en el servidor API, sino también buscar señales que indiquen que etcd está bajo presión (es decir, que los contadores de aplicaciones lentas aumentan). Lo que hace que un panel de control sea potente es poder pasar rápidamente al área problemática correcta con solo un vistazo.

nota

El panel de control de la sección se encuentra en https://github.com/RiskyAdventure/ Solución de problemas- Dashboards/blob/main/api -troubleshooter.json

ETC., coacción

Problemas entre el plano de control y el lado del cliente

En este gráfico, buscamos las llamadas a la API que más tiempo tardaron en completarse durante ese período. En este caso, vemos que un recurso personalizado (CRD) llama a una función APPLY que es la llamada más latente durante el intervalo de tiempo de las 05:40.

Solicitudes más lentas

Con estos datos, podemos utilizar una consulta Ad-Hoc ProMQL o CloudWatch Insights para extraer las solicitudes LIST del registro de auditoría durante ese período de tiempo y ver de qué aplicación se trata.

Encontrando la fuente con CloudWatch

La mejor forma de utilizar las métricas es encontrar el área problemática que queremos analizar y reducir tanto el marco temporal como los parámetros de búsqueda del problema. Una vez que tengamos estos datos, queremos pasar a los registros para obtener información más detallada sobre los tiempos y los errores. Para ello, convertiremos nuestros registros en métricas con CloudWatch Logs Insights.

Por ejemplo, para investigar el problema anterior, utilizaremos la siguiente consulta de CloudWatch Logs Insights para obtener el UserAgent y el RequestUri y poder determinar qué aplicación está causando esta latencia.

nota

Es necesario utilizar un contador adecuado para evitar que un reloj muestre un List/Resync comportamiento normal.

fields @timestamp, @message
| filter @logStream like "kube-apiserver-audit"
| filter ispresent(requestURI)
| filter verb = "list"
| parse requestReceivedTimestamp /\d+-\d+-(?<StartDay>\d+)T(?<StartHour>\d+):(?<StartMinute>\d+):(?<StartSec>\d+).(?<StartMsec>\d+)Z/
| parse stageTimestamp /\d+-\d+-(?<EndDay>\d+)T(?<EndHour>\d+):(?<EndMinute>\d+):(?<EndSec>\d+).(?<EndMsec>\d+)Z/
| fields (StartHour * 3600 + StartMinute * 60 + StartSec + StartMsec / 1000000) as StartTime, (EndHour * 3600 + EndMinute * 60 + EndSec + EndMsec / 1000000) as EndTime, (EndTime - StartTime) as DeltaTime
| stats avg(DeltaTime) as AverageDeltaTime, count(*) as CountTime by requestURI, userAgent
| filter CountTime >=50
| sort AverageDeltaTime desc

Al usar esta consulta, encontramos dos agentes diferentes que ejecutan una gran cantidad de operaciones de listas de alta latencia. Splunk y su CloudWatch agente. Con los datos, podemos tomar la decisión de eliminar, actualizar o reemplazar este controlador por otro proyecto.

Resultados de la consulta
nota

Para obtener más información sobre este tema, consulte el siguiente blog

Programador

Como las instancias del plano de control de EKS se ejecutan en una cuenta de AWS independiente, no podremos recopilar esos componentes para obtener métricas (el servidor de API es la excepción). Sin embargo, dado que tenemos acceso a los registros de auditoría de estos componentes, podemos convertirlos en métricas para ver si alguno de los subsistemas está causando un cuello de botella de escalado. Usemos CloudWatch Logs Insights para ver cuántos pods no programados hay en la cola del programador.

Los pods no programados están en el registro del programador

Si tuviéramos acceso a recopilar las métricas del programador directamente en un Kubernetes autogestionado (como Kops), utilizaríamos el siguiente ProMQL para entender el atraso acumulado del programador.

max without(instance)(scheduler_pending_pods)

Como no tenemos acceso a la métrica anterior en EKS, utilizaremos la siguiente consulta de CloudWatch Logs Insights para ver los retrasos acumulados y comprobar cuántos pods no se pudieron programar de forma no programada durante un período de tiempo determinado. Luego, podríamos analizar más a fondo los mensajes en las horas de mayor actividad para entender la naturaleza del cuello de botella. Por ejemplo, los nodos no giran lo suficientemente rápido o el limitador de velocidad está en el propio programador.

fields timestamp, pod, err, @message
| filter @logStream like "scheduler"
| filter @message like "Unable to schedule pod"
| parse @message  /^.(?<date>\d{4})\s+(?<timestamp>\d+:\d+:\d+\.\d+)\s+\S*\s+\S+\]\s\"(.*?)\"\s+pod=(?<pod>\"(.*?)\")\s+err=(?<err>\"(.*?)\")/
| count(*) as count by pod, err
| sort count desc

Aquí vemos los errores del programador que indican que el pod no se desplegó porque el PVC de almacenamiento no estaba disponible.

CloudWatch Consulta de registros
nota

El registro de auditoría debe estar activado en el plano de control para habilitar esta función. También es una buena práctica limitar la retención de registros para no aumentar los costes con el tiempo de forma innecesaria. A continuación se muestra un ejemplo de cómo activar todas las funciones de registro con la herramienta EKSCTL.

cloudWatch: clusterLogging: enableTypes: ["*"] logRetentionInDays: 10

Kube Controller Manager

Kube Controller Manager, como todos los demás controladores, tiene límites en cuanto al número de operaciones que puede realizar a la vez. Repasemos cuáles son algunos de esos indicadores observando una configuración de KOPS en la que podemos establecer estos parámetros.

kubeControllerManager: concurrentEndpointSyncs: 5 concurrentReplicasetSyncs: 5 concurrentNamespaceSyncs: 10 concurrentServiceaccountTokenSyncs: 5 concurrentServiceSyncs: 5 concurrentResourceQuotaSyncs: 5 concurrentGcSyncs: 20 kubeAPIBurst: 30 kubeAPIQPS: "20"

Estos controladores tienen colas que se llenan durante los períodos de alta rotación de un clúster. En este caso, vemos que el controlador del conjunto de réplicas tiene una gran cantidad de trabajo pendiente.

Colas

Tenemos dos maneras diferentes de abordar esta situación. Si se ejecuta de forma autogestionada, podríamos simplemente aumentar las rutinas simultáneas. Sin embargo, esto repercutiría en el etcd al procesar más datos en el KCM. La otra opción sería reducir la cantidad de objetos del conjunto de réplicas que se utilizan .spec.revisionHistoryLimit en la implementación para reducir la cantidad de objetos del conjunto de réplicas que podemos revertir, reduciendo así la presión sobre este controlador.

spec: revisionHistoryLimit: 2

Otras funciones de Kubernetes se pueden ajustar o desactivar para reducir la presión en los sistemas con una alta tasa de rotación. Por ejemplo, si la aplicación de nuestros pods no necesita comunicarse directamente con la API k8s, desactivar el secreto proyectado en esos pods disminuiría la carga. ServiceaccountTokenSyncs Si es posible, esta es la forma más conveniente de abordar estos problemas.

kind: Pod spec: automountServiceAccountToken: false

En los sistemas en los que no podemos acceder a las métricas, podemos volver a revisar los registros para detectar posibles discrepancias. Si quisiéramos ver el número de solicitudes que se están procesando por controlador o a nivel agregado, utilizaríamos la siguiente consulta de CloudWatch Logs Insights.

Volumen total procesado por la KCM

# Query to count API qps coming from kube-controller-manager, split by controller type.
# If you're seeing values close to 20/sec for any particular controller, it's most likely seeing client-side API throttling.
fields @timestamp, @logStream, @message
| filter @logStream like /kube-apiserver-audit/
| filter userAgent like /kube-controller-manager/
# Exclude lease-related calls (not counted under kcm qps)
| filter requestURI not like "apis/coordination.k8s.io/v1/namespaces/kube-system/leases/kube-controller-manager"
# Exclude API discovery calls (not counted under kcm qps)
| filter requestURI not like "?timeout=32s"
# Exclude watch calls (not counted under kcm qps)
| filter verb != "watch"
# If you want to get counts of API calls coming from a specific controller, uncomment the appropriate line below:
# | filter user.username like "system:serviceaccount:kube-system:job-controller"
# | filter user.username like "system:serviceaccount:kube-system:cronjob-controller"
# | filter user.username like "system:serviceaccount:kube-system:deployment-controller"
# | filter user.username like "system:serviceaccount:kube-system:replicaset-controller"
# | filter user.username like "system:serviceaccount:kube-system:horizontal-pod-autoscaler"
# | filter user.username like "system:serviceaccount:kube-system:persistent-volume-binder"
# | filter user.username like "system:serviceaccount:kube-system:endpointslice-controller"
# | filter user.username like "system:serviceaccount:kube-system:endpoint-controller"
# | filter user.username like "system:serviceaccount:kube-system:generic-garbage-controller"
| stats count(*) as count by user.username
| sort count desc

Lo más importante es analizar los problemas de escalabilidad y analizar cada paso del proceso (API, programador, KCM, etc.) antes de pasar a la fase detallada de solución de problemas. A menudo, en la fase de producción, es necesario realizar ajustes en más de una parte de Kubernetes para permitir que el sistema funcione al máximo. Es fácil solucionar problemas de forma inadvertida, lo que no es más que un síntoma (como el tiempo de espera de un nodo) de un cuello de botella mucho más grande.

ETC.D.

etcd utiliza un archivo mapeado en memoria para almacenar pares clave-valor de manera eficiente. Existe un mecanismo de protección para establecer el tamaño de este espacio de memoria disponible, que normalmente se establece en los límites de 2, 4 y 8 GB. Si hay menos objetos en la base de datos, es menos necesario limpiar etcd cuando se actualizan los objetos y se deben limpiar las versiones anteriores. Este proceso de limpieza de las versiones antiguas de un objeto se denomina compactación. Tras una serie de operaciones de compactación, hay un proceso posterior que recupera el espacio útil, denominado desfragmentación, que se produce por encima de un determinado umbral o siguiendo un calendario fijo.

Hay un par de medidas relacionadas con el usuario que podemos utilizar para limitar el número de objetos en Kubernetes y reducir así el impacto del proceso de compactación y desfragmentación. Por ejemplo, Helm mantiene un nivel alto. revisionHistoryLimit Esto mantiene los objetos más antiguos, como ReplicaSets los del sistema, para poder revertirlos. Al establecer los límites del historial en 2, podemos reducir la cantidad de objetos (por ejemplo ReplicaSets) de diez a dos, lo que a su vez supondría una menor carga para el sistema.

apiVersion: apps/v1 kind: Deployment spec: revisionHistoryLimit: 2

Desde el punto de vista de la supervisión, si los picos de latencia del sistema se producen siguiendo un patrón establecido separados por horas, puede resultar útil comprobar si este proceso de desfragmentación es la causa. Esto lo podemos comprobar mediante CloudWatch los registros.

Si quieres ver los start/end tiempos de desfragmentación, usa la siguiente consulta:

fields @timestamp, @message
| filter @logStream like /etcd-manager/
| filter @message like /defraging|defraged/
| sort @timestamp asc
Consulta de desfragmentación