View a markdown version of this page

Información general del panel de Información sobre rendimiento - Amazon DocumentDB

Las traducciones son generadas a través de traducción automática. En caso de conflicto entre la traducción y la version original de inglés, prevalecerá la version en inglés.

Información general del panel de Información sobre rendimiento

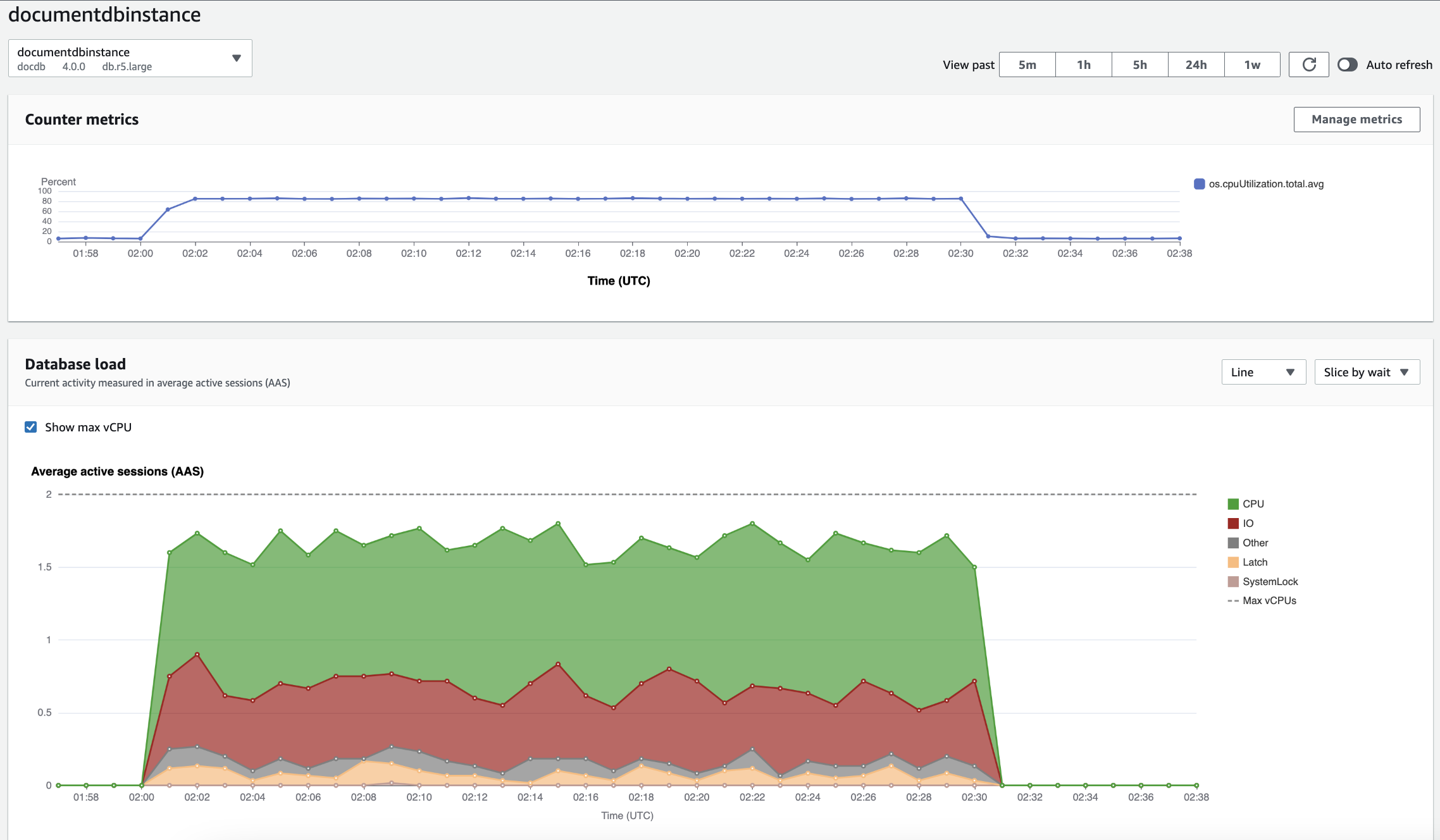
El panel es la forma más sencilla de interactuar con Información sobre rendimiento. El siguiente ejemplo muestra el panel de una instancia de Amazon DocumentDB. De forma predeterminada, el panel de Información sobre rendimiento muestra los datos de la última hora.

Panel de Información sobre rendimiento en el que se muestra el uso de la CPU y la carga de la base de datos a lo largo del tiempo para una instancia de Amazon DocumentDB.

El panel está dividido en las partes siguientes:

  1. Métricas de contador: muestra los datos para métricas de contador de rendimiento específicas.

  2. Gráfico de carga de base de datos: muestra cómo se compara la carga de base de datos con la capacidad de instancia de base de datos representada por la línea de vCPU máximas.

  3. Principales dimensiones: muestra las dimensiones principales que contribuyen a la carga de la base de datos. Estas dimensiones incluyen waits, queries, hosts, databases y applications.

Gráfico Counter metrics (Métricas de contador)

Con las métricas de contador, puede personalizar el panel de Información sobre rendimiento para que incluya hasta 10 gráficos adicionales. Estos gráficos muestran una selección de docenas de métricas de rendimiento de sistemas operativos y bases de datos. Esta información se puede correlacionar con la carga de base de datos para ayudar a identificar y analizar problemas de rendimiento.

El gráfico Counter metrics (Métricas de contador) muestra los datos para los contadores de rendimiento.

Gráfico de métricas del contador en el que se muestra el uso de la CPU a lo largo del tiempo.

Para cambiar los contadores de rendimiento, elija Administrar métricas. Puede seleccionar varias métricas del sistema operativo como se muestra en la siguiente captura de pantalla. Para ver los detalles de cualquier métrica, sitúe el cursor sobre el nombre de la métrica.

Interfaz de selección de métricas del panel de control de Información sobre rendimiento con opciones de métricas del sistema operativo.

Gráfico Database load (Carga de base de datos)

El gráfico Carga de base de datos muestra cómo se compara la carga de base de datos con la capacidad de la instancia de base de datos representada por la línea Max vCPU (Máximo de vCPU). De forma predeterminada, el gráfico de líneas apilado representa la carga de base de datos como promedio de sesiones activas por unidad de tiempo. La carga de base de datos está dividida (agrupada) por estados de espera.

Gráfico de carga de la base de datos en el que se muestra el promedio de sesiones activas a lo largo del tiempo, con un pico de uso de la CPU casi al final.
Carga de base de datos dividida por dimensiones

Puede elegir ver la carga como sesiones activas agrupadas por cualquier dimensión admitida. En la imagen siguiente, se muestran las dimensiones de una instancia de Amazon DocumentDB.

Gráfico en el que se muestra la carga de la base de datos con varias opciones de «segmentación» en una lista desplegable.
Detalles de carga de base de datos de un elemento de dimensión

Para consultar los detalles de un elemento de carga de base de datos dentro de una dimensión, pase el cursor sobre el nombre de elemento. En la imagen siguiente, se muestran los detalles de una instrucción de consulta.

Gráfico de barras en el que se muestra la carga de la base de datos con detalles adicionales que se muestran al pasar el cursor sobre el nombre de un elemento.

Para consultar los detalles de cualquier elemento para el periodo de tiempo seleccionado en la leyenda, coloque el cursor sobre ese elemento.

Gráfico de barras en el que se muestra la carga de la base de datos con detalles adicionales que se muestran al pasar el cursor sobre una barra.

Tabla de dimensiones principales

La tabla de dimensiones principales divide la carga de base de datos por diferentes dimensiones. Una dimensión es una categoría o “dividir por” para diferentes características de la carga de base de datos. Si la dimensión es consulta, Consultas principales muestra las instrucciones de consulta que más contribuyen a la carga de bases de datos.

Elija cualquiera de las siguientes pestañas de dimensión.

La pestaña Dimensiones de las consultas principales, en la que se muestran las dos consultas principales.

En la siguiente tabla, se proporciona una breve descripción de cada pestaña.

Tab Description (Descripción)

Esperas principales

El evento por el que la base de datos de backend está esperando.

Consultas principales

Las instrucciones de consulta que se están ejecutando

Hosts principales

El IP del host y el puerto del cliente conectado

Bases de datos principales

El nombre de la base de datos a la que está conectado el cliente.

Aplicaciones principales

El nombre de la aplicación que está conectada a la base de datos.

Para obtener más información sobre cómo analizar las consultas mediante la pestaña Consulta principal, consulte Información general sobre la pestaña Top queries.