Pruebe y simule el panel - Amazon Connect

Las traducciones son generadas a través de traducción automática. En caso de conflicto entre la traducción y la version original de inglés, prevalecerá la version en inglés.

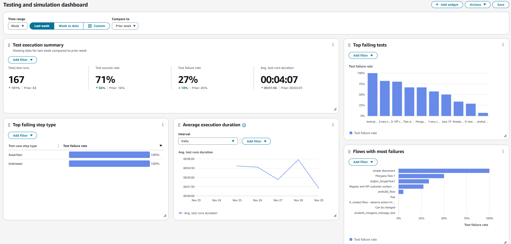
Pruebe y simule el panel

Amazon Connect admite métricas y paneles de pruebas y simulación. Para ver estos paneles, debe configurar el permiso en la página de perfiles de seguridad de Analytics and Optimization for Dashboards para todos y configurar el permiso en los perfiles de seguridad para las pruebas y la simulación para poder verlos en los casos de prueba.

El siguiente procedimiento muestra cómo ver el panel.

Para ver el panel
  1. Abra la consola Amazon Connect en https://console.aws.amazon.com/connect/.

  2. En el panel de navegación principal, selecciona Análisis y optimización y, a continuación, selecciona Paneles e informes.

  3. Seleccione Panel de pruebas y simulación. El panel muestra informes analíticos sobre la ejecución de las pruebas, que incluyen métricas resumidas, un desglose de varias métricas de errores y métricas de duración de la ejecución.