View a markdown version of this page

Descarga y revisión de los registros del Panel de control de contacto (CCP) de Amazon Connect - Amazon Connect

Las traducciones son generadas a través de traducción automática. En caso de conflicto entre la traducción y la version original de inglés, prevalecerá la version en inglés.

Descarga y revisión de los registros del Panel de control de contacto (CCP) de Amazon Connect

Este tema está dirigido a los administradores y desarrolladores de TI que necesitan solucionar problemas con el Panel de control de contacto (CCP) de un agente.

Descarga de registros de CCP

  1. En el escritorio del agente, en su CCP, seleccione Configuración y Descargar registros.

    El CCP, el icono de configuración en la esquina superior derecha, el enlace de descarga de registros en la parte inferior de la página.
  2. El archivo agent-log.txt se guarda en el directorio predeterminado del navegador. Una vez descargado el archivo, puede cambiar el nombre del archivo de la misma forma que cambia el nombre de cualquier otro archivo de su equipo. No puede personalizar el nombre del archivo antes de descargarlo.

Revisión de los registros del CCP con el analizador de registros del CCP de Amazon Connect

Tras descargar los registros del CCP del agente, puede utilizar el analizador de registros del CCP de Amazon Connect para seguir solucionando problemas y obtener una mejor visión de los errores e información detallada sobre cómo se produce el error. Ver los registros del CCP también le permitirá identificar los errores y resolverlos siempre que sea posible.

Cómo cargar el archivo de registro del CCP en el analizador de registros del CCP y ver los registros
  1. Abra el analizador de registros del CCP (https://tools.connect.aws/ccp-log-parser/).

  2. Arrastre y suelte el archivo de registro, por ejemplo, agent-log.txt en el analizador. En la siguiente imagen se muestra el analizador de registros.

    La interfaz del analizador de registros del CCP de Amazon Connect que muestra el área de carga de archivos para analizar los registros de los agentes.
  3. En la pestaña Instantáneas y registros, puede ver los registros grabados durante la sesión del agente.

    Normalmente, las entradas de registro están contraídas, pero la mayoría de las entradas de registro contienen más información. Si desea ver el objeto de registro original en formato JSON, haga clic en el signo + para expandir o contraer las líneas de registro con más información.

    nota

    Los registros de CCP no se conservan cuando se actualiza el navegador.

    El analizador de registros del CCP muestra las entradas de registro del agente analizadas con detalles ampliables.
  4. En el lado izquierdo de la entrada de registro, puede elegir Instantáneas. CCP recupera periódicamente una AgentSnapshot de Amazon Connect. La instantánea muestra el estado del agente que se capturó durante estos períodos de recuperación. Al hacer clic en una instantánea, se resalta la sección desde esa instantánea hasta la siguiente.

    El analizador de registros del CCP muestra el panel de instantáneas con información sobre el estado del agente.
  5. En la siguiente imagen se muestra un registro de instantáneas, con un error de teléfono virtual.

    El analizador de registros del CCP muestra un registro de instantáneas con un mensaje de error del teléfono virtual.
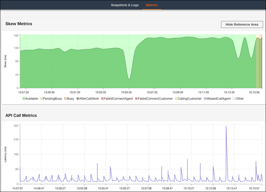
  6. En la pestaña Métricas, puede ver las siguientes métricas:

    • Métricas de sesgo muestra la diferencia entre la marca de tiempo local del cliente (estación de trabajo del agente) y la marca de tiempo del servidor (servicio de Amazon Connect) en milisegundos.

    • Las métricas de llamadas a la API muestran la latencia de la llamada a la API desde el CCP.

    • Métricas de WebRTC: disponibles si la llamada se realizó con el CCP. Las métricas de WebRTC muestran el estado del flujo multimedia durante una llamada.

    La pestaña de métricas del analizador de registros del CCP muestra los datos de las métricas de sesgo y las métricas de llamadas a la API.
    La sección de métricas de WebRTC del analizador de registros del CCP que muestra las condiciones de la transmisión multimedia durante una llamada.

Para obtener instrucciones sobre cómo solucionar problemas de calidad de las llamadas, consulte Solución de problemas de calidad de audio utilizando QualityMetrics en el registro de contactos.