Evaluación de las políticas de escalado predictivo - Amazon EC2 Auto Scaling

Las traducciones son generadas a través de traducción automática. En caso de conflicto entre la traducción y la version original de inglés, prevalecerá la version en inglés.

Evaluación de las políticas de escalado predictivo

Antes de utilizar una política de escalado predictivo para escalar automáticamente su grupo de escalado automático, consulte las recomendaciones y otros datos de la política en la consola de Amazon EC2 Auto Scaling. Esto es importante porque no es recomendable que una política de escalado predictivo amplíe su capacidad real hasta que sepa que sus predicciones son precisas.

Si el grupo de escalado automático es nuevo, espere 24 horas para que Amazon EC2 Auto Scaling cree la primera previsión.

Cuando Amazon EC2 Auto Scaling crea una previsión, utiliza datos históricos. Si su grupo de escalado automático aún no cuenta con muchos datos históricos recientes, Amazon EC2 Auto Scaling podría rellenar temporalmente la previsión con agregados creados a partir de los agregados históricos disponibles actualmente. Las previsiones se rellenan hasta dos semanas antes de la fecha de creación de la política.

Visualización de las recomendaciones de escalado predictivo

Para poder llevar a cabo un análisis eficaz, Amazon EC2 Auto Scaling debe tener al menos dos políticas de escalado predictivo para comparar. (Sin embargo, aún puede revisar los resultados de una sola política). Al crear varias políticas, puede evaluar una política que usa una métrica en comparación con una política que usa una diferente. También puede evaluar el impacto de diferentes combinaciones de valores y métricas de destino. Una vez creadas las políticas de escalado predictivo, Amazon EC2 Auto Scaling comienza inmediatamente a evaluar qué política haría un mejor trabajo a la hora de escalar el grupo.

Visualización de las recomendaciones en la consola de Amazon EC2 Auto Scaling
  1. Abra la consola Amazon EC2 en https://console.aws.amazon.com/ec2/y seleccione Auto Scaling Groups en el panel de navegación.

  2. Seleccione la casilla situada junto al grupo de escalado automático.

    Se abre un panel dividido en la parte inferior de la página.

  3. En la pestaña Escalado automático, en Políticas de escalado predictivo, puede ver los detalles de una política junto con nuestra recomendación. La recomendación indica si la política de escalado predictivo funciona mejor que si no se utiliza.

    Si no está seguro de si una política de escalado predictivo es adecuada para su grupo, revise las columnas Impacto en la disponibilidad e Impacto en los costos para elegir la política correcta. La información de cada columna indica cuál es el impacto de la política.

    • Impacto en la disponibilidad: describe si la política evitaría un impacto negativo en la disponibilidad al aprovisionar suficientes instancias para gestionar la carga de trabajo, en comparación con no utilizar la política.

    • Impacto en los costos: describe si la política evitaría un impacto negativo en los costos al no aprovisionar en exceso las instancias, en comparación con no utilizar la política. Al aprovisionar demasiado, las instancias quedan infrautilizadas o inactivas, lo que no hace más que aumentar el impacto en los costos.

    Si tiene varias políticas, aparecerá una etiqueta que pondrá Mejor predicción junto al nombre de la política que ofrece la mayor cantidad de beneficios de disponibilidad a un costo menor. Se da más importancia al impacto en la disponibilidad.

  4. (Opcional) Para seleccionar el periodo de tiempo deseado de los resultados de las recomendaciones, elija el valor que prefiera en el menú desplegable Periodo de evaluación: 2 días, 1 semana, 2 semanas, 4 semanas, 6 semanas u 8 semanas. De forma predeterminada, el periodo de evaluación son las dos últimas semanas. Un periodo de evaluación más largo proporciona más puntos de datos para los resultados de la recomendación. Sin embargo, es posible que agregar más puntos de datos no mejore los resultados si los patrones de carga han cambiado, por ejemplo, después de un periodo de demanda excepcional. En este caso, puede obtener una recomendación más específica si consulta datos más recientes.

nota

Las recomendaciones se generan solo para las políticas que están en el modo Solo previsión. La característica de recomendaciones funciona mejor cuando una política está en el modo Solo previsión durante el periodo de evaluación. Si inicia una política en modo Previsión y escalado y luego la cambia al modo Solo previsión, es probable que los resultados de esa política estén sesgados. Esto se debe a que la política ya ha contribuido a la capacidad real.

Revisión de los gráficos de supervisión del escalado predictivo

En la consola de Amazon EC2 Auto Scaling, puede revisar la previsión de los días, semanas o meses anteriores para visualizar el rendimiento de la política a lo largo del tiempo. También puede utilizar esta información para evaluar la precisión de las predicciones a la hora de decidir si va a permitir que una política amplíe su capacidad real.

Visualización de los gráficos de supervisión en la consola de Amazon EC2 Auto Scaling
  1. Elija una política de la lista Políticas de escalado predictivo.

  2. En la sección Supervisión, puede ver las previsiones pasadas y futuras de su política de carga y capacidad y compararlas con los valores reales. En el gráfico Carga se muestra el pronóstico de carga y los valores reales para la métrica de carga que elija. En el gráfico Capacidad se muestra el número de instancias pronosticado por la política. También se incluye el número real de instancias lanzadas. La línea vertical separa los valores históricos de las previsiones futuras. Estos gráficos estarán disponibles poco después de que se cree la política.

  3. (Opcional) Para cambiar la cantidad de datos históricos que se muestra en el gráfico, elija su valor preferido en el menú desplegable Periodo de evaluación en la parte superior de la página. El periodo de evaluación no transforma los datos de esta página de ninguna manera. Solo cambia la cantidad de datos históricos que se muestran.

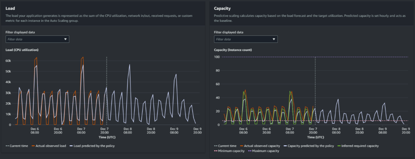
La siguiente imagen muestra los gráficos Carga y Capacidad cuando las previsiones se han aplicado varias veces. El escalado predictivo prevé la carga en función de los datos de carga históricos. La carga que genera la aplicación se representa como la suma de la utilización de la CPU, la entrada/salida de la red, las solicitudes recibidas o la métrica personalizada de cada instancia del grupo de escalado automático. El escalado predictivo calcula las necesidades de capacidad futuras en función de la previsión de carga y el uso objetivo que se quiera alcanzar en la métrica de escalado.

Gráficos de escalado predictivo
Comparación de datos en el gráfico Carga

Cada línea horizontal representa un conjunto diferente de puntos de datos de los que se ha informado en intervalos de una hora:

  1. La carga real observada utiliza la estadística SUM de la métrica de carga elegida para mostrar la carga total por hora en el pasado.

  2. Carga pronosticada por la política muestra la predicción de carga por hora. Esta predicción se basa en las dos semanas anteriores de observaciones de carga reales.

Comparación de los datos en el gráfico Capacidad

Cada línea horizontal representa un conjunto diferente de puntos de datos de los que se ha informado en intervalos de una hora:

  1. La capacidad observada real muestra la capacidad real pasada de su grupo de Auto Scaling cuando la GroupTotalInstancesmétrica está habilitada. Esta capacidad depende de las demás políticas de escalado y del tamaño mínimo del grupo durante el periodo de tiempo seleccionado.

  2. Capacidad pronosticada por la política muestra la capacidad de referencia que puede esperar tener al principio de cada hora cuando la política esté en modo Previsión y escalado.

  3. Capacidad necesaria inferida muestra la capacidad ideal para mantener la métrica de escalado en el valor objetivo que haya elegido.

  4. Capacidad mínima muestra la capacidad mínima del grupo de escalado automático.

  5. Capacidad máxima muestra la capacidad máxima del grupo de escalado automático.

Para calcular la capacidad necesaria inferida, primero asumimos que cada instancia se utiliza por igual en un valor objetivo específico. En la práctica, las instancias no se utilizan por igual. Sin embargo, si asumimos que la utilización se distribuye de manera uniforme entre las instancias, podemos hacer una estimación probabilística de la cantidad de capacidad que se necesita. A continuación, se calcula el requisito de capacidad para que sea inversamente proporcional a la métrica de escalado que se utilizó para la política de escalado predictivo. En otras palabras, a medida que aumenta la capacidad, la métrica de escalado disminuye al mismo ritmo. Por ejemplo, si la capacidad se duplica, la métrica de escalado debe reducirse a la mitad.

La fórmula para la capacidad necesaria inferida:

sum of (actualCapacityUnits*scalingMetricValue)/(targetUtilization)

Por ejemplo, tomamos los valores de actualCapacityUnits (10) y scalingMetricValue (30) de una hora determinada. A continuación, tomamos el valor de targetUtilization que especificó en su política de escalado predictivo (60) y calculamos la capacidad necesaria inferida de la misma hora. Esto devuelve un valor de 5. Esto significa que cinco es la cantidad de capacidad inferida necesaria para mantener la capacidad en proporción inversa directa al valor de destino de la métrica de escalado.

nota

Hay varias palancas disponibles para ajustar y mejorar el ahorro de costos y la disponibilidad de la aplicación.

  • Se utiliza el escalado predictivo para la capacidad de referencia y el escalado dinámico para gestionar la capacidad adicional. El escalado dinámico funciona independientemente del escalado predictivo, escalando vertical u horizontalmente en función de la utilización actual. En primer lugar, Amazon EC2 Auto Scaling calcula el número recomendado de instancias de cada política de escalado dinámico. A continuación, se escala en función de la política que proporciona la mayor cantidad de instancias.

  • Para permitir que se reduzca horizontalmente cuando la carga disminuya, su grupo de escalado automático siempre debe tener al menos una política de escalado dinámico con la parte de reducción horizontal habilitada.

  • Puede mejorar el rendimiento del escalado si se asegura de que su capacidad mínima y máxima no sean demasiado restrictivas. Se impedirá que una política con un número recomendado de instancias que no se encuentre dentro del rango de capacidad mínima y máxima se reduzca o escale horizontalmente.