Erstellen Sie benutzerdefinierte CloudWatch Dashboards mithilfe von Vorlagen CloudFormation - Amazon WorkSpaces

Die vorliegende Übersetzung wurde maschinell erstellt. Im Falle eines Konflikts oder eines Widerspruchs zwischen dieser übersetzten Fassung und der englischen Fassung (einschließlich infolge von Verzögerungen bei der Übersetzung) ist die englische Fassung maßgeblich.

Erstellen Sie benutzerdefinierte CloudWatch Dashboards mithilfe von Vorlagen CloudFormation

AWS stellt CloudFormation Vorlagen bereit, für WorkSpaces die Sie benutzerdefinierte CloudWatch Dashboards erstellen können. Wählen Sie aus den folgenden CloudFormation Vorlagenoptionen, um benutzerdefinierte Dashboards für Sie WorkSpaces in der CloudFormation Konsole zu erstellen.

Überlegungen vor dem Start

Beachten Sie Folgendes, bevor Sie mit benutzerdefinierten CloudWatch Dashboards beginnen:

  • Erstellen Sie Ihre Dashboards genauso AWS-Region wie die bereitgestellten, die WorkSpaces Sie überwachen möchten.

  • Sie können mit der Konsole auch benutzerdefinierte Dashboards erstellen. CloudWatch

  • Mit benutzerdefinierten CloudWatch Dashboards können Kosten verbunden sein. Informationen zur Preisgestaltung finden Sie unter CloudWatchAmazon-Preise

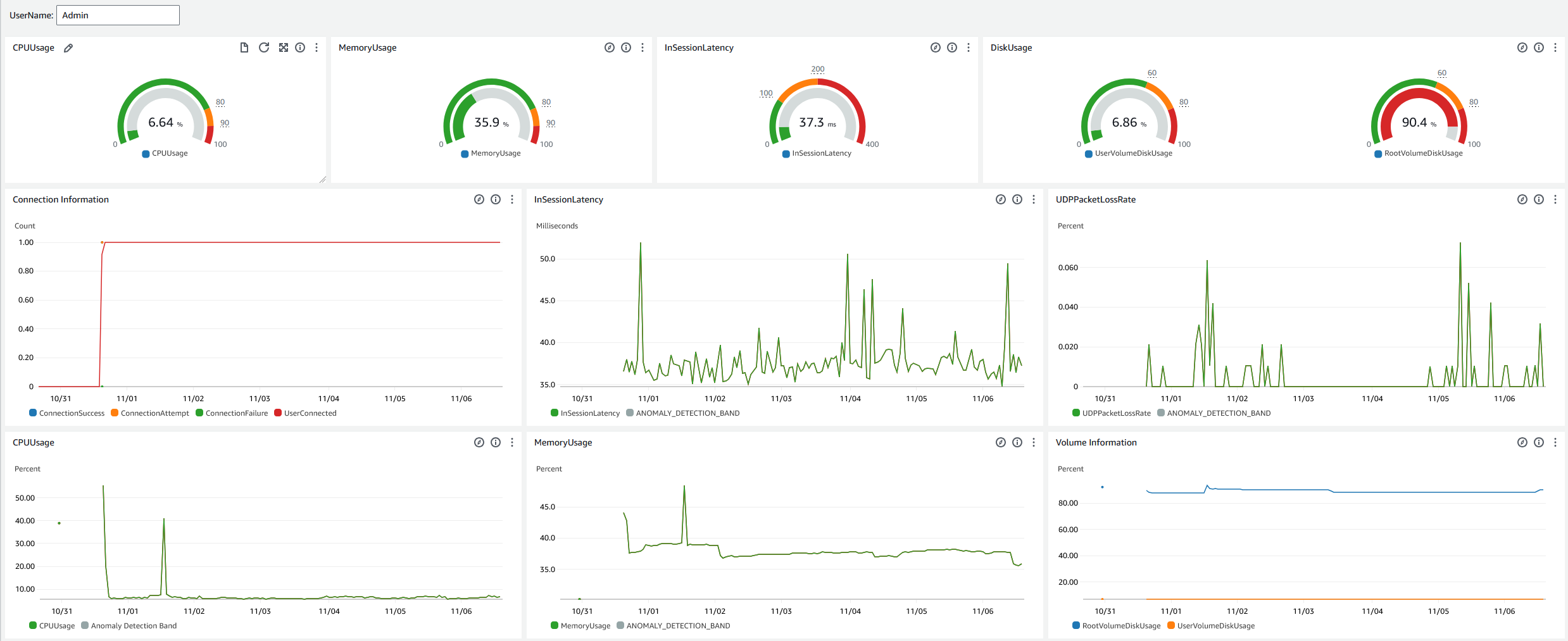
Helpdesk-Dashboard

Das Helpdesk-Dashboard zeigt die folgenden Kennzahlen für einen bestimmten Bereich an WorkSpace:

  • CPU-Verwendung

  • Speicherauslastung

  • Latenz während der Sitzung

  • Root-Volume

  • Benutzervolumen

  • Verlust von Paketen

  • Festplattennutzung

Im Folgenden finden Sie ein Beispiel für das Helpdesk-Dashboard.

Das Beispiel für ein Helpdesk-Dashboard für CloudWatch.

Gehen Sie wie folgt vor, um ein benutzerdefiniertes Dashboard in CloudWatch Using zu erstellen CloudFormation.

  1. Öffnen Sie die Seite „Stack erstellen“ in der CloudFormation Konsole. Dieser Link öffnet die Seite, auf der der Amazon S3 S3-Bucket-Speicherort der benutzerdefinierten CloudWatch Helpdesk-Dashboard-Vorlage vorausgefüllt ist.

  2. Überprüfen Sie die Standardauswahlen auf der Seite „Stack erstellen“. Beachten Sie, dass das Feld Amazon S3 S3-URL bereits mit dem Amazon S3 S3-Bucket-Speicherort der CloudFormation Vorlage gefüllt ist.

  3. Wählen Sie Weiter aus.

  4. Geben Sie im Textfeld Stackname den Namen des Stacks ein.

    Der Stack-Name ist eine Kennung, mit der Sie einen bestimmten Stack in einer Liste von Stacks finden können. Ein Stack-Name darf nur alphanumerische Zeichen (wobei die Groß- und Kleinschreibung beachtet werden muss) und Bindestriche enthalten. Er muss mit einem alphabetischen Zeichen beginnen und darf nicht mehr als 128 Zeichen umfassen.

  5. Geben Sie in das DashboardNameTextfeld den Namen ein, den Sie Ihrem Dashboard geben möchten.

    Der Dashboard-Name darf nur alphanumerische Zeichen, Bindestriche () und Unterstriche () enthalten. _

  6. Wählen Sie Weiter aus.

  7. Überprüfen Sie die Standardauswahlen auf der Seite „Stack-Optionen konfigurieren“ und wählen Sie „Weiter“.

  8. Scrollen Sie nach unten zu Transformationen erfordern möglicherweise Zugriffsfunktionen und aktivieren Sie die Kästchen zur Bestätigung. Wählen Sie dann Senden, um den Stack und das benutzerdefinierte Dashboard zu erstellen. CloudWatch

    Wichtig

    Mit benutzerdefinierten CloudWatch Dashboards können Kosten verbunden sein. Informationen zur Preisgestaltung finden Sie unter CloudWatchAmazon-Preise

  9. Öffnen Sie die CloudWatch Konsole unter https://console.aws.amazon.com/cloudwatch/.

  10. Wählen Sie in der linken Navigationsleiste Dashboards aus.

  11. Wählen Sie unter Benutzerdefinierte Dashboards das Dashboard mit dem Dashboard-Namen aus, den Sie zuvor in diesem Verfahren eingegeben haben.

  12. Geben Sie mithilfe der Helpdesk-Beispielvorlage das UserName von ein, WorkSpace um dessen Daten zu überwachen.

Dashboard „Connection Insights“

Das Connection Insights-Dashboard zeigt die Client-Versionen, Plattformen und IP-Adressen an, die mit Ihrem verbunden sind WorkSpaces. Mit diesem Dashboard können Sie besser verstehen, wie sich Ihre Benutzer verbinden, sodass Sie Ihre Benutzer, die einen veralteten Client verwenden, proaktiv benachrichtigen können. Mit den dynamischen Variablen können Sie die Details von IP-Adressen oder bestimmten Verzeichnissen überwachen.

Im Folgenden finden Sie ein Beispiel für das Connection Insights-Dashboard.

Das Beispiel für ein Connection Insights-Dashboard für CloudWatch.

Gehen Sie wie folgt vor, um ein benutzerdefiniertes Dashboard in CloudWatch Using zu erstellen CloudFormation.

  1. Öffnen Sie die Seite „Stack erstellen“ in der CloudFormation Konsole. Dieser Link öffnet die Seite, auf der der Amazon S3 S3-Bucket-Speicherort der benutzerdefinierten Connection CloudWatch Insights-Dashboard-Vorlage vorausgefüllt ist.

  2. Überprüfen Sie die Standardauswahlen auf der Seite „Stack erstellen“. Beachten Sie, dass das Feld Amazon S3 S3-URL bereits mit dem Amazon S3 S3-Bucket-Speicherort der CloudFormation Vorlage gefüllt ist.

  3. Wählen Sie Weiter aus.

  4. Geben Sie im Textfeld Stackname den Namen des Stacks ein.

    Der Stack-Name ist eine Kennung, mit der Sie einen bestimmten Stack in einer Liste von Stacks finden können. Ein Stack-Name darf nur alphanumerische Zeichen (wobei die Groß- und Kleinschreibung beachtet werden muss) und Bindestriche enthalten. Er muss mit einem alphabetischen Zeichen beginnen und darf nicht mehr als 128 Zeichen umfassen.

  5. Geben Sie in das DashboardNameTextfeld den Namen ein, den Sie Ihrem Dashboard geben möchten. Geben Sie weitere relevante Informationen zur Einrichtung der CloudWatch Zugriffsgruppe ein.

    Der Dashboard-Name darf nur alphanumerische Zeichen, Bindestriche () und Unterstriche () enthalten. _

  6. Geben Sie LogRetentionunter die Anzahl der Tage ein, für die Sie Ihre Daten behalten möchten. LogGroup

  7. Wählen Sie unter aus SetupEventBridge, ob Sie die EventBridge Regel zum Abrufen von WorkSpaces Zugriffsprotokollen bereitstellen möchten.

  8. Geben Sie WorkSpaceAccessLogsNameunter den Namen der Datei ein CloudWatch LogGroup , die über die WorkSpaces Zugriffsprotokolle verfügt.

  9. Wählen Sie Weiter aus.

  10. Überprüfen Sie die Standardauswahlen auf der Seite Stack-Optionen konfigurieren und wählen Sie Weiter.

  11. Scrollen Sie nach unten zu Transformationen erfordern möglicherweise Zugriffsfunktionen und aktivieren Sie die Kästchen zur Bestätigung. Wählen Sie dann Senden, um den Stack und das benutzerdefinierte Dashboard zu erstellen. CloudWatch

    Wichtig

    Mit benutzerdefinierten CloudWatch Dashboards können Kosten verbunden sein. Informationen zur Preisgestaltung finden Sie unter CloudWatchAmazon-Preise

  12. Öffnen Sie die CloudWatch Konsole unter https://console.aws.amazon.com/cloudwatch/.

  13. Wählen Sie in der linken Navigationsleiste Dashboards aus.

  14. Wählen Sie unter Benutzerdefinierte Dashboards das Dashboard mit dem Dashboard-Namen aus, den Sie zuvor in diesem Verfahren eingegeben haben.

  15. Sie können Ihre Daten jetzt mithilfe WorkSpace des Connection Insights-Dashboards überwachen.

Dashboard zur Internetüberwachung

Das Internetüberwachungs-Dashboard zeigt Details über den Internetdienstanbieter (ISP) an, den Ihre Benutzer verwenden, um ihren WorkSpaces Instanzen beizutreten. Es enthält Informationen zu Stadt, Bundesland, ASN, Netzwerkname, Anzahl der Verbindungen WorkSpaces, Leistung und Erfahrungswerten. Sie können auch bestimmte IP-Adressen verwenden, um die Details Ihrer Benutzer abzurufen, die von einem bestimmten Standort aus eine Verbindung herstellen. Stellen Sie CloudWatch Internet Monitor bereit, um ISP-Dateninformationen abzurufen. Weitere Informationen finden Sie unter Amazon CloudWatch Internet Monitor verwenden.

Im Folgenden finden Sie ein Beispiel für das Internet Monitoring-Dashboard.

Das Beispiel für ein Internet Monitoring-Dashboard für CloudWatch.
Um ein benutzerdefiniertes Dashboard zu erstellen, CloudWatch verwenden Sie CloudFormation
Anmerkung

Bevor Sie ein benutzerdefiniertes Dashboard erstellen, stellen Sie sicher, dass Sie einen Internetmonitor mit CloudWatch Internet Monitor erstellen. Weitere Informationen finden Sie unter Einen Monitor in Amazon CloudWatch Internet Monitor mithilfe der Konsole erstellen

  1. Öffnen Sie die Seite „Stack erstellen“ in der CloudFormation Konsole. Dieser Link öffnet die Seite, auf der der Amazon S3 S3-Bucket-Speicherort der benutzerdefinierten CloudWatch Internetüberwachungs-Dashboard-Vorlage bereits ausgefüllt ist.

  2. Überprüfen Sie die Standardauswahlen auf der Seite „Stack erstellen“. Beachten Sie, dass das Feld Amazon S3 S3-URL bereits mit dem Amazon S3 S3-Bucket-Speicherort der CloudFormation Vorlage gefüllt ist.

  3. Wählen Sie Weiter aus.

  4. Geben Sie im Textfeld Stackname den Namen des Stacks ein.

    Der Stack-Name ist eine Kennung, mit der Sie einen bestimmten Stack in einer Liste von Stacks finden können. Ein Stack-Name darf nur alphanumerische Zeichen (wobei die Groß- und Kleinschreibung beachtet werden muss) und Bindestriche enthalten. Er muss mit einem alphabetischen Zeichen beginnen und darf nicht mehr als 128 Zeichen umfassen.

  5. Geben Sie in das DashboardNameTextfeld den Namen ein, den Sie Ihrem Dashboard geben möchten. Geben Sie weitere relevante Informationen zur Einrichtung der CloudWatch Zugriffsgruppe ein.

    Der Dashboard-Name darf nur alphanumerische Zeichen, Bindestriche () und Unterstriche () enthalten. _

  6. Geben Sie ResourcesToMonitorunter die Verzeichnis-ID des Verzeichnisses ein, für das Sie die Internetüberwachung aktiviert haben.

  7. Geben Sie unter MonitorNameden Namen des Internetmonitors ein, den Sie verwenden möchten.

  8. Wählen Sie Weiter aus.

  9. Überprüfen Sie die Standardauswahlen auf der Seite Stack-Optionen konfigurieren und wählen Sie Weiter.

  10. Scrollen Sie nach unten zu Transformationen erfordern möglicherweise Zugriffsfunktionen und aktivieren Sie die Kästchen zur Bestätigung. Wählen Sie dann Senden, um den Stack und das benutzerdefinierte Dashboard zu erstellen. CloudWatch

    Wichtig

    Mit benutzerdefinierten CloudWatch Dashboards können Kosten verbunden sein. Informationen zur Preisgestaltung finden Sie unter CloudWatchAmazon-Preise

  11. Öffnen Sie die CloudWatch Konsole unter https://console.aws.amazon.com/cloudwatch/.

  12. Wählen Sie in der linken Navigationsleiste Dashboards aus.

  13. Wählen Sie unter Benutzerdefinierte Dashboards das Dashboard mit dem Dashboard-Namen aus, den Sie zuvor in diesem Verfahren eingegeben haben.

  14. Sie können Ihre Daten jetzt mithilfe WorkSpace des Internet Monitoring-Dashboards überwachen.