Verwendung von geplanten Abfragen und Rohdaten für Drilldowns - Amazon Timestream

Für ähnliche Funktionen wie Amazon Timestream für sollten Sie Amazon Timestream for LiveAnalytics InfluxDB in Betracht ziehen. Es bietet eine vereinfachte Datenaufnahme und Antwortzeiten im einstelligen Millisekundenbereich für Analysen in Echtzeit. Erfahren Sie hier mehr.

Die vorliegende Übersetzung wurde maschinell erstellt. Im Falle eines Konflikts oder eines Widerspruchs zwischen dieser übersetzten Fassung und der englischen Fassung (einschließlich infolge von Verzögerungen bei der Übersetzung) ist die englische Fassung maßgeblich.

Verwendung von geplanten Abfragen und Rohdaten für Drilldowns

Sie können die aggregierten Statistiken für Ihre gesamte Flotte verwenden, um Bereiche zu identifizieren, in denen Drilldowns erforderlich sind, und dann anhand der Rohdaten detaillierte Daten analysieren, um tiefere Einblicke zu erhalten.

In diesem Beispiel sehen Sie, wie Sie mithilfe des aggregierten Dashboards jede Bereitstellung identifizieren können (eine Bereitstellung ist für einen bestimmten Microservice innerhalb einer bestimmten Region, Zelle, Silo und Verfügbarkeitszone vorgesehen), die im Vergleich zu anderen Bereitstellungen eine höhere CPU-Auslastung zu haben scheint. Anschließend können Sie anhand der Rohdaten einen genaueren Überblick gewinnen. Da diese Drilldowns möglicherweise selten sind und nur auf Daten zugreifen, die für die Bereitstellung relevant sind, können Sie die Rohdaten für diese Analyse verwenden und müssen keine geplanten Abfragen verwenden.

Drilldown pro Einsatz

Das unten stehende Dashboard bietet detaillierte Informationen zu detaillierteren Statistiken auf Serverebene innerhalb einer bestimmten Bereitstellung. Um Ihnen zu helfen, die verschiedenen Teile Ihrer Flotte genauer zu untersuchen, verwendet dieses Dashboard Variablen wie Region, Zelle, Silo, Microservice und Availability_Zone. Anschließend werden einige zusammengefasste Statistiken für diese Bereitstellung angezeigt.

Dashboard showing deployment statistics with filters for region, cell, silo, and other parameters.
CPU distribution graph showing consistent patterns for avg, p90, p95, and p99 values over 24 hours.

In der folgenden Abfrage können Sie sehen, dass die in der Dropdownliste der Variablen ausgewählten Werte als Prädikate in der WHERE Klausel der Abfrage verwendet werden, sodass Sie sich nur auf die Daten für die Bereitstellung konzentrieren können. Anschließend werden im Panel die aggregierten CPU-Metriken für Instances in dieser Bereitstellung dargestellt. Sie können die Rohdaten verwenden, um diesen Drilldown mit interaktiver Abfragelatenz durchzuführen, um tiefere Einblicke zu gewinnen.

SELECT bin(time, 5m) as minute, ROUND(AVG(cpu_user), 2) AS avg_value, ROUND(APPROX_PERCENTILE(cpu_user, 0.9), 2) AS p90_value, ROUND(APPROX_PERCENTILE(cpu_user, 0.95), 2) AS p95_value, ROUND(APPROX_PERCENTILE(cpu_user, 0.99), 2) AS p99_value FROM "raw_data"."devops" WHERE time BETWEEN from_milliseconds(1636527099476) AND from_milliseconds(1636613499476) AND region = 'eu-west-1' AND cell = 'eu-west-1-cell-10' AND silo = 'eu-west-1-cell-10-silo-1' AND microservice_name = 'demeter' AND availability_zone = 'eu-west-1-3' AND measure_name = 'metrics' GROUP BY bin(time, 5m) ORDER BY 1

Statistiken auf Instanzebene

In diesem Dashboard wird außerdem eine weitere Variable berechnet, die auch die Variablen servers/instances mit hoher CPU-Auslastung auflistet, sortiert in absteigender Reihenfolge der Auslastung. Die zur Berechnung dieser Variablen verwendete Abfrage wird unten angezeigt.

WITH microservice_cell_avg AS ( SELECT AVG(cpu_user) AS microservice_avg_metric FROM "raw_data"."devops" WHERE $__timeFilter AND measure_name = 'metrics' AND region = '${region}' AND cell = '${cell}' AND silo = '${silo}' AND availability_zone = '${availability_zone}' AND microservice_name = '${microservice}' ), instance_avg AS ( SELECT instance_name, AVG(cpu_user) AS instance_avg_metric FROM "raw_data"."devops" WHERE $__timeFilter AND measure_name = 'metrics' AND region = '${region}' AND cell = '${cell}' AND silo = '${silo}' AND microservice_name = '${microservice}' AND availability_zone = '${availability_zone}' GROUP BY availability_zone, instance_name ) SELECT i.instance_name FROM instance_avg i CROSS JOIN microservice_cell_avg m WHERE i.instance_avg_metric > (1 + ${utilization_threshold}) * m.microservice_avg_metric ORDER BY i.instance_avg_metric DESC

In der vorherigen Abfrage wird die Variable abhängig von den für die anderen Variablen ausgewählten Werten dynamisch neu berechnet. Sobald die Variable für eine Bereitstellung aufgefüllt wurde, können Sie einzelne Instanzen aus der Liste auswählen, um die Metriken dieser Instanz weiter zu visualisieren. Sie können die verschiedenen Instanzen aus der Drop-down-Liste der Instanznamen auswählen, wie aus dem folgenden Snapshot ersichtlich ist.

List of Amazon Web Services (AWS) resource identifiers for Demeter instances in eu-west-1 region.
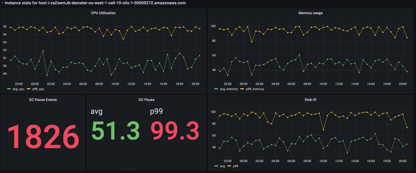
Dashboard showing CPU utilization, memory usage, GC pause events, and disk I/O metrics for an AWS instance.

In den vorherigen Bereichen werden die Statistiken für die ausgewählte Instanz angezeigt. Im Folgenden sind die Abfragen aufgeführt, die zum Abrufen dieser Statistiken verwendet wurden.

SELECT BIN(time, 30m) AS time_bin, AVG(cpu_user) AS avg_cpu, ROUND(APPROX_PERCENTILE(cpu_user, 0.99), 2) as p99_cpu FROM "raw_data"."devops" WHERE time BETWEEN from_milliseconds(1636527099477) AND from_milliseconds(1636613499477) AND measure_name = 'metrics' AND region = 'eu-west-1' AND cell = 'eu-west-1-cell-10' AND silo = 'eu-west-1-cell-10-silo-1' AND availability_zone = 'eu-west-1-3' AND microservice_name = 'demeter' AND instance_name = 'i-zaZswmJk-demeter-eu-west-1-cell-10-silo-1-00000272.amazonaws.com' GROUP BY BIN(time, 30m) ORDER BY time_bin desc
SELECT BIN(time, 30m) AS time_bin, AVG(memory_used) AS avg_memory, ROUND(APPROX_PERCENTILE(memory_used, 0.99), 2) as p99_memory FROM "raw_data"."devops" WHERE time BETWEEN from_milliseconds(1636527099477) AND from_milliseconds(1636613499477) AND measure_name = 'metrics' AND region = 'eu-west-1' AND cell = 'eu-west-1-cell-10' AND silo = 'eu-west-1-cell-10-silo-1' AND availability_zone = 'eu-west-1-3' AND microservice_name = 'demeter' AND instance_name = 'i-zaZswmJk-demeter-eu-west-1-cell-10-silo-1-00000272.amazonaws.com' GROUP BY BIN(time, 30m) ORDER BY time_bin desc
SELECT COUNT(gc_pause) FROM "raw_data"."devops" WHERE time BETWEEN from_milliseconds(1636527099477) AND from_milliseconds(1636613499478) AND measure_name = 'events' AND region = 'eu-west-1' AND cell = 'eu-west-1-cell-10' AND silo = 'eu-west-1-cell-10-silo-1' AND availability_zone = 'eu-west-1-3' AND microservice_name = 'demeter' AND instance_name = 'i-zaZswmJk-demeter-eu-west-1-cell-10-silo-1-00000272.amazonaws.com'
SELECT avg(gc_pause) as avg, round(approx_percentile(gc_pause, 0.99), 2) as p99 FROM "raw_data"."devops" WHERE time BETWEEN from_milliseconds(1636527099478) AND from_milliseconds(1636613499478) AND measure_name = 'events' AND region = 'eu-west-1' AND cell = 'eu-west-1-cell-10' AND silo = 'eu-west-1-cell-10-silo-1' AND availability_zone = 'eu-west-1-3' AND microservice_name = 'demeter' AND instance_name = 'i-zaZswmJk-demeter-eu-west-1-cell-10-silo-1-00000272.amazonaws.com'
SELECT BIN(time, 30m) AS time_bin, AVG(disk_io_reads) AS avg, ROUND(APPROX_PERCENTILE(disk_io_reads, 0.99), 2) as p99 FROM "raw_data"."devops" WHERE time BETWEEN from_milliseconds(1636527099478) AND from_milliseconds(1636613499478) AND measure_name = 'metrics' AND region = 'eu-west-1' AND cell = 'eu-west-1-cell-10' AND silo = 'eu-west-1-cell-10-silo-1' AND availability_zone = 'eu-west-1-3' AND microservice_name = 'demeter' AND instance_name = 'i-zaZswmJk-demeter-eu-west-1-cell-10-silo-1-00000272.amazonaws.com' GROUP BY BIN(time, 30m) ORDER BY time_bin desc