Dashboard-Metriken für AWS Endbenutzer-Messaging-SMS - AWS SMS-Nachrichten für Endbenutzer

Die vorliegende Übersetzung wurde maschinell erstellt. Im Falle eines Konflikts oder eines Widerspruchs zwischen dieser übersetzten Fassung und der englischen Fassung (einschließlich infolge von Verzögerungen bei der Übersetzung) ist die englische Fassung maßgeblich.

Dashboard-Metriken für AWS Endbenutzer-Messaging-SMS

Die Dashboard-Seite enthält mehrere Diagramme und Metriken, die einen Überblick über das Senden von Nachrichten, das Nachrichtenfeedback und die von Protect bewerteten Nachrichten bieten. Eine Liste aller CloudWatch Metriken finden Sie unterCloudWatch Metriken. Eine Anleitung zur Einrichtung eines Alarms finden Sie unter CloudWatch Alarme erstellen.

Kennzahlen zur Kontoübersicht: Beziehen sich auf die Aktivitäten der letzten 30 Tage.

Metrische Registerkarten

  • Kennzahlen zur Nachrichtenzustellung — Kennzahlen zur Anzahl der gesendeten Nachrichten und zu den zehn wichtigsten Zielländern.

    • Anzahl der gesendeten SMS und Prozentsatz der zugestellten SMS-Nachrichten — Die Anzahl der gesendeten SMS-Nachrichten und der Prozentsatz dieser Nachrichten, die zugestellt wurden.

    • Die 10 am häufigsten gesendeten SMS-Ziele — Die Anzahl der SMS-Nachrichten, die in die 10 am häufigsten gesendeten Länder gesendet wurden.

    • Anzahl der gesendeten MMS und Prozentsatz der zugestellten MMS-Nachrichten — Die Anzahl der gesendeten MMS-Nachrichten und der Prozentsatz dieser Nachrichten, die zugestellt wurden.

    • Die 10 am häufigsten gesendeten MMS-Ziele — Die Anzahl der MMS-Nachrichten, die in die 10 am häufigsten gesendeten Länder gesendet wurden.

    Zeigt die Anzahl und den Prozentsatz der gesendeten Nachrichten sowie die Anzahl der versendeten Nachrichten nach Ländern an.
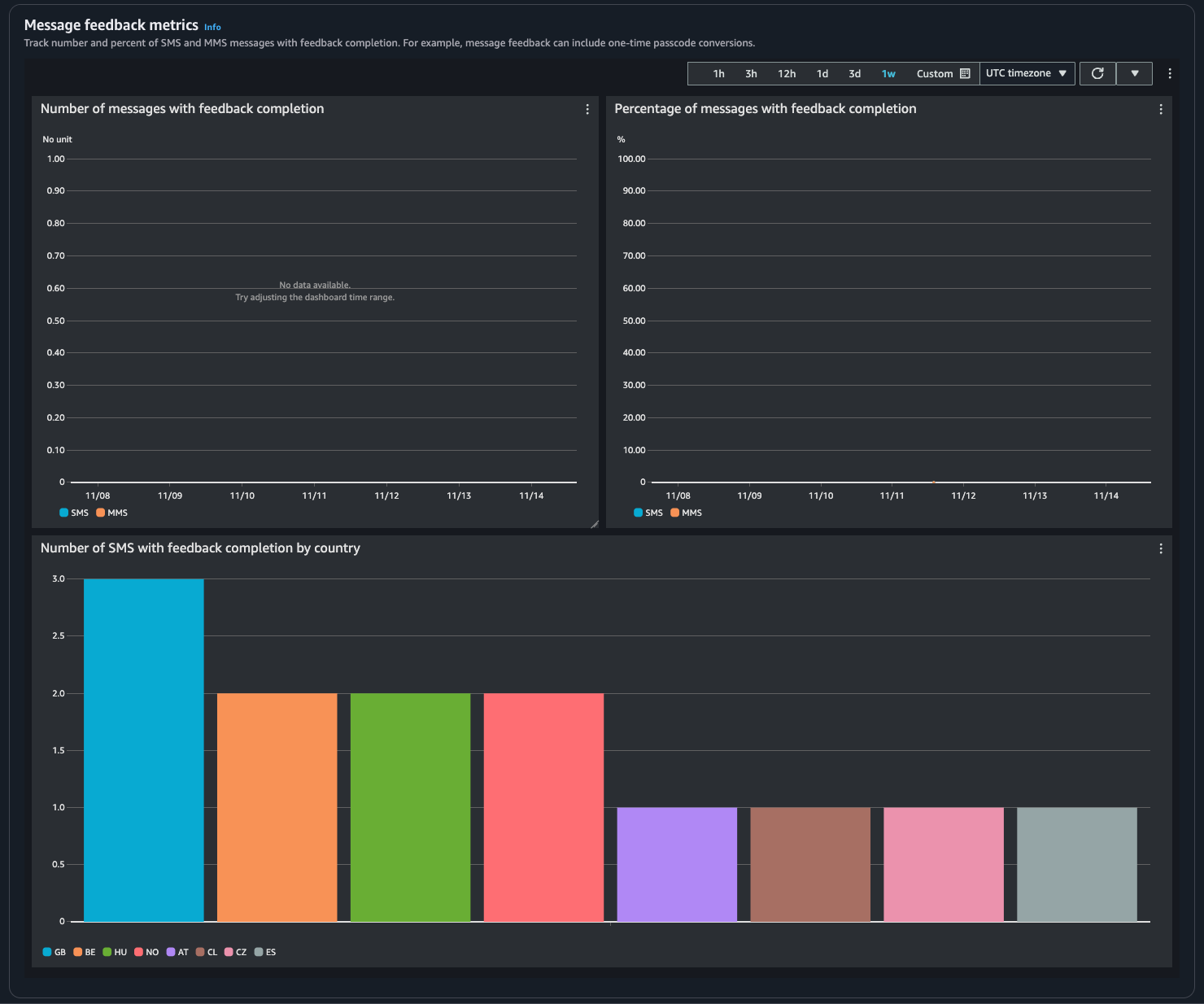
  • Messwerte für Nachrichtenfeedback — Metriken für Nachrichten, die mithilfe von Nachrichtenfeedback gesendet wurden.

    • Anzahl der Nachrichten, bei denen das Feedback abgeschlossen wurde — Die Anzahl der SMS- und MMS-Nachrichten, auf die der Feedback-Datensatz für Nachrichten eingestellt ist. RECEIVED

    • Prozentsatz der Nachrichten mit vollständigem Feedback — Der Prozentsatz der SMS- und MMS-Nachrichten, auf den der Nachrichten-Feedback-Datensatz eingestellt ist. RECEIVED

    • Anzahl der SMS mit abgeschlossenem Feedback nach Ländern — Die Anzahl der eingegangenen Rückmeldungen nach Ländern.

    Zeigt die Anzahl der Nachrichten und den Prozentsatz, der Feedback erhalten hat, sowie nach Ländern an.
  • Metriken schützen — Metriken für jede Schutzkonfiguration blockierter Nachrichten. Wählen Sie Details anzeigen, um die Diagramme für eine Schutzkonfiguration anzuzeigen.

Sie können über die SMS-Konsole für AWS Endbenutzernachrichten, die Konsole, mithilfe der CloudWatch oder mithilfe der AWS CLI CloudWatch API auf Metriken zugreifen. Sie können auch CloudWatch Alarme für SMS-Metriken für AWS Endbenutzer-Nachrichten einrichten.

AWS End User Messaging SMS Console
  1. Öffnen Sie die SMS-Konsole für AWS Endbenutzernachrichten unter https://console.aws.amazon.com/sms-voice/.

  2. Wählen Sie im Navigationsbereich Dashboard aus.

  3. Wählen Sie eine der Registerkarten aus, um die Metriken für: Nachrichtenzustellung, Nachrichtenkonvertierung oder Schutz anzuzeigen.

    Weitere Informationen zu einem Diagramm finden Sie, wenn Sie mit der Maus auf das Informationssymbol zeigen oder die Anzeige überprüfenÜberwachung von SMS-Nachrichten für AWS Endbenutzer mit Amazon CloudWatch.

    1. Um den Zeitraum zu ändern, verwenden Sie das Drop-down-Menü „Zeitraum“ und wählen Sie den gewünschten Zeitraum aus.

    2. Wählen Sie ein Diagramm aus, um zusätzliche Statistiken dazu anzuzeigen.

    3. Im Dialogfeld „ CloudWatch Überwachungsdetails“ können Sie eine Statistik auswählen, z. B. die Summe, den Durchschnitt oder die Anzahl der Stichproben. Eine Liste der unterstützten Statistiken finden Sie unter CloudWatch Metriken für AWS Endbenutzer-Messaging-SMS.

    4. Um auf zusätzliche CloudWatch Funktionen zuzugreifen, wählen Sie Alle CloudWatch Metriken anzeigen und folgen Sie den Anweisungen auf der Registerkarte „CloudWatch Konsole“.

CloudWatch Console
  1. Öffnen Sie die CloudWatch Konsole unter https://console.aws.amazon.com/cloudwatch/.

  2. Wählen Sie im Navigationsbereich Metriken aus.

  3. Wählen Sie auf der Registerkarte Alle Metriken die Option AWS/SMSVoice Namespace aus.

  4. Wählen Sie eine der verfügbaren metrischen Dimensionen aus.

  5. Sie können die Metrik jetzt nach folgenden Kriterien sortieren und filtern:

    1. Sortieren Sie die Metriken anhand der Spaltenüberschrift

    2. Erstellen Sie ein Diagramm, indem Sie das Kontrollkästchen neben dem Diagramm aktivieren

    3. Filtern Sie nach einer Metrik, indem Sie den Metriknamen auswählen und Zur Suche hinzufügen wählen

    Weitere Informationen und zusätzliche Optionen finden Sie unter Graph Metrics und Using Amazon CloudWatch Dashboards im CloudWatch Amazon-Benutzerhandbuch.

AWS CLI

Um mit dem auf SMS-Metriken für AWS Endbenutzer-Nachrichten zuzugreifen AWS CLI, führen Sie den get-metric-statistics Befehl aus. Weitere Informationen finden Sie unter Get Statistics for a Metric im CloudWatch Amazon-Benutzerhandbuch.

CloudWatch API

Verwenden Sie die GetMetricStatistics Aktion, um mithilfe der CloudWatch API auf SMS-Metriken für AWS Endbenutzer-Nachrichten zuzugreifen. Weitere Informationen finden Sie unter Get Statistics for a Metric im CloudWatch Amazon-Benutzerhandbuch.