Generieren Sie Visualisierungen in natürlicher Sprache - OpenSearch Amazon-Dienst

Die vorliegende Übersetzung wurde maschinell erstellt. Im Falle eines Konflikts oder eines Widerspruchs zwischen dieser übersetzten Fassung und der englischen Fassung (einschließlich infolge von Verzögerungen bei der Übersetzung) ist die englische Fassung maßgeblich.

Generieren Sie Visualisierungen in natürlicher Sprache

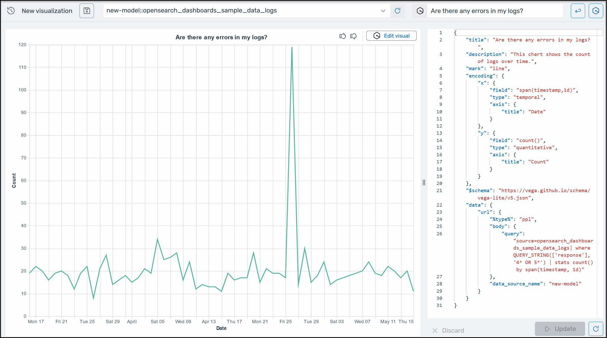
Um Ihnen zu helfen, weitere Einblicke in Ihre Betriebsdaten zu gewinnen, unterstützt AI Assistant for OpenSearch Service die Verwendung von Eingabeaufforderungen in natürlicher Sprache zur Erstellung von Visualisierungen. Bevor Sie beginnen, stellen Sie sicher, dass Sie AI Assistant for Service eingerichtet haben. OpenSearch Starten Sie nach der Bestätigung Ihre OpenSearch Service UI-Anwendung, navigieren Sie zur Seite Visualisierungen, klicken Sie auf die Schaltfläche + Visualisierung erstellen und wählen Sie Natürliche Sprache. Sie können jetzt eine Datenquelle angeben und eine Anforderung in natürlicher Sprache eingeben, um die Visualisierungen zu generieren. Ein Beispiel.

Ein Beispiel für eine Amazon Q-Visualisierung in OpenSearch Service.

Visualisierungen können die Fehlerbehebung beschleunigen, indem sie die Fehleranalyse nach verschiedenen Dimensionen aufschlüsseln. Visualisierungen können Ihnen auch dabei helfen, Muster und Trends zu erkennen, die Entscheidungsfindung zu beschleunigen, Zusammenhänge aufzudecken und komplexe Daten zu vereinfachen. Alternativ können Sie auch Visualisierungen auf der Discover-Seite als Teil der Abfrageergebnisse erstellen.