Überwachung der Kontrollebene - Amazon EKS

Die vorliegende Übersetzung wurde maschinell erstellt. Im Falle eines Konflikts oder eines Widerspruchs zwischen dieser übersetzten Fassung und der englischen Fassung (einschließlich infolge von Verzögerungen bei der Übersetzung) ist die englische Fassung maßgeblich.

Überwachung der Kontrollebene

API-Server

Wenn Sie sich unseren API-Server ansehen, sollten Sie bedenken, dass eine seiner Funktionen darin besteht, eingehende Anfragen zu drosseln, um eine Überlastung der Kontrollebene zu verhindern. Was auf der Ebene des API-Servers wie ein Engpass erscheinen kann, schützt ihn möglicherweise vor ernsteren Problemen. Wir müssen die Vor- und Nachteile einer Erhöhung des Anforderungsvolumens im System berücksichtigen. Um zu entscheiden, ob die API-Serverwerte erhöht werden sollten, finden Sie hier eine kleine Auswahl der Dinge, auf die wir achten müssen:

  1. Wie lang ist die Latenz der Anfragen, die das System durchlaufen?

  2. Ist diese Latenz der API-Server selbst oder etwas „Downstream“ wie etcd?

  3. Ist die Warteschlangentiefe des API-Servers ein Faktor für diese Latenz?

  4. Sind die APF-Warteschlangen (API Priority and Fairness) korrekt für die von uns gewünschten API-Aufrufmuster eingerichtet?

Wo ist das Problem?

Zunächst können wir anhand der Metrik für die API-Latenz ermitteln, wie lange es dauert, bis der API-Server Anfragen bearbeitet. Verwenden wir die folgende PromQL- und Grafana-Heatmap, um diese Daten anzuzeigen.

max(increase(apiserver_request_duration_seconds_bucket{subresource!="status",subresource!="token",subresource!="scale",subresource!="/healthz",subresource!="binding",subresource!="proxy",verb!="WATCH"}[$__rate_interval])) by (le)
Heatmap für die Dauer der API-Anfrage

Diese Anfragen liegen alle unter einer Sekunde, was ein gutes Zeichen dafür ist, dass die Kontrollebene Anfragen zeitnah bearbeitet. Was aber, wenn das nicht der Fall wäre?

Das Format, das wir in der obigen API-Anforderungsdauer verwenden, ist eine Heatmap. Das Schöne am Heatmap-Format ist, dass es uns standardmäßig den Timeout-Wert für die API mitteilt (60 Sekunden). Was wir jedoch wirklich wissen müssen, ist, bei welchem Schwellenwert dieser Wert besorgniserregend sein sollte, bevor wir den Timeout-Schwellenwert erreichen. Für eine grobe Richtlinie darüber, was akzeptable Schwellenwerte sind, können wir das Upstream-Kubernetes-SLO verwenden, das Sie hier finden

Anmerkung

Haben Sie die Max-Funktion in dieser Anweisung bemerkt? Bei der Verwendung von Metriken, die mehrere Server aggregieren (standardmäßig zwei API-Server auf EKS), ist es wichtig, dass der Durchschnitt dieser Server nicht zusammengenommen wird.

Asymmetrische Verkehrsmuster

Was wäre, wenn ein API-Server [Pod] leicht und der andere stark ausgelastet wäre? Wenn wir den Durchschnitt dieser beiden Zahlen zusammen errechnen würden, könnten wir das Geschehene falsch interpretieren. Hier haben wir zum Beispiel drei API-Server, aber die gesamte Last befindet sich auf einem dieser API-Server. In der Regel sollte alles, was mehrere Server hat, wie Etcd- und API-Server, bei Investitionen, Skalierung und Leistung herausgenommen werden.

Gesamtzahl der Anfragen an Bord

Mit der Umstellung auf API Priority and Fairness ist die Gesamtzahl der Anfragen im System nur ein Faktor, anhand dessen überprüft werden kann, ob der API-Server überbucht ist. Da das System jetzt mit einer Reihe von Warteschlangen arbeitet, müssen wir prüfen, ob eine dieser Warteschlangen voll ist und ob der Verkehr für diese Warteschlange unterbrochen wird.

Schauen wir uns diese Warteschlangen mit der folgenden Abfrage an:

max without(instance)(apiserver_flowcontrol_nominal_limit_seats{})

Hier sehen wir die sieben verschiedenen Prioritätsgruppen, die standardmäßig im Cluster enthalten sind

Gemeinsame Parallelität

Als Nächstes wollen wir sehen, wie viel Prozent dieser Prioritätsgruppe genutzt werden, damit wir nachvollziehen können, ob eine bestimmte Prioritätsstufe bereits ausgelastet ist. Eine Drosselung von Anfragen auf der Ebene „Niedrige Arbeitslast“ könnte wünschenswert sein, eine Senkung der Anzahl der Anfragen bei der Wahl von Führungskräften wäre jedoch nicht wünschenswert.

Das API-System Priority and Fairness (APF) bietet eine Reihe komplexer Optionen, von denen einige unbeabsichtigte Folgen haben können. Ein häufiges Problem, das wir in der Praxis beobachten, ist die Erhöhung der Warteschlangentiefe bis zu dem Punkt, an dem unnötige Latenz entsteht. Wir können dieses Problem anhand der apiserver_flowcontrol_current_inqueue_request Metrik überwachen. Wir können mit dem nach Stürzen suchenapiserver_flowcontrol_rejected_requests_total. Diese Metriken weisen einen Wert ungleich Null auf, wenn ein Bucket seine Parallelität überschreitet.

Verwendete Anfragen

Eine Erhöhung der Warteschlangentiefe kann den API-Server zu einer erheblichen Latenzquelle machen und sollte mit Vorsicht erfolgen. Wir empfehlen, mit der Anzahl der erstellten Warteschlangen vorsichtig umzugehen. Die Anzahl der Shares in einem EKS-System beträgt beispielsweise 600. Wenn wir zu viele Warteschlangen erstellen, kann dies die Anzahl der Anteile in wichtigen Warteschlangen reduzieren, die den Durchsatz benötigen, wie z. B. die Warteschlange für die Wahl des Leiters oder die Systemwarteschlange. Wenn zu viele zusätzliche Warteschlangen erstellt werden, kann es schwieriger sein, die richtige Größe dieser Warteschlangen festzulegen.

Um uns auf eine einfache, wirkungsvolle Änderung zu konzentrieren, die Sie in APF vornehmen können, nehmen wir einfach Anteile aus nicht ausgelasteten Buckets und erhöhen die Größe der Buckets, die maximal ausgelastet sind. Durch eine intelligente Umverteilung der Anteile auf diese Buckets können Sie die Wahrscheinlichkeit von Kursverlusten verringern.

Weitere Informationen finden Sie unter Einstellungen für API-Priorität und Fairness im EKS Best Practices Guide.

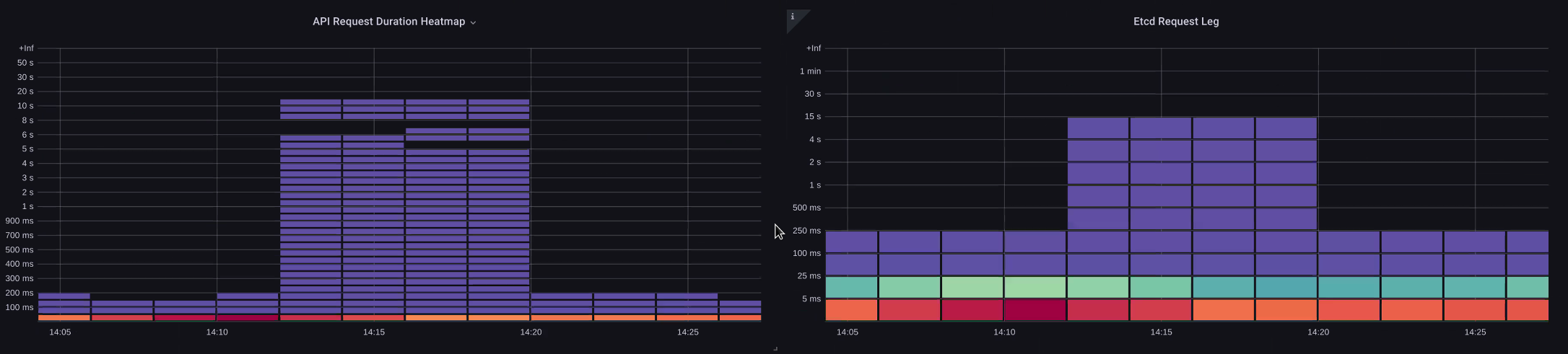
API- und etcd-Latenz

Wie können wir anhand metrics/logs des API-Servers feststellen, ob ein Problem mit dem API-Server oder ein Problem mit dem API-Server oder eine Kombination aus beidem vorliegt? upstream/downstream Um dies besser zu verstehen, schauen wir uns an, wie API-Server und etcd zusammenhängen können und wie einfach es sein kann, Fehler am falschen System zu beheben.

In der folgenden Tabelle sehen wir die API-Serverlatenz, aber wir sehen auch, dass ein Großteil dieser Latenz mit dem etcd-Server korreliert, da die Balken in der Grafik den größten Teil der Latenz auf etcd-Ebene zeigen. Wenn es 15 Sekunden etcd-Latenz gibt und gleichzeitig 20 Sekunden API-Serverlatenz, dann liegt der Großteil der Latenz tatsächlich auf der etcd-Ebene.

Wenn wir uns den gesamten Ablauf ansehen, erkennen wir, dass es ratsam ist, sich nicht nur auf den API-Server zu konzentrieren, sondern auch nach Signalen zu suchen, die darauf hinweisen, dass etcd unter Druck steht (d. h. die Anzahl der langsamen Anwendungszähler steigt). Die Fähigkeit, mit nur einem Blick schnell zum richtigen Problembereich zu gelangen, macht ein leistungsstarkes Dashboard aus.

Anmerkung

Das Dashboard im Abschnitt finden Sie unter https://github.com/RiskyAdventure/ Dashboards/blob/main/api Troubleshooter.json

ETC-Zwang

Probleme auf der Kontrollebene im Vergleich zur Kundenseite

In dieser Tabelle suchen wir nach den API-Aufrufen, deren Ausführung in diesem Zeitraum am meisten Zeit in Anspruch genommen hat. In diesem Fall sehen wir, dass eine benutzerdefinierte Ressource (CRD) eine APPLY-Funktion aufruft. Dies ist der latenteste Aufruf im Zeitrahmen von 05:40 Uhr.

Langsamste Anfragen

Mit diesen Daten können wir eine Ad-Hoc PromQL- oder eine CloudWatch Insights-Abfrage verwenden, um während dieses Zeitraums LIST-Anfragen aus dem Audit-Log abzurufen, um zu sehen, um welche Anwendung es sich handeln könnte.

Die Quelle finden mit CloudWatch

Metriken eignen sich am besten, um den Problembereich zu finden, den wir untersuchen möchten, und um sowohl den Zeitrahmen als auch die Suchparameter des Problems einzugrenzen. Sobald wir diese Daten haben, wollen wir zu den Protokollen übergehen, um detailliertere Zeiten und Fehler zu finden. Zu diesem Zweck werden wir unsere Logs mithilfe CloudWatch von Logs Insights in Metriken umwandeln.

Um beispielsweise das oben genannte Problem zu untersuchen, verwenden wir die folgende CloudWatch Logs Insights-Abfrage, um UserAgent und RequestURI abzurufen, sodass wir herausfinden können, welche Anwendung diese Latenz verursacht.

Anmerkung

Es muss ein entsprechender Count verwendet werden, um ein normales List/Resync Verhalten auf einer Uhr zu verhindern.

fields @timestamp, @message
| filter @logStream like "kube-apiserver-audit"
| filter ispresent(requestURI)
| filter verb = "list"
| parse requestReceivedTimestamp /\d+-\d+-(?<StartDay>\d+)T(?<StartHour>\d+):(?<StartMinute>\d+):(?<StartSec>\d+).(?<StartMsec>\d+)Z/
| parse stageTimestamp /\d+-\d+-(?<EndDay>\d+)T(?<EndHour>\d+):(?<EndMinute>\d+):(?<EndSec>\d+).(?<EndMsec>\d+)Z/
| fields (StartHour * 3600 + StartMinute * 60 + StartSec + StartMsec / 1000000) as StartTime, (EndHour * 3600 + EndMinute * 60 + EndSec + EndMsec / 1000000) as EndTime, (EndTime - StartTime) as DeltaTime
| stats avg(DeltaTime) as AverageDeltaTime, count(*) as CountTime by requestURI, userAgent
| filter CountTime >=50
| sort AverageDeltaTime desc

Mithilfe dieser Abfrage haben wir zwei verschiedene Agenten gefunden, die eine große Anzahl von Listenoperationen mit hoher Latenz ausführen. Splunk und CloudWatch Agent. Mit den Daten können wir entscheiden, diesen Controller zu entfernen, zu aktualisieren oder durch ein anderes Projekt zu ersetzen.

Ergebnisse abfragen
Anmerkung

Weitere Informationen zu diesem Thema finden Sie im folgenden Blog

Scheduler

Da die Instanzen der EKS-Kontrollebene in einem separaten AWS-Konto ausgeführt werden, können wir diese Komponenten nicht nach Metriken durchsuchen (der API-Server ist die Ausnahme). Da wir jedoch Zugriff auf die Auditprotokolle für diese Komponenten haben, können wir diese Protokolle in Metriken umwandeln, um festzustellen, ob eines der Subsysteme einen Skalierungsengpass verursacht. Lassen Sie uns mithilfe von CloudWatch Logs Insights sehen, wie viele ungeplante Pods sich in der Scheduler-Warteschlange befinden.

Nicht geplante Pods im Scheduler-Protokoll

Wenn wir Zugriff auf das Scraping der Scheduler-Metriken direkt auf einem selbstverwalteten Kubernetes (wie Kops) hätten, würden wir das folgende PromQL verwenden, um den Scheduler-Backlog zu verstehen.

max without(instance)(scheduler_pending_pods)

Da wir in EKS keinen Zugriff auf die oben genannte Metrik haben, verwenden wir die unten stehende CloudWatch Logs Insights-Abfrage, um den Backlog zu überprüfen, indem wir überprüfen, wie viele Pods in einem bestimmten Zeitraum nicht ausgeplant werden konnten. Dann könnten wir uns eingehender mit den Nachrichten zu Spitzenzeiten befassen, um die Art des Engpasses zu verstehen. Zum Beispiel Knoten, die nicht schnell genug hochfahren, oder der Ratenbegrenzer im Scheduler selbst.

fields timestamp, pod, err, @message
| filter @logStream like "scheduler"
| filter @message like "Unable to schedule pod"
| parse @message  /^.(?<date>\d{4})\s+(?<timestamp>\d+:\d+:\d+\.\d+)\s+\S*\s+\S+\]\s\"(.*?)\"\s+pod=(?<pod>\"(.*?)\")\s+err=(?<err>\"(.*?)\")/
| count(*) as count by pod, err
| sort count desc

Hier sehen wir die Fehler des Schedulers, die besagen, dass der Pod nicht bereitgestellt wurde, weil das Speicher-PVC nicht verfügbar war.

CloudWatch Log-Abfrage
Anmerkung

Die Auditprotokollierung muss auf der Steuerungsebene aktiviert sein, um diese Funktion zu aktivieren. Es ist auch eine bewährte Methode, die Aufbewahrung von Protokollen zu begrenzen, um die Kosten im Laufe der Zeit nicht unnötig in die Höhe zu treiben. Im Folgenden finden Sie ein Beispiel für die Aktivierung aller Protokollierungsfunktionen mit dem EKSCTL-Tool.

cloudWatch: clusterLogging: enableTypes: ["*"] logRetentionInDays: 10

Kube Controller-Manager

Kube Controller Manager hat, wie alle anderen Controller, Beschränkungen für die Anzahl der Operationen, die er gleichzeitig ausführen kann. Schauen wir uns an, was einige dieser Flags sind, indem wir uns eine KOPS-Konfiguration ansehen, in der wir diese Parameter einstellen können.

kubeControllerManager: concurrentEndpointSyncs: 5 concurrentReplicasetSyncs: 5 concurrentNamespaceSyncs: 10 concurrentServiceaccountTokenSyncs: 5 concurrentServiceSyncs: 5 concurrentResourceQuotaSyncs: 5 concurrentGcSyncs: 20 kubeAPIBurst: 30 kubeAPIQPS: "20"

Diese Controller haben Warteschlangen, die sich in Zeiten hoher Fluktuation auf einem Cluster füllen. In diesem Fall sehen wir, dass der Replicaset-Set-Controller einen großen Rückstand in seiner Warteschlange hat.

Queues (Warteschlangen)

Wir haben zwei verschiedene Möglichkeiten, mit einer solchen Situation umzugehen. Wenn wir selbst verwaltet würden, könnten wir einfach die Anzahl der gleichzeitigen Goroutinen erhöhen, was sich jedoch auf etcd auswirken würde, da mehr Daten im KCM verarbeitet würden. Die andere Option wäre, die Anzahl der Replicaset-Objekte, die bei der Bereitstellung verwendet werden, zu reduzieren, um die Anzahl der Replicaset-Objekte zu reduzieren, die wir zurücksetzen können, und so den Druck .spec.revisionHistoryLimit auf diesen Controller zu verringern.

spec: revisionHistoryLimit: 2

Andere Kubernetes-Funktionen können ein- oder ausgeschaltet werden, um den Druck in Systemen mit hoher Abwanderungsrate zu verringern. Wenn die Anwendung in unseren Pods beispielsweise nicht direkt mit der k8s-API kommunizieren muss, würde das Ausschalten des in diese Pods projizierten Secret die Auslastung verringern. ServiceaccountTokenSyncs Dies ist nach Möglichkeit der wünschenswertere Weg, um solche Probleme zu lösen.

kind: Pod spec: automountServiceAccountToken: false

In Systemen, in denen wir keinen Zugriff auf die Metriken haben, können wir uns erneut die Protokolle ansehen, um Konflikte zu erkennen. Wenn wir die Anzahl der Anfragen sehen möchten, die pro Controller oder auf aggregierter Ebene verarbeitet werden, würden wir die folgende CloudWatch Logs Insights-Abfrage verwenden.

Gesamtvolumen, das vom KCM verarbeitet wurde

# Query to count API qps coming from kube-controller-manager, split by controller type.
# If you're seeing values close to 20/sec for any particular controller, it's most likely seeing client-side API throttling.
fields @timestamp, @logStream, @message
| filter @logStream like /kube-apiserver-audit/
| filter userAgent like /kube-controller-manager/
# Exclude lease-related calls (not counted under kcm qps)
| filter requestURI not like "apis/coordination.k8s.io/v1/namespaces/kube-system/leases/kube-controller-manager"
# Exclude API discovery calls (not counted under kcm qps)
| filter requestURI not like "?timeout=32s"
# Exclude watch calls (not counted under kcm qps)
| filter verb != "watch"
# If you want to get counts of API calls coming from a specific controller, uncomment the appropriate line below:
# | filter user.username like "system:serviceaccount:kube-system:job-controller"
# | filter user.username like "system:serviceaccount:kube-system:cronjob-controller"
# | filter user.username like "system:serviceaccount:kube-system:deployment-controller"
# | filter user.username like "system:serviceaccount:kube-system:replicaset-controller"
# | filter user.username like "system:serviceaccount:kube-system:horizontal-pod-autoscaler"
# | filter user.username like "system:serviceaccount:kube-system:persistent-volume-binder"
# | filter user.username like "system:serviceaccount:kube-system:endpointslice-controller"
# | filter user.username like "system:serviceaccount:kube-system:endpoint-controller"
# | filter user.username like "system:serviceaccount:kube-system:generic-garbage-controller"
| stats count(*) as count by user.username
| sort count desc

Die wichtigste Erkenntnis dabei ist, dass Sie bei der Untersuchung von Skalierbarkeitsproblemen jeden Schritt im Pfad (API, Scheduler, KCM usw.) überprüfen sollten, bevor Sie zur detaillierten Problembehebungsphase übergehen. In der Produktion werden Sie häufig feststellen, dass Anpassungen an mehr als einem Teil von Kubernetes erforderlich sind, damit das System optimal arbeiten kann. Es ist leicht, versehentlich Fehler zu beheben, was lediglich ein Symptom (z. B. ein Node-Timeout) eines viel größeren Engpasses ist.

USW

etcd verwendet eine dem Speicher zugeordnete Datei, um Schlüssel-Wert-Paare effizient zu speichern. Es gibt einen Schutzmechanismus, mit dem die Größe dieses verfügbaren Speicherplatzes üblicherweise auf die Grenzwerte von 2, 4 und 8 GB festgelegt wird. Weniger Objekte in der Datenbank bedeuten, dass weniger Bereinigungen von etcd durchgeführt werden müssen, wenn Objekte aktualisiert und ältere Versionen gelöscht werden müssen. Dieser Vorgang, bei dem alte Versionen eines Objekts entfernt werden, wird als Komprimierung bezeichnet. Nach einer Reihe von Verdichtungsvorgängen folgt ein weiterer Prozess, bei dem nutzbarer Speicherplatz wiederhergestellt wird. Dies wird als Defragmentierung bezeichnet. Dieser Vorgang erfolgt über einem bestimmten Schwellenwert oder nach einem festen Zeitplan.

Wir können einige benutzerbezogene Maßnahmen ergreifen, um die Anzahl der Objekte in Kubernetes zu begrenzen und so die Auswirkungen sowohl des Komprimierungs- als auch des Defragmentierungsprozesses zu verringern. Helm hält zum Beispiel einen hohen Wert. revisionHistoryLimit Dadurch bleiben ältere Objekte ReplicaSets auf dem System, sodass Rollbacks durchgeführt werden können. Indem wir die Verlaufsgrenzen auf 2 reduzieren, können wir die Anzahl der Objekte (wie ReplicaSets) von zehn auf zwei reduzieren, was wiederum das System weniger belasten würde.

apiVersion: apps/v1 kind: Deployment spec: revisionHistoryLimit: 2

Aus Sicht der Überwachung kann es hilfreich sein, zu überprüfen, ob dieser Defragmentierungsprozess die Ursache ist, wenn die Systemlatenz in einem festgelegten Muster, getrennt durch Stunden, auftritt. Wir können dies anhand von Protokollen überprüfen. CloudWatch

Wenn Sie die start/end Zeiten der Defragmentierung sehen möchten, verwenden Sie die folgende Abfrage:

fields @timestamp, @message
| filter @logStream like /etcd-manager/
| filter @message like /defraging|defraged/
| sort @timestamp asc
Abfrage defragmentieren