View a markdown version of this page

Überblick über Performance Insights - Amazon DocumentDB

Die vorliegende Übersetzung wurde maschinell erstellt. Im Falle eines Konflikts oder eines Widerspruchs zwischen dieser übersetzten Fassung und der englischen Fassung (einschließlich infolge von Verzögerungen bei der Übersetzung) ist die englische Fassung maßgeblich.

Überblick über Performance Insights

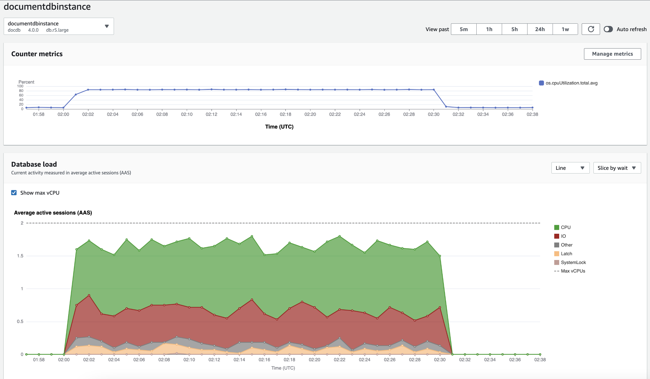
Das Dashboard ist die einfachste Möglichkeit, mit Performance Insights zu interagieren. Das folgende Beispiel zeigt das Dashboard für eine Amazon DocumentDB DocumentDB-Instance. Standardmäßig zeigt das Dashboard von Performance Insights die Daten der letzten Stunde an.

Das Performance Insights Insights-Dashboard zeigt die CPU-Auslastung und die Datenbanklast im Laufe der Zeit für eine Amazon DocumentDB DocumentDB-Instance.

Das Dashboard ist in folgende Teile gegliedert:

  1. Zählermetriken — Zeigt Daten für bestimmte Leistungsindikatormetriken an.

  2. Datenbanklast — Zeigt, wie die DB-Last im Vergleich zur DB-Instance-Kapazität abschneidet, wie sie in der Zeile Max vCPU dargestellt wird.

  3. Top-Dimensionen — Zeigt die wichtigsten Dimensionen an, die zur DB-Auslastung beitragen. Zu diesen Dimensionen gehören waitsqueries,hosts,databases, undapplications.

Zählermetriken-Diagramm

Mithilfe von Zählermetriken können Sie das Performance-Insights-Dashboard anpassen und bis zu 10 weitere Diagramme aufnehmen. Diese Grafiken zeigen eine Auswahl von Dutzenden von Betriebssystemmetriken. Diese Informationen können mit der Datenbanklast korreliert werden, um Performance-Probleme zu identifizieren und zu analysieren.

Das Counter Metrics (Zählermetriken)-Diagramm enthält Daten zu Leistungsindikatoren.

Diagramm mit Zählermetriken, das die CPU-Auslastung im Zeitverlauf zeigt.

Um die Leistungsindikatoren zu ändern, wählen Sie Metriken verwalten aus. Sie können mehrere Betriebssystemmetriken auswählen, wie im folgenden Screenshot gezeigt. Um Details für jede Metrik anzuzeigen, bewegen Sie den Mauszeiger über den Metriknamen.

Oberfläche zur Metrikauswahl im Performance Insights Insights-Dashboard mit Optionen für Betriebssystemmetriken.

Datenbank-Ladediagramm

Das Diagramm zum Laden der Datenbank zeigt, wie die Datenbankaktivität im Vergleich zur Instanzkapazität abschneidet, wie sie in der Zeile Max. vCPU dargestellt wird. Standardmäßig stellt das gestapelte Liniendiagramm die DB-Last als durchschnittliche aktive Sitzungen pro Zeiteinheit dar. Die DB-Last wird nach Wartestatus aufgeteilt (gruppiert).

Das Diagramm zur Datenbankauslastung zeigt die durchschnittlichen aktiven Sitzungen im Laufe der Zeit, wobei die CPU-Auslastung gegen Ende stark ansteigt.
DB-Last aufgeteilt nach Dimensionen

Sie können die Last als aktive Sitzungen anzeigen, die nach unterstützten Dimensionen gruppiert sind. Die folgende Abbildung zeigt die Abmessungen für die Amazon DocumentDB DocumentDB-Instance.

Diagramm, das das Laden der Datenbank mit verschiedenen „Slice by“ -Optionen in einer Dropdownliste zeigt.
DB-Ladedetails für ein Dimensionselement

Um Details zu einem DB-Lastelement innerhalb einer Dimension anzuzeigen, bewegen Sie den Mauszeiger über den Elementnamen. Die folgende Abbildung zeigt Details für eine Abfrageanweisung.

Balkendiagramm, das das Laden der Datenbank mit zusätzlichen Details zeigt, wenn Sie den Mauszeiger über einen Elementnamen bewegen.

Um Details zu einem Element für den ausgewählten Zeitraum in der Legende anzuzeigen, bewegen Sie den Mauszeiger über dieses Element.

Balkendiagramm, das die Datenbanklast mit zusätzlichen Details zeigt, wenn Sie den Mauszeiger über einen Balken bewegen.

Dimensionen pro Tabelle

In der Tabelle mit den obersten Abmessungen wird die Datenbanklast nach verschiedenen Dimensionen aufgeteilt. Eine Dimension ist eine Kategorie oder „Aufteilung“ für verschiedene Merkmale der DB-Last. Wenn es sich bei der Dimension um eine Abfrage handelt, werden in den häufigsten Abfragen die Abfrageanweisungen angezeigt, die am meisten zur DB-Auslastung beitragen.

Wählen Sie eine der folgenden Dimensionsregisterkarten.

Auf der Registerkarte „Dimensionen der häufigsten Abfragen“ werden die beiden wichtigsten Abfragen angezeigt.

Die folgende Tabelle enthält eine kurze Beschreibung der einzelnen Registerkarten.

Tab Description

Top waits (Top-Warteereignis)

Das Ereignis, auf das das Datenbank-Backend wartet

Die häufigsten Abfragen

Die Abfrageanweisungen, die derzeit ausgeführt werden

Top hosts (Top-Hosts)

Die Host-IP und der Port des verbundenen Clients

Top databases (Top-Datenbanken)

Der Name der Datenbank, mit der der Client verbunden ist

Top applications (Top-Anwendungen)

Der Name der Anwendung, die mit der Datenbank verbunden ist

Informationen zum Analysieren von Abfragen mithilfe der Registerkarte „Häufig gestellte Abfragen“ finden Sie unterÜberblick über die Registerkarte „Häufigste Abfragen“.