View a markdown version of this page

Testen und simulieren Sie das Dashboard - Amazon Connect

Die vorliegende Übersetzung wurde maschinell erstellt. Im Falle eines Konflikts oder eines Widerspruchs zwischen dieser übersetzten Fassung und der englischen Fassung (einschließlich infolge von Verzögerungen bei der Übersetzung) ist die englische Fassung maßgeblich.

Testen und simulieren Sie das Dashboard

Amazon Connect unterstützt Dashboards und Metriken für Tests und Simulationen. Um diese Dashboards anzeigen zu können, müssen Sie auf der Seite mit den Sicherheitsprofilen für Analytics und Optimierung für Dashboards die Berechtigung „Alle“ und in den Sicherheitsprofilen die Berechtigung „Testen und Simulation“ für „Testfall zum Anzeigen“ festlegen.

Das folgende Verfahren zeigt, wie das Dashboard angezeigt wird.

So zeigen Sie das Dashboard an
  1. Öffnen Sie die Amazon Connect Connect-Konsole unter https://console.aws.amazon.com/connect/.

  2. Wählen Sie im Hauptnavigationsbereich Analysen und Optimierung und dann Dashboards und Berichte aus.

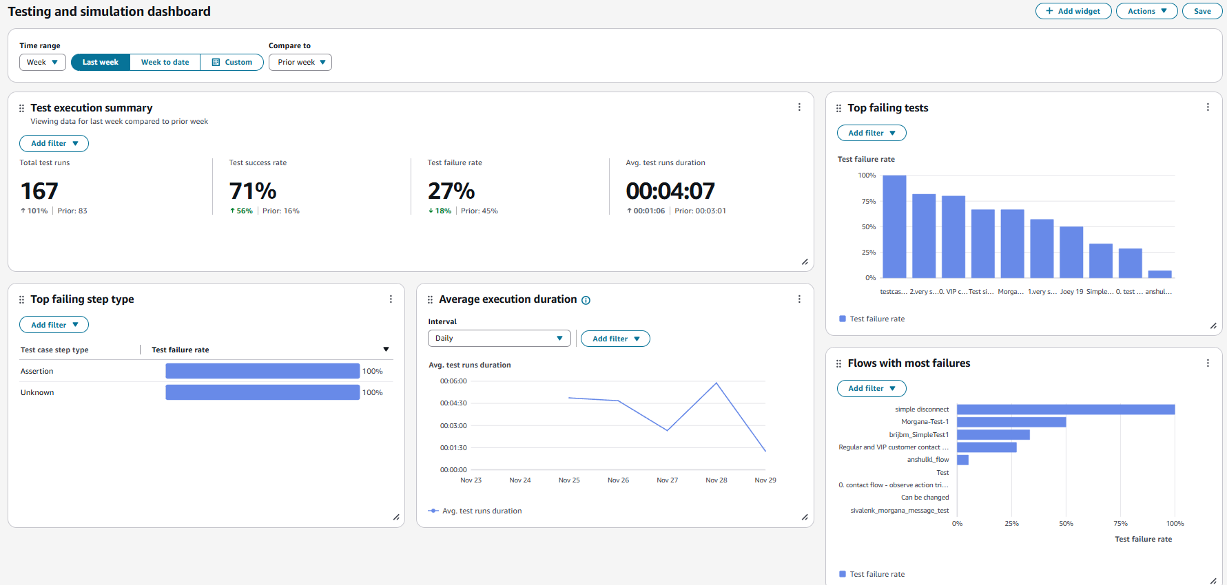
  3. Wählen Sie Test- und Simulations-Dashboard. Das Dashboard zeigt Analyseberichte zur Testausführung, einschließlich zusammengefasster Kennzahlen, Aufschlüsselung verschiedener Fehlermetriken und Kennzahlen zur Ausführungsdauer.