Herunterladen und Überprüfen der CCP-Protokolle (Contact Control Panel) von Amazon Connect - Amazon Connect

Die vorliegende Übersetzung wurde maschinell erstellt. Im Falle eines Konflikts oder eines Widerspruchs zwischen dieser übersetzten Fassung und der englischen Fassung (einschließlich infolge von Verzögerungen bei der Übersetzung) ist die englische Fassung maßgeblich.

Herunterladen und Überprüfen der CCP-Protokolle (Contact Control Panel) von Amazon Connect

Dieses Thema richtet sich an IT-Administratoren und Entwickler, die Probleme mit dem Contact Control Panel (CCP) von Kundendienstmitarbeitern beheben müssen.

Laden Sie die CCP-Protokolle herunter

  1. Wählen Sie auf dem Desktop des Kundendienstmitarbeiter in seinem CCP Einstellungen, Protokolle herunterladen aus.

    Das CCP, das Einstellungssymbol in der oberen rechten Ecke, der Link zum Herunterladen von Protokollen unten auf der Seite.
  2. Die agent-log.txt Datei wird im Standardverzeichnis Ihres Browsers gespeichert. Nachdem die Datei heruntergeladen wurde, können Sie den Namen der Datei auf dieselbe Weise ändern, wie Sie jede andere Datei auf Ihrem Computer umbenennen. Sie können den Dateinamen nicht anpassen, bevor die Datei heruntergeladen wurde.

Überprüfen von CCP-Protokollen mit dem Amazon Connect CCP Log Parser

Nachdem Sie die CCP-Protokolle des Kundendienstmitarbeiters heruntergeladen haben, können Sie den Amazon Connect CCP Log Parser verwenden, um weitere Fehler zu beheben und einen besseren Überblick über die Fehler und ausführliche Informationen zur Problemursache zu erhalten. Indem Sie die CCP-Protokolle überprüfen, können Sie auch Fehler identifizieren und nach Möglichkeit beheben.

So laden Sie die CCP-Protokolldatei in den CCP Log Parser und sehen die Protokolle an
  1. Öffnen Sie den CCP Log Parser (https://tools.connect.aws/ccp-log-parser/).

  2. Ziehen Sie die Protokolldatei, z. B. agent-log.txt, per Drag-and-Drop in den Parser. Die folgende Abbildung zeigt den Log Parser.

    Auf der Benutzeroberfläche des Amazon Connect CCP Log Parsers wird der Datei-Upload-Bereich für die Analyse von Protokollen der Kundendienstmitarbeiter angezeigt.
  3. Auf der Registerkarte Snapshots und Protokolle können Sie die während der Sitzung von Kundendienstmitarbeitern aufgezeichneten Protokolle einsehen.

    Normalerweise sind Protokolleinträge ausgeblendet, aber die meisten Protokolleinträge enthalten mehr Informationen. Für die Anzeige des ursprünglichen Protokollobjekts im JSON-Format klicken Sie auf das +, um die Protokollzeilen mit weiteren Informationen zu erweitern oder zu reduzieren.

    Anmerkung

    CCP-Protokolle werden bei Browseraktualisierungen nicht beibehalten.

    Der CCP Log Parser zeigt analysierte Protokolleinträge von Kundendienstmitarbeitern mit erweiterbaren Details an.
  4. Auf der linken Seite des Protokolleintrags können Sie Snapshots auswählen. CCP ruft in regelmäßigen Abständen eine AgentSnapshot von Amazon Connect ab. Der Snapshot zeigt den Status des Kundendienstmitarbeiters an, der während dieser Abrufzeiträume erfasst wurde. Wenn Sie auf einen Snapshot klicken, wird der Abschnitt von diesem Snapshot bis zum nachfolgenden Snapshot hervorgehoben.

    Der CCP Log Parser zeigt das Fenster „Snapshots“ mit Informationen zum Status des Kundendienstmitarbeiters an.
  5. Die folgende Abbildung enthält ein Snapshot-Protokoll mit einem Softphone-Fehler.

    Der CCP Log Parser zeigt ein Snapshot-Protokoll mit einer Softphone-Fehlermeldung an.
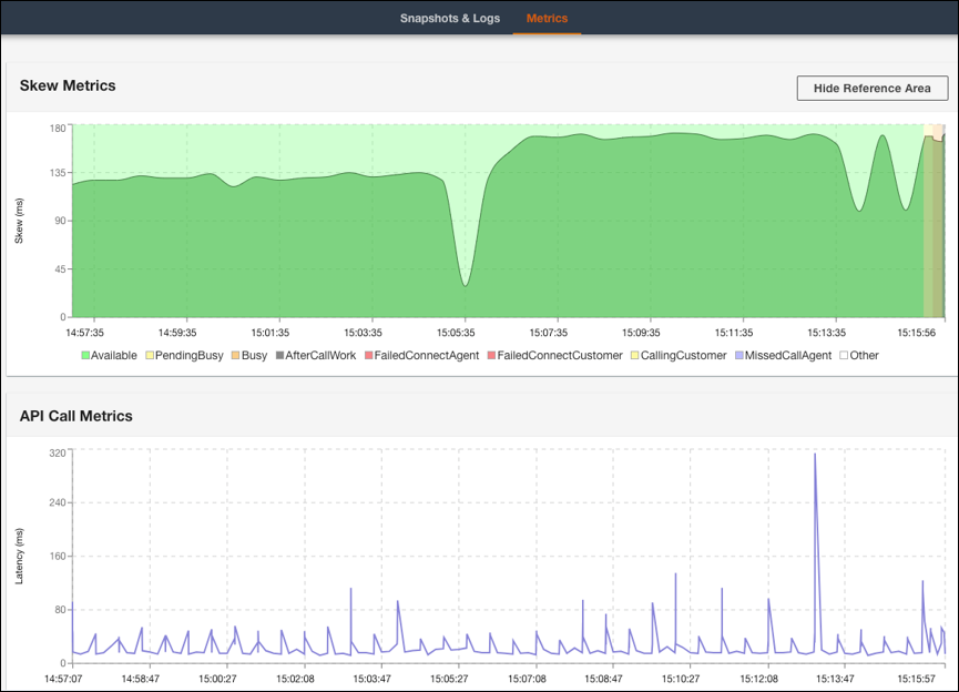
  6. Auf der Registerkarte Metriken werden die folgenden Metriken eingeblendet:

    • Unter Skew-Metriken wird der Unterschied zwischen dem lokalen clientseitigen Zeitstempel (Workstation des Kundendienstmitarbeiters) und dem serverseitigen Zeitstempel (Amazon-Connect-Service) in Millisekunden angezeigt.

    • Im Abschnitt API-Aufruf-Metriken wird die Latenz des API-Aufrufs vom CCP aufgeführt.

    • WebRTC-Metriken: Verfügbar, wenn der Anruf mit dem CCP erfolgt ist. Unter WebRTC-Metriken wird der Zustand des Medienstreams während eines Anrufs angegeben.

    Auf der Registerkarte mit den Metriken des CCP Log Parsers werden Daten zu Skew-Metriken und API-Aufruf-Metriken angezeigt.
    Im Abschnitt „WebRTC-Metriken“ des CCP Log Parsers wird der Zustand des Medienstreams während eines Anrufs angegeben.

Anweisungen zur Behebung von Problemen mit der Anrufqualität finden Sie unter Beheben von Problemen mit der Audioqualität mithilfe von QualityMetrics im Kontaktdatensatz.