Auswertung Ihrer Richtlinien für prädiktive Skalierung - Amazon EC2 Auto Scaling

Die vorliegende Übersetzung wurde maschinell erstellt. Im Falle eines Konflikts oder eines Widerspruchs zwischen dieser übersetzten Fassung und der englischen Fassung (einschließlich infolge von Verzögerungen bei der Übersetzung) ist die englische Fassung maßgeblich.

Auswertung Ihrer Richtlinien für prädiktive Skalierung

Bevor Sie eine prädiktive Skalierungsrichtlinie zur Skalierung Ihrer Auto-Scaling-Gruppe verwenden, überprüfen Sie Ihre Empfehlungen und andere Daten zu Ihrer Richtlinie in der Konsole von Amazon EC2 Auto Scaling. Dies ist wichtig, denn eine Richtlinie für prädiktive Skalierung soll Ihre tatsächliche Kapazität erst dann skalieren, wenn Sie wissen, dass die Prognosen korrekt sind.

Wenn die Auto-Scaling-Gruppe neu ist, muss es mindestens 24 Stunden an Daten liefern, bevor Amazon EC2 Auto Scaling eine Prognose erstellen kann.

Wenn Amazon EC2 Auto Scaling eine Prognose erstellt, verwendet es Verlaufsdaten. Wenn Ihre Auto-Scaling-Gruppe nicht über ausreichend aktuelle Verlaufsdaten verfügt, füllt Amazon EC2 Auto Scaling die Prognose möglicherweise vorübergehend mit Aggregaten auf, die aus den aktuell verfügbaren Verlaufsaggregaten erstellt wurden. Prognosen werden bis zu zwei Wochen vor dem Erstellungsdatum einer Richtlinie aufgefüllt.

Anzeigen Ihrer Richtlinien für prädiktive Skalierung

Für eine effektive Analyse sollte Amazon EC2 Auto Scaling über mindestens zwei Richtlinien für prädiktive Skalierung zum Vergleich verfügen. (Sie können die Ergebnisse jedoch weiterhin für eine einzelne Richtlinie überprüfen.) Wenn Sie mehrere Richtlinien erstellen, können Sie eine Richtlinie, die eine Metrik verwendet, gegen eine Richtlinie auswerten, die eine andere Metrik verwendet. Sie können auch die Auswirkungen verschiedener Zielwert- und Metrikkombinationen bewerten. Nachdem die Richtlinien für prädiktive Skalierung erstellt wurden, beginnt Amazon EC2 Auto Scaling sofort mit der Auswertung, welche Richtlinie für die Skalierung Ihrer Gruppe besser geeignet wäre.

So zeigen Sie Ihre Empfehlungen in der Konsole von Amazon EC2 Auto Scaling an
  1. Öffnen Sie die Amazon EC2 EC2-Konsole unter https://console.aws.amazon.com/ec2/und wählen Sie im Navigationsbereich Auto Scaling Groups aus.

  2. Aktivieren Sie das Kontrollkästchen neben der Auto-Scaling-Gruppe.

    Im unteren Teil der Seite wird ein geteilter Bereich geöffnet.

  3. Auf der Registerkarte Automatische Skalierung finden Sie unter Richtlinien für prädiktive Skalierung Details zu einer Richtlinie sowie unsere Empfehlung. In der Empfehlung erfahren Sie, ob es besser wäre, die Richtlinie für prädiktive Skalierung zu verwenden, oder nicht.

    Wenn Sie sich nicht sicher sind, ob eine prädiktive Skalierungsrichtlinie für Ihre Gruppe geeignet ist, prüfen Sie die Spalten Auswirkungen auf die Verfügbarkeit und Auswirkungen auf die Kosten, um die richtige Richtlinie auszuwählen. Die Informationen in den einzelnen Spalten geben Aufschluss über die Auswirkungen der jeweiligen Richtlinie.

    • Auswirkungen auf die Verfügbarkeit: Beschreibt, ob die Richtlinie negative Auswirkungen auf die Verfügbarkeit vermeiden würde, indem genügend Instances zur Bewältigung des Workloads bereitgestellt werden, und zieht einen Vergleich für den Fall, dass die Richtlinie nicht verwendet wird.

    • Auswirkungen auf die Kosten: Beschreibt, ob die Richtlinie negative Auswirkungen auf Ihre Kosten vermeiden würde, indem Instances nicht übermäßig bereitgestellt werden, und zieht einen Vergleich für den Fall, dass die Richtlinie nicht verwendet wird. Eine zu hohe Bereitstellung führt dazu, dass Ihre Instances nicht ausgelastet sind oder sich im Leerlauf befinden, was die Kosten nur noch weiter erhöht.

    Wenn Sie über mehrere Richtlinien verfügen, wird neben dem Namen der Richtlinie, die die meisten Verfügbarkeitsvorteile zu geringeren Kosten bietet, ein Tag für die Beste Prognose angezeigt. Die Auswirkungen auf die Verfügbarkeit werden stärker gewichtet.

  4. (Optional) Um den gewünschten Zeitraum für die Empfehlungsergebnisse auszuwählen, wählen Sie den gewünschten Wert aus der Dropdown-Liste Auswertungszeitraum: 2 Tage, 1 Woche, 2 Wochen, 4 Wochen, 6 Wochen oder 8 Wochen. Standardmäßig wird der Auswertungszeitraum auf die letzten zwei Wochen festgelegt. Ein längerer Auswertungszeitraum liefert mehr Datenpunkte für die Empfehlungsergebnisse. Das Hinzufügen weiterer Datenpunkte verbessert die Ergebnisse jedoch möglicherweise nicht, wenn sich Ihre Lastmuster geändert haben, z. B. nach einer Phase außergewöhnlich hoher Nachfrage. In diesem Fall können Sie eine gezieltere Empfehlung erhalten, indem Sie sich aktuellere Daten ansehen.

Anmerkung

Empfehlungen werden nur für Richtlinien generiert, die sich im Modus Nur Prognose befinden. Das Empfehlungs-Feature liefert bessere Ergebnisse, wenn sich eine Richtlinie während des gesamten Bewertungszeitraums im Modus Nur Prognose befindet. Wenn Sie eine Richtlinie im Prognose- und Skalierungsmodus starten und diese später in den Modus Nur Prognose wechselt, sind die Ergebnisse für diese Richtlinie wahrscheinlich verzerrt. Dies liegt daran, dass die Richtlinie bereits zur tatsächlichen Kapazität beigetragen hat.

Anzeigen von Diagrammen zur Überwachung der prädiktiven Skalierung

In der Konsole von Amazon EC2 Auto Scaling können Sie die Prognose der vergangenen Tage, Wochen oder Monate überprüfen, um zu visualisieren, wie gut die Richtlinie im Laufe der Zeit funktioniert. Sie können diese Informationen auch zur Auswertung der Genauigkeit von Vorhersagen verwenden, wenn Sie entscheiden, ob Sie Ihre tatsächliche Kapazität durch eine Richtlinie skalieren lassen möchten.

So überprüfen Sie Überwachungsdiagramme für die prädiktive Skalierung in der Konsole von Amazon EC2 Auto Scaling
  1. Wählen Sie eine Richtlinie aus der Liste Richtlinien für prädiktive Skalierung aus.

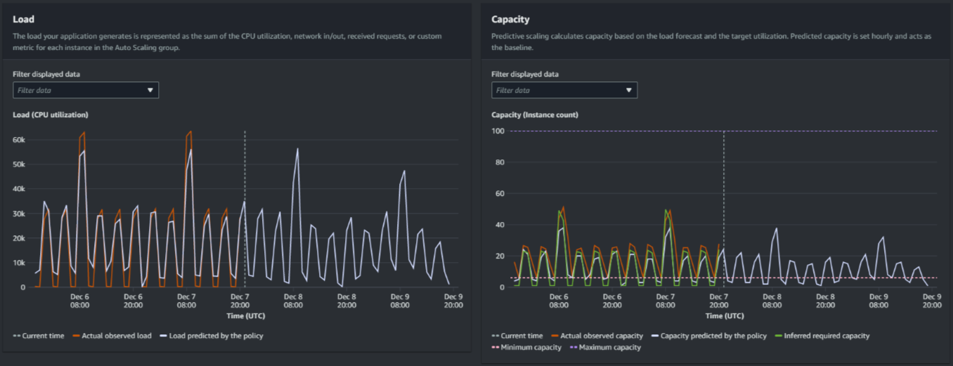
  2. Im Abschnitt Überwachung können Sie die vergangenen und zukünftigen Prognosen Ihrer Richtlinie für Last und Kapazität im Vergleich zu tatsächlichen Werten anzeigen. Das Diagramm für Last zeigt Auslastungsprognosen und tatsächliche Werte für die ausgewählte Auslastungsmetrik. Das Diagramm zur Kapazität zeigt die Anzahl der von der Richtlinie vorhergesagten Instances. Es enthält auch die tatsächliche Anzahl der gestarteten Instances. Die vertikale Linie trennt Verlaufswerte von zukünftigen Prognosen. Diese Diagramme stehen kurz nach der Erstellung der Richtlinie zur Verfügung.

  3. (Optional) Um die Menge der im Diagramm angezeigten Verlaufsdaten zu ändern, wählen Sie Ihren bevorzugten Wert aus der Dropdown-Liste Auswertungszeitraum oben auf der Seite aus. Der Auswertungszeitraum verändert die Daten auf dieser Seite in keiner Weise. Er ändert nur die Menge der angezeigten Verlaufsdaten.

Das folgende Image zeigt die Diagramme für Last und Kapazität, wenn Prognosen mehrfach angewendet wurden. Die prädiktive Skalierung prognostiziert die Last basierend auf Ihren historischen Lastdaten. Die von Ihrer Anwendung erzeugte Last wird als Summe der CPU-Auslastung, des Netzwerkeingangs/-ausgangs, der empfangenen Anfragen oder der benutzerdefinierten Metrik für jede Instance in der Auto-Scaling-Gruppe dargestellt. Die prädiktive Skalierung berechnet den zukünftigen Kapazitätsbedarf basierend auf der Lastprognose und der Zielauslastung, die Sie für die Skalierungsmetrik erreichen möchten.

Prädiktive Skalierungsdiagramme
Vergleichen von Daten im Diagramm für Last

Jede horizontale Linie stellt einen anderen Satz von Datenpunkten dar, die in einstündigen Intervallen gemeldet werden:

  1. Die tatsächlich beobachtete Last verwendet die SUM-Statistik für die von Ihnen gewählte Lastmetrik, um die vergangene stündliche Gesamtlast anzuzeigen.

  2. Von der Richtlinie prognostizierte Last zeigt die stündliche Lastprognose. Diese Prognose basiert auf den tatsächlichen Lastbeobachtungen der letzten zwei Wochen.

Vergleichen von Daten im Diagramm zur Kapazität

Jede horizontale Linie stellt einen anderen Satz von Datenpunkten dar, die in einstündigen Intervallen gemeldet werden:

  1. Die tatsächliche beobachtete Kapazität zeigt die tatsächliche Kapazität Ihrer Auto Scaling Scaling-Gruppe in der Vergangenheit an, wenn die GroupTotalInstancesMetrik aktiviert ist. Diese Kapazität hängt von Ihren anderen Skalierungsrichtlinien und der Mindestgruppengröße während des ausgewählten Zeitraums ab.

  2. Von der Richtlinie prognostizierte Kapazität zeigt die Basiskapazität an, die Sie zu Beginn jeder Stunde erwarten können, wenn sich die Richtlinie im Modus Prognose und Skalierung befindet.

  3. Abgeleitete erforderliche Kapazität zeigt die ideale Kapazität, um die Skalierungsmetrik auf dem von Ihnen gewählten Zielwert zu halten.

  4. Mindestkapazität zeigt die Mindestkapazität der Auto-Scaling-Gruppe an.

  5. Maximale Kapazität zeigt die maximale Kapazität der Auto-Scaling-Gruppe.

Um die abgeleitete erforderliche Kapazität zu berechnen, gehen wir zunächst davon aus, dass jede Instance bei einem bestimmten Zielwert gleichmäßig ausgelastet ist. In der Praxis werden Instances nicht gleichmäßig ausgelastet. Wenn wir jedoch davon ausgehen, dass die Auslastung gleichmäßig auf die Instances verteilt ist, können wir eine wahrscheinliche Schätzung der benötigten Kapazität vornehmen. Der Kapazitätsbedarf wird dann umgekehrt proportional zu der Skalierungsmetrik berechnet, die Sie für Ihre Richtlinie für prädiktive Skalierung verwendet haben. Mit anderen Worten heißt das: Wenn die Kapazität zunimmt, nimmt die Skalierungsmetrik im gleichen Maß ab. Wenn sich beispielsweise die Kapazität verdoppelt, muss die Skalierungsmetrik um die Hälfte verringert werden.

Die Formel für die abgeleitete erforderliche Kapazität lautet wie folgt:

sum of (actualCapacityUnits*scalingMetricValue)/(targetUtilization)

Als Beispiel nehmen wir den actualCapacityUnits (10) und den scalingMetricValue (30) für eine bestimmte Stunde her. Wir nehmen dann die targetUtilization, die Sie in Ihrer Richtlinie für prädiktive Skalierung (60) angegeben haben, und berechnen die abgeleitete erforderliche Kapazität für dieselbe Stunde. Dies gibt den Wert 5 zurück. Das bedeutet, dass fünf die abgeleitete Kapazität ist, die erforderlich ist, um die Kapazität im direkt umgekehrten Verhältnis zum Zielwert der Skalierungsmetrik zu erhalten.

Anmerkung

Es stehen Ihnen verschiedene Möglichkeiten zur Verfügung, mit denen Sie die Kosteneinsparungen und die Verfügbarkeit Ihrer Anwendung verbessern können.

  • Sie verwenden die prädiktive Skalierung für die Basiskapazität und die dynamische Skalierung für den Umgang mit zusätzlicher Kapazität. Die dynamische Skalierung funktioniert unabhängig von der prädiktiven Skalierung, indem sie basierend auf der aktuellen Auslastung ab- und aufskaliert. Zunächst berechnet Amazon EC2 Auto Scaling die empfohlene Anzahl von Instances für jede dynamische Skalierungsrichtlinie. Anschließend skaliert die Lösung basierend auf der Richtlinie, die die größte Anzahl von Instances bereitstellt.

  • Damit bei sinkender Last eine Abskalierung erfolgen kann, sollte Ihre Auto-Scaling-Gruppe immer über mindestens eine dynamische Skalierungsrichtlinie verfügen, bei der das Abskalieren aktiviert ist.

  • Sie können die Skalierungsleistung verbessern, indem Sie sicherstellen, dass Ihre Mindest- und Höchstkapazität nicht zu restriktiv ist. Eine Richtlinie mit einer empfohlenen Anzahl von Instances, die nicht innerhalb des Mindest- und Höchstkapazitätsbereichs liegt, wird an der Ab- und Aufskalierung gehindert.