View a markdown version of this page

Download and review Amazon Connect Contact Control Panel (CCP) logs - Amazon Connect

Download and review Amazon Connect Contact Control Panel (CCP) logs

This topic is for IT admins and developers who need to troubleshoot issues with an agent's Contact Control Panel (CCP).

Download CCP logs

  1. On the agent's desktop, in their CCP, choose Settings, Download logs.

    The CCP, the settings icon in the top right corner, the download logs link at bottom of page.
  2. The agent-log.txt file is saved to your browser's default directory. After the file is downloaded, you can change the name of the file the same way you rename any other file on your computer. You can't customize the file name before the file is downloaded.

Review CCP logs using Amazon Connect CCP Log Parser

After downloading the agent's CCP logs, you can use the Amazon Connect CCP Log Parser to troubleshoot further and get a better view of the errors and verbose details on how the error occurs. Viewing CCP logs will also enable you to identify errors and resolve where possible.

To load the CCP log file into the CCP log parser and view logs
  1. Open the CCP Log Parser (https://tools.connect.aws/ccp-log-parser/).

  2. Drag and drop your log file, for example, agent-log.txt into the parser. The following image shows the log parser.

    The Amazon Connect CCP Log Parser interface showing the file upload area for analyzing agent logs.
  3. On the Snapshots & Logs tab you can see the logs recorded during the agent session.

    Normally log entries are collapsed but most log entries contain more information. To see the original log object in JSON format, click the + to expand or collapse the log lines with more information.

    Note

    CCP logs do not persist through browser refreshes.

    The CCP Log Parser displaying parsed agent log entries with expandable details.
  4. On the left side of log entry, you can choose Snapshots. CCP periodically retrieves an AgentSnapshot from Amazon Connect. The Snapshot displays the agent status that was captured during these retrieval periods. Clicking on one Snapshot highlights the section from that snapshot until the subsequent snapshot.

    The CCP Log Parser showing the Snapshots panel with agent status information.
  5. The following image shows a Snapshot log, with a softphone error.

    The CCP Log Parser displaying a Snapshot log with a softphone error message.
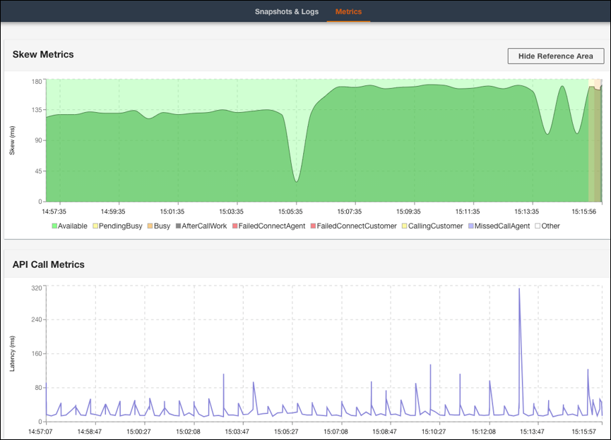
  6. On the Metrics tab, you can view the following metrics:

    • Skew Metrics shows difference between the client-side (agent's workstation) local timestamp and server-side (Amazon Connect service) timestamp in milliseconds.

    • API Call Metrics shows the latency of the API call from CCP.

    • WebRTC Metrics: Available if the call was made with CCP. WebRTC Metrics shows the media stream condition during a call.

    The CCP Log Parser Metrics tab showing Skew Metrics and API Call Metrics data.
    The CCP Log Parser WebRTC Metrics section showing media stream conditions during a call.

For instructions about troubleshooting call quality issues, see Troubleshoot audio quality issues by using QualityMetrics in the contact record.